整孔箱梁架设作业标准
1 作业制度
1.施工作业执行文件:施工项目部下发的有效设计图纸、技术交底文件、《空心墩施工作业指导书》、《客运专线铁路桥梁工程施工技术指南》。
2.施工作业执行的强制性规范:《安全生产法》、《建设工程安全生产管理条例》、《客运专线铁路桥梁工程施工质量验收暂行标准》、《铁路混凝土工程施工质量验收补充标准》。
3.作业队制定的《**作业队施工职责分工及岗位责任制度》
2 适用范围
架设架设箱梁适应于时速250km/h、350km/h铁路20m、24m、32m双线整孔预应力箱梁的架设施工,与配套的运梁车配合除能进行标准梁作业外,还能满足首末跨架设、曲线架设、变坡架设、变跨架设、跨连续梁、结合梁、连续钢构等既有桥梁架设。能够通过运梁实现桥间短距离运输。经简单拆解由运梁车驮运通过隧道。
3 工艺流程
1.运梁车喂梁完毕,从已架好的梁面上反向向梁场方向开进,进至待运的预制梁的存梁台座处制动,并尽量和存梁台座横向对正。
2.运梁车制动并调整为油缸支腿承力,跨线门吊起重天车横移至存梁台座正上方,吊具下放。
3.操作人员将吊杆穿进箱梁的吊装孔并带螺母锚固,指挥人员指挥司机起吊。
4.起吊至指定高度(起吊高度以梁底面高过运梁车不小于50cm为宜),卷扬机制动,以指挥人员哨声为准。
5.起吊至指定高度后,起重天车横移至运梁车正上方,对位落梁、固定。
6.运梁车沿梁面涂制好的白油漆参照导航开向前方架桥喂梁,运梁车具有自动纠偏功能。
4 施工要求
1.架机械设备及架梁作业
各种类型架设桥机的安装、调试和架梁作业均应严格按照该架桥机的操作规程和使用说明书进行。
架桥机通过正线路基架运梁时,要求路基达到设计标准并完成工序交接,路基断面宽度,路基护坡和路堑的挡墙护坡完成。
(1)各式架桥机的架梁作业流程
①导梁式架桥机
拼装架桥机和导梁→运架桥机和导梁就位→运梁车喂梁就位→起吊箱梁→前移下导梁→安支座、落梁就位→架桥机前移一跨。
②步履式架桥机
拼装架桥机→运梁车驮运桥机就位→放下前支脚和中支脚,抬起后支脚,退运车→放下后肢脚,收起中支脚,起重小车运行到主梁后部指定位置→架桥机纵移到位→利用支脚倒运换运梁车喂梁就位→支立前后支脚收起中间支脚,起重小车吊起箱梁前移到位→安装支座,落梁就位。
③运梁—体式架桥机
拼装架桥机-下导梁就位-安装支座-梁场取梁-运梁-喂梁-落梁-架桥机退回-支脚转移。
(2)导梁式架桥机
由于各式架桥机的架设原理基本雷同,下文仅以导梁式架桥机架梁为例。
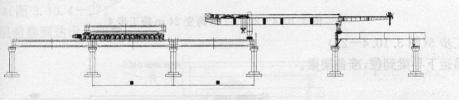
TLJ900架桥机主要用于时速200~350km/h铁路客运专线20m、24m、32m双线整孔预应力箱形混凝土梁的架设工程,能与运梁配合完成的架设作业。架桥机除了能够进行标准架梁作业外,还能满足首末跨架设,曲线架设,变跨架设,跨连续梁、结合梁、连续钢构等,可通过运梁驮运实现桥间短途运输。

图1 TLJ900型导梁式架桥机
TLJ900型架桥机主要由前后两台吊梁行车(天车)、箱型主梁两根及前后横联、柔性前支腿一套、刚性后支腿一套、后支腿台车及顶升装置、辅助支腿、悬臂梁、下导梁、下导梁天车、轨道,电气控制系统、液压系统和动力系统等组成。
架桥机主要性能及参数
额定起重量:900t
动载起吊冲击系数: 1.05
静载起吊稳定系数: 1.1
梁体吊梁方式: 四点起吊三点平衡
吊点数: 4
每个吊点最大吊重: 225t
作业最大坡度: 20‰
工作最大横坡: 4%(人字坡)
过孔运行速 0~3m/min
过孔时抗倾覆稳定系数: 》1.5,其他情况》1.3
最小工作曲线半径: 2500m
尺寸和重量
工作状况:架桥机不解体运行,起高度﹤14m,其宽度﹤18m,长×宽×高:76m×18m×13m
重量:535t(含支腿)
最大部分运输尺寸(长×宽×高):12m×1.2m×3.1m
重量:20t
(3)施工准备
主要作业内容:架桥机组装,架梁机具及材料准备,运梁便道修建,桥头线路检查,桥梁外观质量检查,支座十字线、孔跨距离、锚栓孔位置、孔径及深度、垫石平整度及标高复测,凿毛支座安装部分的支承垫石表面,清除预留孔中的杂物,在制梁场安装桥梁支座,运梁便道及一切影响架桥机和运梁车走行净空的障碍物调查和排除,架梁施工人员培训,架梁作业施工组织设计编制,根据施组要求向制梁提供桥梁预制顺序等。
①场地准备及架桥机组装
a.架桥机由原停放地点解体后,通过铁路运输到距离制梁场较近的车站,在制梁场采用提梁机进行组装。
b.从制梁场修筑满足运梁车运梁的便道连接至路基基面上,运梁道路承载能力应满足大于运梁车接地比压0.6Mpa的要求。最小转弯半径60m、最大纵坡40‰。运梁车送架桥机通过地段距线路中心两侧各9m范围内不得有障碍物,运梁便道应按不小于0.1m高设置路拱。
c.架桥机在工地制梁组装,利用提梁机完成工地试验。在制梁场清理平整长90m,宽20m的场地,场地两端运梁车能自由出入,场地平整后应压实。
架桥机完成组装后应按《试验大纲》及合同规定进行试验式试验和性能试验。
型式试验由国家指定机构进行,架桥机设计单位和使用单位配合完成。
②技术准备
a组织人员熟悉设计图纸,进行图纸会审工作,听取设计单位的设计交底。
b.确定梁场设置方案,编制架梁施工组织,确定架梁方向和顺序。编制架梁作业指导书,并认真组织技术交底。
c.根据工程进度情况,核实架梁进度计划,了解沿线交通、电力线、通讯线及影响走形的障碍物情况。
d.建立完善的检修、保养制度,定期对重要部件进行探伤检查。
③架梁前检查验收工作
a.桥梁工程检查桥梁中线、墩台里程、支座十字线、支承垫石高度机预埋件等竣工资料,测量支座螺栓孔深度、孔径及桥梁孔跨距离等。
b.路基工程检查路基压实质量、路肩高程、横坡、平整度、纵坡、桥台与后台路基高差、平顺度、坡度等。
c.涵洞检查填土高度。
d.检查工作完成后,凿毛支座安装部位的支承垫石表面,清除预留空中及墩台上的杂物。
e.组装后的架桥机应经过检查、验收和试吊签证,所有运载工具、走行道路、提升吊架、支承托架等,均必须经过重载试验,并有签证记录。
f.所有吊具、横梁均应经过检查、重载试验。梁上吊装孔的尺寸、位置、预埋件、钢筋布置、运输支点位置等设专人检查并满足设计要求。
g.成品梁架设前,由建设单位主持,制梁、架梁、监理单位参加,共同对成品箱梁进行检查和交接。由制梁单位向架梁单位提供“箱梁移交检验记录”,并移交《箱梁制造技术证明书》。架梁单位向监理单位提供《箱梁制造技术说明》复印件。成品箱梁检查的内容为:
.混凝提梁体、桥面、封端混凝土外观质量。
.梁体全长、跨度、梁高等外行尺寸。
.预埋件位置、中心线、板面平整度、清洁度。
.吊装孔位置、孔径、垂直度。
.梁体混凝土及管道压浆龄期。
④.人员培训
参加架梁的所有施工人员必须经过客运专线桥梁施工培训并对架桥机机械性能及施工技术细则熟悉和全面掌握后才能上岗操作。特殊工种人员必须进行强化培训,经考试合格后方可发证上岗。
(4)架桥工况与工步
①桥头就位工况
工步1(图2)
下导梁放置设计位置,安装前支腿;
铺设桥机前行轨道,收起桥机前支腿,使其离开地面100cm;

图2 桥头就位工步1
工步2(图3)
开动桥机后支腿处电机,使桥机徐徐前移;
固定锁紧后支腿螺杆,前支腿下落并支撑在盖梁上;

图3 桥头就位工步2
工步3(图4)
前台车前移吊起下导梁后端;
辅支腿提起10cm,下部台车勾起下导梁,两者配合前移下导梁;
下导梁中新距前支腿600mm停止,下导梁台车后移吊起下导梁;

图4 桥头就位工步3
工步4(图5)
桥机前台车配合下导梁台车前移下导梁;
下导梁到达设计位置,安装下导梁后支撑和锚杆,前台车后移;

图5 桥头就位工步4
工步5(图6)
利用辅支腿油缸和前支腿交替动作,使前支腿离开墩位;
开动架桥机后支腿电机,配合辅支腿,是桥机前移;

图6 桥头就位工步5
工步6(图7)
将桥机开至设计位置,桥机就位;
利用辅支腿油缸和前支腿交替动作,在墩面上支好前支腿;

图7 桥头就位工步6
工步7(图8)
前台车吊起下导梁后端,辅支腿提起10cm,勾起下导梁;
下导梁台车吊起下导梁前端,配合前移下导梁;

图8 桥头就位工步7
工步8(图9)
架桥机台车和下导梁台车交替配合前移下导梁;
下导梁到达设计位置,台车回归,桥机就位完毕,进入架梁状态;

图9 桥头就位工步8
②架梁工况
工步1(图10)
a.架桥机准备工作完毕;
b.运梁平车喂梁。
c.运梁平车载梁行至架桥机尾部停止制动;
d.前吊梁行车吊具对准梁体前端吊孔下落;
e.安装吊具

图10 架梁工步1
工步2(图11)
a.前吊梁行车拖梁和运梁平车上后台车配合前移梁体;
b.图示梁体前端行至架桥机主梁1/2处。

图11 架梁工步2
工步3(图12)
a.梁体继续前移,梁体后端至架桥机尾部;
b.后吊梁行车起吊梁体后端;运梁车返回。
c.前后梁行车共同配合前移梁体;

图12 架梁工步3
工步4(图13)
a.前后吊梁行车载梁行至架桥机架梁段;
b.降低梁体高度距离墩面200mm;
c.前后、左右调整梁体位置,就位梁体;
d.架桥机准备过孔。

图13 架梁工步4
③过孔工况
工步1(图14)
a.架桥机架设该孔完毕;
b.于桥面铺设架桥机纵移轨道;
c.解除架桥机后支腿台车下部4个顶;
d.利用辅支腿和前支腿油缸交替动作,使前支腿下调整节离开墩面;

图14 过孔工步1
工步2(图15)
a.开动后支腿台车电机,使架桥机前移;
b.图示后支腿行至已架梁体梁1/2处。

图15 过孔工步2
工步3(图16)
a.架桥机前移至设计位置;
b.安装后支腿台车下部4个调整垫块;
c.利用辅支腿油缸,调整前支腿,支平主梁;

图16 过孔工步3
工步4(图17)
a.前吊梁行车前移吊起下导梁后端;辅支腿台车吊轮吊起下导梁前端;
b.前吊梁行车前移,推动下导梁前移;
c.下导梁行至其中心稍后辅支腿1m处停止,下导梁天车捆吊下导梁;
d.前吊梁行车和下导梁天车吊下导梁同时前移;

图17 过孔工步4
工步5(图18)
a.前吊梁行车至前支腿附近停止;
b.解除前导梁行车捆吊;
c.下导梁台车继续拖动下导梁前移;
d.下导梁台车拖动下导梁至设计位置;
e.支平、调整、稳固下导梁;
f.拆除架桥机临时轨道;
g.全面检查,架桥机准备架梁。

图18 过孔工步5
④变跨工况
I 32m跨变24跨
工步1(19)
32m梁体架设完毕。

图19 32m跨变24m跨工步1
工步2(图20)
a.桥面辅设轨道
b.收起前支腿
c.架桥机纵移8m

图20 32m跨变24m跨工步2
工步3(图21)
a.前支腿自行后退8m,固定;
b.辅支腿后移8m,固定。

图21 32m跨变24m跨工步3
工步4(图22)
架桥机前移24m到位。

图22 32m跨变24m跨工步4
工步5(图23)
吊运下导梁到位,准备架梁。

图23 32m跨变24m跨工步5
Ⅱ24m跨变32m跨
工步1(图24)
24m梁体架设完毕。

图24 24m跨变32m跨工步1
工步2(图10.4-25)
a桥面辅设轨道
b收起辅支腿,前移8m,支撑。

图10.4-25 24m跨变32m跨工步2
工步3(图26)
前支腿自行前移8m,固定;

图26 24m跨变32m跨工步3
工步4(图27)
架桥机前移到位设计位置。

图27 24m跨变32m跨工步4
工步5(图28)
吊运下导梁到位,准备架梁。

图28 24m跨变32m跨工步5
(5)架设最后一孔箱梁(图29)

图29 架设最后一孔箱梁
架设最后一孔时,摘除下导梁前后支撑,并将下导梁置于路基上,同时摘除前支腿下部固定节,并支撑于桥台上,很方便的架设最后一孔。
2.支座灌浆
(1)在支座安装前,应仔细检查支座连接状况是否正常,但不得任意松动上下支座连接螺栓。
(2)梁体吊装前,先将支座安装在预制箱梁底部,上支座板与梁底预埋钢板之间不得留有间隙。
(3)凿毛支座就位部位的支撑垫石表面,清除预留锚栓孔中的杂物,安装灌浆用模板,并用水将支撑垫石表面浸湿,灌浆用模板可采用预制钢摸,底面设一层4mm厚橡胶防漏条,通过膨胀螺栓固定在支撑垫石顶面。
(4)吊装预制箱梁(带支座)将箱梁落在测力千斤顶上,通过千斤顶调整梁体位置,并应保证每个支点的反力与四个支点反力的平均值相差不超过5%。
(5)支座就位后,在支座底版与桥墩或桥台支撑垫石面之间应留有20~30mm的空隙以便灌注无收缩高强度灌浆材料。灌注材料性能要求应满足《客运专线预应力混凝土制梁暂行技术条件》中的要求。
(6)采用重力灌浆方法,灌注支座下部及螺栓孑L处空隙,灌浆过程应从支座中心部位向四周注浆,直至从钢模与支座底板周边间隙观察到灌浆材料全部灌满为止。
(7)灌浆前,应初步计算所需的浆体体积,灌注实用浆体数量不应与计算值产生过大误差应防止中间缺浆。
(8)强度达到20MPa后拆除钢模板检查是否有漏浆处,必要时对漏浆处进行补浆,拧紧下支座板螺栓,并拆除各支座的上下支座连接角钢及螺栓.拆除临时千斤顶,安装支座钢围板。
5 劳动组织
1.劳动组织模式:采用架子队组织模式。
2.作业工地应配备专职队长、技术负责人,技术、质量、安全、试验、材料、领工员、工班长,均应由施工企业正式职工担任。
6 质量控制及检验
工班在作业时,按照下列标准进行质量控制;每道工序完成后,质检员按照下列要求进行检验。
- 箱梁外观质量控制及检验,详见表10.6
表10.6 箱梁外观质量控制及检验
|
序号 |
项 目 |
允许值 |
||
|
1 |
梁体 |
腹板及底板底面垂直预应力方向的接缝 |
不允许 |
|
|
面保护层、挡砟墙、横隔墙、边墙和封端等5处接缝 |
0.2mm |
|||
|
2 |
桥面板 |
钢筋混凝土结构 |
正常受力状态下的裂缝 |
0.2mm |
|
施工荷载下的裂缝 |
0.24mm |
|||
|
预应力混凝土结构 |
正常受力及施工荷载下裂缝 |
不允许 |
||
|
3 |
蜂窝麻面 |
深度 |
5mm |
|
|
长度 |
10mm |
|||
|
4 |
硬伤掉角 |
深度 |
20mm |
|
|
长度 |
30mm |
|||
|
5 |
石子堆垒 |
不允许 |
||
2.架梁前应具有墩台里程、支座中心线、支承垫石高程及预埋件等竣工资料,并由架梁单位复核。
3.各类架桥机应经过检查、验收和试吊签证,所有运载工具、走行道路、提升吊架、支承托架等,均必须经过重载试验,并有签证记录。
4.所有吊具、扁担梁均应经过检查、重载试验。梁上如开有吊孔,其尺寸、位置、预埋件、钢筋布置、运输支点的位置等,均应满足设计要求。梁上开孔用后应予填满。
5. 简支梁在装运过程中支点应位于同一平面,同一端支点相对高差不得超过21Tlm。
6.预制梁的架设应符合铁道部颁布的有关客运专线铁路预应力混凝土预制梁技术条件的规定和设计要求。
7.墩台支座中心线、支承垫石高程必须符合设计要求。
检验数量:施工单位、监理单位全部检查。
检验方法:施工单位测量。监理单位检查测量记录或见证。
8.梁存放和运输支点位置必须符合设计要求。而且支点应位于同一平面上,箱梁同一端支点相对高差不得大于2mm。架设时吊点位置必须符合设计要求。
检验数量:施工单位、监理单位全部检查。
检验方法:观察、尺量和水平仪测量。
9.预制箱梁架设落梁应采用支点反力控制,支承垫石顶面与支座底面间隙压浆硬化前,每个支点反力与四个支点反力的平均值之差不得超过±5%。
检验数量:施工单位、监理单位全部检查。
检验方法:施工单位观察、计量检测,监理单位观察、见证检测。
监理单位旁站监理。
10.预制箱梁架设后的相邻梁跨梁端桥面之间、梁端桥面与相邻桥台胸墙顶面之间的相对高差不得大于10mm。预制箱梁桥面高程不得高于设计高程,也不得低于设计高程20mm。
检验数量:施工单位、监理单位全部检查。
检验方法:测量检查。
11. 预制箱梁支承垫石顶面与支座底面间的压浆厚度不得小于20 mm,也不得大于30mm。
检验数量:施工单位、监理单位全部检查。
检验方法:测量检查。
12.梁体架设后应梁体稳固,梁缝均匀,梁体无损伤。
检验数量:施工单位、监理单位全部检查。
检验方法:观察、尺量。
7 安全及环保要求
1.施工安全
(1)架梁作业区域应设置明显的警示标志及必要的安全设施,非工作人员未经许可不得进入。
(2)架桥机、桥墩台及梁上作业人员上下地点应设置扶梯,严禁作业人员利用吊钩上下。
(3)箱梁吊起后,严禁有人在梁下停留,正在移动或起落的梁上不应进行其他作业。
(4)作业人员在架桥机运转中应注意观察、监控设备状态,严禁带病运转和在运转中进行维修和养护。
(5)落梁时,应观察吊梁行车卷扬机钢丝绳、扁担梁运行状况,并监控落梁速度。
(6)架桥机支腿作用在已架箱梁顶面时,应支在腹板中心线上。
(7)架桥机必须具有自锁、互锁、联锁功能,并在架梁前进行试运转以确定其可靠性。
(8)运梁车载梁运输道路的标准和质量应符合相关要求,运梁前应有专人负责对所经过的道路路面和已架桥梁进行检查确认。
(9)运梁车运梁时,应有专人在运梁车前方两侧引导和观察路面变化,发现路面变化异常时应立即停车检查,必要时应采取应急措施保证运梁安全。
(10)运梁设备停留或短期停放时必须将停机制动器处于工作状态,控制手柄搬至零位,并有专人看护。
(11)运梁车载梁到达架桥前准备对位时,必须提前停车以微动速度行驶,对位,并有专人监护对位。
(12)运梁车行驶到架桥机前吊梁小车位置后应检查。
(13)喂梁过程中前吊梁小车与运梁车托梁台车必须同步,并有专人监视吊运情况,走行速,度不超过2m/min。
(14)架梁过程中,架桥机前、后吊梁小车走行要同步,并有专人监护,如发现不同步情况应立即停车检查,处理后再行启动。
(15)落梁时速度不超过0.5m/min,并有专人监视落梁速度和位置,坡道落梁时应增派监护人员加强防护。
(16)导梁纵移时,检查前吊梁小车、辅助小车绞车与导梁的连接情况后再进行移动,并与辅助小车保持同步。
(17)架桥机自行过孔前应检查后支腿滚轮与钢轨的走行位置与间隙,确认无误后再行过孔。过孔时辅助支腿与后支腿走行机构应同步,并有专人监视。
(18)架桥机过孔结束后,必须派专人检查各支腿承力情况,并安装保护套。
2.环境保护
(1)发动机排气管安装合格的消声器,降低发动机的噪声。.在居民区施工时避开居民的休息时段。
(2)经常检修发动机,提高发动机的燃烧质量,使用合格的燃料油,减少发动机废气对环境的污染。
(3)经常检查各种油液管路和管路接头,如有泄漏及时更换或维修。对擦洗机械后的油液和更换下来的废润滑油、液压油及时回收,禁止随地倾倒。防止废油液对水、土的污染。