若油路中空气排不尽,柴油机运转一段时间后,排气管排气会变声,且间断地冒白烟,转速下降,工作无力,严重时自行熄火。油路中的空气主要来自两方面。
1、低压油路吸入空气
低压油路吸入空气的原因:一是柴油安全用尽,油箱盖通气孔堵塞,箱内形成真空,空气被吸入。二是输油泵上的手油泵与泵体之音的密封垫圈破裂或不平,空气由此窜入。三是手油泵活塞或*碗皮**严重磨损,空气从手油泵上部通过活塞或*碗皮**与泵筒之音的间隙进入低压油路。四是低压管路中的油管接头密封垫圈不平、损坏或空心螺钉未拧紧,窜入空气。五是燃油供给系统的低压油管破裂,导致空气窜入。检验方法是,将低压油管拆下,擦净接头,并用手指堵死油管一端,另一端用嘴抽气。如果油管没有破裂,油管内已基本形成真空而将舌尖吸住;如果总是吸不住舌尖,证明油管破裂。六是机械杂质使回油阀关闭不严,柴油通过回油阀排出,造成喷油泵油道内压力过代,喷油量减小,油路内有放不尽的空气。

2、高压气体从喷油嘴回冲到燃油供给油路中
此时如果喷油嘴针阀卡死在开户位置,同一缸出油阀密封不严,针阀与针阀体导向部分磨损严重,喷油器内的高压弹簧折断,喷油器挺杆与针阀的配合孔磨损,则汽缸每工作一个循环后,高压空气便会倒流入燃油供给油路中。
高压空气流入供油系统的原因是,柴油机在压缩冲程结束后,在活塞上止点前一定角度时,喷油器向汽缸中喷入柴油。在喷油嘴开启瞬间,汽缸中的气体与油路形成通路(通路中气体有随时间变化的压力差),当喷油器质量不良时,汽缸中的高压气体便会从喷孔通过密封锥面,经喷油嘴偶件针阀处的间隙、喷油器体内的挺杆孔、喷油器的回油管倒流进入柴油滤清器,直到油路中,久而久之,就会产生柴油供给被气阻的故障。

柴油油路有空气当然就要把这些空气排出去,要不然柴油机是无法启动的。柴油油路排气看似简单,实际上很有技术含量。
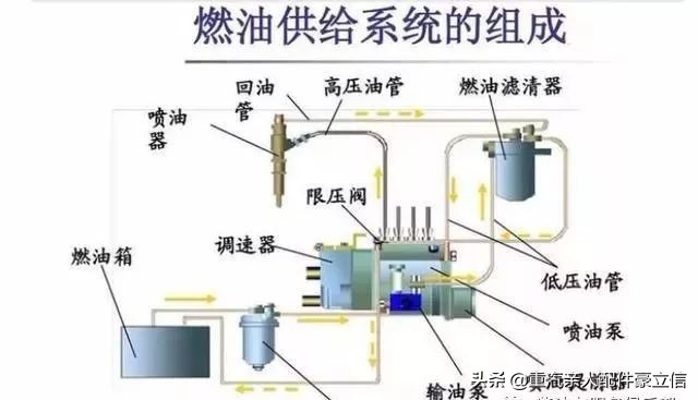
柴油机的燃油供给系统分为低压油路和高压油路,一般柴油发动机在维修完燃油供给系统后,或者不小心把油箱中的柴油烧没了,或者来油管泄漏了,外界的空气就会进入到燃油供给系统中。由于空气是可压缩的,所以系统内的压力达不到喷油器的开启压力,不能向发动机中喷油,发动机自然就启动不了。一般我们在排气是只要排出低压油路中的空气就可以了,高压油路中的空气会自动排出。

柴油发动机燃油供给系统的油路大致分成几段,油箱——油水分离器——输油泵——燃油细滤器——高压油泵,我们在排气时需要分段操作。具体的油路排气操作过程如下:
1、拧松油水分离器的出油管接头螺丝,然后按压油水分离器上的手油泵,直到出油管流出的出柴油没有气泡为止,然后拧紧这个螺丝;

2、拧松输油泵进油管接头螺丝,然后按压油水分离器上的手油泵,直到这个油管接头流出的出柴油没有气泡为止,然后拧紧这个螺丝;3、拧松输油泵出管接头螺丝,然后按输油泵上的手油泵,直到这个油管接头流出的出柴油没有气泡为止,然后拧紧这个螺丝;

在这个过程中需要注意的是:有时候按压这个手油泵没有反应,感觉就像是空的一样。这种情况可能是输油泵膜片正好处于泵油位置,手油泵也是不起作用的。此时只要把发动机转一圈就好了

4、拧松燃油细滤器出油口接头螺丝或放气螺丝,然后按压输油泵上的手油泵,直到这个油管接头流出的出柴油没有气泡为止,然后拧紧这个螺丝;由于燃油细滤器很大,这个过程需要较长的时间

5、拧松高压油泵上的排气(回油)螺丝,继续按压输油泵上的手油泵,直到排气螺丝处流出的出柴油完全没有气泡为止,然后拧紧排气螺丝;继续按压输油泵上的手油泵,直到在高压油泵上的回油阀发出“吱吱”的回油声为止。
经过这样一番操作之后,低压油路中的空气基本就被排除干净了。此时的手油泵按压时阻力很大,每按压一次都需要很大的力气。然后我们继续按压几次手油泵,启动发动机,一般就可以顺利发动了。
汽油车加了柴油应该怎么办?
这可以分两种情况:
情况1:发现加错油后(错加一整箱柴油),切记不要点火着车,避免柴油进入油路。然后把车拖到4S店或修理厂,把柴油放干净,再加入汽油即可。如果柴油只加了一点儿(不超过油箱容积的5-10%),及时发现的话,其实是没有太大问题的,再加满汽油就行了,不会有什么影响。
情况2:实际上,大部分加错油的小伙伴是不会及时发现的,而是行驶了一段时间发现车辆有异常(剧烈震动或者加速不畅是最明显现象),或已经熄火了的情况下才意识到。
这种情况同样马上叫救援,到了修理厂除了放干柴油,还需要清洗油路、更换汽油滤芯、以及做全面检查。大部分情况下,在爆震严重到毁掉发动机之前,发动机就已经熄火了,一般不会出现下图那种惨烈情况。如果4S店或者修理店忽悠你说要换发动机的话,你得让他拆开发动机看看才行。