
今年的2020年,注定是人类不平凡的一年,同时也是我个人不平凡的一年,今年也成功晋升为奶爸。在PC行业也是有翻天覆地的改变,AMD从近十年来的令人唾弃到现在的为所欲为,品牌游戏整机也从当年的乞丐绿到现在的宛如DIY。
经历了多年的摸爬滚打,联想拯救者系列总算听从了广大用户的建议在6月发布了2020拯救者刃7000 7000K 9000和9000K。在品牌机行业基本做到的很不错的地位。这次我618期间抢购到的刃9000也是很不容易,基本没货,刃9000K就更加没货了。据说是因为被intel坑了的原因导致出货量太少。
这次收到的是拯救者刃9000-34IMZ,配置是i7-10700K/16G/RTX2070/512G的版本,它之上还有个i9-10900K的版本。

这次的刃9000和刃7000都没有的固态+机械的配置,都为纯固态配置,不过机械盘自己都能加,倒是无所谓了。商品链接里面是10700KF,但是收到货是10700K的版本,但是主板也是没有视频输出。官方声明10700K和10700KF随机发货,但是拿到10700K的朋友就白得了一个核显。
本帖很长,文字大概9000字,图100张+。
Part1:开箱及拆解
评测第一步当然是开箱,不能不说这次的包装箱真的大,跟我追风者518的包装箱一般大。

联想的拯救者现在的LOGO全部更换为LEGION和它标志性的Y字logo,一看就知道是个游戏主机。

完整的型号是拯救者 刃9000-34IMZ,可以看到型号中已经去掉了联想的名称,也是目前各个品牌为打造专属游戏主机系列的做法,浅化主品牌,打造独立品牌,让消费者能够记住。

机箱为全黑设计,符合发烧游戏主机配色,为标准长方体,可以说是完全抛弃了上代刃9000的机箱,全新设计了,据说机箱是海盗船*用御**代工厂定制的。整个主机重量很足,主机净重13.26公斤,也很符合现在的游戏主机,毕竟现在的DIY机箱动不动十几斤的空箱重量和40多斤的满配重量。

这次的机箱采用目前比较流行的钢化玻璃全侧透,不然这次的品牌机中引以为傲的ARGB怎么体现出来。顶部2xUSB2.0 2xUSB3.2 Gen1,一开机键,耳机和麦克风接口,电源键依旧无指示灯和硬盘指示灯设计。在这里我还是希望能加上硬盘指示灯,有时候还是有点用。

主机I/O方面,主板没有核显设计,商品链接中也提到了这次没有设计主板输出,为了防止用户差错位置导致机器无法点亮或者不能发挥独显性能,机箱为标准7槽位ATX机箱,这在品牌机中也是很少见的,绝大多数品牌机使用的MATX机箱,和定制化接口。在这里令我们惊喜的是机箱居然还有两个竖装的PCIE槽,显卡还能够竖装,真的是前无古人后无来者了。
主板接口方面提供4xUSB2.0,1xUSB3.2 Gen2,1xUSB3.2 Gen2 Type-C,2xUSB3.2 Gen1,7.1声道插孔。显卡提供3个DP1.4和一个HDMI2.0,显卡上并没有Type-C接口。

电源进风位也用了防尘网,虽然带个螺丝,应该是为了防止运输脱落,当然买回家之后就可以螺丝拆掉就能够抽拉了。

无线网卡外置天线,外面有个塑料罩子盖着,防止磕碰。

拆掉侧面的4个螺丝后整个机箱内部就能看到了。机箱顶部支持最大360冷排,但是实际装240冷排是比较合理的,前面支持最大360冷排,后面支持最大120冷排。这在品牌机箱中散热扩展性很强了。配备了一个导风罩,为了导流前面三风扇气流顺便还能遮挡正面的3个风扇的RGB,让机箱内部的风扇灯能够独立开。同时导风罩挡住的主板供电线和显卡供电线还有里面的一堆线(这个后面就知道这个罩子的好处之在了)。电源安装的方式采用现在常用的电源主板分离接结构,能够隔开电源和主机内部的热量。显卡拥有支架也是高端品牌机标配了,能够有效防止运输途中变形。

顶部,后部和CPU散热部分,该部分为整机热量第一大的位置,风扇也是最多的,风道从前到后,顶部风扇吸风排除箱外。顶部支持安装240一体水冷。

机箱前部风扇部分,这里拥有3个300px风扇,是整个机箱冷风进入的地方,所谓正面风扇装的好,整机散热就很好。

拆掉导风罩后就知道这个塑料板除了导风之外的另一个好处了,因为机箱内部带灯,没有导风罩开机后就能够看到这右侧的一堆线,有了导风罩后线就挡住了,能够美化机箱内部,不能不说太秀了。机箱采用现在常用的电源主板分离接结构,能够隔开电源和主机内部的热量。这里还可以看到背面应该能安装2个2.5英寸硬盘,但是没有预留螺丝。

这里可以看到机箱是完全可以竖装显卡的,不过就是需要自己买转接线和转接板就行了,淘宝上都有通用版的。

电源是全汉的FSP650-70ALA金牌电源,在电源方面品牌机一般都是不会太烂的,中端的主机都是铜牌,高端金牌,顶级是白金或者钛金牌了。后面看了京东的评价首批刃9000使用的是这个650W的电源,后期的在售的版本全部更换为550W,这也算是首发用户的一个意外惊喜吧。

背面侧板打开后,可以看到机箱能够安装2个3.5硬盘和2个2.5硬盘(自带硬盘架)。当然左边应该也能装2个2.5硬盘,就是需要自备螺丝。一共6块硬盘,也符合主板拥有6个SATA口。硬盘扩展性来说已经完全超越了品牌机,毕竟联想最高端的P920工作站也只能上8块(4x3.5+4x2.5)。

2个免工具3.5硬盘位,去掉了上代的硬盘快插背板,应该是因为机箱设计的问题。3.5的自带了SATA线,电源线在机箱里面扎住了。

2个2.5英寸硬盘架,需要自备数据线。上一个大容量SSD当游戏盘也是不错的。

令人吐槽许久的散热问题在2020款刃9000上有所改善(后面会说为什么只是有所改善),毕竟10代CPU那TDP就是开玩笑的。标配了一块170w散热能力的120mm的塔扇,风扇自带ARGB,全黑化石墨烯处理,往往高端散热器会采用。分量不错,零售应该在150块钱左右。

5热管铜底散热器,采用回流焊但是不是一体底座,但是相对于品牌机来说这个散热器已经很高端了。

定制的散热器,石墨烯全黑化处理,让人看起来很高端,不过这个散热器只能装一个风扇,背面是没有螺丝孔的。散热器高度135mm,比常用的120mm塔扇要低很多。

定制的散热器,石墨烯全黑化处理,让人看起来很高端,不过这个散热器只能装一个风扇,背面是没有螺丝孔的。散热器高度135mm,比常用的120mm塔扇要低很多。

CPU风扇使用的AVC型号为DAZE1225B2UP036的ARGB PWM风扇。规格为12v 0.8A,应该算是CPU风压扇。ARGB灯珠在轴承中,这使得RGB效果更流畅,灯光能够铺满整个风扇。后来看到机箱标配的6把风扇为同样型号,这按照市场上一把80的价格光风扇就500多块钱了。

拆掉散热器显卡后主板就完全看到了,ATX标准大板,标准接口,接口扩展丰富,这在品牌机中也是首次,零售版这块主板应该在1200-1500之间,算是入门级DIY主板,但是在品牌机中算是比较高端了。不过南桥散热片的LOGO是反的什么鬼。
这款Z490和零售版不同的是这款主板无核显设计,这样可以防止视频线误插到集显输出,然后报修电脑性能差的问题。因为品牌机一般bios是默认双显卡模式的,我遇到过很多客户用了好几年的电脑一直插在核显输出上。

主板CPU供电为8+4,CPU供电8+2相供电,能够提供220W+的CPU功耗,自带散热片,对付10700K应该是足够用的(后面实测CPU不会因为供电不足降频),这次因为10代intel开玩笑一样的CPU TDP使得联想这次在CPU供电上下了血本。

主板型号IZ490AE VER:1.0,为Intel Z490芯片组,不是品牌机管用的B系列和H系列。主板网上查不到具体信息。这次也找不到代工厂的信息。

主板机箱前置面板插头都是标准主板接口,很不错,说明这个机箱在不久的未来应该在咸鱼上有单卖的。

主要接线都集中在主板右下角,这也就是前面说导风罩的用处了,这些线全部都挡住了。主机的ARGB全部接在主板上,没有采用刃7000单独的一个ARGB控制板。主板一共拥有4个5V ARGB接口分别控制机箱正面,顶部,散热器风扇,后面的风扇,均可单独控制。但是刃9000并没有类似于华硕那种神光同步的效果,只能单独控制或者统一设置成一样的。
主板拥有6个SATA接口,刚好机箱能够扩展6块硬盘,所以是能够全部使用上的。

这次的PCI-E扩展也是完全颠覆了品牌机的毫无扩展性的鸡肋,基本上主板拥有了零售主板的扩展性两个PCI-E x16(底下的为x8),3个PCI-Ex1,还有2个M.2(同时支持全速NVME)。在8代刃9000和刃7000上那令人鸡肋的扩展性上,2020款是完全改善了。

内存采用8Gx2的DDR4 3200带马甲内存,频率也不是之前万年2666。时序CL22,这在DIY中很高了,但是这个内存不是XPM3200,机器直接点亮就是3200,我后面上的皇家戟3200是需要开启xmp才能3200的。

第一眼看到内存样子就感觉有点很熟悉,拆掉马甲后证实了我的想法,内存使用的是金泰克的贪狼星。然后联想进行定制款,估计可能是镁光三星海力士没有原生3200的OEM内存吧,只能使用零售版内存定制。

是不是一毛一样的,就是贴纸换了。

固态使用高端主机常用的PM981a,同时也是OEM固态的顶级固态,理论上就是零售的970EVOPlus。并没有使用西数海力士东芝的低端SSD算是很不错了。


显卡是NVIDIA RTX2070,索泰代工,公版设计。

无线网卡使用Intel AX201,和AX200是一样的型号, AX201只能搭配10代CPU的软网卡版本,主要分析部分在CPU里面,相比于AX200功耗更低。两者参数性能一样,并不是AX200的升级型号。支持WIFI6,蓝牙5.0。是目前WIFI6的标配网卡。

开机上电默认是全蓝色灯效,进入系统后可安装联想电脑管家更改灯效。

机箱顶部扩展可以看到是可以装下360冷排的,但是为了兼容性最好还是240冷排。拆风扇需要撬开防尘网

LED在转轴处的好处就是灯效更好看,范围也更大。整机7个风扇,待机噪音并不大。

正面3个120mm风扇+拯救者星环LOGO,这里这个LOGO不能变色,算是一个遗憾。

导风罩可以良好的隔离开前置灯光和后面灯光,夜晚机箱内部显得不会太亮。

后部120mm可以调节位置。
Part2:性能测试
开箱部分到此结束,接下来就到了开机理论性能测试环节。系统已经重新安装Win10 2004家庭版并更新系统及驱动到最新,测试软件均为目前最新版,系统已保证纯净稳定。全程测试室温26度。

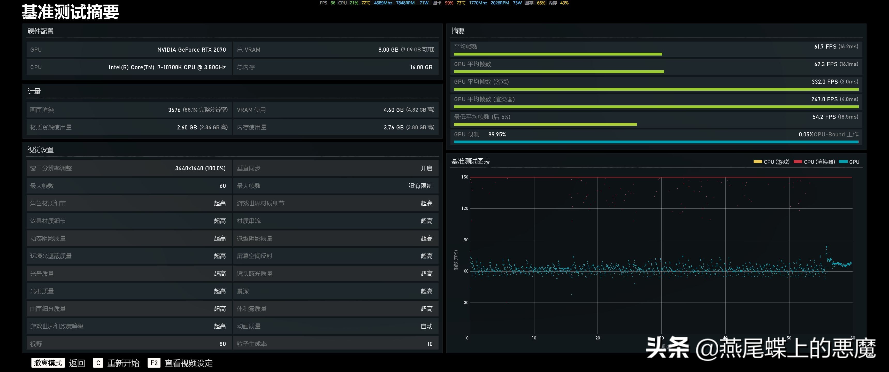
首先来一张大娘配置图,可以看到CPU为10700K,并不是京东连接中的10700KF,不知道是为什么。品牌机的主板永远是直接认不到型号的,主板是联想3715(Intel Z490),内存在开箱中是金泰克的,这里应该是联想定制的一款内存。显卡也直接能看到索泰的品牌。显示器我使用的是34寸3440x1440 144Hz的带鱼屏。

CPU待机下全核4.8Ghz,CPU-Z测试已经全面超过了i9-9900KF,现在Intel真的是“提升”巨大,仅相对于自己来说。显卡方面就是公版2070,不过是三星的显存,超频能力能好点,默认下估计就是公版2070的性能。

内存为单条8GB DDR4 3200 CL22,一共两条双通道。这个时序在DIY中算是乞丐版了。但3200的频率并不是XMP的,原生就是3200,这对于小白来说很方便。

台风查到颗粒为海力士H5AN8G8N??R-XNC,隐藏的颗粒类型,但是网上搜到XNC结尾的可能是CJR或者DJR。不过这个主板BIOS里面可以调节内存频率,估计也是灰烬版。

内存带宽测试,相对于C18 C 16的3200来说还是有点慢,延迟来说差不了多少。不过日常使用足够了。(后面有使用皇家戟的测试)

跑象棋现在最大只能支持16个逻辑核心测试,我自己3950x也只能跑16个线程。3w3的分数在3年前可都是顶级HDET平台才能有的分数,这里要感谢AMD。

WinRAR 5.91 64位压缩速率25MB/s,现在的RAR已经能够全核心满载压缩了。

7zip 64M字典压缩37MB/s解压速率925MB/s,得益于nvme固态的速度不是瓶颈

H.264编码59fps,虽然H.265编码现在很常见,但是目前本地*放播**还是H.264居多,近乎60帧的编码速度,在转码小视频方面是完全可以用CPU编码了,当然现在个人使用基本都是硬件编码,除了专业视频压制使用CPU压制。

H.265在如今在线视频和4k电影上比较实用,保存高清资源下H.265的有点就体现出来了,当年大家应该都试着*放播**过少女时代的那根4K视频,当年大多数设备是无法流畅*放播**的,现如今HD630核显均可在线*放播**,所以现在CPU编码也算是CPU性能测试的一部分了。10700K编码速度38fps(2M/s左右),所以还是用GPU编码比较好(现在GPU有独立的Video处理单元不再是900系列之前使用GPU解码了。)

相对于并行计算来说还是GPU更加拥有优势。这也是GPU更加适合挖矿的原因吧。

CR15相比于6年前的4代提升是巨大的。

CR20分数

顺便跑了下手机常用的GeekBench5跑分。

AS SSD Benchmark分数,左图为系统自带驱动,右图是打了三星驱动。不能不说三星的驱动还是很鸡血的,读3000写2500基本算是PCI-E3.0的NVME顶级了。

现在的固态硬盘在AS SSD Benchmark已经不太准确了,在DiskMark上已经读3500写2900了。

兔兔不务正业,这个软件类似AS SSD Benchmark+CrystalDiskInfo的结合体。
2.3 综合性能和显卡性能测试

大娘总分51w,CPU19w基本算是高端CPU了,公版RTX2070分数24W,非公版分数基本在25-26w左右,毕竟公版频率较低,但是够用。

3Dmark11 X分10000+,想当年顶级显卡也就7 8000分,2K分辨率下玩游戏基本没有问题了。

TimeSpy Extremes用于测试4K分辨率下的DX12性能。在4k分辨率下的TimeSpy分数1483,可以看到4k下2070测试帧数只有20多帧,所以这个显卡更适合于2K以及以下的分辨率使用。

FireStrike Ultra用于测试4k分辨率下的DX11性能。在4k分辨率下FireStrike Ultra分数5369,同样在4k分辨率下场景依旧不到30fps。所以4k分辨率的游戏还是让给2080和2080ti吧。

VRMark用于测试整机的VR性能,可以看到2070能够在VR游戏中获得比较完美的体验。


英伟达独有的DLSS性能测试,可以看到开启DLSS下能有较大的帧数提升,这也是目前20系列显卡独有的免费提升帧数的功能。


VRS功能同样为Win10+RTX显卡独享的功能,该功能为VR性能测试。

PCI-E功能测试,因为Z490目前还是只有PCI-E 3.0,所以在Intel的平台上基本上一样。

PCMark的Creative测试用于高端PC和工作站的日常应用测试,Conventional传统模式不是用OpenCL加速,模拟大多数软件的使用情况。

Accelerated加速模式使用OpenCL加速,反应软件硬件加速的未来趋势。

PCMark8的Storage测试主要测试PC的硬盘性能评估,主要针对游戏,Office和Adobe全家桶的的硬盘性能测试。

PCMark10更加适合目前最新的Win10系统测试环境,相对于8的版本更加简单自动化,本次测试Extended项目,能够更完全的测试高端主机的日常使用性能。
2.4 游戏性能测试
游戏测试采用的是游戏自带的Benchmark测试。

最终幻想XIV:暗影使者,是一款网游,最新版发布于2019年。1080P下测试基本毫无压力(官方文档大于7000分就能够在测试分辨率下全高完美运行该游戏)。

在3440x1440分辨率下依然能够在全高下完美运行该游戏,所以对于3年前的游戏来说基本毫无压力。

最终幻想15的Benchmark发布于2018年,在2K分辨率下分数6654,在官方文档中解释为第三档,做到全高(12000分以上)估计得用到2080ti了。

战争机器5发布于2019年,是一款Win10专属DX12游戏。

刺客信条:奥德赛为目前刺客信条的最新版,3440x1440分辨率下能够保持在47帧的平均帧数,如果在该分辨率下可以稍微降低画质流畅运行,在2k分辨率下能够完美60运行了。

孤岛惊魂5默认画质下可以全程60fps运行。

古墓丽影:暗影,作为N卡光追和DLSS必备测试游戏来说这个是必须要测的。关闭光追关闭DLSS下平均帧数56。

光追开启到最高关闭DLSS,真是基本减半只有33fps,所以如果要开光追尽量开最低档或者换2080ti。

开机光追最高打开DLSS,帧数在肉眼不损失画质的情况下提高了27%(42fps),不能不说老黄的黑科技还是很牛的。

地铁:逃离为地铁系列的最新续作,1080P最高画质下只有48帧,看来游戏要求还是很高的。这里还没有打开光追。

开到我带鱼屏分辨率是最低帧数已经掉到个位数,所以带鱼屏打游戏你需要一个顶级显卡。


三国:全面战争3440x1440测试,两个场景同样不能满足60fps。
在8款游戏测试中,3440x1440分辨率下只有古墓丽影(开启DLSS,关闭RTX)和战争机器5能够基本满足60fps流畅运行,其他几款2018年之后发布的游戏基本都不能满足60fps的流畅标准,所以购买刃9000 RTX2070版本的朋友尽量选择2K 144hz分辨率屏幕即可,如果想用带鱼屏的话尽量去选择刃9000K那款2080s的,能够做到基本流畅。当然144hz绝大多数显卡也是不能达到的帧数,但是如果你用上了144hz的屏幕你是绝对回不到60hz的。
2.5 温度压力测试
接下来就是温度压力测试,2020款刃7000 9000系列在改善机箱设计,主板设计下同时终于去改变散热的问题了,品牌机在高端配置上散热永远只能用捉急来说(参考我之前刃7000P的CPU拷机测试)。
首先是待机功耗,关机下待机功耗1.2W,基本可以忽略不计。
然后是开机空载闲置功耗,这么我无意之间发现显示器运行在60Hz和144Hz下待机功耗不一样,原因是在144Hz下显卡占用率在4%-6%左右,60Hz下显卡占用率1%。机器电源管理均为高性能,60Hz空载功耗37-40W,144Hz下待机功耗40-46W,不过这待机功耗基本可以忽略不计了。

AIDA64 CPU FPU拷机10分钟基本温度稳定。CPU从待机的4.8GHz,到全核4.4GHz稳定在90度,CPU风扇1650rpm,已经全速,但风噪还能接受。此时整机功耗240-266w之间。这时CPU的散热功率基本算是这个散热器(官方标称150w散热能力)的极限散热能力了,这在之前刃7000P上是惨不忍睹的温度,至少说明在2020款刃9000上主板供电和散热器散热方面是能够保证这颗10700K正常运行的,当然想要更低的温度可以自己更换240水冷温度应该能更好一点。

甜甜圈单烤显卡最高74度,GPU频率稳定在1365Mhz,算是公版显卡的正常最高温度。单烤显卡功耗230-245W。

双烤下CPU最高94度,但是频率依旧稳定在4.4Ghz,显卡因为CPU满载后GPU基本维持在60-99%使用率下,所以温度稍微能低2度,双烤机整机功耗在400W左右,这对于这个刃9000来说,650W的电源是足够整机完美的运行,同时还拥有不错的升级可能。在后面550W的版本中也是足够用的,而且2080s是完全可以加上的。
PS:这里的功耗只能测试到AC端功率,而电源额定功率是转换后的提供的功率,所以实际电源输出功率还要低一点,电源转化率在87%-92%之间。
Part3:BIOS和软件
3.1 BIOS

联想目前全部高端系列主机都更改成带UI界面的BIOS,跟最新的ThinkStation K系列采用一样的UI界面。UI界面的BIOS更适合高分辨率的屏幕。中文化也比较全面。

设备菜单就是板载设备的一些设置,这个主板好像屏蔽的核显,BIOS里面只能显示PEG独显模式。

高级设置里面就是超频界面了,BIOS里面带CPU和内存超频的品牌机应该不多见了。

当你更换内存之后,需要在Memory Setting里面打开XMP就能在系统里面识别到内存的标称频率了,不然XMP的内存默认开机是2133的频率。
3.2 自带软件
现在联想把所有工具都整合成一个电脑联想管家,所以现在自带软件只有这一款,无论是驱动*载下**还是主机自带工具都整合成一个软件,同时也带了垃圾清理和杀毒软件,软件管家,这样我们就不需要安装那些某某卫士和某某安全管家了。在软件方面联想是真的屌打微星,华硕这些板卡厂家,他们简直就是用心做板卡用脚做软件,本人深受其害。

联想电脑管家首页页面是当前的电脑配置。

第二页是启动项优化和垃圾清理,对于普通和小白用户来说这两个功能足矣。

第三页就是驱动*载下**,这个页面整合了联想自家的联想驱动管理软件,对于小白用户来说驱动简直就是他们的灾难。

工具箱里面我看好的是这个原厂系统*载下**功能,虽然版本不够新,但是同样对于小白来说找原版系统和制作系统盘同样是灾难。

对于拯救者系列来说电脑管家还有一个游戏定制版模式,这个模式就是原来拯救者附带软件,当年为了找这个软件还费了很大劲,因为官网链接没有不是很好找。这个模式提供了资源占用和温度检测,这里是不是鲁大师这种检测工具也不需要了。

自带散热模式,一键切换,估计是对于噪音和温度太过敏感的人使用,对我来说默认的野兽模式即可了。总体太累这个模式就是配合不同的使用场景进行风扇PWM调速,因为刃9000里面的7个风扇全部是4pin PWM风扇调速更方便。


幻夜魔光就是这次2020款拯救者系列的一个全新功能,玩DIY的朋友都知道这玩意其实就是现在各大厂商玩烂的神光同步,Mystic Light这类功能,只是目前联想的幻夜魔光还不能做到同步,只能手动单独选择每部分的灯效,在RGB方面联想算是在品牌机外星人之后再次一个玩灯的。当然外星人那价格不是一般人能接受得了的。
这次拯救者刃7000才用的RGB是5v RGB,也就是常说的ARGB,支持单个灯珠编程,比之前的12v灯效好很多,当然玩灯这点联想是刚刚起步,还没有完全利用上ARGB的强大。毕竟RGB提升100%性能。

这里游戏模式里面有个一键超频功能,可以看到CPU最高可以支持到5.3G的超频,但是为了简单快捷直接点下按钮即可,高级里面可以自定义超频力度。CPU-Z和GPU-Z可以看到默认的自动超频CPU频率从4.6Ghz提高到4.9Ghz,显卡从1650Mhz提高30hz到1650Mhz。


在CPU-Z测试中多核5838,比前面默认的5670提升了3%,单线程性能589,比默认545提升了8%,在单核中频率达到了5Ghz。

鲁大师总分中默认的51279提高到532310,提升4%。CPU从193352提高到196385,提升1.5%。显卡从244481提高到261594,提升7%。当然显卡还能继续超一点,但这不是普通用户的操作,所以就不做手动超频的测试了。显卡7%整机4%的提升仅仅是点了2下鼠标的情况就可以了,对于一般只玩游戏不懂硬件的玩家来说无疑是一个免费的性能提升。
Part4 多余测试
最后我为了测试时序区别的时候,拍了几张图感觉不错。

测试的内存,芝奇皇家戟DDR4 3200 CL16 16GBx4。

更换内存后需要在BIOS高级设置中把内存XMP打开才能使用3200的频率,否则开机默认为2133。品牌机中能支持XMP的机型也不是很多,至少目前我没怎么见过能调时序的品牌机。




从测试对比来看内存时序在压缩包压缩的时间差距比较明显,最大差距在30%最新差距在10%,如果日常使用注重压缩文件和对内存读写有要求的情况下建议自行更换低时序的内存,内存读写方面差距也较为明显差距在7%-20%之间。
当然在实际使用中,并没有什么太大的区别,时序和频率差距仅限在特殊(文件压缩)用途中才能感觉到差距。现在对于内存来说容量至上。

这是我自己压制游戏的时候的速度,速度大约是3950x的一半,比2700x能高2000KB/s左右。当然喜欢玩游戏的朋友可以去我的悪魔の小站*载下**游戏,大约有4TB左右的安装包。


发现安装了皇家戟后盖上盖板,和机箱自带灯效挺搭配的,但是因为不支持神光同步,所以只能默认彩虹灯效了,刚好刃9000自己是支持彩虹特效的。
Part5 总结
对于一款品牌机来说,联想拯救者刃2020款系列在多方面有所改善。
在机箱方面使用了目前DIYer流行的的标准ATX架构机箱,强大的扩展性和不错的风道。机箱采用7PCI-E的全塔机箱,同时预留了竖装显卡的槽位,可以自行购买通用转接卡进行竖装,同时也期待官方能够出一款竖装的配件,当然价格不要太贵。顶部能够安装240水冷或者2颗120mm风扇,正面支持360水冷或者3颗120mm风扇,后部支持120水冷或者120mm风扇,基本上就是市场上全塔机箱的标配。硬盘扩展支持最大2x3.5英寸和4x2.5英寸硬盘,已经能够满足绝大多数用户的扩展和升级。
主板方面同样使用了DIYer标准ATX大板,扩展性也和DIY一致,品牌机无扩展性的魔咒在此被打破。CPU10相供电和8+4的CPU供电也能够满足10代i7甚至i9的正常使用。CPU再也不会因为主板供电不足而降频了。
最后令人发指的CPU散热器总算是解决了,虽然散热器是跟着CPU功耗满配的,但是至少能够稳定压住CPU在正常的频率下长时间运行。相对于过去那种万年下压散热器,和各种过热降频的现象少多了。毕竟有250w配9900+联想下压原装散热器的,FPU拷机直接降频到2GHz的机器。
总的来说在品牌机中拥有ARGB,高频内存,标准ATX机箱,标准ATX大板,标准接口基本算是2020款刃9000是唯一一款了,相对于电脑小白来说,品牌游戏主机对于他们来说是很方便的,正版系统+正版Office+3年保修也是他们的售后保障,当然对于DIYer说:“自己装不好么”这句话来说真的是,身为一个IT技术的我来说我深有感受这些服务对于绝大多数只是来用电脑的人来说是很有必要的。所以懂着勿喷,自己开心就好。
最后附上DIY所需要的成本:(价格均采用京东自营历史最低价格)
CPU i7-10700K ¥2899
散热器 120mm ARGB塔扇按照 150元 ¥150
主板 微星Z490-A Pro ¥1299(使用微星最便宜的一款主板)
内存 金泰克 贪狼星8GB DDR4 2666x2 ¥358(京东自营没有3200的版本)
固态硬盘 西数SN750 512GB ¥599(按照PM981a的性能选择同性能的)
显卡 铭瑄 RTX2070 iCraft电竞之心 ¥2699(使用最丐版的2070,现在显卡已经涨价3000以下买不到了)
电源 航嘉 Hyper550B 550W铜牌 ¥299 (后期采用550W我就用550W的)
机箱 机箱就不选择型号了,高端品牌机机箱一般比较贵,就算400元 ¥400
风扇 按照ARGB风扇中等价格60元x6个 ¥360
总价 ¥9063
刃9000 2020款首发8981,平时9299。带正版系统正版Office+3年整机售后。