要想做好APP的性能测试,首先您需要意识到性能是做好用户体验的关键所在。
APP的性能对业务影响远远超出了您的想象。那些高级工程组织认为性能并不是可有可无的,而是一个产品的重要功能。而在现实生活中,用户感受到的加载时间是性能的唯一指标。
性能的价值
最常见的问题是,一个web应用程序的速度多少才算足够快呢?我们来快速浏览一下关键的性能指标。
大部分团队需要将性能作为一项功能。当涉及到性能测试,您需要了解APP的基准性能。每一个领域的性能要求是不一样的。例如,在一个电子商务的APP中,主页事务需要高效地缓存和很快的速度。而付款业务就更复杂了,它需要与支付服务、航运服务等等进行对话。为了保证用户体验优秀,您需要测试那些常见的流程,并了解在浏览器和服务器中的性能。
了解服务器端性能
ApacheBench和Siege是很好的快速负载测试工具,用于单各端点的测试。如果你只需要得到每秒请求端点的感觉,这是一个很好的解决方案。我个人的偏好是locust.io,这是一个负载测试框架。它可以使复杂的事务和高级的并发性测试变得简单。
- Locust.io– 这是一款很好的了解服务器端性能的工具。
- Bees with Machine Guns– 这是一个web APP的负载测试工具。
- MultiMechanize– 这是一个性能和负载测试的开源框架。它运行并行的Python脚本对远程站点或服务器生成负荷。Multi-Mechanize常用于web性能和可扩展性测试。但是用于针对来自Python的任何远程API产生工作负载也很有效。
- Siege– Siege是一款HTTP负载测试和基准测试工具。它可以帮助Web开发人员在限制条件下评估代码,看它如何在互联网上进行加载。Siege支持基本的身份验证、cookies、HTTP和HTTPS协议。
- HttpPerf – 它提供了一个用来创建不同HTTP工作量和测量服务器性能的功能。httperf的重点不是实现一个特定的基准,而是一个强大的、高性能的工具,有利于微观/宏观层面的标准构建。Httpperf的三个显著特征是其稳健性,这包括产生和维持服务器负载,支持HTTP/1.1和SSL协议,新的工作负荷产生和性能测量的可扩展性。
- JMeter– Apache JMeter可以同时作用于静态和动态资源(files、Servlets、Perl scripts、Java Objects、databases and queries、FTP servers等等)。它可以用来模拟一个服务器、网络或对象上的负载,用来测试它的强度或者分析它在不同负载类型下的整体性能。您可以用它来做性能的图形分析,或者测试服务器/脚本/对象在负载下的行为。
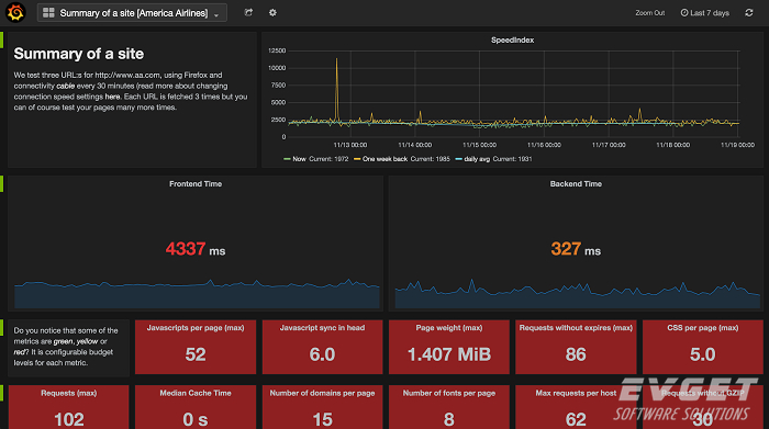
了解客户端性能
现在的APP花费在浏览器中的时间比在服务器端的时间要多。了解客户端性能的最好的工具要数Google PageSpeed Insights。Google PageSpeed Insights是一个可以分析网页内容的服务,并为您提供建议,帮助您提高网页的加载速度。

了解真实的性能
我最喜欢用SiteSpeed.io这个工具来从真实的浏览器中评估客户端的性能。Sitespeed.io是一个开源的工具,可以帮助您分析网站速度和性能基础上的性能最佳实践和时间指标。它可以分析和比较多个网页,确保您的持续集成服务不被超支的预算打断。

对于团队来说,总是修改应用程序来优化客户端性能是不现实的。由谷歌投资的ngx_pagespeed + mod_pagespeed是一个Web服务器扩展,无需更改代码即可自动改进性能。
- Google ngx_pagespeed– 提高网站速度,减少网页加载时间。这个开源的nginx服务器模块会自动应用最佳的网页性能,以及相关设置(CSS、JavaScript、图片)。您无需修改现有的内容或工作流。
- Google mod_pagespeed– 提高网站速度,减少网页加载时间。这个开源的Apache HTTP服务器模块会自动应用最佳的网页性能,以及相关设置(CSS、JavaScript、图片)。您无需修改现有的内容或工作流。
- Cloudflare、Incapsula、Torbit、Visual Website Optimizer都是商业服务。它们代理您的网站并自动提高网站性能。您无需编写代码或调整基础结构。
- WebPageTest.org– 这是一款免费的网页测试工具,它可以在任何网页、任何地点、任何网络条件下进行测试。WebPageTest帮助您了解客户端在各种浏览器中的性能。

不是在任何条件下建立和管理自己的性能测试工具和基础设施都是明智的。通过这些服务,你可以建立,执行和分析性能测试。
- Soasta– 在一个功能强大、直观的平台构建、执行和分析性能测试。
- Apica– 基于云的网络和移动应用负载测试 。
- Blitz.io– Blitz帮您24小时不间断地监控应用程序。您可以一直模仿单个用户或数百个用户,当发现问题时会立即通知您。
- Blazemeter– 这是一个性能&负载云测试的自助服务,100%兼容JMeter。您可以按照需要运行30K,50K,80K或更多的并发用户进行测试。
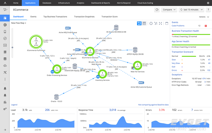
性能&负载测试
性能测试的目的是要了解应用程序在高负载情况下的行为方式。性能测试是了解APP瓶颈的有效方式。进行性能测试时,您需要了解哪里有缺陷,为什么会有这样的缺陷。 APM工具帮助您实时观察APP的性能和基础结构。

希望您现在对于服务器端的需求计划和负载测试,客户端的优化和性能测试已经有了清晰的思路。
本文整理翻译自dzone
慧都科技,十三年行业经验,专注提供软件技术整体解决方案,致力打造全球最大的软件技术一站式服务平台。
慧都控件|帮助企业打造成功软件
慧都提供全球优质控件产品/控件培训/项目定制开发/方案咨询/现场实施/项目外包/专业测试
微信ID:EVGET_Huidu
企业QQ:800018081|电话:023-66090381
扫码关注微信