目录
1、编制依据
1.1主要规范、规程、标准(应包含但不限于以下编制依据,规范版本及时更新)
2、工程概况及地质水文概况
2.1本工程的总体概况
2.2地质水文概况
3、工程组织概况
4、塔吊选型及定位
4.1塔吊选型
4.2塔吊基础定位
4.3塔吊吊次验算
4.4钢结构概况
5、塔吊基础施工准备及施工计划
5.1施工机械准备
5.2塔吊基础施工计划及安装计划
6、塔吊基础的选择形式
7、塔吊基础施工
7.1土方开挖及检测、验收
7.2混凝土垫层及砖胎膜施工及降排水措施
7.3塔吊基础防水施工
7.4钢筋施工
7.5塔吊支座的埋设
7.6混凝土浇筑
7.7混凝土的养护
7.8沉降观测
8、其他相关保障措施
8.1塔吊基础排水措施
8.2防雷接地措施
8.3塔吊基础与地下室筏板、顶板施工缝处理措施
8.4雨季冬季施工措施
9、质量保证
9.1施工过程质量控制
9.2质量控制措施
9.3塔吊基础检查验收
10、安全注意事项及应急救援预案
10.1安全注意事项
10.2安全应急救援预案
11、 文明施工
12、塔吊基础计算书
13、 附图
1、编制依据
1.1主要规范、规程、标准(应包含但不限于以下编制依据,规范版本及时更新)
国家标准
|
序号 |
名称 |
编号 |
|
1 |
《建筑地基基础工程施工质量验收规范》 |
GB50202-2002 |
|
2 |
《工程测量规范》 |
GB50026-2007 |
|
3 |
《混凝土结构工程施工规范》 |
GB50666-2011 |
|
4 |
《建筑工程施工质量验收统一标准》 |
GB50300-2013 |
|
5 |
《混凝土质量控制标准》 |
GB50164—2011 |
|
6 |
《大体积混凝土施工规范》 |
GB50496-2009 |
|
7 |
《塔式起重机安全规程》 |
GB5144—2006 |
|
8 |
《建筑地基基础设计规范》 |
GB50007-2011 |
|
9 |
《建筑结构荷载规范》 |
GB50009-2012 |
|
10 |
《混凝土结构设计规范》 |
GB50010-2010 |
|
11 |
《电气装置安装工程、接地装置施工及验收规范》 |
GB50169-2006 |
行业标准
|
序号 |
名称 |
编号 |
|
1 |
《建筑施工安全检查标准》 |
JGJ59-2011 |
|
2 |
《建筑施工塔式起重机安装、使用、拆卸安全技术规程》 |
JGJ 196-2010 |
|
3 |
《塔式起重机混凝土基础工程技术规程》 |
JGJ/T187-2009 |
|
4 |
《建筑机械使用安全技术规程》 |
JGJ33-2012 |
|
5 |
《建筑施工模板安全技术规范》 |
JGJ162-2008 |
|
6 |
《钢筋机械连接技术规程》 |
JGJ107—2010 |
|
7 |
《混凝土预制拼装塔吊基础技术规程》 |
JGJ/T197-2010 |
|
8 |
《大型塔式起重机混凝土基础工程技术规程》 |
JGJ/T301-2013 |
|
9 |
《建筑桩基技术规范》 |
JGJ94-2008 |
其他文件
|
序号 |
名称 |
编号 |
|
1 |
施工组织设计 |
|
|
2 |
工程地质勘查报告 |
|
|
3 |
《TC****塔式起重机使用说明书》 |
|
|
4 |
政府地方发文等 |
|
|
5 |
工程结构、建筑施工图纸 |
2、工程概况及地质水文概况
2.1本工程的总体概况
叙述本工程的地理位置,现场周边的的环境概况;工程规模(涉及施工阶段的塔吊吊装内容简介):a 模架体系(大钢模/软膜,落地式/悬挑式/附着式外架);b 实体平面位置及高程;c 特殊条件(地下室结构形式、装配式、钢结构等)。
表2-1-1建筑概况表
|
序号 |
项 目 |
内 容 |
|||
|
1 |
工程概况及地理位置及环境简介 |
||||
|
2 |
建筑面积 |
总建筑面积 |
|||
|
地上建筑面积 |
|||||
|
地下建筑面积 |
|||||
|
3 |
工程规模 |
模架体系选择 |
|||
|
地下室结构形式 |
|||||
|
地下室底板底标高 |
最大基坑深度 |
||||
|
建筑总高 |
|||||
表2-1-2 单体概况表
|
楼栋 |
建筑总高度(m) |
地上层数(m) |
地下层数及高度 |
标准层面积 |
2.2地质水文概况
与工程有关的地层描述,包括名称、厚度、状态、性质等,应绘制剖面图展示工程所处的地质环境;地勘报告中各土层的承载力描述;
含水层的类型,含水层的厚度及顶、底板标高,含水层的富水性、渗透性、补给与排泄条件,各含水层之间的水力联系,地下水位标高及动态变化。
本工程的地貌单元情况,基坑开挖情况,现场基坑底标高。根据地勘报告将本次勘探范围内的土层概况及详细的《岩土层工程地质分布表》、《地基土承载力特征值、压缩模量对比分析及综合建议值表》附后。
本工程塔吊基础底标高,根据地勘报告找出本工程塔吊基础标高处于相对应的土层以及该土层相对性的特征值是否满足塔吊基础承载力的要求。
表2-2-1 岩土层工程地质特征及分布表
|
地层编号及 岩土名称 |
年代 成因 |
层顶 埋深 (m) |
层厚 (m) |
颜色 |
状态 |
湿度 |
压缩性 |
包含物及特征 |
表2-2-2 地基土承载力特征值、压缩模量对比分析及综合建议值表
|
地层编号及岩土名称 |
标准贯入试验 |
静力触探 |
土工试验 |
综合值 |
|||
|
fak (kPa) |
fak (kPa) |
E s(MPa) |
fak (kPa) |
E s(MPa) |
fak (kPa) |
E s(MPa) |
|
示例:
2.2.1 XX楼地质情况
XX楼占地面积X㎡),建筑面积X ㎡,建筑层数X层,地下车库为X层,深度为Xm,面积X㎡,层高X m,跨度X m,室外地坪标高XXX, 建筑结构类型框架-剪力墙; 工程重要性等级为一级,从地基的复杂程度来看,岩土种类较多,多呈透镜分布,①层人工填土(Q4ml)、冲洪积地层(Q4al+pl),②1圆砾、②2粉土②3圆砾、②4粉土、②5圆砾、②6粉土、②6-1圆砾组成,则地基的复杂程度为二级地基(中等复杂地基)。各岩土层的分布情况及主要特征如下。
(1) 第四系人工堆积层(Q4ml):
①层人工填土:棕褐,松散,不均匀,为近期回填,以粘性土为主,夹砾石、角砾,上部为20cm耕植土,见植物根须,结构松散,欠固结,层厚0.40-3.50m,平均厚度0.87m,该土层全场地均有分布。
(2) 第四系冲洪积层(Q4al+pl):
②1层圆砾:浅黄、褐灰色,中密-密实,饱和,母岩成分为强-中等风化砂岩、灰岩,亚圆形,粒径2-20mm,含量约50%-55%,混15%卵石,粒径20-60mm,粉土填充,局部夹砾砂团块,上部含约0.4m左右钙质胶结,分选较差。层厚0.40-3.50m,平均厚度0.87m,该土层大部分孔分布,其余少部分钻孔未揭露。
②2层粉土:褐黄、棕褐,密实,湿,遥振反应轻微,干强度高,韧性低, 无光泽反应,上部含约30cm左右钙质胶结,局部夹薄层粘土、粉质粘土、圆砾及砾砂。层厚1.00-4.60m,平均厚度2.99m,顶板埋深0.40-3.50m,顶板埋深0.50-24.60 m,该土层全场地均有分布。
②3层圆砾:褐灰、灰白色,中密-密实,饱和,母岩成分为强-中等风化砂岩、灰岩,亚圆形,粒径2-20mm,含量约50%-55%,混15%卵石,粒径20-60mm,粉细砂及粉土填充,分选较好。层厚0.80-7.20m,平均厚度3.86m,顶板埋深2.60-11.50m,该土层大部分孔分布,其余少部分钻孔未揭露。
②4层粉土:褐黄、棕褐,密实,湿,遥振反应轻微,干强度高,韧性低, 无光泽反应,局部夹薄层粘土、粉质粘土、圆砾及砾砂。层厚0.80-8.50m,平均厚度3.03m,顶板埋深3.80-14.10 m,该土层全场地均有分布。
②5层圆砾:褐灰、灰白色,稍密-中密,饱和,母岩成分为强-中等风化砂岩、灰岩,亚圆形,粒径2-20mm,含量约50%-55%,混15%卵石,粒径20-60mm,粉细砂及粉土填充,分选较好。层厚0.60-6.10m,平均厚度3.16m,顶板埋深9.00-16.40m,该土层大部分孔分布,其余少部分钻孔未揭露。
②6层粉土:褐黄、棕褐,密实,湿,遥振反应轻微,干强度高,韧性低, 无光泽反应,局部夹薄层粘土、粉质粘土、圆砾及砾砂。层厚1.20-7.50m,平均厚度3.52m,顶板埋深13.00-24.60 m,该土层全场地均有分布。
②6-1层圆砾:褐灰、灰白色,稍密-中密,饱和,母岩成分为强-中等风化砂岩、灰岩,亚圆形,粒径2-20mm,含量约50%-55%,混15%卵石,粒径20-60mm,粉细砂及粉土填充,分选较好。层厚0.60-4.80m,平均厚度2.27m,顶板埋深16.80-22.60m,该土层呈透镜体及薄层状零星分布,其余少部分钻孔未揭露。
2.2.2 XX楼各层地基土承载力统计表
表2-4 XX楼各层地基土承载力统计表

2.3.3塔吊基础与地勘孔位置关系图 (金茂丰台科技园28A地块项目)

2.3.4塔基持力土层详图 (金茂丰台科技园28A地块项目)
塔基持力层为卵石③层,承载力400KPa,以4#塔为例绘制塔基相对位置图如下:

2.2.2水文概况
根据勘察报告显示,拟建场地范围中深部埋藏分布的承压水含水层渗透系数(K)建议选用15.36m/d,影响半径选用278m。抽水试验结果表明拟建场地地下水补给径流条件良好。本项目勘察期间,实测场地承压水静止水位位于地表下3.5m,相当于标高18.5m。
根据勘察单位前期在邻近场地完成的抽水试验结论,同时结合武汉地区经验数据提供的基坑侧壁土体及其下土(砂)层渗透系数综合建议值列于下表:
|
地层编号及岩土名称 |
渗透系数 K(cm/s) |
影响半径(m) |
|
(1-1)杂填土 |
8.0E-4 |
|
|
(1-2)素填土 |
5.0E-6 |
|
|
(2-1)黏土 |
3.0E-6 |
|
|
(2-2)黏土 |
6.0E-6 |
|
|
(2-3)黏土 |
8.0E-6 |
|
|
(3-1)粉质黏土、粉土、粉砂互层 |
3.0E-5~1.8E-2 |
278 |
|
(4-1)粉砂 |
||
|
(4-2)粉细砂 |
||
|
(4a)粉质黏土夹粉土 |
根据勘察水质分析报告结果表明,场地地下水对混凝土结构及钢筋混凝土结构中的钢筋具微腐蚀性。据调查,周边环境不存在污染源,不具备地下水和土体受污染的条件,由此可判定场地土对建筑材料具微腐蚀性。
3、工程组织概况
工程组织概况应包含流水段划分; 施工队伍数量及施工区域划分,群体工程各楼栋的先后施工顺序及大致主体起始时间安排。
示例:
3.1 工期安排
根据施工进度计划,主楼标准层最快施工速度为7天/层,车库地下2层,地上10/11层。地下车库最快施工速度为17天/层。
表3.1.1主楼及商业节点工期
|
序号 |
单位工程 |
施工部位 |
开始、完成时间 |
备注 |
|
1 |
4#楼 |
基础底板 |
2017.09.20~2017.10.15 |
具体时间节点根据施工进度要求合理化进行调整 |
|
出±0.00 |
2017.10.16~2017.11.16 |
|||
|
结构封顶 |
2017.11.17~2018.5.05 |
|||
|
二次结构完成 |
2018.03.05~2018.06.10 |
|||
|
2 |
5#楼 |
基础底板 |
2017.09.20~2017.10.15 |
|
|
出±0.00 |
2017.10.16~2017.11.16 |
|||
|
结构封顶 |
2017.11.17~2018.5.05 |
|||
|
二次结构完成 |
2018.03.05~2018.06.10 |
|||
|
3 |
6#楼 |
基础底板 |
2017.09.30~2017.10.25 |
|
|
出±0.00 |
2017.10.26~2017.11.26 |
|||
|
结构封顶 |
2017.11.27~2018.5.15 |
|||
|
二次结构完成 |
2018.03.05~2018.06.10 |
|||
|
4 |
7#楼 |
基础底板 |
2017.11.5~2017.11.30 |
|
|
出±0.00 |
2017.12.01~2017.02.05 |
|||
|
结构封顶 |
2017.02.06~2018.5.20 |
|||
|
二次结构完成 |
2018.03.15~2018.06.20 |
3.2施工区域划分及施工队伍
目前本项目共有三家施工队,施工场地划分为三个施工区域,每个区按照后浇带划分为若干分区,具体分区图详见 附图1:施工流水段划分平面图。

4、塔吊选型及定位
4.1塔吊选型
根据设计文件、塔式起重机设计规范以及项目施工塔机选型要求(高度、起重量、起重力矩、起升速度、抗风能力、附着顶升与施工等相关要求),按照安全性与效益性相统一的原则,确定塔机选型方案。(塔吊标准节截面尺寸小于1.6m×1.6m的严禁使用)
示例:
按照“分区布塔、全面覆盖、满足吊次、经济合理”的原则,以满足施工进度计划要求为主同时为满足施工垂直运输要求,本工程所有塔吊型号均为TC5610。TC5610塔吊主要参数性能见表4-1-1、表4-1-2如下:
表4-1-1 TC5610主要计算参数:
|
主要技术参数 |
起重力矩699KN.M;臂长:56/51米最大起重量6吨 最大自有工作高度:40KM;最大附着工作高度150M |
||||||
|
出厂标准高度 |
40米(标准塔) |
||||||
|
整机重量 |
独立式:32吨,平衡重14.3吨 |
||||||
|
塔基外形尺寸 |
塔顶距地面高度未46.75米,平衡臂最大回转半径11.5米,吊臂最大回转半径为56.78米。标准节为无缝钢管结构。其外形尺寸为长1.60米×宽1.60米×高2.5米 |
||||||
|
起升结构 |
倍率 |
a=2 |
a=4 |
||||
|
速度(m/min) |
8 |
40 |
80 |
4 |
20 |
40 |
|
|
起重量(T) |
3 |
3 |
1.5 |
6 |
6 |
3 |
|
|
功率(KW) |
5.4 |
24 |
24 |
5.4 |
24 |
24 |
|
|
回转机构 |
电机型号 |
YZR电机 |
力矩电机 |
||||
|
速度(r/min) |
0.61 |
0~0.6 |
|||||
|
功率 |
5.5KW |
95N·m |
|||||
|
牵引机构 |
速度(r/min) |
20 |
40 |
||||
|
功率 |
2.2 |
3.3 |
|||||
|
顶升机构 |
速度(r/min) |
0.55~0.7 |
|||||
|
工作压力(MPa) |
20 |
||||||
|
功率 |
7.5 |
||||||
|
平衡块 |
起重臂长度(m) |
平衡块(T) |
|||||
|
56 |
14.3 |
||||||
|
50 |
13.3 |
||||||
|
44 |
11.6 |
||||||
|
38 |
10.9 |
||||||
|
总功率(KW) |
32.8 |
||||||
|
工作温度(℃) |
-20℃~40℃ |
||||||
表4-1-2 本工程典型塔吊计算参数
塔吊型号:TC5610
塔机自重标准值:Fk1=463.0kN
起重荷载标准值:Fqk=60.00kN
塔吊最大起重力矩:M=822kN.m
塔吊计算高度:H=40m
塔身宽度:B=1.6m
非工作状态下塔身弯矩:M=-1552kN.m
承台混凝土等级:C35
钢筋级别:HRB400
地基承载力特征值:200kPa
承台宽度:Bc=5.3m
承台厚度:h=1.3m
注:塔机自重标准值=(整机自重+平衡重量)×10KG/N;起重荷载标准值=最大起重量×10KG/N;
塔吊最大起重力矩为:

根据塔吊说明书可知塔吊在13.7米的位置起重力矩最大;故最大起重力矩为:13.7M×6000KG×10N/KG=822×10³N.M;即为822KN.M。
非工作状态下塔身弯矩:根据厂家提供的塔吊使用说明书如下表4-1-3中:非工况M(KN.M)=1552即为非工作状态下塔身弯矩。

表4-1-3 支腿固定式基础载荷表
4.2塔吊基础定位
根据本工程现场平面布置,在4#楼西边布置一台QTZ6513型塔吊,臂长45m,命名为4#塔;5#楼南侧布置一台QTZ6513型塔吊,臂长55m,命名为5#塔;7#楼西侧布置一台QTZ6513型塔吊,臂长45m,命名为6#塔,4#塔吊具体定位为塔吊基础边距离4-D轴704mm,距4-1轴810mm;塔吊基础中心点距离4-D轴3704mm,距4-1轴3810mm。5#塔吊具体定位为塔吊基础边距5-A轴2351mm,过5-5轴357mm;塔吊基础中心点距离5-A轴5351mm,距5-5轴2643mm。6#塔吊具体定位为过塔吊基础边距离7-D轴1401mm,距7-1轴2054mm;塔吊基础中心点距离7-D轴1599mm,距7-1轴5054mm。具体详见4.2.1、4.2.2要求附图:

4.2.1塔吊总平面布置图
塔吊总平面布置图(按照施工平面图标准绘制,至少体现楼栋外轮廓并标注号楼、高度、层数、临时道路、大门、堆场、临时设施、塔吊编号及型号等必要图示)。具体详见 附图1:塔吊总平面布置图
塔吊基础平面布置图(以结构底板或基础图为底版,体现群塔基础在建筑结构基础、 地下室顶板梁 中的平面位置)。 附图2-1:塔吊基础平面布置图、附图2-2:地下室一层顶板预留洞口图、附图2-3:地下室二层顶板预留洞口图;
塔吊平面布置图中是否存在特殊位置,若存在特殊位置安装拆除施工如何考虑机械的站位及吊车吨位选择。
4.2.2各塔吊定位详图
塔吊基础定位详图应包含塔吊基础的准确定位信息,与各主楼的位置关系及塔吊附臂的相关信息。 具体详见附图3:塔吊基础定位图。
表4.2.1区塔吊一览表
|
楼号 |
塔吊编号 |
塔吊型号 |
塔吊数量 |
大臂长度 |
起重臂朝向 |
预埋形式 |
|
4#楼 |
4#塔 |
QTZ6513 |
1台 |
45m |
北 |
预埋非标准节 |
|
5#楼 |
5#塔 |
QTZ6513 |
1台 |
55m |
东 |
预埋非标准节 |
|
6#楼 |
||||||
|
7#楼 |
6#塔 |
QT6513 |
1台 |
45m |
西 |
预埋非标准节 |
4.3塔吊吊次验算
按最大工程量需要验算
根据施工总进度计划安排,现场的塔吊布置、现场的施工部署以及单层建筑面积验算塔吊的吊次能否满足要求。
示例:
1) 模板量估算:
地下室面积为9300㎡,则模板的面积为5.4×9300㎡=50220㎡
模板需要吊次:2×50220㎡/80㎡(每吊装面积约为80㎡)=1256吊次(考虑安装和拆除)
地上单层面积为1700㎡,则模板的面积为1.7×1700㎡=2890㎡(地上模板含量按1.7计算)
地上主体结构单层:2×2890/80=72吊次
2)钢筋量为:地下室9300㎡×90kg/㎡(每平米约为90kg)/1000=837t
钢筋按平均1.2T/吊,则钢筋需要吊次:837/1.2=698吊次
地上主体结构:2040×55/1000/1.2=133吊次
3)筏板型钢支架量为:10#槽钢立柱:900×60kg/1000=54t
8#槽钢横梁:510×48kg/1000=24.5t
L80x5角钢横梁:1600×37kg/1000=59t
按平均3T/吊,则型钢支架需要吊次:(54+24.5+59)/3×2=92次
4)支撑体系钢管量:
地下部分:
钢管用量按8米/㎡,则地下室单层9300㎡×8米/㎡=74400米
脚手架钢管每米长质量3.84kg/m
脚手架重量G=74400×3.84/1000=285.7吨,
则脚手架需要吊次:2×285.7/1.2 =477吊次(考虑安装和拆卸)
地上部分:2×2890×8×3.84/1000/1.2=148吊次
5)现场混凝土采用地泵、天泵泵送。
由4#塔主要吊运、5#塔吊配合吊运。
6)钢结构吊运
地下部分:考虑每次吊运一个钢构件,计划用5#塔吊卸车、安装并给4#塔吊喂料。
钢结构需要吊次:64*2(4#塔)+10(4#塔)=138次
地上部分:4层钢构件数量最多,为最大吊次层,吊次为72*2(5#塔)+19(4#塔)=163次。
7)总吊次计算
地下室合计:477+1256+698+138+92=2661吊次
地上单层合计:72+133+148+163=506吊次
地下室部分按90d进行计算,每台塔吊实际按33次计算(每天10小时吊运时间),2661/90=30吊次/天,塔吊满足地下结构施工吊运要求。
地上施工按15d/层进行计算,每台塔吊实际按33次计算(每天10小时吊运时间),首层~四层塔吊吊次为506/15=34吊次/天,2台塔吊能满足吊次要求。
4.4钢结构概况
本工程包含劲性混凝土柱、钢管混凝土柱、劲性混凝土梁、钢桁架。劲性混凝土柱分布范围:所有层;钢管混凝土柱分布范围:56层-屋面;劲性混凝土梁分布范围:2层-25层;钢桁架分布范围:3层-4层,58层-屋面。钢结构分布情况如下,框架劲性柱之间梁为劲性梁(图中数字表示单个钢构件最大重量,中间层H型钢梁重量远小于十字型钢柱,不在图内体现):
办公楼各层钢构件数量及最大重量
|
序号 |
楼层 |
钢构件数量(件) |
最重构件重量(吨) |
备注 |
|
1 |
地下二层~首层 |
64 |
11.18 |
|
|
2 |
二层 |
32 |
11.18 |
|
|
3 |
三层 |
64 |
11.18 |
|
|
4 |
四层 |
72 |
11.18 |
|
|
5 |
五层~二十五层 |
40 |
9.3 |
超过80.7m需考虑钢丝绳重0.1t |
|
6 |
二十六层~五十七层 |
4 |
6.3 |
超过80.7m需考虑钢丝绳重0.9t |
|
7 |
屋顶桁架层 |
450 |
18.69 |
超过80.7m需考虑钢丝绳重0.9t |
吊装载重最大的几处分部详见下图,最重构件均能满足该塔吊最大起重量,在该塔吊装性能范围内,考虑到后期连廊等结构采用大型汽车吊,具体超重钢结构的吊装选着方式见《钢结构吊装安全专项方案》。

屋顶桁架层钢梁分布(曹妃甸喜来登酒店)

表2-4-5 TC7035塔吊性能表
5、塔吊基础施工准备及施工计划
5.1施工机械准备
5-1-1施工主要机械设备表
|
项 目 |
序号 |
名称 |
型号 |
数 量 |
技术参数 |
备注 |
||
|
钢筋制作 |
1 |
电焊 机 |
1台 |
|||||
|
2 |
调直机 |
1台 |
||||||
|
3 |
钢筋切割机 |
1台 |
||||||
|
测量 |
4 |
经纬 仪 |
1台 |
|||||
|
5 |
水准 仪 |
1台 |
||||||
|
6 |
全站仪 |
1台 |
||||||
|
7 |
卷尺 |
50米 |
5米 |
10把 |
||||
|
其它 |
8 |
坍落度筒 |
1只 |
|||||
|
9 |
试块盒 |
30只 |
||||||
|
10 |
氧炔焊割 |
2套 |
||||||
|
挖机 |
11 |
挖机 |
2台 |
|||||
|
吊装 |
12 |
吊车 |
1台 |
|||||
5.2塔吊基础施工计划及安装计划
根据现场平面布置的总体安排以及群体工程各楼栋施工的先后顺序,塔吊基础施工顺序如下表
|
塔吊编号 |
基础施工时间 |
安装时间 |
|
1#塔吊 |
||
|
2#塔吊 |
||
|
3#塔吊 |
塔吊基础施工工序流程:
土方开挖、垫层施工→砖胎膜施工及降排水措施→防水施工→钢筋施工→避雷接地设施施工→预埋固定支座→混凝土施工→塔吊安装→沉降观测
6、塔吊基础的选择形式
依据选择的塔吊型号、定位、首次安装高度及地勘报告进行基础设计,设计包含塔吊基础尺寸及标高、钢筋工程、模板工程、混凝土工程施工,参照PKPM进行基础设计计算,如不通过进行重新设计并计算,计算结果不得自行修改以符合要求;塔吊基础的剖面图;
基础选择根据塔吊基础布置及地勘报告,并综合考虑塔吊厂家的意见及所选塔吊技术参数确定,本方案以塔吊的天然基础作为样板。
示例:
本工程绝对高程47.5米相当于施工相对标高±0.000米。4#、5#、6#塔吊基础均设置于车库筏板以下,基础顶标高分别为-10.650m、-10.150m、-10.40m。塔吊基础详见下图:
本工程塔吊均采用天然地基,根据塔吊基础地基承载力,塔吊截面尺寸均为5300×5300mm,塔吊基础承台高度为1200mm,塔吊基础配筋及混凝土强度见下表6-1-1、图6-1-1:
表6-1-1 基础配筋及混凝土强度表
|
塔吊编号 |
上层主筋 |
下层主筋 |
拉钩 |
混凝土强度 |
|
塔吊 |
C22@170(双向) |
C 22@170(双向) |
C16@510 |
C35P6 |

图6-1-1 塔吊基础配筋图
7、塔吊基础施工
7.1土方开挖及检测、验收
本项目塔吊基础全部采用天然基础,,开挖时必须达到持力层要求,在机械开挖至塔吊基础设计基底标高时(预留200-300mm人工开挖)如土层不能满足要求时,继续向下开挖直至达到要求持力层,对于超挖部分采用C15素混凝土回填。
根据定位图进行平面放线,土方开挖后二次开挖,塔吊承台土方开挖时考虑临近结构柱底承台,要严格控制开挖平面尺寸和坑底标高,不得超挖。
土方开挖按比例进行放坡,土方开挖至垫层底标高后立即组织验槽和进行垫层砼的浇筑,避免基槽土受到地下水的浸泡。
基底标高、基础垫层尺寸控制线及地质情况经检查符合要求后,浇筑100厚C15砼垫层砼,表面平整度不大于1/1000。
7.1.1塔吊地基的钎探实验
天然地基应组织基础钎探,基础开挖至设计标高后,即组织地基钎探,地基钎探采用轻便触探的方法,检查地基持力层是否均匀一致,有无过软过硬之处,并测算持力层的承载力。
示例:
塔吊地基的钎探实验
本工程塔吊基础持力层验槽主要采用钎探的方法,根据钎探规范要求完成钎探后,经甲方、监理、地勘单位共同验收合格后方可进行塔吊基础施工。塔吊基础挖至设计标高+300mm后,进行人工清土至塔吊基础设计标高,采用钎探法对塔吊基础地基进行验收。
2.6.1工艺流程
测量定位→机械挖土方→人工清土→布设打钎点→机械打钎(记录锤击数)→拔钎(检查孔深)→灌砂
施工方法和技术要求
(1)钎探孔按1.5m间距梅花型布置,保证每相邻两点间距为不大于1.5m。
(2)钎探孔位置平面布置图放线,孔位钉上小木桩或洒上白灰点;
(3)就位打钎:将触探杆尖对准孔位,再把穿心锤套在钎杆上,扶正钎杆,拉起穿心锤,使其自由下落,锤落距为50㎝,把触探杆垂直打入土层中。
(4)记录锤击数:钎杆每打入土层30㎝,记录一次锤击数。钎探深度不小于2.1m。并做好地基钎探记录。
(5)拔钎:将钎拔出后,用砖盖孔即可,盖孔砖要摆放顺直。
(6)移位:将触探器搬到下一孔位,以便继续打钎。
(7)灌砂:打完的钎孔,经过质检人员和有关工长检查孔深与记录无误后,即进行灌砂。灌砂时每填入30㎝左右,可用钢筋棒捣实一次。
(8)整理记录:按钎孔顺序编号,将锤击数填入统一表格内,字迹清楚,经过专业技术负责人、专业工长、质检员、打钎人员签字后归档。钎探中若有异常情况,要写在备注栏内。钎探数据需与地勘及设计单位确认核实,保证塔吊基础地基符合方案设计要求。
(9)雨期施工:基土受雨后,不得进行钎探。具体钎探点位置详见图7-1-1。

图7-1-1 塔吊基础钎探点平面布置图
7.2混凝土垫层及砖胎膜施工及降排水措施
机械开挖至塔吊基础底面垫层底标高以上150mm,采用人工清土及修坡,修坡时应尽量减少土壁坡度。开挖严禁扰动塔吊基础底部土层,对底部松软土层进行替换并夯实,基底标高及地质情况经检查符合要求后,浇筑100mm厚C15混凝土垫层,随打随压光。
基础承台边采用混凝土实心砖(强度等级MU15)砌筑240mm厚砖胎模,且在砖胎模四角和每边中部砌筑370mm×370mm砖柱;砖胎模内侧20厚1:3水泥砂浆抹灰、压光。
砖胎模砌筑达一定强度后即回填素土分层压实。
基础的位置是否存在地下水渗漏的情况,若基础标高位于地下水位以下,或存在渗水的情况应做好基础的降排水措施,采用井点降水法、管井降水法及集水坑抽排降水。避免基础受地下水浸泡。
7.3塔吊基础防水施工
垫层和砖胎模施工经验收合格后方可进行防水层施工。防水层采用与基础底板相同的防水材料,防水施工的做法与底板大面积防水的做法一致。
施工缝的界面处理及基础防水做法(塔吊基础位于地下室范围内)
塔吊基础止水钢板埋设:为保证塔吊基础与后续底板施工有效连接,并保证底板防水体系的连续性,在塔吊基础施工时需进行止水钢板埋设,埋设位置为塔吊边线外四周500mm位置连续设置,相应区域内底板混凝土同塔吊基础同时浇筑(底板钢筋同时留置),表面凿毛、清理。参考做法示例:如下图7-3-1塔吊基础防水做法详图,或参附图4。

图7-3-1 塔吊基础防水做法详图
当地下室底板地基承载力无法满足塔吊基础承载力时,塔吊基础深度大于地下室深度,塔吊基础位于地下室底板以下(塔吊基础位于地下室范围内)时,为保证地下室底板防水的整体性,基础底部防水做法与地下室相同。地下室底板施工缝处安装环形止水钢板,钢筋预留,待塔吊拆除后在进行该处地下室底板混凝土浇筑。具体参考做法详见下图:7-3-2塔吊基础布置

图7-3-2 塔吊基础布置图(基础位于地下室底板以下)
塔吊基础位于地下室范围以外时可以考虑不做防水。为防止塔吊基础积水可设置挡水墙及集水坑抽排。
7.4钢筋施工
防水施工经验收合格后方可进行钢筋安装施工。
钢筋绑扎:测量放线→放出钢筋位置线→绑扎下层双向钢筋→预埋固定支腿→绑扎上双向钢筋和拉筋。
基础承台钢筋绑扎施工时,首先须放出的钢筋位置线,之后按钢筋位置线进行排筋。承台底混凝土保护层用砂浆垫块,垫块厚度等于保护层厚度50mm,间距按508mm×508mm的要求进行设置;承台侧用塑料垫块进行控制保护层厚度。承台底筋和面筋之间设置“几”字型钢筋马镫,钢筋HRB400级直径25,间距890mm×890mm。
承台侧边底板施工缝板中安装一圈3mm厚300mm宽钢板止水带(具体位置见附图7-3-1中施工缝的位置),并在钢板止水带上下部设置预留插筋,下部预留插筋须在模板侧边定位钻孔插筋,上部插筋穿过快易收口网。
底板顶面钢筋锚进承台40d,底板底面钢筋锚进承台laE,预留插筋与底板板筋搭接区域按底板结构设计搭接长度。
当搭接长度达不到设计要求时,须采用电弧焊连接。采用搭接或帮条电弧焊时,宜采用双面焊,焊接长度不应小于5d,当不能进行双面焊接时,方可采用单面焊,焊接长度不应小于10d。钢筋焊接应符合《钢筋焊接及验收规范》JGJ18-2012的要求。
7.5塔吊支座的埋设
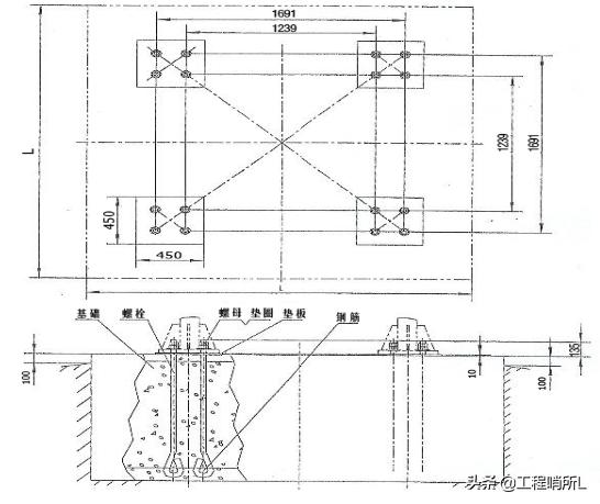
本工程塔吊均采用预埋螺栓固定式塔机基础。钢筋绑扎前,厂家应及时提供预埋螺栓,预埋螺栓必须保证质量合格。地脚螺栓底端采用φ25的钢钢筋相互连接,钢筋绑扎完毕后及时预埋地脚螺栓,将螺栓与承台钢筋焊接在一起。准备一台经纬仪、一台水平仪,支脚就位后用经纬仪从两个方向测量垂直度,垂直度误差应小于3mm,4个角的水平误差为1mm。浇完混凝土后初凝前再测量一次。如超过标准应立即调整,应有测量记录。
四根地脚螺栓相对位置必须准确,组装后必须保证地脚螺栓孔的对角线误差不大于2mm,确保固定基节的安装。浇筑混凝土时,振动棒不得接触预埋螺栓,垫板下混凝土应振捣密实,混凝土填充率>95%,四垫板上平面保证水平,垫板允许嵌入砼内5~6mm。允许在固定基节与垫板之间加垫片,垫片面积必须大于垫板面积的90%,且每个支腿下面最多只能加两块垫片,确保固定基节的安装后的水平度小于1/750,其中心线与水平面垂直度误差为1.5/1000。
钢筋绑扎施工时应尽量避免碰撞固定支腿和固定框,以免固定支腿偏位,而且对于固定支腿部位的钢筋既不能切断,也不能减少。参考做法详见图7-5-1地脚螺栓连接图如下:

图7-5-1塔吊预埋件详图
7.6混凝土浇筑
(1)在预埋固定脚的垂直度及平面位置检查及钢筋、模板、支撑施工符合要求后,方能进行混凝土浇筑。塔吊基础与地下室底板交接部位需按照相关规范要求留设施工缝。
(2)塔吊基础混凝土采用预制滑槽进行浇筑。
(3)混凝土浇筑时,密切注意观察钢筋、基节和固定脚有无走动情况,当发现有位移时,必须立即停止浇筑并及时调整,完全处理后再继续浇筑。
(4)混凝土浇筑时,振动棒不得与预埋固定脚及支撑铁架相碰撞,以免引起固定脚及支撑铁架位移或发生垂直度偏差。
(5)混凝土振捣要做到“快插慢拔”,混凝土浇筑振捣要密实,振捣完毕后先用刮杠自塔身向四边进行找坡,然后再用木抹子找坡压实,在混凝土达到初凝前,进行二次压实,用木抹子拍打混凝土表面直至泛浆,用力搓压平整。
(6)严格控制混凝土的出罐温度和浇筑温度,在混凝土搅拌前,由搅拌站控制混凝土原材料入罐前温度,采用覆盖混凝土原材料后浇水降低砂石表面温度,或设置遮阳棚装置避免日光直晒,冷水搅拌等措施降低混凝土搅拌物的温度。混凝土入模前加强模板内的通风条件。
(7)合理安排施工顺序,控制混凝土在浇筑过程中均匀浇筑,避免混凝土拌合物堆积高差过大。
(8)加强测温和温度监测与管理,随时控制混凝土内的温度变化,内部温度与表面温度之差不超过25℃、表面温度与环境温度之差均不超过20℃,并根据所测温差,及时调整保温及养护措施。
(9)塔吊基础混凝土留设3组试块,1组为14d同条件养护试块,1组28d标准养护试块,1组结构实体同条件养护试块。
(10)根据塔式起重机混凝土基础工程技术规程(JGJ/T187-2009)可知,安装塔吊时,塔吊基础混凝土应达到80%以上设计强度,塔吊运行使用时,基础混凝土应达到100%设计强度。本工程塔吊基础混凝土强度等级为CXX,则塔吊安装前同条件混凝土试块强度必须大于等于XX MPa,塔吊运行使用前同条件混凝土试块强度必须大于等于XXMPa。
7.7混凝土的养护
7.7.1塔吊基础混凝土施工完成后须加强混凝土养护(一般为10~15天)。混凝土的养护采用一层薄膜和一层50mm厚海绵或保温毯。如在养护期内出现基础中心和表面温差接近和超过25℃,表面和大气温度接近和超过20℃,则要立即采取增加一层15mm厚保温毯的保温措施,切不可直接在混凝土表面直接浇水。根据《混凝土结构工程施工质量验收规范》(GB50204-2015)相关内容要求,混凝土预留试块养护时间不得少于14天。在混凝土浇筑完毕12小时内,对混凝土加以覆盖,并保湿养护。浇水次数应能保持混凝土处于湿润状态,混凝土养护用水应符合相对应规范标准。混凝土强度未达到1.2N/mm2前,不得在其上踩踏。当日平均气温低于5℃时,不得采用浇水养护。保证混凝土能在潮湿环境中达到预期强度要求。
7.7.2由于基础混凝土较厚,浇筑混凝土施工时,由于凝结过程中水泥散出大量水化热,因而形成内外温度差较大,易使混凝土产生裂缝,因此,必须采取措施降低水化热,结合实际具体措施如下:根据与搅拌站协商,采用以下方法,降低部分水泥水化热:充分利用混凝土的后期强度,减少每立方米混凝土中水泥用量。在混凝土中掺膨胀外加剂(8%SY-G)及每立方米掺1.1kg聚丙烯纤维,增强混凝土的抗裂性。使用粗骨料,尽量选用粒径较大,级配良好的粗骨料;掺加粉煤灰等掺合料、或掺加相应的缓凝型减水剂、改善和易性、降低水灰比,以达到减少水泥用量、降低水化热的目的。在混凝土浇筑后,板面采用覆盖薄膜和棉毡的养护方法,达到保温养护的目的。
混凝土浇筑完成后,在进行下道工序前由工长写出书面申请,经项目质检部门检查,项目总工签字后方可进行下道工序。
7.8沉降观测
塔吊基础施工后、塔吊安装前在基础四角内偏200mm处用红色油漆标出四个红十字,为塔吊基础沉降观测点。
塔吊在安装前进行先进行第一次观测,并将观测结果做好记录;塔吊安装后进行第二次观测,以后每两周观测一次,顶升后和大风、大雨后加测一次;塔吊每季度增加一次变形观测;塔吊附近支护体系每月增加一次变形观测和沉降观测。
沉降观测注意事项:为保证观测成果的正确性,如实反映出建筑物观测情况,确保工程施工、使用安全应做到五固定:
(1)固定人员观测和整理成果
(2)固定使用水准仪及水准塔尺
(3)使用固定的水准点
(4)观测路线固定
(5)固定的外界条件。
观测过程发现沉降不均匀或局部数据过大,立即上报技术部,经过核实处理、确保安全后塔吊方可继续作业。
8、其他相关保障措施
8.1塔吊基础排水措施
塔吊基础的排水措施应根据现场塔吊的具体位置而定,当塔吊基础位于地下室范围外,可采取集水坑抽排,也可采取挡水墙,应采取措施保证基础不积水。
示例:
塔吊基础混凝土浇筑前,应预先设置双排双向C14@200的竖向插筋,并与基础主筋绑扎牢靠,以便于后期钢筋混凝土挡墙的施工。钢筋混凝土挡墙沿塔吊基础外围(缩进800)布置,墙厚250,砖砌挡墙完成面标高较自然面标高高20cm。塔吊基础表面不得积水,表面应用1:3水泥砂浆抹面按0.5%找坡(在基础底座安装完成以后进行收光找平),便于排水。塔吊基础挡墙内设钢管爬梯,上部使用钢管模板支架进行全部封闭,模板上部满铺一层彩料布,防止雨水进入。基础内配备功率为3KW,扬程24m的潜水泵,设专人经常查看,在地下水及雨水渗入较多时将其坑内水排出。具体细部做法详进入见下图8-1-1:

图8-1-1 塔吊基础排水示意图
8.2防雷接地措施
8.2.1塔吊防雷接地采用两组接地体,接地体采用50mm×50mm×3300mm镀锌角钢,打入地面下土内深度2500mm(因镀锌角钢在底板垫层以下,底板防水可在垫层上直接铺贴,角钢处无渗水隐患),顶端高于地面800mm。接地体之间用40mm×4mm的镀锌扁钢连接,形成环形。
8.2.2采用绝缘铜电缆(横截面积≥16mm2),将塔吊专用接地装置连接接地体,接地电阻≤4Ω。接地体距离塔吊基础不小于500mm。参考做法详见下图8-2-1

图8-2-1防雷接地做法详图
8.3塔吊基础与地下室筏板、顶板施工缝处理措施
塔吊基础位于地下室内部,且塔吊基础先于地下室底板施工,若塔吊基础地下室承台相交,则相交承台与塔吊基础整体浇筑,而后施工地下室底板。
塔吊基础顶面与地下室底板顶面平齐。由于塔吊基础先于地下室底板施工,故在塔吊基础上预留地下室钢筋,预留钢筋为地下室底板配筋,且预留钢筋按25%的接头率在相邻底板板跨的1/3留置甩茬;若塔吊基础与地下室承台相交,施工缝位置应按照承台设置情况外扩。以20#楼塔吊基础为例,施工缝的位置选择应包括两个完整承台(CT1),且向外扩展15cm埋设止水钢板。承台厚度大于塔吊基础厚度时,塔吊基础加深与承台厚度同高。地下室底板钢筋深入至塔吊基础内部的长度按照LaE留置,当承台钢筋、柱钢筋与塔吊基础钢筋发生冲突时,保证承台钢筋和柱钢筋位置准确,塔吊基础钢筋位置可适当调整、弯折或绕过。基础梁钢筋与塔吊基础钢筋发生冲突时,保证基础梁钢筋位置,塔吊基础钢筋位置可适当调整、弯折或绕过。
据上所述,塔吊基础范围内无承台时,施工缝留置在塔吊基础外侧15cm处;塔吊基础范围内与承台相接时,施工缝平移至承台最外侧+15cm处。施工缝留置参考做法如下图8-3-1所示。
塔吊基础四周埋设止水钢板,止水钢板规格为3000×300×3,防止后期渗水。

8-3-1 塔吊基础甩筋、施工缝留置平面图
(1)预留洞大小的留设及防水、防护措施
本工程塔身截面为2000mm×2000mm,每边加500mm工作面及止水钢板预留空间,所以塔身穿过地下室各层楼板预留3000mm×3000mm;板预留孔洞四周拉通设置3mm厚300mm宽止水钢板,并砌筑200mm高的挡水坎;地下室顶板防护措施采用全封闭式的防爬棚,负二、负三层采用1.2m高定型化防护栏杆搭设。
(2)预留孔洞钢筋处理
梁、板筋错开预留,预留钢筋在孔洞边缘范围内向上或向下弯起以避开塔吊标准节,在预留孔洞处有800mm×800mm框梁穿过,梁钢筋需预留足够的长度,待塔吊拆除后,采用焊接接头连接,,预留洞口每侧附加2¢16钢筋,通长设置;待塔吊拆除后,将弯起的预留钢筋调整好,回弯钢筋时,要做到钢筋周围的混凝土不受松动及损坏,并绑扎好箍筋。
(3)预留孔洞支撑措施
预留孔洞封闭前,塔吊穿楼板所在跨的梁、板模板不得拆除(并外延伸2m),同时后浇带跨内不得施加任何施工荷载,以保证结构安全(预留孔洞图及支撑范围图如下)。

8-3-1 4#塔吊穿地下室楼板回顶支撑示意图

8-3-2塔吊基础穿楼板做法详图
(4)预留孔洞混凝土浇筑
浇筑砼前,先清除垃圾、水泥薄膜、表面上松动的砂石和软弱砼层,同时还应加以凿毛,用水冲洗干净、充分湿润,并清除残留在混凝土表面的积水;施工缝处先刷一道水泥原浆,以提高交界处粘合力;砼采用比原砼强度高一级的微膨胀砼(抗渗等级P6)。
8.4雨季冬季施工措施
8.4.1雨季施工
塔吊桩基施工应尽量避开雨天施工,如果必须进行施工时,必须采取有效的防雷措施。在保证人员、机械安全的条件下方可进行桩基作业。塔吊基础混凝土时尽可能安排在晴好天气进行浇筑,雨天进行浇筑时,必须有可靠的防雨措施,方可进行浇筑混凝土。
雨天浇筑混凝土时,必须做好操作面的安全防护工作,保证安全施工;混凝土搅拌车、塔吊基础部位必须采取防水措施。浇筑完成后,及时用塑料薄膜进行防护。
塔吊基础砼浇筑过程中突遇降雨时,应立即将浇筑完的混凝土覆盖起来,防止雨水直接冲刷,合理留设施工缝后停止施工。
加强砼的质量控制,雨季施工要随时测定混凝土塌落度(每个台班不少于两次。)
雨施期间也是高温季节,砼浇筑成形后要加强浇水养护及温湿控制,防止出现应力裂缝,加强对混凝土的养护,并派专人负责。
混凝土泵车处露天位置应加防水盖,防止雨水进入混凝土泵车内。
如果浇筑的混凝土在终凝前受到雨水冲刷或浸泡,使其表面遭到破坏,应将这部分混凝土及时砸至密实,再进行修补处理。
砼浇筑遇降雨时,应要求搅拌站适当减少水的掺量,降低砼坍落度。
8.4.2冬季施工
塔吊基础施工正处在冬季,施工主要以预防为主,采用防冻措施及加强排水手段,确保冬期正常的施工生产,不受季节性气候的影响。
冬期施工总的原则是“做好防冻、排水、挡水、防水工作”,
1)及时掌握天气预报,尽量避免在下雨雪时浇筑混凝土塔吊基础。
2)提前做好预防措施,准备好纤维毯、水泵等材料。
3)塔吊基础开挖时,在基础附近一定距离预留集水井,沿塔吊基础四周设置排水明沟,塔吊基础周围土面向排水沟找坡并布设水泵,出现明水时及时抽取。
9、质量保证
9.1施工过程质量控制
9.1.1塔吊轴线位置及标高尺寸自检后通知质量部门进行检查验收;
9.1.2施工期间技术人员应加强中间过程质量检查验收,并进行现场技术指导,发现问题及时做好整改;
9.1.3钢筋现场加工完毕后应做好标记,运输时不得损坏标记,并按要求分类堆放以防混用,避免锈蚀和油污;
9.1.4钢筋绑扎时,钢筋交叉点全部绑扎,采用正反扣绑扎,梅花形摆放混凝土垫块;
为保护钢筋,模板尺寸位置正确,不得踩踏钢筋,
9.1.5混凝土运输、浇筑及间歇的时间不得超过混凝土初凝技术要求时间。
9.1.6混凝土浇筑后必须按方案及时养护,施工期间必须有木工、钢筋工护膜和护筋;
混凝土振捣密实,无漏振、涨模、露筋等现象。
9.1.7混凝土拆模时强度必须达到其表面及棱角不因拆模而破坏时方可进行模板拆除,拆除时严禁大面积拉倒,严禁采用钢钎进行硬性拆模;
9.1.8混凝土必须符合设计及施工要求,所用的水泥、水、骨料、外加剂等必须符合施工规范和有关标准的规定。
9.2质量控制措施
9.2.1塔吊基础节预埋采用焊制马镫支架进行定位加固,混凝土浇筑过程中随时复核塔吊基础节的水平位置及标高尺寸,确保预埋位置准确。
9.2.2严禁在混凝土内任意加水,严格控制水灰比,水灰比将影响补偿收缩混凝土的膨率,直接影响补偿收缩及减少收综裂缝的效果。
9.2.3因塔吊基础结构截面较大,水泥的用量较多,水泥水化所释放的水化热会产生较大的温度变化和收缩作用,进而导致基础混凝土产生裂缝,为防止裂缝出现,可加强施工中的温度控制,在混凝土浇筑后做好混凝土的保温保湿养护,缓缓降温,一面发生极度的温度梯度发生。
9.2.4混凝土浇筑选用分层浇筑,上下层混凝土浇筑时间控制在混凝土初凝前,必须连续浇筑振捣,严禁出现垂直施工缝,防止漏振。
9.2.5采用二次投料法,二次振捣法,浇筑后及时排除表面积水,加强早起养护,提高混凝土早期或相应龄期的抗拉强度和弹性模量。
9.3塔吊基础检查验收
9.3.1塔吊基础施工由项目部严格按照生产厂家提供的说明书要求完成。
9.3.2塔吊基础承载力必须满足该塔吊生产厂家说明书提供地耐力要求。
9.3.3塔吊基础做好防雷接地装置(不得大于4欧姆,重复接地电阻不得大于10欧姆)
9.3.4项目部在制作塔吊砼基础时,必须根据塔吊生产厂提供的塔吊基础配筋图制作并绑扎塔吊基础钢筋,必须做好控制记录和质量验收。
9.3.5确保固定底脚四个角水平度在1/1000以内;当砼强度达到80%以上,并取得项目技术部、安全、质检部门验收后方可安装。
9.3.6塔吊基础尺寸允许偏差和检验方法如下表所示:
|
项 目 |
允许偏差(mm) |
检验方法 |
|
|
标高 |
±20 |
水准仪或拉线、钢尺检查 |
|
|
平面外形尺寸(长度、宽度、高度) |
±20 |
钢尺检查 |
|
|
表面平整度 |
10、L/1000 |
水准仪或拉线、钢尺检查 |
|
|
洞穴尺寸 |
±20 |
钢尺检查 |
|
|
预埋支腿 |
标高(顶部) |
±2 |
水准仪或拉线、钢尺检查 |
|
中心距 |
±2 |
钢尺检查 |
|
注:表中L为矩形或十字形基础的长边。
在塔吊进场安装前,项目部应提供以下有关塔吊基础资料:
(1)砼基础实验强度报告。(要求达到80%以上);
(2)砼基础隐蔽工程验收资料;(钢筋隐蔽验收单等);
(3)基础制作技术方案(几何尺寸、制作工艺、施工图、变更计算书等);
(4)预埋件水平度测量报告;
(5)基础相关验收表格(国标);
项目部技术、安全、质保部门及监理单位相关负责人在塔吊安装前进行塔吊基础验收合格,并在验收表上签字认定后,方可进行安装作业。
10、安全注意事项及应急救援预案
10.1安全注意事项
1)塔吊基坑开挖后,四周应设护栏,并挂好警示标识牌;
2)各类操作人员应进行职业健康安全教育培训,并培训合格后方可上岗操作,加强对作业人员的环保意识教育,运输、装卸、加工应防止不必要的噪声产生,最大限度减少施工噪声污染;
3)各工种间应密切配合,施工时注意周边其他人员的状况,严禁任何工种间的上下交叉作业,防止坠物伤人。施工前,组织文明施工知识培训,制定文明施工细则,使参与施工的职工遵纪守法,举止文明。
4)对生产生活设施、道路、管线、电力线路、临时停车场等进行布置和动态管理。加强施工机械、材料、设备的管理和使用,做到场地整齐有序,文明施工。
5)在现场和临时设施内设置足够的卫生设施,定期清扫处理。生活生产垃圾按环保法规进行处理。
6)场地规划要保证运输道路的畅通,排水有组织。所有车辆进入施工现场后禁止鸣笛。夜间施工照明只照射现场施工区,不得对准周边建筑。
7)施工前,组织文明施工知识培训,制定文明施工细则,使参与施工的职工遵纪守法,举止文明。
8)浇筑混凝土的操作工人工作期间,必须佩带安全帽。
9)振捣作业人员应带好绝缘手套,工作时两人操作,一人持棒,一人查看电机,随时挪电机,严禁拖拉电机,防止电线破皮漏电。
10)电源箱内要有漏电保护器,电机外壳做好接零保护,随机用的电缆线不得捆在架管或钢筋上,防止破损漏电。
11)现场施工完成后应及时清理,保持场容场貌整齐、干净。
12)环境保护措施
加强对作业人员的环保意识教育,钢筋运输、装卸、加工应防止不必要的噪音产生,最大限度减少施工噪音污染;施工车辆进出场须通过洗车池洗车。
对施工垃圾包括短废钢筋、废砖块等,应按规定集中收集、存放,防止造成环境破坏。
10.2安全应急救援预案
为提高整个项目组对事故的整体应急能力,确保意外发生的时候能有序的应急指挥,为有效、及时的抢救伤员,防止事故的扩大,减少经济损失,保护生态环境和资源,把事故降低到最小程度,制定本预案。
10.2.1应急领导小组及其职责
组长:项目经理、项目书记
副组长:总工程师、安全总监、生产经理
成员:主要管理人员。
(1) 领导各单位应急小组的培训和演习工作,提高应变能力。
(2) 当发生突发事故时,负责救险的人员、器材、车辆、通信和组织指挥协调。
(3) 负责准备所需要的应急物资和应急设备。
(4) 及时到达现场进行指挥,控制事故的扩大,并迅速向上级报告。
10.2.2事故报告流程
10.2.3制定应急措施
针对塔吊基础施工和模板、钢筋、混凝土施工过程中易出现的问题,分析事件特点及成因,编制应急措施,提出处理办法。
10.2.4应急响应
一般事故的应急响应
1)当事故或紧急情况发生后,当事人立即向项目领导及项目安全部报告,并向公司安全部及公司领导汇报,采取应急措施,防止事态扩大。
2)项目经理组织应急成员对事故进行处理,并在24 小时内尽快向生产安全管理部门部门报告。
重大事故的应急响应
1)重大生产安全事故发生后,当事人或发现人,立即向项目领导报告,同时采取应急措施,防止事态扩大。
2)项目经理部组织应急小组人员对事故按应急措施进行处理,并立即报告分公司主管经理和生产安全管理部门。生产安全管理部门通知应急领导小组相关成员立即到现场协助调查。
报警
紧急事故发生时,发现人应立即报警:
1)向内部报警,简述:出事地点、事态状况、报警人姓名。
2)向外部报警,详细准确报告:出事地点、单位、电话、事态状况及报警人姓名、单位、地址、电话。发生火灾时还要派人到主要路口迎接消防车。
上报
紧急事故处理后,项目经理应在24 小时内填写《应急准备和响应报告书》,一式两份,自留一份,上报公司安全部一份。
应急路线
示例:
距离工地最近的大型医院 武汉市汉阳医院(武汉科技大学附属汉阳医院,三级乙等综合性非营利性医院),位于武汉市汉阳区墨水湖路53号,开车行驶最短距离4.1公里,行驶路线:工地大门→十里铺→七里庙→五里墩→五里新村天桥(右转)→墨水湖路(行驶320米)→目的地 汉阳医院-急诊综合楼(公交车站:汉阳大道五里新村站;附近标志性建筑:艳阳天大酒店、中国石化)。具体路线如下图10-2-1:
图10-2-1 工地附近救援医院交通路线图(武汉市汉阳医院)
10.2.5具体的生产安全事故及环境紧急情况的应急准备与响应措施
检修电器、使用电动机械、工具等发生的触电事故的应急措施
1)有人触电时,抢救者首先要立刻断开近处电源(拉闸、拔插头),如触电距开关太远,用电工绝缘钳或干燥木柄铁锹、斧子等切断电线断开电源,或用绝缘物如木板、木棍等不导电材料拉开触电者或者挑开电线,使之脱离电源,切忌直接用手或金属材料及潮湿物件直接去拉电线和触电的人,以防止解救的人再次触电。
2)触电人脱离电源后,如果触电人神志清醒,但有些心慌、四肢麻木、全身无力;或者触电人在触电过程中曾一度昏迷,但已清醒过来,应使触电7人安静休息,不要走动,严密观察,必要时送医院诊治。
3)触电人已失去知觉,但心脏还在跳动,还有呼吸,应使触电人在空气清新的地方舒适、安静地平躺,解开妨碍呼吸的衣扣、腰带,若天气寒冷要注意保持体温,并迅速请医生(或打120)到现场诊治。
4)如果触电人已失去知觉、呼吸停止,但心脏还在跳动,尽快把他仰面放平进行人工呼吸。
5)如果触电人呼吸和心脏跳动完全停止,应立即进行人工呼吸和心脏胸外按压急救。
机械伤害事故的应急措施
1)发生断手(足)、断指(趾)的严重情况时,现场要对伤口包扎止血、止痛、进行半握拳状的功能固定。将断手(足)、断指(趾)用消毒和清洁的敷料包好,切忌将断指(趾)浸入酒精等消毒液中,以防细胞变质。然后将包好的断手(足)、断指(趾)放在无泄露的塑料袋内,扎紧袋口,在袋周围放些冰块,或用冰棍代替(切忌将断手(足)、断指(趾)直接放入冰水中浸泡),速随伤者送医院抢救。
2)发生头皮撕裂伤时,必须及时对受伤者进行抢救,采取止痛及其他对症措施;用生理盐水冲洗有伤部位涂红汞后用消毒大纱布块、消毒棉花紧紧包扎,压迫止血;同时打120 或者送医院进治疗。
坍塌事故的应急措施
发生坍塌事故后,应立即报告分公司和公司主管领导和生产安全部。因塌方造成人身事故后,应同时采取两个方面的措施,一方面立即扒挖,抢救伤员并密切注意伤员情况,防止二次受伤;另一方面对伤员上部的模板、构件、脚手架采取临时支撑措施,防止因二次坍塌伤及抢救者或加重事故后果。排险和抢救应由有经验的人指挥进行。对危害大的复杂坍塌,应由生产安全部门及有关技术部门共同商定处理措施。
11、文明施工
1)各种材料定点存放,摆放整齐,有防雪、防雨、防潮措施。
2)机械设备清洁。
3)进出现场车辆离开现场前必须将车轮及车身上的泥浆清理干净,方可离开现场。
12、塔吊基础计算书
13、附图
附图1:塔吊总平面布置图(安顺学院项目)
