前言:我们常说混合气浓稀,其实就是空气与燃油比例达不到理想的空燃比。
油多空气少就叫混合气过浓。油少空气多久叫混合气过稀。
空燃比:空气与燃油最理想比例14.7:1,这样发动机工作燃烧效率最高。

这只是理想值,但实际是达不到的。所以发动机在设计时就会有各种各样的传感器来监测反馈,让发动机工作更接近理想的空燃比值。如果这些传感器失效,那么发动机就会偏离,造成混合气过浓过稀。

混合气过浓症状:发动机启动困难,加速不敏感,排气管冒黑烟并伴有“突、突”声响。发动机熄火后,从节气门轴处有汽油向外渗漏,且发动机动力不足,油耗增加。
混合器过稀症状:加速无力,启动困难,严重时起步容易熄火,换挡有顿挫感,怠速抖动。
小结:混合气无论是浓与稀,都具有共同的特点,车子加速无力,油耗增加,怠速抖动。
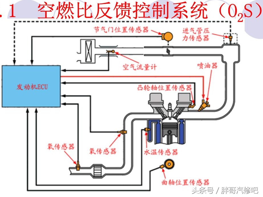
发动机调节原理,以怠速抖动举例

怠速时节气门处于完全关闭状态,进气从节气门旁通气道由怠速电机控制。进气压力传感器、空气流量计、水温传感器、曲轴位置传感器、氧传感器负责反馈信号给ECU电脑,ECU再精确控制。
如出现混合过浓,ECU会认为发动机处于负荷状态,根据空气流量计、曲轴信号传感器增大喷油量,实际发动机是怠速状态。当ECU收到氧传感器信号过浓时,又减少喷油量。命令怠速电机增大进气量,此时又会出现混合气过稀,使转速下降。氧传感器此时又反馈混合气过稀,再增大喷油量,此时怠速电机减少进气量,使转速上升。如此来来回回,反反复复,转速一会高一会低,估计ECU电脑都快神经病了。简单理解怠速低就增大喷油量,怠速高就减少喷油量,这时怠速就抖起来了。
胖哥估计有些车主朋友看的是一头雾水,还是没看明白。没关系,咱有汽车电脑诊仪,只要知道是混合气过浓还是过稀,剩下就交个胖哥给你支招排查。
混合气过浓怎么检查?


看了这张图片,估计小伙伴们要骂街了,这么多怎么检查,胖哥是坑我们,明摆着让修理搞创收。
大家不要激动,稳住啊。这些只是可能造成原因,只要某一个环节工作不良,混合气就会发生变化。
胖哥总结经验
-
先检查进气系统,因为比较容易检查。
-
混合气过稀,多是燃油泵压力多低,喷油嘴堵了。(喷油量不够,自然空气就多了)
-
混合气过浓,燃油压力调节卡死。
-
氧传感器感器重点检查。空燃比氧传感器可以在所有废气中(从浓到稀)测量氧气含量。
备注:检测时一定要使发动机水温正常后再排查。
总结:混合气检查起来,比较麻烦。需要车主朋友找专业的维修人员。一片文章是说不清楚的。需要大家耐心认真检查。
这些都比较简单,先拆下喷一喷清洗干净就行。

进气压力传感器

氧传感器

节气门位置传感器
这里面没啥东西,就是滑动变阻器。拆下来可用酒精擦擦。坏了就更换。
这次只是理论知识,有机会胖哥给咱找辆故障车,给大伙详细解读。
欢迎大家咨询车辆维修保养,二手车问题,胖哥会在第一时间回复大家。喜欢的可以点关注。