一、前言
小米手环一代出来后就一直佩带,对于我来说最方便的莫过于计步和信息提醒。后来也有幸众测使用过了华为的手环B3,是一个有创意的蓝牙耳机,总体评价还不错,但待机时间太短,运动功能一般,最后给了老婆。
平常自己运动(主要是跑步和游泳、爬山)使用SUNNTO AMBIT2和R3,各带心率带和心率手环,心目中理想的智能佩带产品,小巧但功能强大、集成度高,能包括GPS、心率测量、信息通知,不管日常使用或运动状态,均能胜任,看到S1众测的时候,对这款产品很是惊喜,满足了我大部分的需求,感谢大妈厚爱,第一时间拿到,通过十多天的佩带测试,虽不完美,但非常满意。
二、开箱和细节
华为佩带产品的包装都很有特点,透明的包装盒,很能突出里面的产品,让人迫不及待的想打开。荣耀7也是本次测试的手机。



封条一撕,打开包装盒,有充电线,充电底座,快速指南和安全信息(全英文???),有可能是出口版的。


拿到手的第一感觉就是太轻了,重量仅32g,拆开称了下其中表盘19g,表带13g.

和自己的AMBIT2相比,小巧了许多,精致纤薄。

可能因为太轻,上手感觉一般,特别是表带,有种塑料感,但是佩戴的舒适性很不错。

查询了下,S1也在国外发行,叫做FIT。

表盘是第三代大猩猩玻璃,很耐磨耐划,但容易粘指纹。
显示屏采用的是电子墨水屏(Memory LCD Touchscreen)仅显示黑白色。

背后为光学心率计和充电接口,铝合金的一体式表体。

充电座是独立的,自带磁性,能轻松和表盘贴合起来。


充电座上有唯一的重启键。

三、使用测试
(一)开机及配对
手表接上充电线后,自动开机进行充电。

手机可以按提示扫描安装“华为穿戴APP”

手机上按提示添加设备:


马上收到提示,直接升级进入:

虽然说是黑白屏,但是显示效果还是不错的,

仔细看,可以看见正面上方的光传感器,在黑暗的环境下,屏幕背光会自动打开:
此外,看宣传资料,S1除了正面的环境光传感器和背面的心率传感器外,配备了3轴加速度传感器、佩戴传感器更集成了6轴(加速度 + 陀螺仪)传感器,可让运动数据监测更为精准。

在黑暗的环境下,也能清晰的看清楚。

(二)操作
触摸屏操作较简单,仅三种方式:
点击确认:

向上向下滑查看快捷菜单:

向右滑退回上级菜单或返回主菜单:

其次还可以翻腕亮屏,并且翻腕上下浏览。
在实际使用过程中,触摸屏使用感觉还算好,有时略灵敏,然后会显示误操作的提示。
但翻腕就过于灵敏了,亮屏功能挺好的,但常常亮屏后,如果手继续在转动,就会造成菜单快速上下翻转,并很容易因触碰确认造成误操作。
(三)菜单介绍
菜单如下,一级菜单为最左边一排,通过上下滑动或持续翻腕进行选择,点击后进入下级菜单再进行浏览选择:
主菜单为时间表盘,在二级菜单向右滑动一次回到一级菜单,再向右滑动一次即可返回时间表盘。

(四)时间表盘
通过更多里-更换表盘,可以设置自己喜欢的表盘,共六个:

(五)信息提醒
在使用华为手环B3的时候,还是华为穿戴APP 1.0的版本,没有任何信息提醒,当时觉得有些弱,后面升级就都可以了,微信、短信、邮件等,新的S1也都实现了这些功能:
电话:
电话来电可以显示联系人,上滑拒接,没有直接接听功能哈。
未接后,也会在屏幕显示来电人的姓名和来电时间。

信息提醒:
在APP里可设置需要提醒的程序:

滑动进入信息提醒菜单,可以显示有多少条未读提醒,点击进入,可以看到是微信,还是短消息等,点击进入,可以看到全文,当然也可以全部一起清空删除,很方便的功能。

(六)支付宝
进入支付宝菜单后,按提示,用手机支付宝APP,扫描手表二维码,就能完成绑定。

相当于代替手机端支付宝软件上的“付款”,在手表上显示支付二维码和条码:
进行了三次测试,手表上选择进入支付宝菜单后,背光自动全亮,第一次成功支付,第二次在家乐福,不知道是不是没扫描对。。。应该扫条码扫成了二维码,失败,看后面人多,还是拿手机出来付了款。
不甘心,第三次再去超市实验,一次就刷成功。

对于安全性上,也没问题,可以选择支付校验,手表和手机连接时,才能成功支付。解绑也很方便,总体是个很赞的一个功能。营业员都很新奇,说这样也行啊,装B成功。
(七)心率测量
上下滑动选择进入心率菜单,如果不进行操作,就会进入到心率自动测量,显示当前实时的心率。
点击进入,还可以看到近四小时的心率数据,当更多菜单内开启了“自动测量”功能时,就能每10分钟一次进行测量,当然开启后,也会更耗电一些。

在APP里,也能看到一天的心率数据,对于心率测量的准确性,我会在运动测试里进行对比:

(八)步数、睡眠时间
进入步数,可以显示今天走了多少公里,还有昨天的睡眠情况,APP可以看更详细的数据

使用小米手环同时佩带一天对比:
睡眠上,S1的更精准

步数上,差距不大:

同时,还有一些有意思的提示,比如走了一万步,久座一小时提醒等。
(九)训练计划
训练计划的设定需要在APP里完成:
有5公里、10公里,半马,全马,计划的制定非常的灵活,完成同步后,手表上就可以显示计划了:


(十)运动测试
S1并不带GPS,在APP上,选择跑步、走路和自行车,可以开启手机GPS和手表心率监测进行运动记录,在结束保存后,可以在运动历史内查看:

A、爬山测试
每周末习惯了去爬山,采用S1(跑步模式)+SUNNTO AMBIT2进行对比:
上山的时候由于树林过于茂密,AMBIT2屡屡丢失GPS信号。。。,距离就不对比了,看下心率:
S1:平均108,最高153
AMBIT2:平均136,最高173

下山的时候,GPS信号均不错:

再看下心率:
S1:平均120,最高154
AMBIT2:平均110,最高134

同一条路线,我再次进行了测试:S1选择跑步模式,未连接手机GPS,AMBIT2照旧:
S1通过步数计算的运动距离为2.58,AMBIT2开启了GPS为2.41,可见S1的算法不错,准确度高。

心率上平均较接近,但看曲线。。。我也是醉了,这里先挖个坑,S1的心率准确度到底如何?

B、跑步测试
自己有两套设备,原来有晒单,所以准备三套系统同时使用一起进行对比测试:

SUUNTO 颂拓 AMBIT3 RUN 运动手表 和 SCOSCHE Rhythm+心率带 开箱及...今年,逐渐爱上了跑步,加入了跑团,虽然现在仅仅是每周三次,每次5公里的水平,坚持下来,感觉身体状况明显提升,精力变好,脂肪肝也没了,逐步配置了张大妈上的标准装备:安德玛的...88660 ym1107
S1+手机 VS AMBIT2+心率带 VS AMBIT3 RUN+SCOSCHE Rhythm心率带

我跑了两组3公里跑,第一组终于悟出了S1心率的规律,第二组成功验证:
从总体数据上来看,三组测试距离基本相等,平均心率上S1为167,AMBIT2和RUN3都为171.

从心率曲线上来看:AMBIT2和3R高度一致性,两块表和心率带的准确性我原来也已经对比确认过。
三套系统,平均心率相近,最高心率也均为180,但曲线一对比,S1的较平缓,而AMBIT2和3R一开始急剧上升,在运动心率保持稳定的时候,三者经我多次对比,心率实时值均非常接近,相差在1-2之间。

带着心中的猜想,我在*坐静**时进行了一次10分钟的心率记录:
三者心率平均值和最高值均比较接近,但测量时间各不同,S1为每5秒一次,AMBIT2为每10秒,而3RUN为每1秒。

结果证实了我的结论:
1、AMBIT2和3R在心率测量上的准确性无需多说,华为S1在综合结果上和两者相近,相差不大。
2、在心率曲线上S1过缓,和AMBIT2和3R有一定差别,特别是一开始心率急剧上升的阶段,S1表现出明显的滞后性,主要因为我发现S1为每5秒进行一次测量或每5秒进行一次数据更新,而AMBIT2和3R为每1秒,近乎实时,所以这样的情况下对比,产生这样的差别。在我前面爬山时特别明显,因为心跳变化太快,时快时慢,而S1就反应相对慢了些。
3、在运动达到稳定阶段时,S1就表现出了较高的准确性。
综上测试对比,S1在心率测量上的表现可说不错,出乎意料,现在尚不知5秒每次的测量是硬件上的限制,还是软件上为了省电而进行的设置,但是,对于日常运动,S1的心率可用,具有准确性和参考性。
在运动模式下,手表还能显示此时心率位于什么区间,对于跑步控制心率,特别有用。

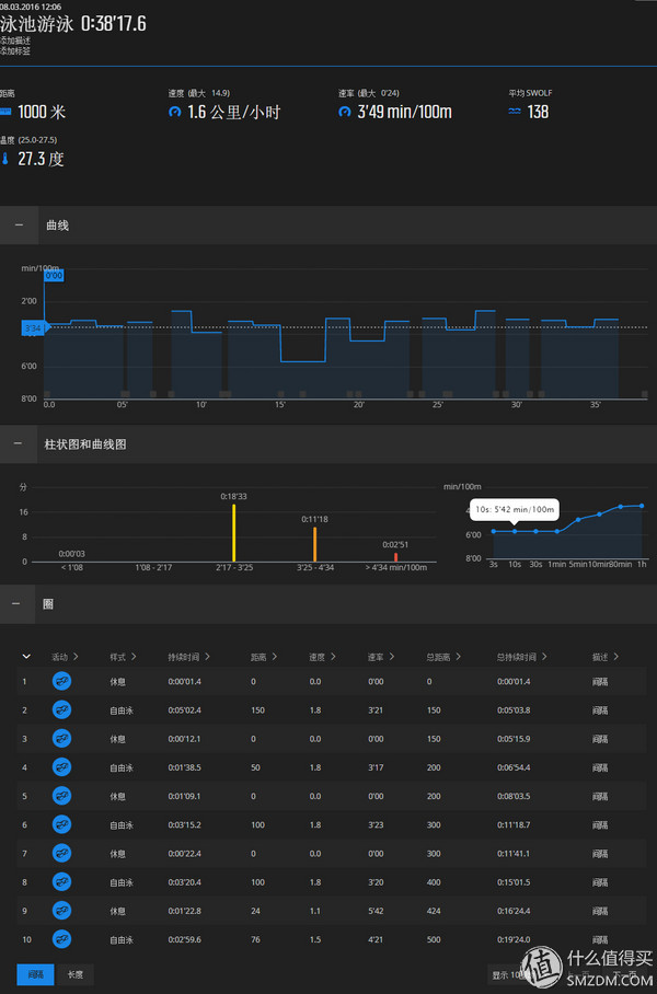
C、游泳测试
S1是50米的防水,而且可选游泳模式,兴冲冲的带着小米运动相机和潜水壳去了游泳池,在水下,触屏是没有用的,还很科学的设计了敲击两下开始游泳:





最后结束仅显示一个运动时间,而且该项运动并不同步到运动历史内。。。Are you kidding me?
看一下AMBIT2,可以学习泳姿,根据实际设定泳池距离,虽然有时距离上也会有误差,但好像还是专业了许多。。。

S1现在游泳上仅是个秒表,但我看论坛上介绍,后期会进行升级,会进一步完善。
D、心率广播
在更多菜单内,有一个心率广播选项,很不错的功能,在开启此项功能后,把华为穿戴APP关闭,打开蓝牙状态,就能在其他运动软件内找到手表,S1立马变成一个心率带:
试过悦跑圈完美支持,这样喜欢跑勋章的跑友就能手机+S1,多一项心率监测数据。


(十)充电及待机
使用十天有余,中度测试,充电两次,充电速度很快,一小时内充满。
待机时间也很不错,心率常开、中度信息提醒的状态能待机达五天以上,关闭心率待机时间能够更久。
四、结论和建议
优点:小巧、功能强大,一个各方面整合不错的产品,是适合日常佩带的运动型手表,运动步数、距离记录准确,心率测量可靠,完全能够满足*日我**常记步,信息提醒,心率监测的需要。
可能大家都会拿华米手表来进行对比,我也很关注过,华米的硬件可以说很强大,彩色屏、GPS、蓝牙听歌等,但高集成度也带来续航等问题,S1选择墨水屏,不带GPS,也是一种不错的择优方案。
缺点和建议:
翻转选择菜单过于灵敏,常常误操作,仅翻转亮屏就好,可以增加一个锁屏功能,能够实现背光亮度调整也不错。
在手表上增加查找手机功能,为何在原来B3手环上都实现了,新的S1却没了这功能了?
优化运动模式下心率监测的算法,更灵敏准确的反映运动状况。增加运动模式,对心率监测的频率可以自我设定。
完善游泳功能,水下心率监测也许不一定能实现,但如果能自动识别泳姿,可设定游道距离,自动纪录每个单边的游泳时间、休息时间等,相信会受到许多游泳爱好者的青睐。
还存在一个BUG,在测试期间,用两台手机分别连接,手表均不规律出现蓝牙断联的提示,但实际又马上连上(很不规律,但一直存在),偶尔造成信息通知等失灵,设置是OK的,环境也是OK的,也联系过售后和在华为论坛咨询,华为工程师给我来电,解释近期固件和APP均将进行升级,很多存在的问题都会得到解决,期待!
十多天使用下来,整体感觉不错,是个优秀的产品,推荐!