经历过前两天的“跨季式降温”,国内不少地区都迎来了初雪,气温骤降10℃以上。应对这波冷空气,想必安装有壁挂炉的家庭,已经开启了冬季模式。但在使用过程中,用户若发现壁挂炉采暖故障、房间不热怎么办?本文一一解答!

01
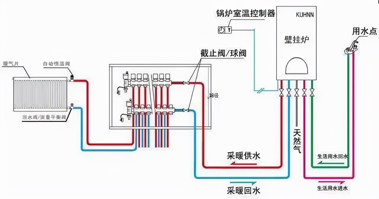
生活热水正常,但无法进入采暖状态
若用户在切换壁挂炉模式时,发现壁挂炉能够正常供应生活热水,但是无法进入采暖状态。主要原因及对应解决办法如下:
1) 分配器被关闭,显示管路缺水故障,此时打开分配器即可。
2) 采暖配管存在杂质、残留空气,阻碍采暖水循环。针对杂质,需要对采暖配管进行专业清洗;针对残留空气,需进行相应排气操作,具体可参考>>全面解析壁挂炉注水、补水、泄压、排空……水压问题再也不用愁!<<。

3) 回水过滤器有大量杂物导致堵塞,则需取下过滤器,清洗过后再装回原位。
4) 三通阀只能处于热水状态。处理该问题,需要考虑两种情况,如果热水水流量开关触点总在闭合状态,应更换热水流量开关;若是三通阀故障导致采暖模式与生活热水的切换出现问题,需要更换三通阀。
02
采暖末端散热器/地暖不热
散热器不热存在两种典型情况,一是采暖升温快,但散热器不热;二是采暖系统正常但有些散热器不热。若 壁挂炉很快达到设定的温度,但散热器不热 。原因及解决办法如下:
1) 采暖系统中有大量的空气未排尽或存在杂质堵塞,导致采暖水循环缓慢,水温急速上升。此时可将系统空气排尽,或清理采暖系统过滤器。
2) 许多分配器仅打开一点,水流缓慢。合理打开分配器便可解决。
3) 水泵出现问题。功率不够,需要再配备一台以加大循环力;档位调节不到位,要将档位调整至合适状态;叶轮损坏,需更换叶轮或直接更换水泵;电压异常,则需要更换控制器。
4) 若是因为旁通阀不复位,导致采暖水无法循环,复位旁通阀即可。
若 采暖系统正常但有些散热器不热 ,如有一、二个散热器不热或一、二组散热器不热,原因则主要是该组不热的散热器分水阀开度太小或内有空气。解决该问题,加大分配器开度或排除该组散热器内的空气即可。

地暖不热也存在两种情况: 局部不热或升温较慢 ,主要有以下几种原因——
1) 回路不均造成地暖部分不热。地暖有些回路管线较长,弯头过多会导致水力不平衡,部分回路不热。可以调节分集水器上的小阀门来平衡水力,达到各回路平衡。找专业人士优化系统或加装循环泵也能够解决此问题。
2) 管路系统中有气体,阻力较大,热水无法循环,壁挂炉无法一直燃烧,从而导致地暖不热。对此,可以从分集水器放气阀排气,直到放出热水为止。此外,管道内壁积垢堵塞也会造成地暖不热,定期1~2年找专业人士清理地暖管道能够有效预防。
3) 热水量不足,水压不够。地暖正常工作压力不能低于0.6MPa,若压力过低,则会造成地暖不热,需要对壁挂炉重新注水*压打**。

4) 地面材料导热性不好也是地暖升温较慢的原因之一,对此,用户在选择地面材料时可选用石料材质或复合木质地板。
03
采暖系统运行正常,但房间温度不高
若采暖系统水温升高、待机均正常,散热器温度也基本正常,但房间温度不高,达不到采暖效果,此时则要考虑:
1) 壁挂炉功率与采暖面积不匹配,太小,建议更换大功率的壁挂炉,也可通过阀门设置,关闭不常用房间的暖气设备,集中几个房间供暖,提高房间温度。
2) 选用的散热器组数太小,和采暖面积不匹配(每个铸铁760标准片的标准散热量为130W),需要更换大的散热器。
3) 散热器结垢,也会影响散热效率。可以对整个系统进行清洗除垢或更换散热器。
4) 地暖系统管间隙是否太大,若太大,则要增加水的流速。
5) 检查水路集成系统旁通阀是否复位,若其出现故障,还应及时更换。
此外,房间温度不高也和楼房入住率有关,若入住率较低,热损耗也较大。用户可将门窗的缝隙做好密封,增强房间保温性能。
END
以上便是本期关于壁挂炉采暖不热的常见原因及解决方案。若用户在使用过程中,发现壁挂炉生活热水出现异常,则可参照>>壁挂炉生活热水异常问题的常见原因及解决办法<<予以解决。
需要注意的是,当壁挂炉出现问题后,用户还应拔掉壁挂炉电源并关闭燃气总阀来保障安全,并按照说明书操作,或咨询安装人员远程讲解。其中,对于气路、采暖系统的测漏维护等,用户可以在指导下操作,但对于系统优化,精密仪器的操作与更换,最好还是由专业人士操作。