不知不觉,我深度使用荣耀X10手机发布已经大半个月啦,那么,其超强的拍照和游戏体验,究竟是名副其实还是浪得虚名?相对于一众友商竞品,荣耀X10究竟是骡子还是马,且拉出来溜溜,就知道了!
经过长时间与荣耀X10手机的朝夕相处,现在我要把自己最真实的体验分享给大家,以便帮助大家种草或者拔草。首先声明,本文纯属个人体验观点,只为让大家全面多方位了解荣耀X10手机。当然,是人就会有喜好偏向,希望大家理性对待一家之言。
整篇文章分为9个部分,欢迎大家批评指正,欢迎留言评论。
Part 1,外观:成熟稳重,科技感十足
我手里拿到的荣耀X10,是*今条头日**头条众测送过来的,竞速蓝配色。背部巧妙运用光影变化的菱影设计,视觉质感非常高级,让整个手机在低调沉稳的同时又不失潮酷,跟荣耀手机的超能科技定位非常符合。

感谢*今条头日**头条众测提供评测用机荣耀X10
荣耀X10上手的感觉是厚实有料的,换句话说有点儿分量感,哈哈!话说回来,作为今年非常稀有的升降全面屏手机之一。在相比上代主板器件数量新增379个、天线也增加6条的情况下,荣耀X10做到了比上一代荣耀9X的206g还减少了3g,电池增加了300毫安时。老实说,已经非常不容易了。对比同是升降设计的红米K30 Pro的218g,也许你会大呼,真香!
得益于背部面板的曲面设计,整机握持感非常舒适。不过,在6.63英寸的大屏设计下,我觉得对荣耀X10对手掌比较大的男士更加友好,一不小心暴露了我的小娇手。
老实说,一块完整的屏幕真的让我忍不住大呼:YES!没错,荣耀X10的屏幕没有打孔,没有遮挡,完完整整,非常入我的眼。如果你就是喜欢完整的屏幕,那你一定要去实体店上手体验一下。升降摄像头的设计,带来了满满的未来感。为什么?冲着开启前置摄像头时那biu的一声。哎哟,真的太好听了吧?

荣耀X10在弹出摄像头时的声音非常具有科技感
中框布局方面,机身顶部依次是升降摄像头,以及3.5mm耳机孔。必须点赞,活久见的3.5mm耳机孔,对于游戏和影音娱乐是非常友好滴哦。

荣耀X10保留的3.5mm耳机孔对影音娱乐非常友好
机身右侧中框部分,从上到下依次是音量键、指纹电源二合一按键。指纹识别非常快,可以选择按压识别或者轻触识别,我个人喜欢轻触识别的方式。

荣耀X10采用的侧边指纹解锁非常迅速
来到机身底部,依次是双卡槽、type-c接口以及扬声器。可以说,对习惯了荣耀手机的朋友来说,荣耀X10非常容易上手,几乎没有学习成本。

Part 2,屏幕:升降式全面屏、90HZ刷新率,用起来看起来都很舒服
升降式全面屏设计,可以说是一把双刃剑,有利也有弊。对比荣耀X10的直接竞争对手红米10X,我谈谈自己的使用体验。
1、升降式全面屏设计为荣耀X10带来了一块完完整整的全面屏,屏占比高达92%,从视线上来看非常舒适,大大提升了荣耀x10的颜值。对比大下巴的红米10x水滴屏,在游戏、影音娱乐的时候,毋庸置疑,荣耀X10可以带来更强的沉浸感。
2、升降式全面屏设计较为占用手机内部空间,使得荣耀X10会比较偏重。不过,如果说荣耀X10采用升降式摄像头重203g情有可原,但红米10x,作为一款水滴屏手机,为何也重达205g?这么说来,荣耀10x的工程师们应该涨工资啊。
3、升降式全面屏设计的摄像头在比较容易沾染灰尘,一升一降,在所难免了。不过老实说,我认为购买荣耀10x的用户群体应该是男性为主。自拍,应该不存在的吧。
4、升降式全面屏设计使得荣耀x10缺失了人脸识别功能,虽然说指纹解锁也非常快捷,但少了一个人脸识别,在这一点上算是一个小遗憾。
只有完整的屏幕就够了吗?实力并不允许低调。在这款完整的屏幕上,荣耀X10加入了90HZ高刷新率以及180HZ触控率。嗯,是不是更有一丝心动的感觉了。90HZ高刷不是旗舰机的标配吗?But,在荣耀X10这款中端机上,一并给你安排了。
对于今年炒的火热的90HZ高刷,我的体会怎么样呢?划重点,日常正常使用,并没有什么用了就回不去的体验。有一说一,在快速浏览新闻的时候,我可以感觉到荣耀X10的90HZ比60HZ稍微更顺滑一些。但是,我刷头条、新闻的时候,习惯刷一下,停一下,看一下,又不会一直刷刷刷,所以,对于90HZ高刷用了就回不去的说法,我确实不赞同。基本上,日常APP使用,荣耀X10在90HZ和60HZ之间切换的时候,我并不会有什么不适应。
但是,90HZ高刷和180HZ触控率,对于喜欢打游戏的用户来说,怎么样呢?高刷新率,究竟能不能带来可以带来畅快的游戏体验呢?是不是用了就回不去呢?
为此,我特地找到了我表妹的男友,一个资深游戏玩家,让他用荣耀x10专门测试了《王者荣耀》《和平精英》两款主流游戏,体验开启高刷之后的游戏体验。
经过周末两天的游戏测试,他告诉我的原话是,开启90HZ以后,相较于他之前使用的手机,游戏动画更流畅了,打游戏更跟手了,非常喜欢,有种用了就回不去的感觉。
光荣耀x10具备了90hz就行吗?你还得有适配的游戏才行啊。别急,游戏方面荣耀也努力做了功课。目前,QQ飞车、王牌战士、元气骑士、地铁跑酷、贪吃蛇大作战、幻境双生等游戏都已经适配90HZ高刷,据说后续还会继续增加哦。
看来,对于游戏玩家来说,如果你想要同时用于一块完整的屏幕和90HZ高刷带来的双重完美体验,再加上游戏迷很在乎的3.5mm耳机孔,那么就目前高性价比市场来说,荣耀X10,目前好像是唯一的选择。
Part 3,游戏性能:神U再升级,麒麟820中端王者
说到性能,机圈的惯例是跑个分,咱也不免俗,跑一个呗?从跑分来看,麒麟820可以说是不负神U的盛名,妥妥的中端王者风范。目前,在中端骁龙765G面前,就是大哥的存在,即便面对联发科天玑820,也毫不畏惧。

荣耀X10安兔兔跑分

荣耀X10 Geekbench软件跑分
不过,跑分只是纸面参数,实际体验才是最重要的。这颗麒麟芯片究竟性能怎么样,还得拉出来溜溜,是不是?这不,我立马在游戏中对这颗芯片进行了专项考试。
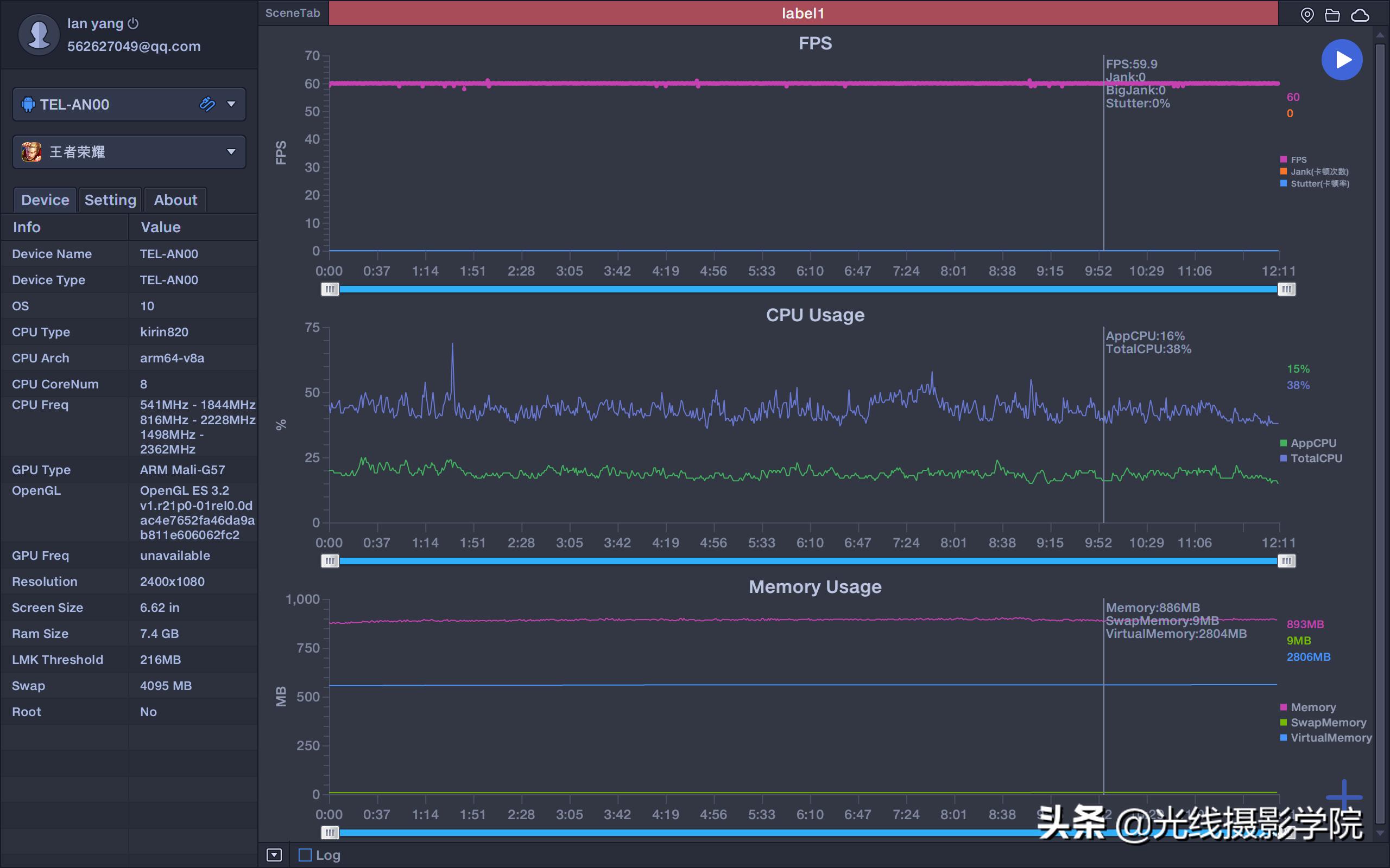
首先测试的是《王者荣耀》,在室温27度的环境下,我开启了荣耀X10的90HZ、高分辨率,王者荣耀开启了高分辨率、高帧率、最高画质,经过Perdog测试,全程帧率几乎稳定在60HZ,很少有掉帧情况出现。20多分钟游戏下来,手机处于温热状态。结束游戏后,手机温度很快恢复正常。

PerDog软件测试荣耀X10《王者荣耀》帧率
紧接着,我又在同样的27°室温环境下,对已经适配90HZ的游戏《QQ飞车》进行了一轮测试,开启了荣耀X10的90HZ、高分辨率,QQ飞车开启了高分辨率、高帧率、最高画质,同样的,全程帧率几乎稳定在90HZ。

PerDog软件测试荣耀X10《QQ飞车》帧率
在90HZ高刷下,20分钟的QQ飞车游戏后,手感温度比王者荣耀稍高,但在可以接受的范围内。可见,除了性能强劲,麒麟820的控温能力也非常不错,当然,高档的石墨烯散热也发挥了不少的作用。
Part 4,5G性能:能力出众,支持双模5G九大频段
5G手机嘛,不谈5G怎么行?这方面,荣耀X10在一众国产手机友商面前恐怕显得底气十足,没办法,谁让人家有华为老大哥罩着呢?
别的不说,单说5G九大频段,这就已经吊打国产友商的一众旗舰机了。频段多有什么好处呢?意味着荣耀X10可以满足国内三大运营商,未来2-3年的网络建设需求。也就是说,荣耀X10是一款成熟的5G手机,随便用个两三年,这款5G手机都不会落伍。

荣耀X10支持9个5G频段,中端覆盖频段最广的5G手机
而5G测速和信号方面,荣耀X10就威武了。作为国家登山队今年指定的5G手机,荣耀X10在珠峰的测试速度,可以说是傲视群雄的存在了吧?那可是海拔5000多米的珠峰啊,群山环抱,常年积雪,在这样的环境下,荣耀X10的信号如此可靠,速度如此领先,可以说是不负众望吧。

荣耀X10的5G信号和速度已经在珠峰得到了检验
要是你的手里拿着这样一款荣耀X10 5G手机,心里面是不是莫名的涌起一股自豪之感?嗯,跟我一起喊:全民5G,智慧荣耀X10!
好了,自己嘴上欢呼可不行,如果你家门口目前还没有5G信号,大家可以多给当地的市政府信箱/电信局打电话或者写信,询问5G基站建设进度,或者,给运营商打电话也行。目前,5G推进的速度还是很不错的,只是,何时优先安排到你家门口呢?这个,也许,经常直接打电话催是一个很好的办法,这是在2G/3G/4G时代屡试不爽的实用办法。
不过,说真话,2020年夏天,真心不建议购买4G手机了,即便你家门口暂时没有5G基站,也不建议你购买4G手机了,除非你就是主要生活在偏远的深山老林。
Part 5, 拍照性能:软硬兼施,中端最强拍照手机
放在两年前,论拍照,清一色的说苹果三星好。而华为,这几年一直在拍照领域深耕,在硬件和软件的双重加持下,终于在2020年的今天,真正的跻身世界一流拍照手机的行列。
自然而然的,今年的荣耀手机,拍照性能就像开挂了一样,一路起飞。
荣耀X10搭载了后置矩形三摄,分别是4000万主摄、800万超广以及200万微距镜头。这颗4000万主摄有什么来头呢?首先是底大,1\1.7英寸,索尼IMX600y,是华为P30系列、华为Mate 30旗舰系列下放,有诚意吧?

荣耀X10配备后置矩形三摄
从硬件上来说,这颗主摄在2000元价位应该是无敌的存在了,RYYB设计,超暗光摄影只能用牛逼来形容。最关键是,荣耀X10还有麒麟990同款ISP算法加持。不得了,这下软硬件都结合了,拍照能不优秀吗?
超广角镜头,对于喜欢用手机拍视频的vlog用户来说,是必不可少的存在。荣耀X10这颗800万超广角镜头,实话实说,在光线良好的户外和室内,表现都是可圈可点的。弱光怎么样呢?事实上,如果你要在弱光下拍视频,稍微有点追求的用户都知道,补光是必不可少的。当然,如果你一定要在伸手不见五指的弱光下拍视频,那我只能表示在下佩服!
荣耀x10的拍照就只有硬件拿得出手吗?非也非也。我认为,荣耀x10的最大进步在于软件算法,当然这得感谢华为老大哥今年在手机算法的全面进化。那么,在软硬件的双重结合下,荣耀x10的拍照究竟怎么样呢?
这就得在高难度的拍摄场景中来体现了。
首先是夜晚拍摄。众所周知,夜晚是非常考验一款手机的拍照性能的。以往,很多手机都是通过超级夜景模式来达到比较好的成像效果,拍一张照片,往往需要花费更多的时间。但是这次,荣耀x10在暗夜下可以直接拍摄,无需开启超级夜景,就能获得非常惊喜的画质,着实让我惊掉了下巴。

荣耀X10拍摄的重庆夜幕下的华生园蛋糕城堡,原图

荣耀X10拍摄的重庆夜幕下的华生园蛋糕城堡,原图

荣耀X10拍摄的重庆夜幕下的华生园蛋糕城堡,原图

荣耀X10拍摄的重庆夜幕下的蛋糕城堡,原图
此外,手机摄影发烧友非常喜欢的流光快门模式,这款手机的玩法也非常丰富。什么星空、星轨、车流、光辉涂鸦,荣耀x10,一机在手,可以说是玩法不愁。
其次是手持长时间曝光,无需三脚架。玩过单反的朋友会有体会,如果想要在强烈的阳光下进行长时间曝光,是非常麻烦的。除了要带上笨重的三脚架,还要购买昂贵的中灰密度镜来减光。
但是,如果你拥有了一款荣耀X10手机,这些都不是问题。划重点!不需要三脚架!连便携的八爪鱼三脚架都不需要!你可以直接手持,大晴天拍出拉丝的行云流水,厉害吧?

荣耀X10丝绢流水模式拍摄的重庆江津四面山大瀑布,原图,手持拍摄

荣耀X10流光快门模式拍摄的重庆江津四面山大瀑布,原图,手持拍摄

荣耀X10流光快门模式拍摄的重庆江津四面山大瀑布,原图,手持拍摄

荣耀X10拍摄的重庆江津四面山大瀑布,原图,手持拍摄
最后,在强烈的明暗光线对比下,真正的大光比场景,荣耀x10的HDR依然非常能打!不知道大家给女朋友拍照的时候是不是遇到过这样的情况:大正午的时候,人物脸部处在阴影下,背后的环境处在强光照射下。你的手机一拍,要么人物脸上漆黑,要么背景死白,怎么拍都拍不好,搞得女朋友埋怨你的拍照水平不高。
究竟是什么原因导致的呢?其实是因为现场的光线明暗对比太大,而你手中的这款手机,HDR算法不行。
而荣耀x10的HDR算法如何呢?老实说,在2020年,华为这个算法已经可以说是媲美苹果手机算法的世界一流水平了。相比其他国产手机厂商,华为荣耀HDR算法,确实更加领先。大家可以看看我用荣耀x10拍摄的一系列高光比实拍样张,全部都是原片直出,很具有参考性。

荣耀X10在高光比环境下的HDR表现,已经可以媲美苹果手机了

荣耀X10在高光比环境下的HDR表现,已经可以媲美苹果手机了

荣耀X10在高光比环境下的HDR表现,已经可以媲美苹果手机了

荣耀X10在高光比环境下的HDR表现,已经可以媲美苹果手机了
这里,我给大家放一些原图上来,以供大家参考。如果大家想要了解荣耀X10的详细拍照效果,可以翻看我专门评测拍照的文章。
拍照这么厉害,视频方面呢,可以说,这次荣耀X10也是毫不含糊的,支持4K延时摄影,960帧慢动作。很多网友有一个担心,就是荣耀X10的主摄没有光学防抖,拍视频会不会抖动啊?
老实说,我的实际体会是,您多虑了!光学防抖对拍照确实有用,但视频防抖,靠的是算法,也就是电子防抖。
经过我的大量视频测试,荣耀X10的视频防抖经得起检验,即便不上稳定器,也可以很好的胜任视频拍摄。而且,麦克风收音效果也不错,大家可以翻看我在重庆国家级4A景区四面山大瀑布栈道上拍摄的现场视频,轰鸣的瀑布声都依然没有掩盖我的讲话声音。
Part 6,续航,实力说话,日常使用一整天无忧
一直以来,麒麟芯片的功耗控制都是有口皆碑的。那么,5G的麒麟820如何呢?这下不能凭感觉吧,经过我的实测,在开启90HZ屏幕刷新率、手机屏幕亮度最高、分辨率最高的情况下,耗电如何呢?
(注意:室内温度27度,游戏测试均开启最高画质、最高分辨率、最高帧率)
1、1小时1080P电影,耗电16%
2、1小时网易云音乐,耗电5%
3、半小时QQ飞车,耗电14%
4、半小时王者荣耀,耗电9%
5、半小时微信视频通话:耗电9%
总的来说,这个续航很给力吧,就算你是中度用户,也就是正常使用,基本上一天一充也够了吧?而且,为了省电,不打游戏的时候,我觉得完全可以关闭90HZ高刷。况且,还有22.5W快充加持,真的够用了。
讲真,荣耀X10尤其是在苹果手机面前,续航简直都是霸王般的存在。正常的旅游,普通人的正常旅行摄影,一天下来,不用老是担忧电池不够用。当然,对于非常重度的摄影摄像爱好者,长途旅行,随身准备一块充电宝这是必须的好习惯,目前市面上无论哪一款手机,对于重度摄影摄像爱好者,充电宝依然是必须的,荣耀X10当然也不例外。
Part 7,谈谈荣耀X10的缺点:人无完人,机无完机
就算是售价昂贵的旗舰手机,也不免有一些消费者不喜欢的设计或者配置。那么,在我看来,以消费者的角度看来,荣耀X10有什么缺点呢?
1、不支持NFC,无法和荣耀最新的Magic电脑进行有机的多屏协同,因此,想要享受荣耀生态链产品之间的有机协同办公,荣耀30Pro、荣耀Play4 pro,是你更好的选择。尤其是下定决心要配齐华为荣耀全家桶的用户,可以适当增加一点预算哦。
不过,说实话,我发现,现在很多白领,家里都没有笔记本电脑/电脑,更不要说大多数普通老百姓了。现在,很多人把手机当成了一切,手机不仅只是手机,手机还是电脑,手机还是电视机……如果你属于这样把手机当成一切的人,那么,这个全家桶不全家桶的其实也无所谓的了。
2、侧边指纹,其实,对于习惯了屏幕指纹解锁的网友,可能你一开始因为心理因素对于侧边指纹有抵触情绪,所以才会觉得不太习惯,甚至不够高级。刚开始我也有这种感受,但是,体验下来,我发现多用几次之后,指纹解锁非常的快捷,并没有网络上一些人批评的那么不好,说真的,没有必要人云亦云,侧边指纹其实用起来还是很方便、很快捷。我使用了一段时间后,我的建议是把右手的大拇指、食指以及左手的食指都加入,这样远比只录入一个指纹来解锁要方便很多。荣耀X10可以录入最多5个指纹,还是蛮不错的了。
至于有些所谓的网友,恶意差评荣耀10X的屏幕。我想说,大家可以去实体店体验一下,荣耀X10的屏幕在视觉上挺舒服,也很清晰,在这个价位里面,我认为是很良心的啦!
毫不客气的说,我认为比红米10X的屏幕观感更好些,也不知道红米10X的三星A屏,究竟是怎么来的?
当然,荣耀X10的屏幕,在夏天的阳光下,确实不如目前的旗舰手机的OLED屏幕清晰,如果你确实很喜欢在阳光下频繁使用手机,那么,也许加点钱上旗舰手机会是更好的选择。
Part 8,荣耀X10的几个实用功能:我的几个用机小贴士
1、电子书模式,我觉得对于喜欢看小说的朋友非常友好,开启之后,手机仿佛就是一个水墨显示屏,而且应该是防蓝光的,对长时间阅读的眼睛非常友好。

开启电子书模式,非常适合长时间阅读
2、yoyo智慧助手,常规的人机互动是只是一方面,最重要的是,如果你的家居全部都是荣耀生态链产品,那么这个语音助手就会非常有用,这也是荣耀全场景智慧生活的关键部分。

智慧语音yoyo助手,对未来的全场景智慧生活非常重要
3、指关节截屏,真的超级好用,有没有?尤其是在截取长屏方面,真的非常方便。只需食指关节双击荣耀x10手机屏幕并画出S形状即可。不过,实际操作的时候,手速要快,我都尝试了好几次,才熟练掌握的。

荣耀X10的指关节截屏,非常好用
Part 9,谈谈售价:价格对得起配置和性能
关于荣耀X10的售价,老实说,我觉得完全对得起它的配置。
有的网友拿荣耀9X的价格对比荣耀x10,大呼荣耀X10太贵。
殊不知,荣耀X10的升级并不是简单的更新迭代,而是全面进化。
不管是麒麟820带来的5G性能,还是90HZ全面屏以及世界一流摄影算法加持的拍照性能,相较于荣耀9X来说,荣耀x10都可以说是质的飞跃。
总结:如果你想要一款5G性能优秀,拍照性能优秀的荣耀手机,同时还要具备一块完整不打孔的屏幕和90HZ高刷新率。那么,我想说,荣耀x10,可能是你最好的选择。
事实上,对于数码单反相机/数码微单相机的用户来说,如果不愿意花钱购买旗舰手机的话,那么,荣耀X10手机也是非常好的备机、副机、辅机。荣耀X10手机,其实是可以取代索尼黑卡或者松下LX系列经典卡片机作为备机、副机、辅机的了。
很多数码单反相机/数码微单相机的用户,看不起拍照手机的长焦镜头,因为,你可以给你的单反微单日常挂上50mm定焦、85mm定焦或者70-200mm/100-400等长焦镜头,然后,广角端的拍摄就可以交给荣耀X10来完成了,这在10年前,广角端的拍摄或者日常记录,往往是交给松下LX2/LX5卡片机来完成的了,说实话,荣耀X10完全可以替代松下LX2/LX5,这是毫无问题的了。
说白了,很多单反/微单的用户,在投资了机身、镜头和配件之后,也没啥钱购买旗舰手机了,因此,价格实惠的荣耀X10手机,确实是非常值得考虑的了。
而且,对于单反/微单的用户来说,常常会去一些人迹罕至的地方,手机信号十分不好,而荣耀X10手机相对于其他友商的手机来说,荣耀X10的信号确实是很大的优势,在关键时刻,信号超强的荣耀X10手机甚至可以救单反/微单的用户一命哦!
作者简介:光线摄影学院曾兰老师,作为摄影畅销书作家,编著有《手机摄影的诀窍》、《极简摄影入门》、《摄影的诀窍》、《手机视频拍摄技巧大全》等摄影畅销书,光线摄影学院官方摄影教程图书全球总销量超过100万册。作为网易云课堂独家签约名师,多次荣获网易云课堂金云奖。作为*今条头日**悟空问答签约摄影专家,在悟空问答勤勤恳恳撰写了超过6000条有关摄影的问答,原创总字数超过300万字。
光线摄影学院,多次荣获*今条头日**青云计划奖,多次上榜*今条头日**最有价值头条号科技数码TOP50,欢迎留言交流,欢迎关注。