随着苹果兴起扁平化图标后,近几年的手机图标几乎全被扁平化设计占领,不论是定制OS,还是软件开发者都朝着这一方向靠拢,不过唯有坚果一家厂商至今仍坚持着自己的审美,走着拟物的风格。近期发布的坚果R2在延续这一风格的基础上,还让自己从硬件配置上逼近主流,不论是顶级处理器还是一亿像素。很多人都很好奇,这样一个"样子货",它的性能究竟如何,我们今天就来实际测试一下。

照例念一下坚果R2的核心参数,该机搭载了骁龙865处理器、LPDDR5内存、UFS 3.1闪存,主流旗舰配置意味着它能承载运行主流手游和大型手游的任务。关于跑分情况就不多做测试了,本文侧重的是用户的实际体验,于是我们找来了大家熟悉的手游和更吃配置的手游进行帧数测试,看看它的实战情况如何。

和平精英
我们跳过《王者荣耀》手游,直接进入《和平精英》的测试,因为前者基本测不出个所以然,对于配置的要求是比较低的。我们对《和平精英》进行了两次测试,第一次的画面设置以帧数至上,打开流畅+极限,其他设置调为最高。实测其平均帧数为59.48帧,最大帧数为61.9帧,这里可见坚果R2虽然本身屏幕支持90Hz刷新率,但目前并未适配《和平精英》,帧数也只属于正常水平;而从帧数曲线图来看,波动幅度虽然不大,但是稳定度有待提升。

第二次测试前,我们秉着画质至上的原则,同时开启超高清画质、超高帧率、水面反射、抗锯齿,并关闭流畅自适应。实测其平均帧数为39.85帧,最高帧数为41帧,虽然牺牲了帧数,不过画质细节展示够全面,稳定性甚至比第一次测试要略好一点。

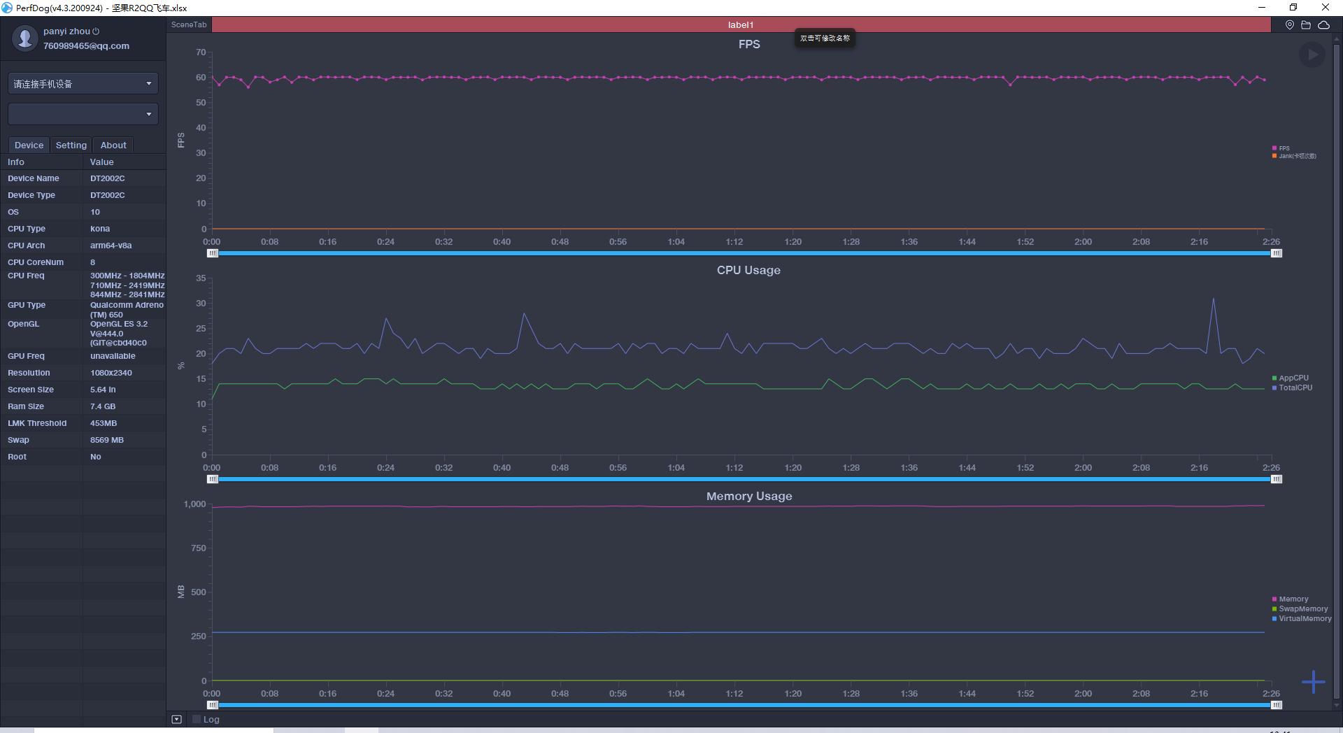
《QQ飞车》
《QQ飞车》作为PC端经久不衰的游戏,移植到手游后也获得了不少怀旧*党**的喜爱,这也比较契合坚果手机的品牌精神。玩之前将画质调到最高,开启高帧率和高清显示,并关闭省电模式,实测坚果R2的平均帧数为59.64帧,最高帧数为60帧。结果显示坚果R2同样未适配《QQ飞车》的高帧率模式,但是在玩的过程中有着非常流畅的体验,帧数结果和帧数曲线图都能表明这一点。

《英雄联盟》手游版
说到近期热度最高的游戏,那就非《英雄联盟》手游版莫属,目前国区并未进行内测,不过对于喜欢折腾尝鲜的朋友,根本不是问题,可以去日服或者美服*载下**试玩。测试之前,把所有阴影、纹理、特效等画质类的设置都调到最高,游戏内最大开启60帧。实测其平均帧数为59.73帧,最高帧数为60帧,表现与《QQ飞车》大致相同,全程稳定在60帧上下,在进行团战或者连招时都很顺畅。

《原神》
对于极致硬核玩家来说,更吃配置的手游往往更具说服力,于是我们找来了目前关注度很高,或者说是“周边新闻”很多的《原神》进行测试,测试前开最高帧率(60帧)和动态模糊,综合设置调为极高,并将渲染精度、阴影质量、后期效果、特效质量全部选为高,能够看到在设置页面顶部已经出现了“设备负载严重过高”的警示。

实测坚果R2在《原神》中的平均帧数为49.94帧,最高帧数为60帧,虽然最高帧数达到了60帧,不过从平均帧数和帧数曲线图来看,在坚果R2上运行《原神》还是比较吃力的,不过这也是普遍现象,因为从我们之前的测试情况和网友评价来看,不论是本次评测的主角,还是其他骁龙865手机,都或多或少的会出现类似情况,差别只是稳定度不同而已,希望后期能够通过厂商的适配和游戏开发者的优化,改善这一情况。

总结
综合来看,坚果R2的性能水平还是有的,不过在适配方面还是稍显怠慢,希望后期能通过优化更新解决。对于游戏不是那么注重的朋友,可以选择这款手机,不过一般选择入手坚果R2的朋友,也是冲着它的效率四件套和系统UI设计去的。