前面讲到了新店新品如何快速起流量,现在来分享一下,流量其阿里之后,如何利用直通车辅助搜索打造爆款!文章同样会比较长,希望大家有耐心看完!

首先我们需要认识开直通车每一个目的
相信大部分的卖家都开过直通车,但是结果呢?绝大多数人都开不好,觉得直通车难开。那么直通车真的有这么难开吗?我们只要只认定一个点,那就是把精准流量给直通车的前提是内功基础一定要优化好!
而直通车为什么负责呢?
①它只为流量负责!
我们能做到用直通车圈来精准流量,是因为关键词用对了,那么人群测试出来的就是精准流量!在每个行业中,每个行业流量是固定的,60%的流量是需要买东西,这个就是我们需要的人群,另外的40%只是看看的,属于浪费钱的。
②不太为转化负责
因为转化是产品本身的属性,视觉决定的。它只能通过数据反馈帮助我们测试款式(产品好不好)和图片(点击率,能带来多少流量)
而开直通车的目的我们一定要明确,是测款测图,上质量得分,圈人群,拉自然搜索,打爆款还是定向引爆首页流量亦或者是控制转化率(低价引流)。
下面给大家分享一下直通车的30天目的转变
首先要有一个在计划中的车。
1、前期看点击率
①测款测图
那么首先问大家一个问题,请问直通车测款测图 需要做点基础评价吗?做的话,人为干预,数据可能不太准确;不做的话,还能产生好数据的产品,是一个真的可以的产品。
②关键词上分
首先3天*力暴**上十分:最主要考核的两个点:(1)点击率,确定你的点击率是行业1.5倍以上(2)点击量,是需要连续三天递增且日限额递增!
然后3天稳定计划权重,后面开始拖价
③低出价 高溢价
主要是拖低关键词的出价,对于高溢价人群我们需要测试人群!
2、中期看转化率
①测试人群
主要是溢价人群,大概五天时间会有结果!
②优化关键词和人群表现数据
这里是看7天的一个数据,主要有:点击量、点击率,收藏加购率,转化率和投产比
③后面继续优化的点
必须要优化这几点:时间折扣、关键词出价、人群溢价以及地域
3、后期看roi
一般会有以下三种结果:①保本roi,这种事会开车的。②盈利roi,这种是属于厉害的车手。③亏本roi,大部分人的常态
下面开始直通车实操步骤
首先一个直通车,从零开始开的,要不乱花钱,一定要选图片点击率高,产品资质好的。
第一步
建立一个新计划

第二步
设置地域,场景,日限额

第三步
选择宝贝

第四步
选择关键词,主要有4个维度:
①展现量,一般是在2000-60000的
②点击率,越高越好
③转化率,这个也是越高越好
④点击指数,一般选择1000以上的
最重要的一点,关键词一定要和产品的文本相关性高!

第五步
计划初步完成

第六步
主要是计划的内部设置
①定向关闭

②相关性满格,做创意标题

然后开始测图,这里需要注意的是:四个创意全开,四个创意标题一样,四张图以轮播的方式开起来,智能标题关闭

③人群,选择不开
④关键词
一般开始是广泛匹配,出价卡前十的位置,日限额的话:PPC*200就是你的日限额
然后就是直通车时间优化方向
这里主要是7天数据的几个维度
①人群
点击量,点击率,收藏加购率,转化率以及投产比的总结优化
②关键词
同样也是点击量,点击率,收藏加购率,转化率以及投产比的总结优化
③创意
留下点击率最高的图
④定向
这个我们是不开的
最后就是直通车圈住精准流量
这个是需要直通车能够做到不亏的情况下,因为这说明你开车赚钱了,那么我们就可以带动自然搜索和成交,打造爆款,这种车可以24小时全天开,而且系统还会免费推广我们的产品!
这个时候我们就需要卡两个点:①关键词,有消费者的,卡死②人群,主要看能不能给我们带来数据!

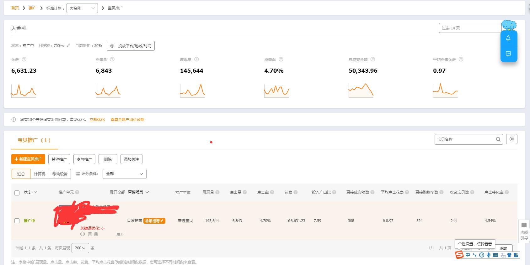
如上面这个产品,就是全靠直通车打上来的,直通车的前中后期它都经历了,过程是艰苦的,也是枯燥的!

现在做淘宝,最好是多渠道引流,一个健康的店铺免费流量和付费流量肯定是需要同时进行的,并且直通车也是能够带动自然搜索的!