气缸排列形式
汽车发动机一般都由多个圆筒状的气缸组成,每个气缸可以独立工作,并将它们的合力组合在一起,共同驱动汽车前进。这些多个气缸可以以不同形式组合,从而产生出不同形式的发动机。目前最常见的有3种气缸排列形式,它们分别是直列、V型和水平对置型。
直列发动机
将所有气缸排成一排,称为直列发动机。直列发动机,一般缩写为L,比如L4就代表着直列4缸的意思。直列布局是如今使用最为广泛的,尤其是在2.5L以下排量的发动机上。这种布局的发动机的所有气缸均是按同一角度并排成一个平面,并且只使用了一个气缸盖,同时其缸体和曲轴的结构也要相对简单,好比气缸们站成了一列纵队。
直列发动机
大众速腾1.4TSI直列4缸发动机
V型发动机就是将所有汽缸分成两组,把相邻汽缸以一定夹角布置一起,使两组汽缸形成有一个夹角的平面,从侧面看汽缸呈V字形的发动机。V型发动机的高度和长度尺寸小,在汽车上布置起来较为方便。它便于通过扩大汽缸直径来提高排量和功率并且适合于较高的汽缸数。
宝马V型8缸发动机
V型发动机的高度和长度相对直列发动机尺寸较小,在汽车上布置起来较为方便。尤其是现代汽车比较重视空气动力学,要求汽车的迎风面越小越好,也就是要求发动机盖越低越好。
另外,如果将发动机的长度缩短,便能为驾乘室留出更大的空间,从而提高舒适性。将气缸分成两排并斜放后,便能缩小发动机的高度和长度,从而迎合车身设计的要求。
V型发动机的气缸成一角度对向布置,还可以抵消一部分振动。V型发动机的缺点是必须使用两个气缸盖,结构较为复杂。另外其宽度加大后,发动机两侧空间较小,不易再安排其他装置。
奥迪S8 4.0TFSI V8发动机
W型发动机
将V型发动机的每侧气缸再进行小角度的错开(如大众汽车W8发动机为15°),就成了W型发动机。W型与V型发动机相比,可以将发动机做得更短一些,曲轴也可短些,这样就能节省发动机所占的空间,同时重量也可轻些,但它的宽度更大,使得发动机室更满。
W型发动机相对V型发动机最大的问题是发动机由一个整体被分割为两个部分,在运作时必然会引起很大的振动,因此现在应用极少。针对这一问题,大众汽车在W型发动机上设计了两个反向转动的平衡轴,让两个部分的振动在内部相互抵消。现在只有大众汽车有W型发动机,一般有W8、W12及W16发动机。
奥迪W型12缸发动机
奥迪A8L 6.0 W12发动机
水平对置发动机
水平对置发动机的所有气缸呈水平对置排列,就像是拳击手在搏斗,活塞就是拳击手的拳头(当然拳头可以不止两个),你来我往,毫不示弱。水平对置发动机的英文名(Boxer Engine)含义就是“拳击手发动机”,可简称为B型发动机或H型发动机,如B6、B4,分别代表水平对置6缸和4缸发动机。
水平对置型6缸发动机
由于相邻两个气缸水平对置,水平对置发动机可以很简单地相互抵消振动,使发动机运转更平稳。水平对置发动机的重心低,能让车头设计得又扁又低。这两点因素都能增强汽车的行驶稳定性。
水平对置发动机代表车型
斯巴鲁XV 2.0水平对置4缸发动机

保时捷911 3.8L水平对置6缸发动机
转子发动机
转子发动机又称活塞旋转式发动机。它是一种活塞在气缸内做旋转运动的内燃机。与转子发动机相对的就是我们常见的活塞往复式发动机,活塞做往复运动。
转子发动机的活塞呈扁平三角形,气缸是一个扁盒子,活塞偏心地置于空腔中。当活塞在气缸内做行星运动时,工作室的容积随活塞转动做周期性的变化,从而完成进气—压缩—做功—排气四个行程。活塞每转一次,完成一次四行程工作循环。

转子发动机
转子发动机主要部件构造简单、体积小、功率大、高速时运转平稳、性能较好,曾引起汽车行业的注意,许多汽车厂家纷纷进行研制试验。但经过几十年的实验,证明这种机型尚无法与传统活塞往复式发动机相匹敌,原因是燃油消耗极高。现在只有马自达RX-8在采用转子发动机。
转子发动机代表车型

马自达RX-8 1.3L转子发动机
缸盖材料/缸体材料
气缸盖一般采用灰铸铁或合金铸铁铸成,由于铝合金的导热性好,有利于提高压缩比,所以近年来铝合金气缸盖被采用得越来越多。
缸盖安装在缸体的上面,从上部密封气缸并构成燃烧室。它经常与高温高压燃气相接触,因此承受很大的热负荷和机械负荷。水冷发动机的气缸盖内部制有冷却水套,缸盖下端面的冷却水孔与缸体的冷却水孔相通。利用循环水来冷却燃烧室等高温部分。

缸盖上还装有进、排气门座,气门导管孔,用于安装进、排气门,还有进气通道和排气通道等。汽油机的气缸盖上加工有安装火花塞的孔,而柴油机的气缸盖上加工有安装喷油器的孔。顶置凸轮轴式发动机的气缸盖上还加工有凸轮轴轴承孔,用以安装凸轮轴。

缸体材料应具有足够的强度、良好的浇铸性和切削性,且价格要低,因此常用的缸体材料是铸铁、合金铸铁。但铝合金的缸体使用越来越普遍,因为铝合金缸体重量轻,导热性良好,冷却液的容量可减少。
启动后,缸体很快达到工作温度,并且和铝活塞热膨胀系数完全一样,受热后间隙变化小,可减少冲击噪声和机油消耗。而且和铝合金缸盖热膨胀相同,工作可减少冷热冲击所产生的热应力。
气缸数
在同样功率要求下,缸数越多,缸径就可缩小,转速就可提高,这时发动机紧凑轻巧,运转平衡性好。
但是,气缸数的增加不能无限制,因为随着气缸数的增加,发动机的零部件数也成比例增加,从而使发动机结构复杂、降低发动机的可靠性、增加发动机重量、提高制造成本和使用费用、增加燃料消耗等。
因此,汽车发动机的气缸数都是根据发动机的用途和性能要求,在权衡各种利弊之后做出的合适选择。

奔驰M152 V8发动机结构图

每缸气门数
多气门发动机具有高转速、高效率的优点。由于气门较多,高转速时进、排气效果较好,且火花塞放在中央可提高压缩比,因此发动机性能也较好。
但多气门设计较复杂,气门驱动方式、燃烧室构造及火花塞位置都要精密安排,而且制造成本高,工艺要求先进,维修也较困难,其带来的效果并不是特别明显,或者说有点不太划算,因此现在基本放弃每缸5气门设计,而采用更为流行的每缸4气门。


气门由凸轮负责压开,气门弹簧负责关闭。当需要吸混合气进入气缸时,进气门便会打开;当需要排出燃烧后的废气时,排气门便会打开。由于进气是被“吸”进去的,而排气是“推”出去的,因此进气比排气更困难,而且进气越多,燃烧得更好,发动机的性能也更好。
因此,一般都将进气门设计得比排气门大,以降低进气难度,提高进气量。有的干脆多设计一个进气门,这才有了3气门(2进1排)和5气门(3进2排)设计。

工作方式
现如今常见的发动机工作方式为自然吸气、涡轮增压、机械增压、双增压这几类,他们到底有什么区别,各自又有什么特点呢?
自然吸气
自然吸气(英文:Normally Aspirated)是汽车进气的一种,是在不通过任何增压器的情况下,大气压将空气压入燃烧室的一种形式,更加稳定,自然吸气发动机在动力输出上的平顺性与响应的直接性上,要远优于增压发动机。


本田飞度1.5AT炫酷运动版搭载了1.5L自然吸气发动机
涡轮增压
涡轮增压(Turbocharger)发动机是指利用废气冲击涡轮来压缩进气的增压发动机,简称Turbo或T。如在一些轿车尾部看到Turbo或T,即表明该车采用涡轮增压发动机。
这种发动机是利用发动机排放出废气的能量,冲击装在排气系统中的涡轮,使之高速旋转,通过一根转轴带动进气涡轮以同样的速度高速旋转使之压缩进气,并强制地将增压后的进气压送到气缸中。由于发动机功率与进气量成正比,因此可提高发动机功率。
它利用的是发动机排出的废气,所以,整个增压过程基本不会消耗发动机本身的动力。涡轮增压拥有良好的加速持续性,用通俗的话说就是后劲十足。而且最大转矩输出的转速范围宽广,转矩曲线平直,但低速时由于涡轮不能及时介入,从而导致动力性稍差。




奥迪A4L 2013款2.0TFSI AT采用了2.0L涡轮增压发动机
机械增压
与涡轮增压相比,机械增压(Supercharger)的原理则完全不同。它并不是依靠排出的废气能量来压缩空气,而是通过一个机械式的空气压缩机与曲轴相连,通过发动机曲轴的动力带动空气压缩机旋转来压缩空气。
压缩机是通过两个转子的相对旋转来压缩空气的。正因为需要通过曲轴转动的能量来压缩空气,机械增压会对发动机输出的动力造成一定程度的损耗。机械增压器的特性刚好与涡轮增压相反,由于机械增压器始终在“增压”,因此在发动机低转速时,其转矩输出就十分出色。
另外,由于空气压缩量完全是按照发动机转速线性上升的,整个发动机运转过程与自然吸气发动机极为相似,加速十分线性,没有涡轮增压发动机在涡轮介入那一刻的唐突,也没有涡轮增压发动机的低速迟滞。但由于高转速时机械增压器对发动机动力的损耗巨大,因此在高转速时,其作用就不太明显。


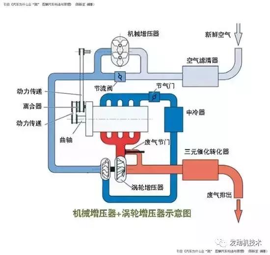
双增压
涡轮增压与机械增压一直是汽车厂家所能接纳的主要增压方案,两者的优劣无法简单判断,前者的作用在中高速时明显,而后者在中低速时作用更大。那么何不将它们兼而济之呢?大众汽车在2005年装备在高尔夫GT车上的1.4升TSI发动机就做出了这个惊人之举。
这台双增压发动机在进气系统上安装一个机械增压器,而在排气系统上安装一个涡轮增压器,从而保证在低速、中速和高速时都能有较佳的增压效果。


高尔夫旅行版2011款Variant 1.4TSI AT豪华型采用了1.4T双增压发动机
汽缸容积/排气量

气缸排气量是指活塞从下止点到上止点所扫过的气体容积,它取决于缸径和活塞行程。发动机排量是各气缸排量的总和,一般用mL(毫升)或L(升)来表示。
由于气缸体是圆柱体,它的容积不太可能正好是整升数,因此才会出现1998mL、2397mL等数字,它们可近似标示为2.0L、2.4L。发动机的排量越大,它每次吸入的可燃混合气就越多,燃烧时产生的动力就越强。这相当于人的胃口越大,吃的就越多,他也可能就越有劲。
压缩比
压缩比是指气缸总容积与燃烧室容积的比值,表示活塞到达上止点时混合气(汽油机)或空气( 柴油机)压缩的程度。

现代车用汽油机压缩比约在8~11之间,10以上被称为高压缩比发动机。车用柴油机的压缩比约在16~22之间。然而有个例外,涡轮增压汽油发动机为了减少涡轮迟滞现象,一般都把发动机的压缩比设计得较小,如新森林人2.5XT便是如此,这台涡轮增压发动机的压缩比仅为8.4,但它的动力输出仍然非常优秀。
从动力性和经济性方面来说,压缩比应该越大越好。压缩比高,动力性好,热效率高,车辆加速性、最高车速等会相应提高。但是受气缸材料性能以及汽油燃烧爆燃的制约,汽油机的压缩比又不能太大。发动机的压缩比与汽车的高档、豪华与否没有必然联系。
压缩比不能过高。如果压缩压力太高,则燃烧室内的混合气会形成分子聚集,其中的汽油分子吸收了足够的热量之后,在达到它的燃点时,如果燃烧室内存有积炭或某个角落恰有热点出现,吸收足够热量的汽油分子便会自行燃烧起来,或在火花塞点火之前就自行燃烧了,这样的结果就会产生所谓的爆燃了。
压缩比较高,其动力输出可能会更大。在密封容积内,当气体受到压缩时,温度与压力成正比,压力越大,温度越高。
因此,当发动机的压缩比较高,汽油与空气的混合气体被压缩后所能达到的温度也较高,当火花塞点燃混合气时能在较短的瞬间完成燃烧动作,释放出较大的爆发能量,从而输出较大的功率。
反之,压缩比较低,混合气被压缩后所能达到的温度也较低,当火花塞点燃混合气时需较长的瞬间完成燃烧动作,而且要耗费一定能量用来提高混合气温度,从而不能输出较大的功率。
但一定注意,以上是在同样气缸内或者排量相同的气缸内所做的比较,因为发动机功率大小主要取决于气缸总排量而不是压缩比,总排量越大,功率也越高。
高压缩比要求使用高标号汽油。因为压缩比较高的发动机,在混合气燃烧时产生的动力较大,相应的抖动自然也较大。尤其是直列式的四缸和三缸发动机,由于缸数少,其动力产生的次数不紧凑,间隔较长,如采用的压缩比较高,其抖动自然更大。

马自达CX-5采用了高压缩比发动机
另外,压缩比越高,其对汽油标号的要求也越高,这会为消费者增添些使用中的麻烦。一般来说,压缩比在10:1以下的可以采用93号的汽油,像凯美瑞的压缩比为9.8:1,它就可以使用93号的汽油。据了解,一些引进车型为了适应国内的汽油品质或为了改用低标号汽油而需要对发动机电脑重新调校,其过程颇费周折。
气门形式(凸轮轴形式)
凸轮轴是一根可以不断旋转的金属杆,具有控制进气门和排气门开启和关闭的功能。在凸轮轴上有数个圆盘形的凸轮,当凸轮轴旋转时,凸轮便会依序下压而使气门运动,使发动机产生四行程循环运动。同时,通过灵活控制凸轮轴的运行,还可调节气门的升程和正时,从而提高发动机的性能。
DOHC
如果在顶部有两根凸轮轴分别负责进气门和排气门的开关,则称为双顶置凸轮轴(Double OverHead Camshaft,简称DOHC)。在DOHC下,凸轮轴有两根,一根可以专门控制进气门,另一根则专门控制排气门,这样可以增大进气门面积,改善燃烧室形状,而且提高了气门运动速度,非常适合高速汽车使用。


本田雅阁K24系列发动机采用双顶置凸轮轴设计
SOHC
如果在顶部只有一根凸轮轴同时负责进气门和排气门的开关,则称为单顶置凸轮轴(Single OverHead Camshaft,简称SOHC)。在单顶置凸轮轴时,一根凸轮轴为了控制分布在左右两边的进气门和排气门,必须使用摇臂等间接地操纵气门的开启,不易更灵活地控制气门的开启,也影响燃烧室的形状。


本田CR-V R20系列发动机采用单顶置凸轮轴设计
OHV
如果凸轮轴放在气缸侧面,而气门在气缸顶端,则称为顶置气门侧置凸轮轴(Over Head Valve,简称OHV)。


大切诺基5.7L HEMI发动机采用底置凸轮轴设计
供油方式
多点/单点电喷
传统的发动机采用的是将燃油喷入进气道中,和空气在进气道中混合后,以可燃混合气的形式被吸入燃烧室。电喷发动机属于“缸外供油”发动机,由于设计上的局限(燃油经燃油喷射器喷出,在进气歧管内与空气混合后通过进气门进入气缸),混合油气在活塞运动的负压作用下进入燃烧室的过程中,不可能完全适应发动机的复杂工况,必然导致热能转换效率的降低。这不仅影响到发动机的动力性能,更增加了油耗和排放。
缸内直喷
而燃油缸内直喷技术则是将汽油直接喷射入燃烧室,通过均匀燃烧和分层燃烧,使燃烧更完全、更充分、更准确,可降低燃油消耗,提高动力性,从而达到了提高发动机整体效率的效果。
燃油缸内直喷的优势是可以根据吸入空气量精确地控制燃油的喷射量,使燃油与空气同步进入气缸并充分雾化混合,使符合理论空燃比的混合气均匀地充满燃烧室。充分的燃烧可使发动机动力得到淋漓尽致的发挥,在获得高动力输出的同时,保持较低的燃油消耗。


柴油直喷

柴油发动机也称“压燃式内燃机”,它是以柴油为燃料的内燃机。进入柴油发动机气缸内的空气,被活塞压缩后温度便会上升,如果其温度上升到柴油的燃点时,用喷油器将柴油喷成雾状射入气缸中,柴油与灼热的空气相遇,即自行着火燃烧。
燃烧所产生的高温高压燃气,在气缸内膨胀,推动活塞做功。因此,柴油机没有点火线圈,没有火花塞,也没有分电器等点火系统部件。
发动机功率
功率是什么?初中物理课本中就有定义:单位时间内所做的功。可见功率与时间有关,或者说它与做功的速度有关,是衡量做功能力的一个指标。如果一辆汽车的功率越大,说明这款车做功的能力可能越强。
从它的计算公式中也能看出些所以然来:功率=转矩×转速从上可看出,功率和转矩、转速成正比。也就是说,这两者不论谁增大或减小,都会使功率增强或减弱。
因此,当在低转速时,转矩的大小就非常重要,它直接影响汽车做功的能力,所以,我们都强调汽车在较低转速时的转矩特性,“低转速大转矩”的车其起步能力才会强。

发动机功率都会在车辆铭牌上标注
和转矩一样,功率也是个变化的量,不同转速状态下它的功率输出是不一样的,因此在谈到汽车的最大功率时,也一定要注明是在什么转速。最大功率时的转速与最大转矩时的转速一般都不一样。
一般来讲,前者往往比后者要高不少。既然功率与转速成正比,为何功率到一定转速时就会下降,为何不能随转速升高而一直升高呢?这主要原因是转矩到一定转速时就会下降。
那么,为什么转矩到一定转速时就会下降?那是因为随着发动机转速的增高,一些机械部件的运动达到极限,它承受不了快速的运动和摩擦,反而会使其输出的转矩随着转速的增高而下降。
但此时由于转速还在上升,因此功率不会马上下降,而是要再上升一段后才会降下来。因此,一般来讲最大功率的转速一般都在6000转/分左右,而最大转矩转速只为4000转/分左右(增压发动机除外)。
(PS:功率的单位和转矩一样也有多种,除了千瓦外,还有马力,并且有ps、hp、bhp三种“马力”。ps是公制马力,来自德文Pferde-Strke,意即马的力气。1马力(ps)的衡量标准是指“1秒内把75千克的重物提升1米”。hp或bhp,分别来自Horse Power和Braking HorsePower,分别意为“马的力气”和“制动时马的力气”。其中hp是英制马力,它和bhp差不多,只是它们的测量方法不同,后者是用制动器(现称测功机)方法测出来的,因此又称“制动功率”。)
到底世界上为什么会有英制与公制马力的分别,就好像为什么有的汽车是右驾,有的却是左驾一样,是人类永远难以协调的差异点。若以大家比较熟悉的几个测试标准来看,德国的DIN、欧洲EEC、日本的JIS,都是以公制马力(ps)为功率单位,而美国SAE使用的是英制马力(hp)为功率单位。其实,虽然三种马力之间有差别,但差别并不太大。
近年来,越来越多的原厂数据已改为绝对无争议的千瓦作为发动机输出的功率数值。但是,由于发动机的功率是测出来的,不是算出来的,因此,如果测量方法不一样,那么测出来的功率值就会有差别。或者说,不同测试方法测出的功率值是不完全一样的,即使标注相同的功率单位。
现在世界上的测功方法主要有四种,欧制(EEC)、德制(DIN)、美制(SAE)和日制(JIS)。它们之间不仅测功方法不完全一样,而且相互之间不能换算。就是说,如果一辆德国车,一辆美国车,一辆日本车,如果它们的最大功率都标明为100千瓦,那么实际上它们的最大功率并不相等。大致上,EEC >DIN > SAE > JIS。
因此,当同一台发动机用四种方式测量它的最大功率时,以日制(JIS)测得的数据最大。当然,这个差别是极有限的,因此现在一般也不特别注明是什么制测得的功率值。
和最大转矩一样,在谈到最大功率时一定要说是在什么转速,这样才会有意义,至少谈到汽车是这样。如果只说这车的最大功率为200千瓦,那么你很难看出它的动力特性,因为这可能是一辆保时捷跑车,但也可能是一辆大货车的最大功率指标。
发动机最大扭矩

功率和转矩都是表示发动机动力强弱的参数,为什么要有两个参数,而不只用一个?因为不*功论**率或转矩,都不能完全表示出一台发动机的动力性能来,或者说如果你只用一个,如常常只用功率,来说明一台发动机的动力如何强大,那么不是外行不懂,就是故意误导他人。
转矩是什么?别怕,看似挺专业的词汇,其实简单。从它的常用单位“N·m”(牛·米)、“kgf ·m”(千克力·米)分析,就很容易明白它的含义。用一根1米长的扳手去扭动一个螺母,如果你用1牛顿或1千克力的手力量去扭动,那么施加在螺母上的转矩就是“1牛·米”或“1千克力·米”。
当然这里有个前提,就是忽略了扳手本身的重量,专业上称之为零质量。如果扳手长度增加1米,则施加在螺母上的转矩便会增加到“2牛·米”或“2千克力·米”。同理,如果增加手力量,也会增加转矩。
可以看出,转矩就是一个衡量“转劲”大小的标准。如果一台发动机的转矩较大,说明它输出的“转劲”也较大。因此,像拖拉机、重型载货车、越野型SUV等,它们的发动机都拥有较大的转矩指标,以便它们的车轮拥有更大的“转劲”,可以在牵引重物、爬坡时拥有较足的力量。
即使相同的发动机,如果分别配备在跑车和SUV上,往往也会将配备在SUV上的发动机的最大转矩调大些。如同样使用宝马的3.0升发动机,用在Z4上的最大转矩为300牛·米,而用在X5和X3上的则调高到315牛·米。发动机的转矩是如何产生的?刚才说的“扳手”和“手力量”在哪呢?
了解发动机原理后便会知道,汽车的动力全部来自于气缸内部的燃料燃烧爆炸,这种爆炸产生的力量就相当于扭动扳手的“手力量”,它最先通过连杆传向曲轴臂,然后扭动曲轴转动,再
经过变速器和一系列的传动机构,最终驱动车轮转动。其中的连杆和曲轴臂就相当于“扳手”,这个“扳手”越长,或者说气缸的行程越长,其输出的转矩就越大。
因此,要想拥因此,要想拥有较大的转矩输出,其气缸的行程要设计得较长些,如载货车等需要较大转矩,它们的发动机的行程都比较长。但是,任何事情都是有一利必然有一弊,加长气缸的行程虽然可以使转矩加大,但同时它运行的频率也相对减小了。
就好像你迈大步走路,虽然“一步一个脚印”很有力量,但你的步伐次数就会少;反之,如果小碎步前进,虽然不够脚踏实地,但你迈的步子次数就会多。综上所述,偏重追求力量的车辆,如载货车发动机等,其发动机的气缸行程都较长;反之,追求较高车速的汽车,如跑车发动机等,它的发动机都会采取短行程设计,以便拥有较高的发动机转速和车速。
发动机的转矩是个随发动机转速变化而不断变化的值,只要你的发动机转速有变化,或者说只要你松加速踏板或踩加速踏板,它的转矩输出值都会变化(增压发动机除外)。
而我们常说的发动机转矩指标值,则是指它能达到的最大转矩值,而且如果不是涡轮增压发动机,那么这个最大转矩值往往只是一瞬间的事,只在某个转速值时才会达到。因此,如果只用最大转矩值来表示发动机的“转劲”,并不科学和完整,一定要看它的转矩性能曲线,或者说看它在各种转速时的转矩输出情况。
如在低转速、中转速和高转速时的转矩输出是否理想。尤其是在低速时,如果转矩输出较小,那么它就不会有较佳的起步性能;如果在中转速时转矩输出较小,便不会拥有较佳的加速性能,你超车时可能就会费点劲。涡轮增压的最大好处就是,它能在一个相当宽广的转速区间内,如明锐的1.8TSI发动机,在1500~4200转/分区间内,都能保持发动机拥有最大转矩输出。
而其他车型的1.8升发动机,如福克斯1.8、凯越1.8等,则只能在4000转/分或4400转/分时,才能达到最大转矩输出,而在此前任何转速时,它的转矩输出都会较小。而且过了这个转速,其转矩输出也会下降。
汽车最有劲的时刻,就是其达到最大转矩输出的时刻,这时候进行换档最顺畅,最容易切入新档位。因此,赛车上离不开发动机转速表,以便让车手掌握换档的最佳时机,通过观看转速表可以让发动机“不丢转”,在换档时踩离合器踏板的同时另一脚还踩加速踏板,其目的就是使发动机一直处于较大转矩输出状态,以便变速器能以最快的速度切入新档,从而提高换档速度。
最高车速

有些车主可能有时候会质疑厂家给出的最高车速数值为什么会有些保守,例如自己的车明明可以跑到200km/h厂家的官方数据却标明最高时速为180km/h。
实际上,车辆的最高速度值是有一定要求的,最高车速指在无风条件下,在水平、良好的沥青或水泥路面上,汽车所能达到的最大行驶速度。根据国家规定,以1.6公里长的试验路段的最后500米作为最高车速的测试区,共往返四次,取平均值。这个速度值并不是车辆在实际使用中能达到的最大速度值,
而是指发动机在最佳状态所发挥的理论数值。但为了驾驶安全,多数车型都设定了电子限速,大约在250Km/h左右。
发动机特有技术
VVT


发动机可变气门正时技术( Variable Valve Timing,缩写为VVT)也是当下热门的发动机技术之一,它通过对气门的控制进行进排气的配气,近些年被越来越多地应用于现代轿车上。气门是由引擎的曲轴通过凸轮轴带动的,气门的配气正时取决于凸轮轴的转角。
在普通的引擎上,进气门和排气门的开闭时间是固定不变的,这种不变的正时很难兼顾到引擎不同转速的工作需求,VVT就能解决这一矛盾。简单地说,就是改变进气门或排气门的打开与关闭的时间,可以提高进气充量,使充量系数增加,发动机的扭矩和功率可以得到进一步的提高。
目前的气门可变正时系统调节方式有两种:一种是通过调节气门的开闭时间从而达到调整“呼吸”量的效果;另一种是通过调整气门行程改变单位时间的进气流量。但是由于多摇臂和凸轮组机构的介入使得i-VTEC发动机的配气系统相对复杂,运转噪音大,维修使用的成本也大幅增加。
优点:经济节油;缺点:不能连续改变气门开启的时间,构造复杂、使用和维修成本偏高。
D-VVT
发动机采用的是与VVT发动机类似的原理,利用一套相对简单的液压凸轮系统实现功能。不同的是,VVT的发动机只能对进气门进行调节,而D-VVT发动机可实现对进排气门同时调节,具有低转数大扭矩、高转数高功率的优异特性,技术上比较先进。通俗点讲,就像人的呼吸,能够根据需要有节奏地控制“呼”和“吸”,当然比仅仅能控制“吸”拥有更高的性能。
VVT and DVVT都不能连续可调,然而CVVT和D-CVVT对此进行了重大改进。
CVVT
在发动机技术的上它是英文Continue Variable Valve Timing的缩写,就是连续可变气门正时机构。韩国现代轿车所开发的CVVT是一种通过电子液压控制系统控制打开进气门的时间早晚,从而控制所需的气门重叠角的技术。
这项技术根据发动机的工作状态,来延迟或提前进气门的打开时间,它的特点是能够稳定燃烧状态,提高发动机工作效率,降低污染排放,提高燃油经济性。例如伊兰特采用CVVT发动机后与之前相比减少油耗8%以上。可见CVVT只是在发动机进气门加以控制(VVT与CVVT,只不过所实现的方法不同)。
D-CVVT
D-CVVT技术是发动机技术的进步,在发动机技术的上它是英文Dual Continue Variable Valve Timing的缩写,就是连续可变进排气门正时机构。它分别连续控制发动机的进气系统和排气系统,此效果如同一个较小的涡轮增压器,能有效地提升发动机动力。与CVVT相比,由于进气量的的加大,也使得汽油的燃烧更加完全,更省油,同时实现低排放的目的。
结语:看完以上的一些名词解释,是不是您也变成了半个“汽车专家”了呢?希望以上内容会让您在挑选汽车的时候头脑对这些参数有一些概念,不会被厂商宣传的各种专业名词冲昏头脑,可以更理智地购车,做到之选对的,不选贵的。