
蒸汽机车乘务员苦累脏,这是人们普遍的认识。也有人说火车没啥开的,就像行内人开玩笑时说的:“给机车汽门把上拴个锅盔,狗都会开火车。”的确,汽门把是司机用于操控列车动力的,向后拽增加动力,向前推减少动力,和汽车位于脚下的油门踏板的功能差不多。再说,火车跑在固定的轨道上,既不需要打方向盘转弯,又不需要超车、躲车,看起来确实简单容易。其实,这是对火车司机工作难易的误解。
除了海运,在陆地上的所有交通运输工具中,没有那个能有动辄几千上万吨的货物、一两千的旅客的载量。所以火车司机首先是责任大、压力大,精神始终处于紧张状态。要说火车的操纵,考验司机水平的不是走得了、走得快,而是要走得稳、走得好。
走得稳,就是你如何使用“闸把”,也就是刹车(行语叫制动)。火车制动的技术原理比汽车更复杂,加之火车比汽车的速度更快,重量更大,所以更难操作。
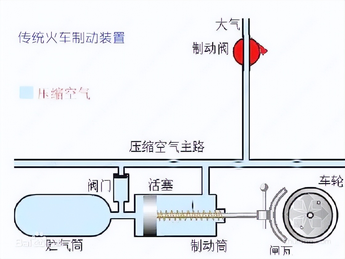
蒸汽机车制动是风压制动。机车上有空气压缩机,也叫风泵,把空气压缩成高压风,供到机车和列车风缸,通过机械原理使得闸瓦和车轮脱离。制动就是减少风缸里的风压,使得控制闸瓦的弹簧与车轮接触摩擦产生阻力,起到制动作用。火车制动受列车编组、轻重车多少、线路状况、列车速度甚至天气等各种因素的影响,虽然有操作规程,但在实践中会遇到各种情况。制动的早与晚,排风量的多与少,对司机而言,都是一个长期摸索积累的过程。
比如,在长大下坡道上,你不可能一把闸撂到底,撂几把闸,啥地方撂,同样与所拉车辆的编组有关,考验的就是司机的判断力。如果操作不当,列车的速度还没有降下来,风缸里的风却排完了,压缩机打风的速度又跟不上,那就有可能造成“放飏”事故,后果不堪设想。
再比如,担当旅客列车运输任务时,客车进站停车要完成旅客上下车。过去一些客运站在站台尽头都设立一块机车停车标示牌。如果司机制动时操作不当,制动时机或排风量运用不好,停不到停车标示牌处,不远了就是近了,造成一部分车厢跑出站台,或者一部分车厢到不了站台,都会给旅客下车上车造成不便。
我在考蒸汽机车司机前进行操纵练习时,就干过一次操纵不当的事。那是一趟上行货车,当列车通过梅家坪到庄里的长大下坡道后,即将进入庄里站并通过,由于进站时的一把闸撂多了,紧缓解(松闸)慢缓解还是致使本该通过的列车停在了站内,又不得重新启动。由于那天拉得多,庄里站场上行又有一点上坡,就这一停三四分钟的时间就耽搁进去了。
走得好,就是你得按点行车,不管是客车还是货车,运行都是有点的,从甲站到乙站运行几分钟,那都要基本做到分秒不差,你不能一会儿跑得快,一会儿跑得慢,随心所欲。当然,有时因各种原因造成列车晚点,调度在权衡之后让你赶点另当别论。
走得好还有一点,就是平稳操纵,尤其是旅客列车。坐过客车的人都知道,有些车在启动和停车时,冲撞比较厉害,有些车你却感觉不到,这就是司机操纵水平造成的差别,是大小闸配合的得当不得当的差别。机车上有两个闸把,大闸是管整列车的,小闸只管机车,两者配合可减轻列车停车时的冲撞。当然,列车启动就是如何恰当增加动力的问题,这些都要司机用心、用脑去琢磨实践。列车摇晃厉害,那基本和司机无关,一般都是线路的问题。
列车制动在操纵上按用途可分为“常用制动”和“紧急制动”(也叫“非常制动”)两种。在正常情况下,为调节或控制列车速度包括进站停车所施行的制动,都是常用制动。在紧急情况下为使列车尽快停住,所施行的制动则是紧急制动。
为了保证旅客列车乘客安全,要求司机轻易不能施行紧急制动,只有在万不得已的情况下,才能采取紧急制动措施。
另外,从培养一个蒸汽机车司机的周期来看,开火车也不是一件容易的事。从司炉到副司机、再到司机,一般没有五六年甚至十来年的历练,最后经过理论、实作考试,最终才能成为一名司机。有一个姓曹的师傅,是从农村招工的退伍军人,工作勤恳认真,干活干净利索。别人跑车弄得满身油黑,他啥时候工作服都是干干净净,但仅上过三年学的他,考司机时一次次理论过不了关,挥舞了15年的“锹把”。最后采取各种苦办法,终于在四十岁上考上了司机。

火车制动原理示意图
