开篇之前,应当说MLCC是电子科技行业里的基础元器件,其实MLCC这个行业的护城河并不高,靠的是规模,把成本降低,才是核心竞争力。
但这里有一个公司,属于MLCC的上游,主要是MLCC粉,下面详细说说它的逻辑:
国瓷材料(300285)

从近一年走势来看,公司翻倍上涨的主要原因如下:
2018年12月26日,公司业绩预告扣非增长翻倍,2019年公司股价开启翻倍式增长!
(1)内生增长
电子材料主业上,公司在2018年受益下游的MLCC需求旺盛价格疯涨,带动MLCC粉量价齐升。
(2)外延并购
一方面是公司布局受益“国六”标准的蜂窝陶瓷,收购王子陶瓷并表;
另一方面是将氧化锆齿科材料延伸到产业链下游,收购“爱尔创”并表,增厚业绩。
尽管2019年间,受MLCC行业去库存影响以及爱尔创经营回落略低于预期,但进入2020年,三大看点将使公司再次站上风口!
MLCC粉下游回暖:MLCC去库存结束,重归提价周期;
(下游的MLCC本轮的涨价周期,是在2018年三季度见顶回落,2019年Q3去库存结束,并于2020年Q1再度进入提价周期。)
氧化锆下游回暖:医用义齿高增长,消费电子手机背板需求放量;
催化材料:2020年“国六”标准元年。
一、MLCC配方粉龙头,多维布局打造新材料平台

公司业务归结起来是“3大原主业+2个新布局+1个产业链延伸”:
3大原主业:1、电子陶瓷粉(MLCC配方粉等);2、陶瓷墨水;3、结构陶瓷(纳米级复合氧化锆材料+高纯超细氧化铝材料)。
2个新布局:1、汽车尾气催化剂(蜂窝陶瓷);2、电子浆料。
1个产业链延伸:并购布局氧化锆下游牙齿领域。

而其中最具看点的三个业务分别是:
1、电子陶瓷粉(MLCC配方粉);
2、氧化锆(医用义齿+消费电子手机背板);
3、汽车尾气催化剂(蜂窝陶瓷)。
二、年报扣非增21%符合预期
公司2019年业绩快报显示,扣非业绩4.72亿元,同比增20.9%,业绩符合预期。其中2019Q4实现营收6.16亿元,同比增16.4%,净利润1.42亿元,同比降4.1%。
2020年一季报业绩1.15下滑3.98%,主要是销售回款减少及购买原材料付款增加。

主要原因:
生物医疗材料板块业务发展迅速,深圳爱尔创超额完成 2019 年度业绩承诺;
催化材料板块受益于国 六标准的推动,新产品销量逐步增长;电子材料板块虽然短期受到 MLCC 行业去库存调整的影响,但 整体业务仍然呈上涨趋势。
业绩增速下降主要非经常性损益变动。
2018年5月公司定增8.1亿元完成对深圳爱尔创剩余75%的股权收购,之前持有的25%爱尔创股权发生公允价值变动,因此产生1.14亿元投资收益,2018年公司非经常性损益为1.53亿元,而2019年仅为3000万元,基数因素导致公司2019全年业绩表观增速下滑。
三、未来:三大看点齐发力!
1、MLCC配方粉:受益下游需求回暖,重归提价周期
(1)细分赛道:MLCC配方粉
MLCC(Multi-layer Ceramic Capacitors)片式多层陶瓷电容器,又被称为“独石电容器”,领域细分为:电子元器件——电容——陶瓷电容——MLCC,是该细分领域中占比最大的子领域。
电容被动元件的细分领域中产值占比最大,达66%。在电路中的主要作用是储存电荷、交流滤波、旁路、提供调谐及振荡和用于微分、积分电路等。

其中陶瓷电容占据了最多的市场份额,约43%。

陶瓷电容根据结构的不同又可分为单层陶瓷电容、引线式多层陶瓷电容和片式多层陶瓷电容器(MLCC)三大类。由于优势明显因此MLCC应用最广,在陶瓷电容市场占据约93%的份额。


MLCC的主要结构由陶瓷介质、端电极、内电极和涂层构成。

(2)产业链:公司处在产业链上游原材料部分,成本占比超三分之一
陶瓷粉作为MLCC最重要的原材料,也是成本占比超过三分之一的原材料,其纯度、颗粒大小、均匀度,直接影响最终的产品品质。


(3)行业状况:受益下游需求回暖,重归提价周期
目前全球MLCC配方粉市场需求5万吨,其中70%市场份额属于自产自用,30%配方粉需要向外部供应商采购,外购市场需求大约1.5万吨。
配方粉下游市场方面,预计 2020 年 MLCC 全球需求将达到 115 亿美元,产量需求将扩大至 48500 亿只。中国MLCC 市场规模2020 年有望达到700 亿元。

①MLCC需求回暖量价齐升
5G背景下,单个设备对MLCC用量大幅增加,下游需求主要包括消费电子(手机、5G基站、可穿戴设备)、汽车电子(汽车电子化和新能源车)、军工。

②MLCC重归提价周期
自2000年以来,MLCC经历过四段影响较大的价格波动期:2001-2002年、2002-2004年、2006-2009年、2016-2018年。
而最近一次2016-2018年涨价原因主要是村田和三星两家最大的MLCC巨头出现供给收缩,叠加下游需求稳定增长支撑了价格上涨,尤其是2016年三星电机因受到2016 年Note 7 爆炸事故的拖累,MLCC 停止生产三个月,而复工后加强MLCC 品管,产品交货周期拉长,直接导致中国需求缺口扩大30%。
二级市场上,MLCC厂商股价也是飙升,且不说3倍的内地厂商风华高科, 2017年4月到2018年7月,15个月间台湾国巨的股价从90元新台币涨到1310新台币,涨幅超过1300%,见顶后大幅回调,直至2019年三季度企稳回升。
台湾国巨是世界第一大被动元器件厂家,其电阻产量世界第一、MLCC产量世界第三。

因此从股价也可以看出,2019年三季度MLCC去库存阶段结束,2020年一季度进一步 重归 提价周期。
(4)行业竞争格局:海外绝对垄断,国内仍以低端为主
①MLCC粉格局:日本垄断,国瓷掌握核心技术且占据国内75%份额
全球 MLCC 配方粉主要集中在日本,日本堺化学是全球最大的 MLCC 配方粉生产厂家,市场占有率28%左右,美国Ferro公司及日本化学分别位列第二和第三,市场占有率分别为 20%、14%,国内从事 MLCC 配方粉批量生产并对外销售的企业极少。

国瓷材料是继日本堺化学之后国内首家、全球第二家成功运用水热工艺批量生产纳米钛酸钡粉体的厂家,也是中国大陆地区规模最大的批量生产并对外销售 MLCC配方粉的厂家。
②下游MLCC格局:日韩台垄断,风华、三环、火炬等以低端为主
MLCC的格局是极少数日韩台湾占据90%的市场,中国大陆厂家被归到其他,而且全部是以低端为主。

③国瓷材料vs.风华高科vs.三环集团vs.火炬电子

三环集团:打通产业链下游,业绩股价弹性不如国瓷
可以看到,三环不仅在MLCC上游材料上布局,也打通下游MLCC。公司2019年业绩同比下降33.89%,主要受电子产品行业整体需求放缓影响,产品销售额下滑。
但是,在上游材料方面,国瓷材料国内75%的份额占据绝对优势。
下游MLCC方面,三环集团虽然是国内唯二的厂家之一,但是产量有限,低端大尺寸产品为主。
风华高科:产品护城河不深,难以复制上轮涨价潮辉煌
小型化永远是趋势,未来MLCC的主要看点是小型高端产品,而A股厂家并不具备大批量供应的能力。
风华高科以低端产品为主,可能会再次受益于MLCC的需求大增,但要重现往日辉煌恐怕很难。
火炬电子、鸿远电子:*用军**MLCC为主
预计2020年国内*用军**MLCC市场规模32亿,远低于工业类(汽车电子、物联网)的90亿,消费类MLCC的552亿,从股价表现也可以看出,2018年风华高科疯涨时,火炬电子股价没有明显波动。
综上,不妨退而求其次,在上游原材料和辅料供应商中挖掘,不失为一种策略。
2、氧化锆(医用义齿+消费电子手机背板)
(1)氧化锆赛道:下游应用大多处于导入期和成长期
氧化锆(ZrO2)是一种耐高温、耐腐蚀、耐磨损和低热膨胀系数的无机非金属材料,广泛地应用于结构器件、生物医疗、光纤电子、汽车尾气处理等领域,其中大多数应用领域处于导入期和成长期。

对于公司而言,下游主要受益两方面:一个是医用义齿,另一个是手机背板。
①医用:氧化锆种植牙
氧化锆是目前国际上最为先进的全瓷材料,制作的牙齿色泽真实、自然、耐磨、不变形、美观性最好且具有优良的生物学性能,但产品单价相对较高。据统计,目前市场上氧化锆烤瓷牙价格介于4000 块以上至万元不等,远高于钴铬烤瓷牙、纯钛烤瓷牙等价格,其渗透率因价格过高存在一定的影响。

据统计,全球义齿产品市场已超过5 亿颗/年,平均每颗牙齿重约2.8g,考虑牙齿修补等其他需求,全球市场义齿用氧化锆需求量约2000 吨,市场价值约4 亿元。
②消费电子用:手机陶瓷背板
陶瓷背板凭借其特殊优势有望在高端机市场有望占据重要地位。5G 和无线充电技术成为目前智能机发展主要趋势,金属后盖因存在电磁屏蔽导致其在手机背板领域的应用受限,相比塑料材质和玻璃材质等非金属材料,陶瓷后盖具备硬度高、耐磨 防划 、散热性能好优点,且可以提供一体化机壳方案。
但是陶瓷背板价格较高,约是玻璃背板2 倍,其发展受到一定的影响。未来随着产能扩大,产品良率提升,陶瓷背板成本未来2~3 年有望大幅下降。
(2)行业发展状况
①医用义齿
受益老龄化和消费升级,我国齿科材料行业将迎来高速增长。预计到2025年,我国氧化锆在种植牙领域的市场空间可达39亿元,陶瓷种植牙的市场空间可达725亿元。
公司收购国内义齿主要供应商爱尔创,实现下游资源整合,业绩承诺超预期。2018 年6 月,公司完成爱尔创剩余75%的收购。爱尔创是公司纳米级复合氧化锆产品的主要客户之一,也是中国产销量最大的氧化锆高技术陶瓷专业制造厂商之一。爱尔创市场份额约占国内氧化锆陶瓷牙齿的50%。爱尔创19年承诺业绩9000万,实际预计超1亿净利润,超出业绩承诺。
②消费电子用手机陶瓷背板:
2019 年重点看智能手表空间释放,预期到2022 年陶瓷粉体需求总量约1.5 万吨,按照目前氧化锆30 万/吨计算,背板用氧化锆市场将达45 亿规模。
公司联手蓝思科技跻身一流供应商。公司与蓝思科技、伯恩光学、顺络电子等下游客户维持良好的合作关系,2017 年12 月公司与玻璃盖板龙头蓝思科技合作,成立合资公司蓝思国瓷新材料,充足的客户资源有望持续支撑利润。
(3)行业竞争
全球纳米级复合氧化锆的市场规模在百亿左右。由于技术门槛较高,生产商主要集中在欧美和日本,比如法国圣戈班、日本第一稀元素、日本东曹等,国内企业布局较少,国产化率极低,约95%来自于进口。

目前,国内仅有少数厂商能生产纳米级复合氧化锆,公司依托多年的水热技术的研究和产业化经验,成功开发了高分散纳米氧化锆粉体的水热合成和超临界合成技术,批量生产纳米级复合氧化锆产品。国瓷材料已进入中高端应用领域,产品国内领先。
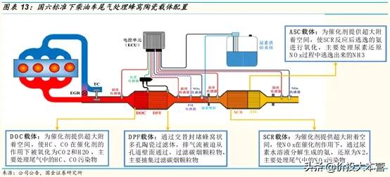
3、汽车尾气催化剂载体(蜂窝陶瓷)
(1)车用催化剂赛道:国六标准元年,蜂窝陶瓷望爆发
蜂窝陶瓷载体在车用催化剂其中起骨架支撑作用,由于蜂窝陶瓷性能、成本优势均相对明显,是目前应用最为广泛的车用尾气处理催化剂载体。国六标准2020年开始实施,部分省份2019年7月实施,比国五限值加严40%~50%以上,是目前世界上最严格的排放标准之一。


(2)产业链:处于尾气处理前端
内燃机尾气后处理系统产业链中,蜂窝陶瓷载体处在上游位置,催化剂涂覆厂商为其下游直接使用方,最后应用于终端客户内燃机主机厂商、整车厂商或船机厂商等。

(3)行业规模增速:百亿市场,需求比三年前的“国五”翻倍
国六标准下催化剂和GPF(汽油机颗粒捕集器)对蜂窝陶瓷需求量为2017 年“国五”颁布时的2.1 倍,预计 2025 年我国汽车行业蜂窝陶瓷载体的总体市场需求量预计达到26010 万升,市场空间超过119 亿元。
(4)竞争格局:王子制陶(国瓷收购)vs.奥福环保
目前全球蜂窝陶瓷载体两大海外巨头分别是康宁公司和NGK公司,CR2集中度达90%。国内蜂窝陶瓷载体企业少规模小,主要包括奥福环保、宜兴化机、王子制陶(国瓷材料收购)、凯龙蓝烽等。
从公布的扩产产品来看,康宁&NGK瞄准的是更加注重质量而对成本不敏感的汽油车产品,在相对高端的产品市场获得更高的收益。这也给国内企业占领中低端市场提供了好的市场环境。
国内从规模来看,科创板的奥福环保和国瓷材料收购的王子制陶市场份额相当,都在1%左右,国产替代空间大。

从护城河来看,国五获批证书方面,奥福环保42个远高于王子制陶的13个,
国六获检验的车型数量上,奥福环保以14个领先王子制陶。因此奥福环保在技术上应该更胜一筹。

再看财务,根据业绩快报,奥福环保2019年营收2.68亿,其中90%业务是蜂窝陶瓷载体,这块对应的营收大约是2.4亿。国瓷材料营收21.5亿,催化材料占比7.64%,对应营收大概是1.6亿,比奥福环保规模要小。
综上,奥福环保在车用催化剂这块应当是国内的龙头大哥,国瓷材料收购的王子制陶算龙头二哥。
4、并购多商誉多,但子公司质地不错,减值风险较小
需注意,国瓷材料并购如此之多,2018年商誉超15亿,占到公司净资产近40%,而商誉主要集中在王子制陶和爱尔创两家子公司。
不过这两家都有超额完成业绩承诺,未来完成业绩目标还是很有希望的,只是考虑到财政部在商誉减值规定方面日趋严格,略作风险提示。

业绩估值预测:
重申公司三大业绩增量看点:
1、MLCC配方粉国内份额占比75%,受益MLCC重归提价周期,上游原材料无论是市场份额还是技术壁垒,都比下游MLCC公司有优势。风华高科由于产品护城河不深,加上有财务造假黑历史,恐难以再现2018年3倍辉煌。
2、氧化锆:医用假牙方面,收购国内龙头爱尔创并表(甚至有人用爱尔创对标通策),业绩承诺超额完成,未来受益老龄化和消费升级前景可期。消费电子用手机背板方面,5G 和无线充电技术加速金属后盖退出市场,陶瓷背板优势明显,联手蓝思科技有望持续获利。
3、车用催化剂:“国六”最严标准施行元年,百亿市场空间蓝海,收购王子制陶超额完成业绩承诺,对标科创板的奥福环保,至少是国内龙头二哥。
2019年业绩快报净利润5亿,结合当前228亿总市值,对应PE为45.6倍,估值不算高。

考虑到上述三大业绩增量看点,而且MLCC涨价周期较长,5G周期更长,将持续受益。假设2020年预期业绩6亿多,估值40倍,预期市值250亿左右,介入时机24元以下可考虑。