最近吉利集团发布两款新车,一款是3月26日上市的博越PRO智能四驱版,另外一款是3月28日预售的领克05。有小伙伴注意到,两款车有一个被厂家共同用来宣传的卖点,那就是都采用了博格华纳第五代电液式适时四驱系统,说这套系统能为车辆提供更加智能的前后轴分配方式,既能达到节能的效果,又提升了安全性,想了解下这套系统有什么技术含量。今天,我们就是梳理下所谓博格华纳第五代电液式适时四驱系统到底有什么来头和技术特色。

说到博格华纳,熟悉汽车行业的朋友可能知道,这是一家来自美国的汽车零部件供应商,他们的双离合变速器、涡轮增压器、废气再循环阀等等与发动机配合的单元早就装进了诸如宝马、丰田、本田、通用等各大汽车品牌的车型上,是汽车行业很重要动力系统改进的一级供应商,有着较为悠久的历史。而他们的四驱分配系统却并非传统业务,是在2010年收购了瑞典企业Haldex瀚德集团的四驱部门从而获得了相关技术。说到Haldex的四驱系统,相当很多车友都不会陌生了,因此他们技术进步与沃尔沃始终是相伴而行。

利用取力器上的伞齿轮将变速器输出的横向扭矩变为纵横双向输出

首先,我们要知道,沃尔沃一直是坚持横置发动机布局,比较极端的案例是他们曾经把直列6缸机甚至V8发动机横置到机舱内,以至于抢占了悬挂的布局空间,让XC90这样的中大型SUV也只能采用更省空间的麦弗逊式前悬。至于沃尔沃坚持这种布局的原因,据称还是出于安全考虑,一个是可以增加碰撞溃缩区,一个是坚持前驱更有利于湿滑路面的操控。

还是为了提高安全性,沃尔沃在上世纪90年*开代**始采用横置发动机的全驱系统,首款是1996/1997年沃尔沃850(即后来的S70),此时它配备的是粘性耦合的四驱系统,在接近后桥附近利用粘性连轴节来实现动力传递。这是一种利用液体的粘性阻力来传递转矩的传动装置,结构有点类似多片离合器。在输入轴上装有许多内板,插在输出轴壳体内的许多外板当中,并充入高粘度的硅油。在这个结构中,多片离合器并不接触,因此传递扭矩的工作完全依靠硅油来完成。但粘性联轴节中也不能完全充满硅油,实际上通常硅油占据了其中80-90%的空间,其余是空气,因为跟硅油受热膨胀的特性有关。硅油的粘性并不是始终不变的,内板和外板间的转速差会使硅油的温度升高,其粘度将降低,所能传递的转矩会下降,但是温度升高会使硅油受热膨胀,压缩内部的空气,导致壳内压力升高,当压力达到某一临界值时,粘性联轴节效能又会极具增强。因此扭矩的传递会呈现一种所谓的“驼峰现象”,即开始的时候有一定限滑作用,然后会进入效率低下的阶段,最后又是扭矩传递峰值。

粘性耦合系统虽然实现了前后轴出现转速差时向后的扭矩传递,但弱点也很明显,首先它不是适时四驱,后轴始终是有分配力矩的,只是根据硅油的粘度不同多少而已。为了配置ABS系统工作,在必要时切断后轴动力,沃尔沃在粘性耦合系统内还增加了超越离合器,把结构弄得比较复杂。另外,整套系统限滑的动作很慢,而且不均匀。为了解决这些问题,沃尔沃把问题抛给了当时的瀚德。

1998年,瀚德推出第一代四驱系统,从结构上看与之前的粘性连轴结的多片离合器依然是核心,但是增加了差动液压泵、可控节流阀和电子控制单元。因为多片离合器在液压泵的推动下可以实现直接连接传递动力,因此工作的液体粘度不需要像硅油那么高。正常情况下,多片离合处于分离状态,当前后轴有转速差时,差动液压泵会建立油压以压紧多片离合器,实现后轴的动力分配,这就比傻等“硅油摩擦生热膨胀”要有效率的多。而电控部分是在拉手刹、ABS系统工作等情况下缓解液压系统的压力,切断后轴的动力传递。由于多片离合器是工作在液态油中,因此即使一般情况,后轴也能获得少量的动力,并不能完全断开,正常情况下前后轴动力分配比例为90:10,而在后轴分配动力时,前后轴的动力分配比例为50:50。第一代瀚德四驱系统率先被用在高尔夫、奥迪TT等大众系车上,随后用在沃尔沃S60上。



2002年,瀚德改进了第一代四驱系统,推出第二代产品。核心的变化是上代的电机控制的线性节流阀被电磁阀控制的比例节流阀代替。同时加入了压力传感器实现扭矩的闭环控制,反应速度较上代有所提升。正常情况下前后轴扭矩比例有所变化,从之前的90:10变成95:5,也就是后轴损失的动力更少了。由于电磁阀的控制更简单快捷,再配合底盘各种传感器数据,系统可以在前后轴动力分配比例95:5到50:50之间无级切换,实用性更强。这代产品被用在沃尔沃XC90上。


2004年第三代瀚德四驱系统发布。这一代的核心是多片离合器不再依靠前后轴间的转速差来判断是否需要压紧,而是通过四轮转速的传感器给到ECU的数据控制,电控系统中原来的液压泵也变成了电动泵和单向阀门,系统反应的时间再次缩短。这样,整套系统就由“被动”变为“主动”工作,而且反应时间更快,带来更好的体验和安全性。


2007年第四瀚德四驱系统的再次升级,核心的变化是增加了油压蓄能器,油压是由自带输油泵的蓄能器来提供,好处是只要蓄能器的开关打开就能立即起作用,少了建立压力的过程,机械结构上允许的速度更快。再有就是软件控制方面的升级,反应速度也更快。


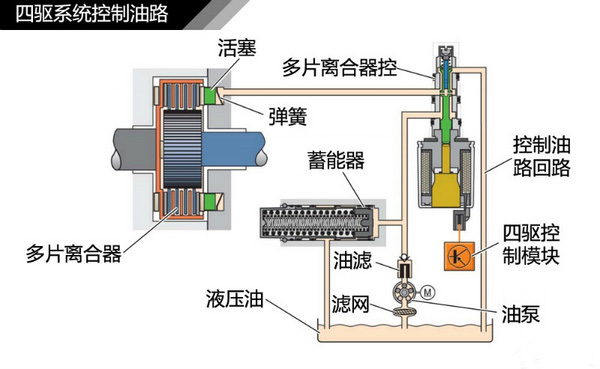
2009年,第五代瀚德四驱系统问世,核心的变化是而且取消蓄能器,取而代之的是离心式电动液压泵,结构变得更加紧凑,减重1.5公斤。作为中央差速器执行分配动力的动力源,离心式电动液压泵可通过控制离心叶片的开度大小,来改变液压泵的排量输出,进而调整系统中液压油的压力,从而控制活塞对多片离合器的压紧力。通过对于油压控制的不断改进,这个时候离合器动作时间只需100毫秒。

由于第五代瀚德系统已经非常成熟,以至于在这十多年间,并没有再出现大的改进型,一直使用到今天,只是因为企业的股权变更,名称变成了博格华纳第五代电液式适时四驱系统。这套系统普遍用在大众、宝马、沃尔沃等各大品牌上,伴随着中国SUV的兴起,也逐渐用到了国产的长城、吉利等车型上。需要指出的是,这套适配前横置发动机的适时四驱系统,从一开始就是为铺装路面而打造,主要用来提升车辆在湿滑路面时的稳定性,而非越野性能。其核心部件如多片离合器、油压控制系统在大负荷状态下,可能出现离合片过热产生的打滑或油温过高而报警等问题,并不是适合高难度的越野。
侃哥点评:
瀚德四驱系统首先解决了前横置平台实现四驱的问题,让众多小型化的轿车也能实现四轮驱动,确实有它难以取代的价值。从瀚德四驱系统的历次进化,我们不难感受到汽车从机械控制到电液控制的升级,每次升级可以实现控制精度的提高,当然在底盘电控系统和ECU的帮助下,整套系统的智能化程度也在不断提升,变成非常成熟的系统。如今这套系统也越来越多出现在国产车上,实现了中国制造的全面升级。