那木特邀嘉宾—周校
有不少的朋友,在投放直通车的时候,是没有目的性的,什么都不管,就直接开车去推广了,这样是很容易出现问题的。
产品基础铺垫
建议前期,基础一定要先做好,不然,直接上来就疯狂砸直通车推广,那么你就不要用说优化了,绝大多数都会废掉,而且还会白白浪费一大笔钱,以及时间成本,前期最好先做好产品的基础销量(可以通过老客或者限时立减等活动,去进行拉升销量量)、测图与测款,再根据市场(多去市场查看一下,看一下同行的款式、主图、价格等都是怎么样的,不要总喜欢剑走偏锋,免得越走越偏)与数据情况选择对应的创意图与款式去进行推广。

还有的是,不要把太多的责任都划分到直通车里面去,直通车相对整体来说它主要是起到一个辅助的作用,如果你是想要通过直通车推广从而直接产生利润的话,那是非常困难的,绝大多数的店铺是没有办法直接通过直通车推广从而产生利润的,除非你的利润占比特别高,不然的话,当我们发现自己店铺的流量结构主要是通过付费推广直通车的一个形式过来的话,那说明你的流量结构是有问题的,这个情况你是很难持久维持的。
宝贝承接能力
这个时候你就要关心的是直通车引流进来之后的你的宝贝承接能力的问题了,是不是你的宝贝详情页、评论、问大家、甚至是你宝贝自身有什么问题,导致引导进来的流量都没有产生什么行为转化,导致其他渠道一直没有流量进来。
当然,我们直通车本身的问题也是要去查看清楚的,不要因为我前面说的话,就觉得店铺行为与转化率低,就觉得和直通车没有关系了。
最怕的是什么,最怕的就是你前面错导致后面也跟着错,就像羊群效应一样,一个人盯着天空看,慢慢的一群也跟着盯着天空看。
人群定位
这个时候直通车的前期人群定位就至关重要了,甚至会直接影响到我们整个店铺,就好比我店铺的主流人群是36-40岁的女性人群,但是你直通车直接拉了一波18-25岁的男性人群过来,这个时候你会把淘宝系统给整懵的,要知道淘宝现在是处于千人千面的一种模式下,而且,每一个人身上的标签都是不一样的,原先系统划分过来36-40岁的女性人群是好好的,那是你直通车且是拉了一波,18-25岁的男性人群过来,系统这个时候就无法分辨出你到底要的是哪一个人群,这个时候系统就会做出一个动作,就是人群轮播投放过来(就像下图两条分岔路口一样,严重的时候可能还会多出几条),这也就是造成不少人店铺容易出现的一种状况,那就是转化率忽高忽低,转到精准的人群时候转化率高,转到不精准的人群时候转化率低。

如何,减少在直通车推广的过程中,出现人群不精准情况:
第一:在推广的过程中,首先,要去看一下店铺的人群情况,查看路径
1、生意参谋-流量-访客分析-访客对比
2、生意参谋-流量-访客分析-访客分布

第二:查看直通车关键词背后人群与店铺主流人群是否一样,查看路径
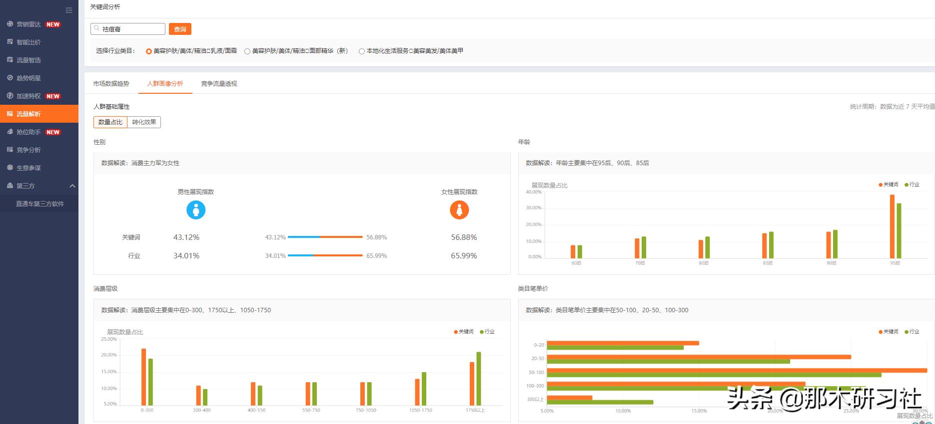
1、直通车-工具-流量解析-关键词分析-人群画像分析

查看关键词的时候,不要查看单一维度数据,容易出现问题,就好比你看到这个关键词展现数量占比,最好的是95后,但是,有可能你查看转化效果的时候,95后转化的效果反而是最差的。