摘要: 《支付宝客户端架构解析》系列将从支付宝客户端的架构设计方案入手,带领大家进一步了解支付宝在客户端架构上的迭代与优化历程。
小蚂蚁说:
《支付宝客户端架构解析》系列将从支付宝客户端的架构设计方案入手,细分拆解客户端在“容器化框架设计”、“网络优化”、“性能启动优化”、“自动化日志收集”、“RPC 组件设计”、“移动应用监控、诊断、定位”等具体实现,带领大家进一步了解支付宝在客户端架构上的迭代与优化历程。
本节将结合禾兮在 OSChina 珠海站现场的分享《移动端分析方案在蚂蚁金服 mPaaS 中的实践》,介绍支付宝客户端自动化日志收集与分析的具体思路。内容将分成三个部分展开:
- 支付宝客户端分析方案的探索;
- MAS 移动分析框架浅析;
- mPaaS 技术架构与助力。
支付宝客户端分析方案的探索
正如我们在《开篇 | 模块化与解耦式开发在蚂蚁金服 mPaaS 深度实践探讨》已经对支付宝的架构演变与开发团队规模发展做过介绍:
截止目前,在研发上面,支付宝仅 Android、iOS 客户端开发人员近千人,客户端代码行数超过了数百万行,按业务划分的工程数也已近千个,每个工程都有独立的开发 owner 负责某一个具体的模块。虽然工程师团队及工程量越发庞大,支付宝依旧能够做到日发布的频率以确保业务快速迭代,同时在业务功能日益复杂的环境,保证 App 闪退率仅 0.01%。

那么,在如此大体量的用户规模和研发团队下,支付宝又是如何确保用户使用过程中的用户体验呢?我们主要从以下两个维度衡量客户端用户体验:
- 静态:指应用开发过程中,关注 App 本身的安装包大小、存储、涉及到的用户隐私权限、安全策略等,决定用户是否愿意安装并使用你的应用。
- 动态:指应用发布上线后,用户在使用过程中,App 的启动速度,闪退、卡死卡顿等稳定性数据,网络请求,内存以及电量流量等用户实际的使用感受。

启动应用是用户使用任何一款应用最必不可少的操作,从点击 App 图标到首页展示,整个启动过程的性能,严重影响着用户的体验。支付宝客户端作为一个超级 App,启动速度当然是我们关注的重要指标之一。支付宝对于应用启动过程中的优化,主要分为以下四个方面:
- 框架治理:
梳理启动流程并重构,遵守启动过程中按需加载原则。
引用 Pipeline 机制,根据业务优先级规定业务初始化时机。
制定统一的开发规范,尽量降低业务方流程对启动性能的影响。
- 业务治理:
按需加载,延时执行。
线程治理:统一管理已有线程,并调整线程优先级。
I/O 治理:关注主线程 I/O,优化合并频繁读写的 I/O 操作,尽量使用统一存储。
- 技术突破:
防止启动过程中的 UI 重刷操作。
虚拟机优化,包括 JIT 关闭,降低 GC 次数。
基础模块调优,分析主线程耗时操作并优化。
另外,用户使用过程中 App 的内存、存储、电量及流量等消耗,也是重要的衡量指标。具体的优化点如下:
- 内存:
内存分析:memtrace hprof 线下内存分析,遍历对象,根据生命周期标记内存泄露,同时根据 object 创建引用确定业务归属。
Native 内存:图像库切换到 native 层,4.x bitmap 像素数据放到 ashme 共享内存,降低 GC。
内存优化:对象池复用,减小 bitmap 对内存占用,使用更小的图,尤其注意三方 H5 页面。
- 存储:
存储分析:查看应用存储大小。
存储优化:使用共享库,业务定向优化,压缩存储等。
- 流量:
耗流量原因:分析各种网络请求。
流量异常捕获:hook 所有网络请求,根据host聚合流量,超过阈值确定异常。
流量优化:PC 底层协议优化,资源增量按需*载下**,同时通过切面信息调用方。
- 电量:
耗电原因:监控 CPU 使用率,各种 sensor、gps、weaklock、网络连接等耗电操作。
耗电异常捕获:遍历线程,获取所有线程运行时间,与主线程比较确定异常。
耗电优化:高性能 dump 线程栈优化,通过线程映射调用方,评估调用逻辑进行优化。

针对以上每个优化点,支付宝都投入了大量精力进行研究和实践,有关启动性能优化的详细内容可以查阅文档《支付宝客户端架构解析:iOS 客户端启动性能优化初探》和《支付宝客户端架构解析:Android 客户端启动速度优化之「垃圾回收」》,其他优化点请持续关注“客户端架构解析”系列文章。
基于这些对用户体验优化的内容,支付宝构建了一套完整的超级 App 线上运维体系,实时监控线上 App 发生的异常问题,针对这些问题,以最快的时间定位问题原因并找到对应的解决方案,最后通过动态热修复的技术及时修复线上问题,最终形成一个线上质量保障的闭环,保障应用运行的稳定性。

MAS移动分析框架浅析
接下来,详细介绍超级 App 运维体系中的移动监控框架具体是如何实现的。
移动分析 MAS(Mobile Analysis Service)通过对移动客户端、H5、小程序、PC等多端埋点数据的采集与分析,实现产品核心指标监控,提供页面、设备、留存、性能等基础分析,并支持自定义事件分析、漏斗分析等高阶分析,帮助企业更好地完成业务监控、用户洞察与行为分析,指导产品迭代,精细化产品运营,辅助营销决策,加速业务商业化。主要分为以下四个阶段:

整个移动分析的完整链路从左往右看,就是客户端通过调用埋点 SDK 的接口进行数据埋点,埋点 SDK 对日志进行格式化后,先写入客户端本地文件,满足日志上报触发条件后,将本地日志上报到日志服务器并清理本地日志文件以减少存储大小;日志服务器接收到客户端上报的日志后同步到计算平台,经过离线计算和实时计算后,将结果进行展示,用来监控、分析、搜索、推荐等。
接下来我们将从移动分析框架的四个阶段,详细介绍数据分析的整个链路逻辑。
数据采集
根据采集数据时机、应用场景,最终用途的不同,我们把客户端采集的数据分为了以下几类。其中结合 mPaaS 模块化开发框架,报活埋点、押后台埋点、页面自动化埋点、性能埋点及 H5 埋点,由客户端 SDK 自动采集,无需开发者手动调用接口实现,开发者只需要关注自己的业务逻辑,在需要监控的逻辑除埋点统计。

为了降低频繁上报日志对应用性能的影响,客户端采集到数据后,会预先保存在应用本地,通过以下三种方式同步到日志服务器:
- 自动上报:满足一定条件后客户端埋点 SDK 自动上报,包括
程序每次冷启动都会触发检查日志上报的逻辑。
程序进入后台会立即触发上报。
写日志时,某种类型的日志默认到达 40 条就触发上报。
- 实时监控:对于比较重要的客户端日志,如异常、应用闪退日志等,可实时上报,产生一条上报一条,便于后台实时监控。
- 动态控制:在自动上报的基础上,通过服务端下发的开关值,修改客户端日志写入和日志上报触发的条件。如在大流量并发的情况下,为减少日志服务器的压力,控制客户端只写入并上报异常或闪退日志,忽略行为日志的统计。
数据计算
上报到日志服务器的日志,会同步到计算平台进行计算,后台主要包含以下几个系统:
- mdap:日志采集网关,负责收集客户端埋点日志,收到日志后,直接传输至 JStorm 集群进行计算。
- JStorm:实时计算引擎,根据处理规则对日志进行实时解析并将需要的数据存储入库。
- SSDB: kv 数据存储层,底层使用 leveldb,支持单表十亿级记录。
- ZooKeeper:集群管理、组件间服务发现。

数据应用
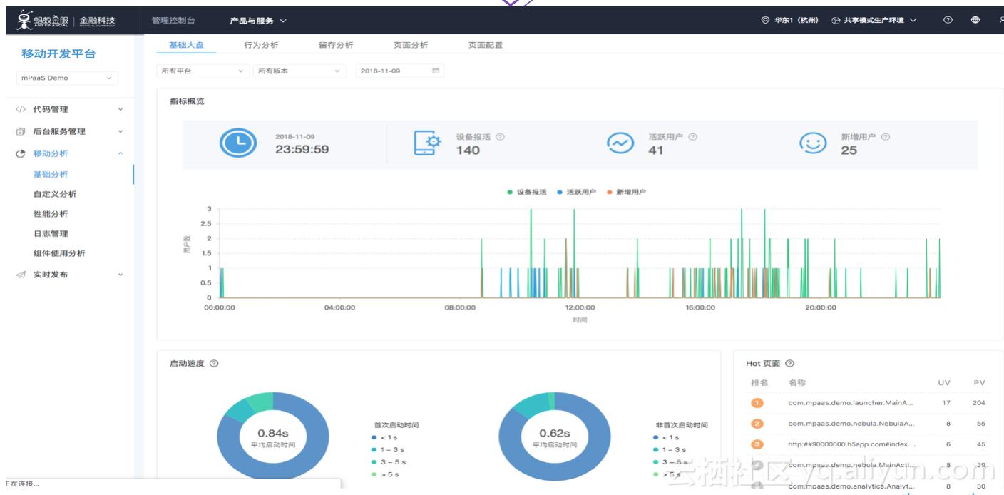
计算平台计算出来的结果,可以为用户提供用户分析、事件分析、行为、性能等数据分析服务。
- 基础分析: 关注于 App 的通用分析,包括每日登录用户、新增用户、使用时长、用户留存、页面分析、访问路径等基础分析。
- 高阶分析: 用于 App 专注业务的特定分析需求,提供一种灵活的多维分析能力;提供热修复报告,帮助您了解 RPC、修复、回滚相关信息等。
- 性能分析: 提供闪退、卡死、卡顿的统计功能。当客户端发生性能问题后,移动分析服务提供实时查看性能分析的统计数据。
- 日志管理: 支持按关键字实时搜索查询日志,或通过服务端开关实时控制客户端日志上报逻辑。

数据决策
在上一步数据应用的基础上,可以与大数据、营销平台及推送平台结合,根据移动分析得到的埋点数据,通过大数据平台进行打标、圈人、用户画像及建模后,可以在营销平台上发起一次营销活动,指定活动的类型,活动算法,参与人群及活动奖品,通过消息推送、数据同步,动态发布等形式,触达到客户端,实现客户端拉新促活、活动推广及操作引导的目的。同时结合运营活动的场景需求,形成了一套完整的数字化运营体系,监控一次运营活动的参与人数、活动发放率、核销率等,观察活动的有效性。

mPaaS 技术架构与助力
上面介绍的支付宝内移动端分析方案的技术积累和架构实践,已经通过 mPaaS 移动开发平台作为蚂蚁金服金融科技的一部分对外开放。mPaaS(Mobile Platform As A Service),源于支付宝 App 的移动开发平台,为移动开发、测试、运营及运维提供云到端的一站式解决方案,能有效降低技术门槛、减少研发成本、提升开发效率,协助企业快速搭建稳定高质量的移动 App。

在 mPaaS 移动开放平台上,我们将移动分析框架中的本地日志、埋点、自动化埋点、性能监控、Crash报告、诊断日志等模块,作为一个个独立的组件来进行输出。任何一个 App 都可以通过 mPaaS 插件,添加对应的组件,在当前应用中集成这些功能,只需要这样简单的操作,就可以让你的应用具有和支付宝一样强大的移动端分析监控能力。


客户端集成了这些移动分析相关的组件后,用户在使用APP过程中会产生相应的日志,经过数据采集、数据上报、数据计算等处理后,计算的结果会同步到 mPaaS 移动分析的大盘上展示,包括应用的基础应用概况、性能稳定数据、流量走向等等,方便开发者实时监控 APP 的概况大盘和稳定性等,实时发现线上问题并修复。


目前,mPaaS 移动开发平台已经服务了众多企业,包括蚂蚁金服内部的香港支付宝、网商银行、口碑商家等,同时还有大量的外部蚂蚁生态合作伙伴,包括12306、上海地铁、广州地铁、广发银行等。秉承着「给世界带来小而美的变化」的理念,我们通过 mPaaS 帮助 12306 这样的国民级 App 重构了客户端,使得大家可以用上一个好的体验的 App 进行出行购票,用 mPaaS 这样成熟的底层框架搭建一个 12306 仅需要 2-3 个月的时间。
除了 12306 还有支付宝香港版,广发银行手机银行和发现精彩多个客户端,同样在短短几个月的时间内便完成了业务重构。
蚂蚁金服ATEC城市峰会·上海
2019年1月4日,一场金融科技的前沿探索之旅——蚂蚁金服ATEC科技大会即将起航,你准备好了吗?小蚂蚁为大家准备了满满了攻略福利,等你来拿!了解蚂蚁金服ATEC科技大会更多信息,记得持续关注小蚂蚁(官微:蚂蚁金服科技)~~
蚂蚁金服金融科技官网:
https://tech.antfin.com/articles/activity/atecshanghai
ATEC科技大会:
蚂蚁金服ATEC(Ant Technology Exploration Conference)科技大会是蚂蚁金服在中国举办的最大的技术盛会,旨在向遍布全球的合作伙伴与技术专业人群分享新技术的发展趋势与落地实践,通过对先进的前沿技术探索与讨论,为世界带来平等的机会。ATEC大会一直在路上。过去一年,蚂蚁金服ATEC科技大会走过杭州、硅谷、新加坡、伦敦等全球金融科技中心城市,之后将会造访国内各个金融科技中心城市,与当地受众分享蚂蚁金服对金融科技最前沿的洞察。

ATEC科技大会报名方式 & 福利:
本次大会门票采用审核制。嘉宾填写个人信息进行报名,报名后3天之内收到报名审核成功的短信,即为报名成功。大会报名截止日期为2018年12月31日24时,额满即止。
前50位报名嘉宾将会优先审核通过,先到先得哦~
小蚂蚁还为大家准备了本账号读者的专属福利邀请码: SF2B3A
还等什么,赶紧点击下方报名链接,小蚂蚁期待你的到来~~
ATEC报名链接:
https://alipaytech.mikecrm.com/l6YPW6
作者:平生栗子