1、背景介绍:最近一直被OOM问题缠绕,原因是表单*载下**功能访问量比较大,数据量相当多,表单数据存储在mongodb,数据总量2亿多,每个实例总内存限制1.5G左右,线上部署了5个实例,但是最大承受时间也不过3天,于是决定逐步优化解决此问题
2、环境介绍:
2.1、vm: openjdk:8-jre-alpine
2.2、docker 部署,k8s管理
3、问题呈现:
3.1、导出大批量Excel时,nginx 504
3.2、访问量高 && 导出大批量Excel,出现OOM
4、问题分析:
4.1、nginx 504 问题,服务器长时间无响应,根本原因是同步操作,mongodb查询慢
4.2、数据保存在mongodb,mongodb分页是深分页,会全表扫描
5、解决办法:
5.1、导出采用异步操作,多线程异步处理
5.2、大批量的Excel采用*载下**到磁盘,统一压缩为zip文件上传到腾讯云,
5.3、能尽量用基本类型的不使用引用类型异步操作如图示

具体代码如下:
设置线程池,核心线程数不是越大越好,具体文章请参考
https://blog.csdn.net/wang123459/article/details/82079250
线程池资料参考
https://docs.spring.io/spring/docs/current/javadoc-api/org/springframework/scheduling/concurrent/ThreadPoolTaskExecutor.html

代码逻辑具体实现:


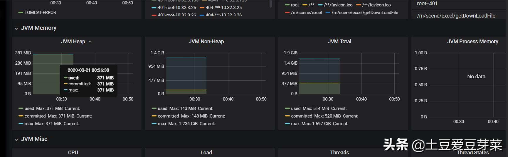
优化完之后,遗憾的是只能在线上坚挺了不到2天,某一个实例又爆出OOM了,由于添加了jvm监控,异常监控截图如下:


经过分析是由于Eden space 无法为新生对象开辟新的空间,发生了OOM,java堆内存划分如下:

从以下几点分析:(1)内存中加载的数据量过于庞大,如一次从数据库取出过多数据;
(2)集合类中有对对象的引用,使用完后未清空,使得JVM不能回收;
(3)代码中存在死循环或循环产生过多重复的对象实体;
(4)使用的第三方软件中的BUG;
(5)启动参数内存值设定的过小;
受到启发:1、 代码中尽量少使用引用类型2、增大java堆内存3、设置合理的垃圾回收器
验证结果:
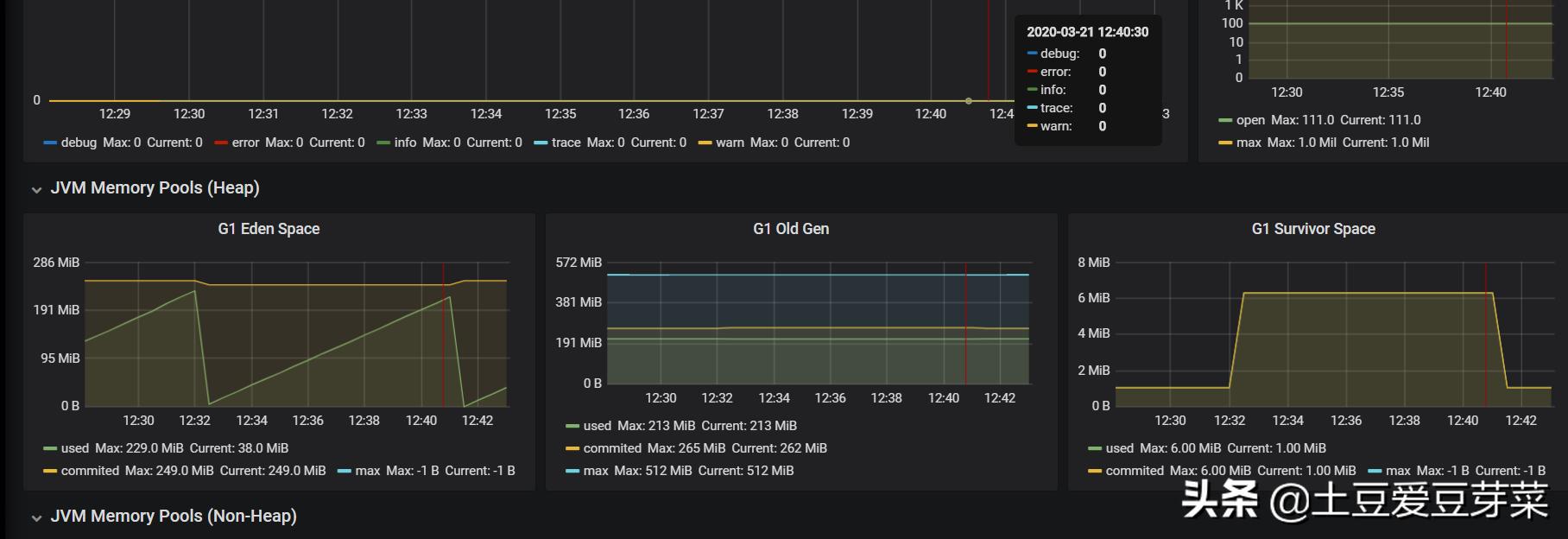
1、模拟大批量数据导出:并发请求10-20次,每个请求的数据导出*载下**量是30w条左右,结果如下:


30w条数据异步导出执行大概需要2-3秒就可以完成,
JVM堆运行情况如下:

其实在极限的条件下,选用合适的方法,而不是现在的服务器配置都很高,而不注重性能相关的问题,程序员的经验不能以工作年限而一味的判定,而是凭处理问题的思路和应变能力,
个人理解牛逼的高手都是在发现问题,解决问题的过程中历练出来的,而不是无谓的代码堆积,那就真正把自己变成的搬砖的了