“油表亮了,车还能跑多远?为何油表不显示具体数值?我的油箱真的加满油了吗?”
以上提到的三个问题,是大家开车时经常会有的疑问,小编查了一下,对于这些个问题,网上有各种各样的说法。为了让大家搞懂其本质,本期文章我们请到了一位负责燃油系统研发的朋友为大家解析。

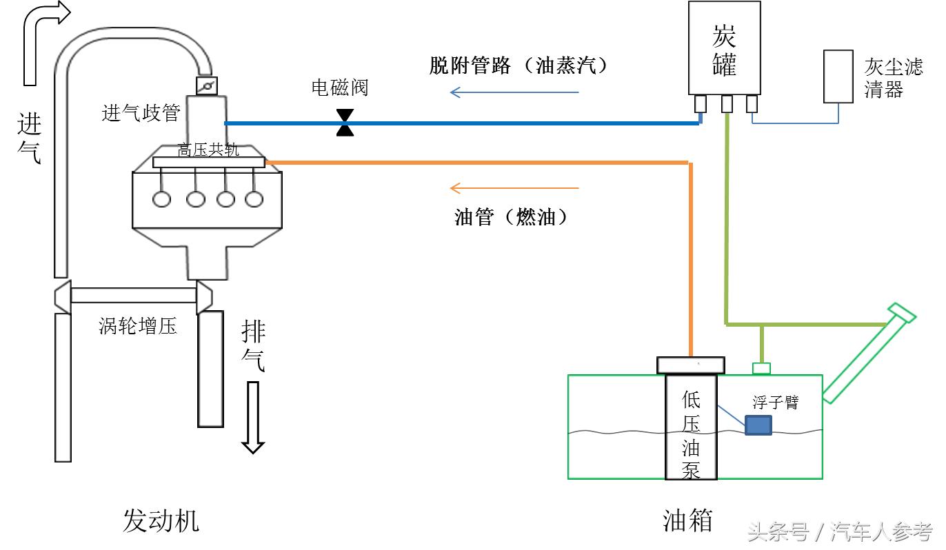
燃油系统是什么鬼?
首先我们看看燃油系统是什么,如下图所示,说简单点,燃油系统主要功能是储存燃油和供给燃油。
其中,供给燃油主要分为两路:一是通过电磁阀开启,在发动机进气歧管产生负压,将储存在炭罐里的燃油蒸汽脱附至发动机;二是通过集成在油箱里的低压油泵将燃油直接输送到发动机燃烧室进行燃烧。

在整个系统中,油箱是整个燃油系统的核心部件,见下图。请注意几个部件,油泵,油位传感器,浮子,下面将会用到。

油表如何反映油量?
了解了整个燃油系统结构,我们来点干货。
介绍一下油位传感器,如下图,由一个滑片电阻和一个浮子机构组成。当油箱里面的燃油高度产生变化的时候,浮子高度也会随着变化(“水涨船高,油涨浮子高”)。

浮子高度变化,会带动滑片电阻的触点进行滑动,输出不同液位高度时的阻值。油表根据油泵输出的液位阻值信号进行处理,指出对应的燃油量。
也就是说,油表是通过油箱内浮子的位置和阻值信号间接地反映油箱燃油的容量,这并不是一个准确的值,这就是为什么油表上没有或者说不敢直接标注油箱油量的原因。
油量也要标定!
下面关键的来了,我们来看看油表上显示的“满油,1/2,1/4”等等是如何标定的。
一般来说,油泵会定义8个关键阻值点:E-STOP,空油位点,报警点,1/4点,1/2点,3/4点,F点(满油位点),F-STOP点,如下图为一油泵,绿色方块为浮子,其在油箱内会随着油位变化而在不同的位置。

汽车工程师在设计和验证时,有一个匹配的基本原则,也就是在油位报警时,剩余油量要保证汽车还能行驶60-100公里。请看上图,在报警点时浮子的位置,这个时候油箱里还有很多油。所以当你看到油表亮了,请不要担心,车还可以开很远。
再进一步说,即使指示空油位,这个时候油箱里面依然有油存在,再次请看上图浮子位置。
另外,还要一个重要的匹配原则,当油箱内油量达到90%的额定容量,油泵阻值输出就要使仪表指到F点(满油位点),以免引起消费者(也就是我们)的抱怨。
这就是为什么油表明明显示已满,为何却跑不到想象中的里程,你确定你的油箱真的加满油了吗?每次加油时,请让加油站工作人员要做到跳枪三次。

好了,希望以上科普知识能够帮助到大家。
版权声明:本文为“汽车人参考”原创,欢迎转载,但请注明“本文出处于+媒体平台名称+汽车人参考”以及原文链接,侵权必究。
技术·原创·精致·有趣
“汽车圈儿的清流” 汽车人参考 Auto Refer