很多车主都有烦恼,为什么汽车里面总是弥漫着一股汽油味?虽然也有一部分人认为:汽油味超级好闻!汽油味是香的!
但……对于容易晕车的小伙伴们而言,汽油味简直就是乘车的噩梦。

造成车内有汽油味的原因有很多。
譬如:
供油管路破损、汽油滤清器故障;有些车装有碳罐,长期未更换也会造成汽油味外泄;另外发动机的工况也会让车内有汽油味,如果某一个气缸故障不做工或者燃烧不充分,也会有很大生汽油的味道……
如果大家在正常行驶过程中,不仅发现汽油味大,而且遇到松开油门车身会传出闷响、热车需要二次或者更多次才能启动等问题,那么一般情况下就是汽车油气蒸发控制系统出问题了。
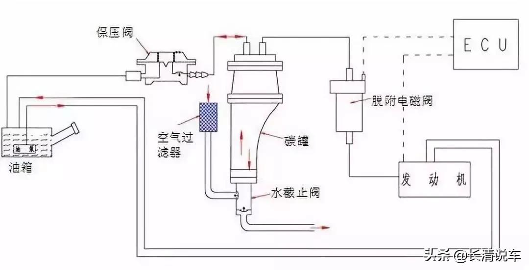
何为油气蒸发控制系统?
油气蒸发控制系统,简单说就是车上的碳罐和电磁阀。
由于汽油易挥发,油箱里的汽油蒸汽需要有合适的途径排出,否则集聚越多安全隐患越大。但是直接排放到空气中会造成污染而且浪费能源,所以油气蒸发系统应运而生。
在油箱上再通一条管道,将油气引导至碳罐,碳罐里的活性炭可以吸附汽油颗粒并保存,剩下的气体通过碳罐通气孔排放到大气中去。
碳罐另一端与发动机进气歧管相连,中间有一个电磁阀控制管道的开闭,在合适的时刻打开,将吸附的油气送入发动机燃烧掉,这样既不污染环境又节约能源。

结合上图,我们可以很直观的了解这个系统是怎么一回事。
四大问题及解决方案
知道原理后就可以分析故障原因啦!除了汽油味大,还有其他三种现象也是经常出现的,我们一一盘点:
1.车内有汽油味
通过了解油气蒸发控制系统的构造,我们知道碳罐是其中的一项重要构成。
由于碳罐吸附作用减弱,无法完全吸附蒸汽中的汽油,造成碳罐排出的气体含汽油,而一些车型碳罐是在发动机舱靠近空调滤芯的位置,正常行驶过程中油气是被吸入发动机的,很少逸出。

当松开油门时,负压消失,蒸汽就从碳罐通气孔逸出。这样就造成某些车型在打开内循环的情况下一松油门就会闻到汽油味。
解决方法:更换碳罐。
2.加油时打开油箱盖油箱会吸气或者排气
由于碳罐通气孔堵塞,车辆正常行驶时油泵不断泵油,造成油箱内负压升高,但是通气孔却无法迅速补充空气来调节负压造成油箱被吸扁。
当松开油门时油泵停止工作,负压消失,油箱回弹就会发出闷响。这种情况在极端条件下油箱吸扁程度高的话甚至可以损坏油泵。

汽车在高温下长时间停放以后,油气由于通气孔堵塞而无法排出去,所以蒸汽在油箱内聚集,打开油箱盖就会向外排气。
解决方法:遇到这种情况检查碳罐底部通气孔,一般情况下疏通通气孔就可以解决问题,不必更换。
3.热车时发动机需要二次甚至更多次点火才能启动
这是由于电磁阀故障导致电磁阀无法关闭,启动时进入气缸的混合气过浓无法点燃。冷车无此现象。

解决办法:更换电磁阀。
4.小范围内怠速不稳
限定条件是“小范围”,是因为发动机怠速不稳原因很多,有些情况下怠速不稳定程度很大,转速表指针波动很大。但这里说的故障转速波动相对较小是由于电磁阀故障导致的。
因为碳罐里的油气进入发动机是不经过氧传感器的,所以在电磁阀故障常开但电脑还未控制电磁阀打开的情况下,行车电脑给的喷油量是未计算碳罐内的浓度的。
电磁阀常开导致混合气过浓,转速将升高,电脑检测到转速升高以后就会降低喷油量,但是降低的值还是在默认电磁阀关闭的情况下计算出来的,肯定会造成喷油量过低,怠速就立马下来了,电脑就这样不断死循环,降低升高再降低升高进而造成怠速不稳定。
解决方法:更换电磁阀。
在车内突然闻到汽油味该怎么办?
有人说,道理我都懂,可是路上遇到情况还是不知该怎么办?别着急,要处理车内突然出现的汽油味,总共分两步:
1、立刻靠路边停车,不要惊慌。
2、下车查找汽油味的来源。
先是通过气味初步辨识,如果仅是纯粹的汽油味,那么着火的可能性不是很大;如果其中夹杂着刺鼻的橡胶味道,就有可能已经出现了着火的迹象,真是着火了得赶紧灭火,并拨打火警电话了。
如果没有夹杂别的味道就再打开引擎盖具体检查,此时要注意确保人身安全。

所以说,晕车的朋友们不要怕,消灭汽油味不是梦;
开车的老司机突然闻见汽油味也不要慌,安全应对汽油味你最在行!