水地暖系统较为复杂,主要由热源、控制系统、地暖末端等构成。

水地暖使以温度不高于60℃的热水为热媒,通过主机将水加热,使埋置于地面以下、保温基层上加热管内的水循环流动,加热整个地面层,通过地面以辐射传热方式向室内供热的一种供暖方法。
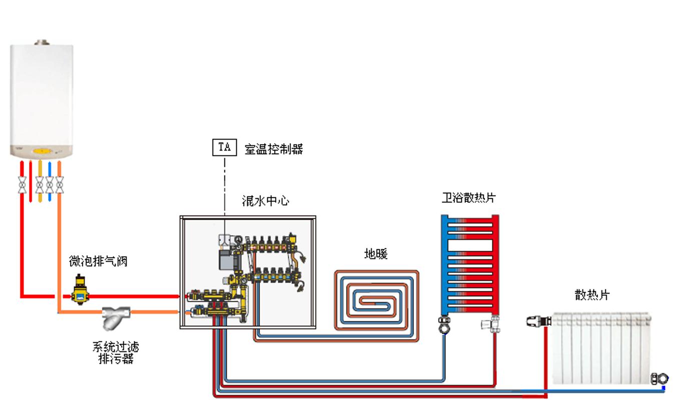
热源
地暖的热源起到加热热水的作用。常见热源包括空气源热泵、燃气壁挂炉、电壁挂炉、市政供暖锅炉等。
控制系统
控制系统是对地暖采暖功能起到控制作用的系统,主要由分集水器和温控器及其他执行器组成。
分集水器
系统的水力分配装置,是地暖盘管与主管之间的管路集中。
混水循环泵
冷热水混合的动力装置,可提升系统水流速度、缩小供回水温差、是系统高效节能。
恒温阀
将高温进水与低温回水混合恒定温度(40-50℃)作为地暖系统的进水。
地暖末端
包括地暖盘管和保温层,起到流通热水、传递热量及防止热量流失的作用。

电地暖
电地暖系统通常只由末端与控制器构成,且包含发热电缆、电热膜、碳晶体、碳纤维、石墨烯等多种产品
电地暖是以外表允许工作温度上限为65℃的热媒为介质,以温控器控制发热元件温度,将电能转化为热能的一种供暖方式。电地暖系统组成相对简单,主要包括发热材料、温控器、地面辅材。通电后,导体工作温度控制在40-70℃,通过地面作为散热面,以辐射的方式向地面以上传递,使其表面温度升高,达到提高及保持室温的目的。
电地暖末端产品类别丰富,主要介质品类发热电缆、电热膜及其他类。发热电缆包括普通电缆及碳纤维电缆,电热膜包括碳纤维、碳晶、石墨烯电热膜等。其他类包括发热地板、碳晶地暖等。
发热电缆
介绍
发热电缆是将外表面允许工作温度上限为65℃的电缆管埋设在地板中,并以发热电缆为热源加热地板,以温控器控制室温或地板温度,实现地面辐射供暖的供暖方式

优点
操作简单,在整个使用过程中无需用水,抗冻,使用寿命较长,技术成熟
缺点
发热面积小,电费高,电磁辐射较高,电阻丝易发热、易老化,会引起局部温度叠加和整个房间系统瘫痪
国家政策不推荐使用
电热膜
介绍
电热膜是一种通电后能发热的半透明聚酯薄膜,是由可导电的特制油墨、金属载流条经印刷、热压在两层绝缘聚酯薄膜间制成的一种特殊的加热元件

优点
节能、节水、节点、无污染,运行安全可靠、使用寿命长,体积小,施工简便
缺点
铺设于瓷砖下面膜易破损,且中国电压不稳容易造成电压击穿现象,铺设不均易造成局部温度叠加发热严重
碳晶地暖
介绍
碳晶地暖产品采用纳米半导体碳晶高科技材料,以电热转换载体,让电热转换率达98%,是目前世界热转换率最高的发热材料之一。系统在发电状态下通过碳分子布朗热导运动,产生大量远红外线热辐射制暖

优点
升温相对迅速、热转化率高、节能、环保、工作安全稳定
缺点
目前该类产品大多采用干法铺设,局部温差较大,存在起鼓的问题,且故障率较高,更换成本较大
石墨烯地暖
介绍
石墨烯地暖产品采用石墨烯高科技材料(也是国家“煤改电”材料),以电热转换载体,让电热转换率达98%,是目前世界热转换率最高的发热材料之一

优点
超薄,厚度一般在1-2cm间、热转化率高、耗电量少、不易发生构件故障、可重复使用、使用寿命超过50年,易于实施干法施工
缺点
价格昂贵,缺乏生产标准,产品稳定性尚未经过验证,存在一定的使用风险,且产品价格较高
水地暖与电地暖对比
水地暖
优点
散热平稳,舒适度高,能够个性化调节温度
无辐射,安全性高
地暖管与建筑同寿,使用寿命长,且运行费用低
面积越大越节能
安装及维保成熟,可兼顾生活热水
缺点
温度变化惰性大、响应速度慢
前期投入成本较大,包括锅炉及其他配件
维修保养麻烦,地暖管易堵塞,需要定期清洗
层高影响更大
电地暖
优点
升温速度快
屋内空间占用小
后期基本无需清洁保养,维修方便
小面积使用更节能
缺点
电能直接用于采暖,不利于节能
运行过程中会产生轻微电磁浮沉,存在轻微辐射
无法兼顾生活热水
大面积使用,节能性不如水地暖,整体运行成本更高
温度调节灵活性差,且存在温控器失灵带来的安全隐患