液压阀是液压传动中用来控制液体压力、流量和方向的元件。按不同的分类方式,液压阀分为很多不同的类型。
1、常用液压阀:方向阀、压力阀、流量阀
(1)方向阀
方向阀的作用概括地说就是控制液压系统中液流方向的,但对不同类型的阀其具体作用有所差别。方向阀的种类很多,常用方向阀按结构分类如下:
单向阀:分普通单向阀和液控单向阀。

换向阀:分转阀式换向阀和滑阀式换向阀。滑阀式换向阀又可以分为手动式换向阀、机动式换向阀、电动式换向阀、液动式换向阀、电液动换向阀。

手动换向阀↑

液动换向阀↑


(2)压力控制阀
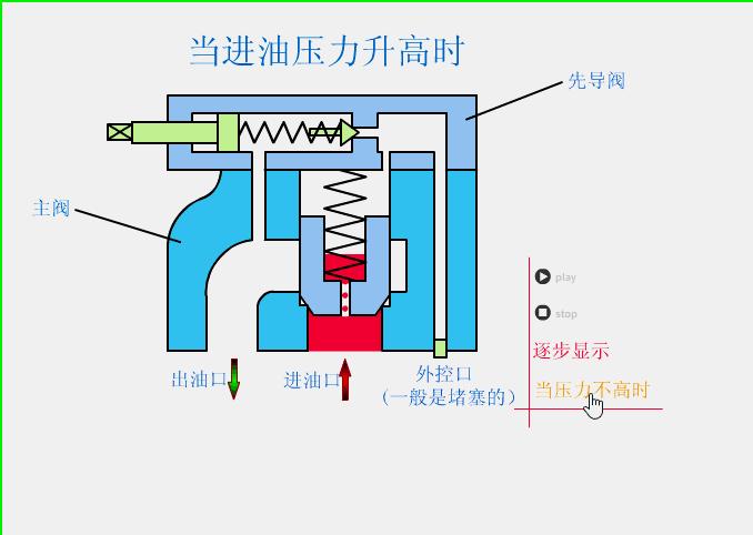
溢流阀:有直动式、先导式溢流阀。

溢流阀↑


减压阀:有直动式、先导式减压阀。

减压阀↑
顺序阀:有直动式、先导式顺序阀。

顺序阀↑
(3)流量控制阀
流量控制阀有节流阀、调速阀等。
2、换向阀的控制方式,换向阀的通和位
换向阀的控制方式有手动式、机动式、电动式、液动式、电液动式五种。换向阀的通是指阀体上的通油口数,有几个通泊口就叫几通阀。
换向阀的位是指换向阀阀芯与阀体的相互位置变化时,所能得到的通泊口连接形式的数目,有几种连接形式就叫做几位阀。
如一换向阀有4个通油口,3种连接形式,且是电动的,则该阀全称为三位四通电磁(电动)换向阀。

二位二通换向阀↑

三位四通换向阀↑

三位五通换向阀↑
3、减压阀的性能特点及其应用
减压阀是控制其出口压力为某一常值的,因此希望该值不受其他因素影响为好,然而这是不可能的。
事实上,当通过减压阀的流量或一次压力(入口压力)发生变化时,二次压力(出口压力)都要变化(波动)。
二次压力随流量或一次压力变化而变化的大小,称为减压阀的定压精度。变化小,则定压精度高;反之,则定压精度低。
4、溢流阀、减压阀、顺序阀作用的区别
简单来说,溢流阀的作用是稳定阀的入口压力,减压阀是稳定阀的出口压力,而顺序阀则是接通(当顺序阀工作时)或切断(当顺序阀关闭时)某一油路。
顺序阀可以做溢流阀使用(只是性能稍差),只要将其入口和液压泵相连,出口连接油箱即可。如直动式顺序阀做直动式溢流阀用即是一例。
5、选用换向阀时应考虑哪些因素
选择换向阀时应根据系统的动作循环和性能要求,结合不同元件的具体特点,适用场合来选取。
① 据系统的性能要求,选择滑阀的中位机能及位数和通数。
②考虑换向阀的操纵要求。如人工操纵的用手动式、脚踏式;自动操纵的用机动式、电动式、液动式、电液动式;远距离操纵的用电动式、电液式;要求操纵平稳的用机动式或主阀芯移动速度可调的电液式;可靠性要求较高的用机动式。
③根据通过该阀的最大流量和最高工作压力来选取(查表)。最大工作压力和流量一般应在所选定阀的范围之内,最高流量不得超过所选阀额定流量的120%,否则压力损失过大,引起发热和噪声。若没有合适的,压力和流量大一些也可用,只是经济性差一些。
④除注意最高工作压力外,还要注意最小控制压力是否满足要求(对于液动阀和电液动换向阀)。
⑤选择元件的联接方式:管式(螺纹联接)、板式和法兰式,要根据流量、压力及元件安装机构的形式来确定。
⑥流量超过63L/min时,不能选用电磁阀,否则电磁力太小,推不动阀芯。此时可选用其他控制形式的换向阀,如液动、电液动换向阀。
6、选用压力阀时应考虑哪些因素
根据系统的不同要求,结合具体阀的性能、特点,选择相应的阀。所选阀的调压范围和额定流量均应大于系统要求的数值。
当要求保持系统压力基本恒定,防止系统过载,使系统卸荷或造成背压时,选用溢流阀;当系统有两种压力,其中有一种是较低压力或限制执行机构作用力时,可选用减压阀;当要求执行机构有顺序动作时可选用顺序阀或压力继电器。压力继电器还有安全保护作用。类型选好后,再按该阀所在系统的最大工作压力和该阀通过的最大实际流量选取该阀的规格。