
第一章 行业概况
1.1 铝行业概况
铝行业是指涉及铝的开采、冶炼、加工和销售等一系列活动的产业。在经济方面,铝行业是全球重要的基础产业之一,对于推动经济发展、提供就业机会、创造财富等方面起着重要作用。在工业方面,铝因其轻质、耐腐蚀、导电性能好等特性,被广泛应用于航空航天、汽车、建筑、电力、包装等多个领域。在社会方面,铝行业的发展对于提高人们的生活质量、推动科技进步等方面也有着积极的影响。
在全球市场上,铝行业的地位日益重要。随着科技的发展和环保需求的提高,铝的应用领域不断扩大,市场需求持续增长。同时,铝行业也面临着资源短缺、环境污染、能源消耗大等挑战,这也推动了铝行业在技术创新、绿色发展等方面的探索。
中国是全球最大的铝生产国和消费国,铝行业在中国的经济中占据着重要地位。中国的铝行业不仅包括铝的开采和冶炼,还包括铝的深加工和应用,如汽车、建筑、电力等领域。
近年来,中国铝行业的发展趋势主要体现在以下几个方面:
- 技术创新:为了提高生产效率和产品质量,减少环境污染,中国铝行业正在积极引进和开发新的生产技术和设备。
- 绿色发展:在国家政策的推动下,中国铝行业正在努力实现绿色、可持续的发展,包括提高能源效率,减少废弃物排放,推广循环经济等。
- 市场调整:随着全球经济的变化和国内外市场需求的变化,中国铝行业正在进行市场调整,包括优化产品结构,开拓新的市场等。
- 国际合作:中国铝行业正在加强与国际同行的合作,包括技术交流,产品贸易,共同开发新的应用领域等。
1.2 铝的分类及应用
表:根据铝的成分分类

资料来源:资产信息网 千际投行 百度百科
铝在航空的应用
铝材在航空器中应用广泛,主要作为飞机结构件。铝合金、由于其比强度高、成型和加工性能好的特点,是飞机的主要结构材料,如蒙皮、框架、螺旋桨、油箱、壁板和起落架支柱等。不同机型铝化率占比可以相差较大,如波音737铝合金材料占比较大可达81%,而波音787由于使用了大量复合材料,铝合金材料占比为20%。航空用铝主要以变形铝材为主,铸造材占比较低。航空器消耗铝中,平均而言平轧材约占60%,挤压材(管、棒、型、线) 约占28%,锻件约占7%,铸件约占5%。
铝在建筑的应用
建筑业是铝材的三大主要市场之一,世界上铝总产量的20%左右用于建筑业,一些工业发达国家的建筑业,其用铝量已占其总产量的30%以上。建筑铝材的产品不断更新,彩色铝板、复合铝板、复合门窗框、铝合金模板等新颖建筑制品的应用也在逐年增加。中国已在工业与民用建筑中应用铝合金制作屋面、墙面、门窗等,并逐渐扩及内外装饰、施工用模板等,已取得良好效果。
铝在汽车行业的应用
铝及其合金在汽车上已经大范围应用。现代汽车的发动机气缸体、气缸盖、活塞、机油泵、水泵、配气机构、油底壳、水箱,以及离合器壳体、变速箱壳体、后桥壳体、转向器壳体、悬架、车轮、车身板及装饰部件等,都使用铝合金制造。使用铝材代替铸铁和钢材零件,汽车每使用1kg铝,可减轻自重2.25kg,减重效应高达125%,在汽车整个使用寿命周期内可减少废气排放20kg。所以,采用铝合金是汽车轻量化及环保、节能、提速和运输高效的重要途径之一。
1.3 原材料分布
全球铝土矿的主要分布主要集中在以下几个地区:
- 澳大利亚:澳大利亚是全球最大的铝土矿产区,主要分布在西澳大利亚州的达尔文地区。
- 非洲:非洲的铝土矿资源丰富,尤其是几内亚,拥有全球最大的已知铝土矿储量。
- 南美洲:巴西和圭亚那也是铝土矿的主要产区。
- 亚洲:在亚洲,印度和中国的铝土矿资源也比较丰富。
- 大洋洲:除了澳大利亚,新几内亚也有大量的铝土矿资源。
这些地区的铝土矿资源丰富,主要是由于他们的地质条件适合铝土矿的形成。铝土矿主要形成于热带和亚热带的湿润气候条件下,通过长期的化学风化作用,将含铝的岩石转化为铝土矿。
图:全球铝土矿已探明储量

资料来源:资产信息网 千际投行 美国地质调查局(USGS)
中国是铝产品生产和消费的大国,铝产量约占全球总产量的60%。同时,随着我国铝材加工技术的不断进步,我国也已经成为铝材的出口大国。
第二章 商业模式和技术发展
2.1 产业链
铝元素在地壳中的含量仅次于氧和硅,是地壳中含量最丰富的金属元素,并且是仅次于铁的全球使用第二多的金属,但人类直到19世纪才掌握了分离和生产纯铝的技术。世界上几乎每个人都曾在某个时候使用过含铝的产品。无论是丰度、热容,还是抗拉强度等的理想物理特性,使得铝被广泛用于商品中。它还可以无限循环利用,是世界基础设施的一部分。
据统计显示,在我国现有的124个产业中,与铝相关的产业有113个。“以铝代钢、以铝节木、以铝节铜、以铝代塑”,获得了广泛的社会共识。
图:铝产业链示意图

资料来源:资产信息网 千际投行 iFinD
上游
(1)铝矿储量:几内亚第一,我国山西第一
铝土矿是世界上铝的主要来源。矿石必须首先经过化学处理以生产氧化铝。像BHP Billiton这样的矿业公司从事铝土矿开采。拜耳法是提取铝土矿的常用工艺。从铝土矿中除去杂质后就得到了氧化铝这种氧化铝形成了制造铝的原料。精炼的氧化铝在电解过程中被处理得到液态铝,然后被赋予不同的形状和尺寸。据估计,全球铝土矿资源量为550至750亿吨,按照目前的开采速度,这些储量将持续250至340年。
图:2020年世界铝土矿储量分布

图:我国铝土矿进口量

资料来源:资产信息网 千际投行 iFinD
我国铝土矿分布高度集中,山西、贵州、河南和广西四个省(区)的储量合计占全国总储量的90.9%(山西41.6%、贵州17.1%、河南16.7%、广西15.5%),其余拥有铝土矿的15个省、自治区、直辖市的储量合计仅占全国总储量的9.1%。
山西的铝土矿床(点)主要分布在孝义、交口、汾阳、阳泉、盂县、宁武、原平、兴县、保德、平陆等5大片42个县境内,面积约6.7万km2,探明铝土矿储量,居全国第一,该区的资源总量估计可达20亿t。
(2)铝矿产量:澳大利亚第一,我国第三
铝土矿产量方面,2021年澳大利亚、几内亚、中国排名全球前三,产量分别为1.1亿金属吨、0.86亿金属吨与0.85亿金属吨,分别占比28.21%、22.05%、21.79%。、
目前,中国铝土矿基础储量约为10亿吨,约占全球铝土矿储量的3%。虽然与其他国家相比,中国的铝土矿储量并不丰富,但近年来,中国的铝土矿产量一直位居世界前列。据调查数据显示,中国铝土矿年产量约为6800万吨,约占全球总产量的23%。从长期来看,相对较高的开采量和较少的资源储量将导致中国铝土矿供应短缺。
图:2020年世界铝土矿产量分布

图:2021年世界氧化铝产量占比

图:截至2022年八月我国部分地区氧化铝产能分布

资料来源:资产信息网 千际投行 iFinD
(3)铝矿贸易:几内亚出口第一,我国进口第一
从供给量来看,2019年全球铝土矿海运出口量 主要来自几内亚和澳大利亚,约占全球份额的77%,其中几内亚出口6628万吨 ( 全球占比49.5% )、澳大利亚出口3 700万吨 ( 全球占比 27.6% ) ,其次是印尼出口1 400万吨 ( 全球占比 10.4% )。另外,美洲的巴西和牙买加分别出口711万吨和292万吨,共占全球出口总量的7.5%。
图:2019年全球铝土矿出口情况

资料来源:资产信息网 千际投行 信德海事
从需求端来看,2019年中国占据全球铝土矿进口量的四分之三,进口量高达1.005亿吨。欧洲是第二个主要的进口区域,铝土矿进口量在2 000万吨左右,进口国主要包括乌克兰、爱尔兰、德国和西班牙。此外,美国和加拿大分别进口371万吨和368万吨。
图:2019年全球铝土矿进口情况

资料来源:资产信息网 千际投行 信德海事
(4)矿山矿企
全球十大铝矿山为:
- Weipa(澳大利亚):位于澳大利亚昆士兰州的Weipa是全球最大的铝土矿矿山,由Rio Tinto公司运营。
- Sangaredi(几内亚):位于几内亚的Sangaredi矿山是非洲最大的铝土矿矿山,由几内亚铝业公司运营。
- Paragominas(巴西):位于巴西亚马逊雨林的Paragominas矿山是南美最大的铝土矿矿山,由挪威的Norsk Hydro公司运营。
- Jamaica(牙买加):牙买加的铝土矿矿山也是全球最大的铝土矿矿山之一,由多家国际大公司共同运营。
- Bauxite Hills(澳大利亚):位于澳大利亚昆士兰州的Bauxite Hills矿山是全球最新开发的大型铝土矿矿山。
- Gove(澳大利亚):位于澳大利亚北领地的Gove矿山是全球最大的铝土矿矿山之一,由Rio Tinto公司运营。
- Mineração Rio do Norte(巴西):位于巴西的Mineração Rio do Norte矿山是全球最大的铝土矿矿山之一,由多家公司共同运营。
- Kamsar(几内亚):位于几内亚的Kamsar矿山是全球最大的铝土矿矿山之一,由几内亚铝业公司运营。
- Huntly(澳大利亚):位于澳大利亚西部的Huntly矿山是全球最大的铝土矿矿山之一,由Alcoa公司运营。
- Willowdale(澳大利亚):位于澳大利亚西部的Willowdale矿山是全球最大的铝土矿矿山之一,由Alcoa公司运营。
我国世界级的铝矿仅一座且国内铝土矿资源较不丰富,虽然产量大,但是储量较少,因此还是需要进口来弥补自给上的不足。
图:国内下半年氧化铝企业待投产项目

图:海外下半年氧化铝企业待投产项目

资料来源:资产信息网 千际投行 iFinD
中游
电解铝就是通过电解得到的铝。现代电解铝工业生产采用冰晶石-氧化铝融盐电解法。熔融冰晶石是溶剂,氧化铝作为溶质,以碳素体作为阳极,铝液作为阴极,通入强大的直流电后,在950℃-970℃下,在电解槽内的两极上进行电化学反应,即电解。
(1)电解铝产量
2022年6月中国原铝(电解铝)产量为339万吨,同比增长3.2%;2022年1-6月中国原铝(电解铝)累计产量为1968万吨,累计增长0.7%;2016-2021年中国原铝(电解铝)产量总体呈现上升趋势,2021年达到最高。
图:中国电解铝产量及全球(除中国)电解铝产量

资料来源:资产信息网 千际投行 iFinD
(2)电解铝企业
从产能规模的分布来看,2021年我国电解铝生产企业共131 家,其中产能达 100万吨以上的企业有8家,产能在50万吨以上100万吨以下的企业有23家,产能规模在50万吨以下的企业有58家,停产企业42家。
截至2022年3月,行业中产能排名靠前的5家企业分别为魏桥铝电、农六师铝业、信发集团、东兴嘉峪关、天山铝业,占比分别为14.30%、3.99%、3.65%、2.99%、2.77%。行业集中度前5的公司总产能占全国产能27.70%,市场格局较为分散,行业集中度低。
铝电解生产可分为侧插阳极棒自焙槽、上插阳极棒自焙槽和预焙阳极槽三大类。当前世界上大部分国家及生产企业都在使用大型预焙槽,槽的电流强度很大,不仅自动化程度高,能耗低,单槽产量高,而且满足了环保法规的要求。
根据电解铝的生产工艺流程,电解铝的生产成本大致由下面几部分构成:
- 原材料:氧化铝、冰晶石、氟化铝、添加剂(氟化钙、氟化镁等)、阳极材料;
- 能源成本:电力(直流电和交流电)、燃料油;
- 人力成本:工资及其他管理费用;
- 其他费用:设备损耗及折旧、财务费用、运输费用、税收等。
下游
我国电解铝消费终端以建筑、电子电力、交通运输为主。其中建筑行业用铝以竣工 房屋的门窗、幕墙、装饰等场景为主;电子电力行业用铝以电源端和输电端为主;交通 运输行业用铝以汽车、轨道交通为主。上述三个行业用铝量约占国内电解铝实际消费量 65%-70%,耐用消费品、机械设备、包装及下游铝材的出口等其他领域用铝量约占国内电解铝实际消费量 30%-35%。
图:中国电解铝各消费终端消费占比变化

资料来源:资产信息网 千际投行 铝加网
房地产市场持续降温,中长期看建筑行业铝消费增长将承压。市场增速保持低迷状态,预计建筑行业铝消费增速中长期增长空间有限。但是单位竣工面积用铝量持续上升;家电产量保持稳定,铝需求量无明显变化;汽车轻量化长期趋势不改,单车用铝量持续上升;光伏产业快速发展,成为铝需求端新增长点;特高压输电工程建设拉动电力领域铝消费增长。“十四五”期间特高压输电工程建设提速,国家电网投资额创新高。
图 2020年我国电解铝消费量占全球比重达59%

图:国外电解铝消费量及增速

资料来源:资产信息网 千际投行 iFinD
铝制品在世界各地和许多不同的部门都有使用。对于发达国家来说,不断扩大的汽车市场推动了对于铝需求的快速增长。对于发展中国家来说,基础设施建设是更为关键的推进因素。因此,包装和建筑部门是发展中国家最大的铝消费部门之一。
图:全球铝消费分布及全球铝消费结构

资料来源:资产信息网 千际投行 iFinD
2.2 商业模式
产业链延伸拓宽电解铝企业长期成长空间,全产业链布局打造长期护城河。产业链越完整意味着盈利受周期波动的影响越小,同时产品种类和附加值提升,盈利稳定性更高。
延伸产业链是电解铝企业的长期发展趋势,一方面向上游矿端、氧化铝布局,电解铝企业可有 效应对中国铝土矿资源逐渐贫化的困境;另一方面,随着国家产业及进出口政策的调整, 电解铝出口征收 15%出口税而铝加工品享有出口退税,电解铝企业向下延伸既能充分享受 电解铝内外价差,同时打开长期成长空间。
- 氧化铝板块:氧化铝板块的盈利主要受铝土矿和氧化铝的价格影响。业务主要包括铝土矿资源的勘探开采,氧化铝的进口、产品生产和技术开发。
- 原铝板块:原铝板块的盈利主要受原铝的成本和电解铝价格的影响。业务主要包括原铝的进口、产品生产和技术开发。
- 贸易板块:业务主要包括铝材产品的销售和贸易物流。
- 铝加工板块:业务主要是将铝锭(或再生铝)通过熔铸、压延、挤压和表面处理等多种工艺和流程,生产出供不同行业使用的最终产品。
2.3 技术发展
新型铝电解槽技术
电解铝是高耗能产业,生产1吨电解铝约需消耗电能13000~14000kWh。我国何季麟院士团队经过多年研究开发,在铝电解槽 “输出端”节能领域进行了长期不懈的探索,相继突破铝电解槽热特性优化控制理论、槽体散热高效聚集及铝电解炉回收热能工业化应用等领域技术难题。
通过与美国、挪威、加拿大等国家广泛开展国际合作,研制成功具有自主知识产权的工业铝电解槽双端节能关键技术和成套工业系统(HORRS),并首次在400kA大型铝电解槽上获得成功,回收热能与巩义市城市供热总站和300MW火电机组回热系统实现联网。
实现了控制变量与控制目标的“解耦”,为进一步实现电解铝“输入端节能”的极限优化工艺生产奠定了基础,进一步降低电能消耗。成功研制了电解铝专用“高效集热装置”,通过国际合作开发成功国际领先的核心技术,并实现了关键设备的量产。
研制铝电解槽多参数传感器与快速检测分析系统,并开发了铝电解槽数字化基础上的能量平衡智能化系统。采用能量流调节系统,为电解铝柔性生产提供了技术保障,初步实现了利用电解铝厂巨大电能容量协助当地电网实现蓄能调峰运行,调峰能力达到±20%。
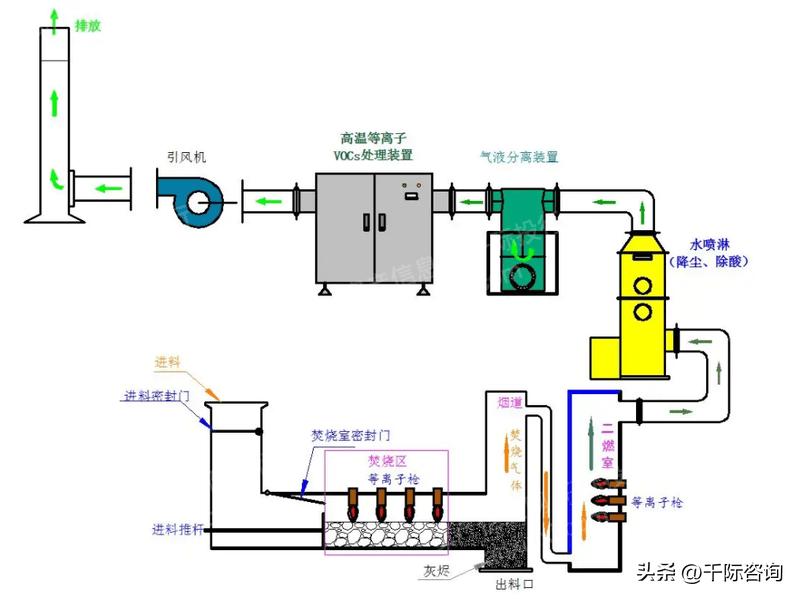
等离子炬技术成功应用在危险铝废料回收工艺
Europlasma集团是一家法国公司,近30年来,该公司专有技术一直基于其等离子炬技术,该技术能够产生非常高的温度。2022年1月31日,在带有等离子炬的中试炉上,铝渣处理和回收试验取得了成功。通过该公司的创新工艺,展示了将有毒的铝废料最终转化为高价值、无害的原材料的可能性。
与杭州高校合作进行的试验表明,在工业化前的规模上,这种新工艺可以去除废物中的有害元素(氮化物、氯化合物和氟化合物),回收纯度超过70%的氧化铝。换言之,这种从铝废料中回收的材料可以全部或部分替代原材料,特别是在耐火材料中,或在许多应用中用作添加剂。该处理工艺既可以消除铝回收工业中存在的大量废物,也可以在遇到水时消除潜在的危险,并减少原材料开采和有害产品的共同生产。
图:等离子体柜焚烧装置流程

资料来源:资产信息网 千际投行 百度
DX+ Ultra技术
在电解铝生产中,增加电解槽电流强度为提高铝产量提供了潜力,同时降低了建造新电解槽的吨铝成本,并提高了现有电解槽的生产率。但面临的挑战是随着电流强度的增加如何保持电解槽内热和磁的稳定性。
位于杰贝勒阿里的EGA Eagle研发中心实现了500kA技术的里程碑,为EGA位于Al Taweelah铝冶炼厂电解槽3系列458台电解槽的升级做准备是可行性工作的一部分,该电解槽系列有444个DX+和14个DX+Ultra电解槽。与EGA目前的最大电解槽工作电流相比,将电流提升到500kA预计可将产量提高5%。DX+Ultra是EGA最新的完全工业化技术。
对国内铝产业的各个专利申请人的专利数量进行统计,排名前十的公司依次为:中国铝业、天山铝业、南山铝业、豪美新材、*疆新**众和、闽发铝业、亚太科技、中孚实业、云铝股份、宜安科技等。
2.4 政策监管
行业主管部门与行业管理体制
铝行业的主管部门是工业与信息化部,同时也接受商务部、生态环境部等部门的监督管理。工信部负责研究拟订行业规划、行业法规和产业政策,组织制定行业规章、规范和技术标准,实施行业管理和监督。商务部主要负责制定铝进出口相关的政策。由生态环境部门负责制定相关的环境保护法规。
在行业自律组织方面,有中国有色金属工业协会等。中国有色金属工业协会是国内专业从事再生金属产业发展规划、协调、服务的行业组织,主要职能和服务包括从事国内外金属产业的政策、技术和市场信息的调研、统计、分析和研究,为金属企事业单位提供信息咨询服务,制订金属产业的行业标准,为国家制订产业规划和政策法规提供参考和建议等。
行业的相关法律法规与产业政策
为了推进产业结构调整,促进铝工业的持续健康发展,加强环境保护,综合利用资源,规范铝行业的投资行为,从国家到地方出台了一系列政策,为行业发展提供了良好保障。
针对我国铝行业发展的情况,国家及相关部门先后出台了一系列法律法规和产业政策,以规范和推动铝型材行业的发展,具体情况如下:
2021年3月发布《中华人民共和国国民经济和社会发展第十四个五年(2021-2025年)规划和2035年远景目标纲要》,聚集新一代信息技术、生物技术、新能源、新材料、新能源汽车、绿色环保以及航空航天、海洋装备等战略性新兴产业,加快关键核心技术创新应用,增强要素保障能力,培育壮大产业发展新动能。
2020年9月发布《关于扩大战略性新兴产业投资培育壮大新增长点增长极的指导意见》,围绕保障飞机、微电子制造、深海采矿等重点领域产业链供应链稳定,加快在光刻胶、高纯靶材、高温合金、高性能纤维材料、高强高导耐热材料、耐腐蚀材料、大尺寸硅片、电子封装等材料实现突破。
2020年3月发布《增材制造标准领航行动计划(2020-2022年)》,制定铝合金、软合金、钻络合金、高温合金、不锈钢、模具钢、金属化合物、非晶合金等金属材料及其复合材料等金属材料标准,明确专用材料的品质指标,提升性能稳定性。
2019年1月发布《产业结构调整指导目录(2019本)》,鼓励发展高温合金,机械行业中鼓励发展燃气轮机高温部件(300MT以上重型燃机用子体锻件、大型高温合金轮盘、叶片等)及控制系统。
2018年11月发布《增材制造产业发展行动计划(2017-2020年)》,开发高品质钛合金、高温合金、铝合金等金属粉末材料。
第三章 行业估值、定价机制和全球龙头企业
3.1 行业综合财务分析和估值方法
铝行业的综合财务分析方法主要包括以下几个方面:
- 财务比率分析:这是评估公司财务状况和运营效率的基本方法,包括流动比率(衡量短期偿债能力)、负债比率(衡量长期偿债能力)、毛利率(衡量销售利润率)、净利润率(衡量净利润占销售收入的比例)、资产回报率(衡量公司利用其资产产生利润的效率)等。
- 现金流量分析:现金流量是公司运营的生命线,通过分析现金流量表,可以了解公司的经营活动、投资活动和筹资活动产生的现金流入和流出情况。
- 盈利能力分析:通过分析公司的盈利能力,可以了解公司的经营效率和盈利水平,常用的指标包括毛利率、净利润率、营业利润率等。
- 成本结构分析:通过分析公司的成本结构,可以了解公司的成本控制能力和盈利能力,常用的指标包括固定成本和变动成本的比例、直接成本和间接成本的比例等。
- 投资回报率分析:通过分析公司的投资回报率,可以了解公司的投资效率和盈利能力,常用的指标包括资本回报率、股东权益回报率等。
- 财务风险分析:通过分析公司的财务风险,可以了解公司的财务稳定性和偿债能力,常用的指标包括负债比率、流动比率、速动比率等。
以上分析方法可以帮助投资者和管理者了解公司的财务状况,评估公司的运营效率和盈利能力,以及识别可能的财务风险。
图:行业综合财务分析



图:指数表现

图:上市公司市场估值 Top 10

资料来源:资产信息网 千际投行 iFinD
钢铁行业估值方法可以选择市盈率估值法、PEG估值法、市净率估值法、市现率、P/S市销率估值法、EV企业价值法、EV/Sales市售率估值法、RNAV重估净资产估值法、EV/EBITDA估值法、DDM估值法、DCF现金流折现估值法、红利折现模型、股权自由现金流折现模型、无杠杆自由现金流折现模型、净资产价值法、经济增加值折现模型、调整现值法、NAV净资产价值估值法、账面价值法、清算价值法、成本重置法、实物期权、LTV/CAC(客户终身价值/客户获得成本)、P/GMV、P/C(customer)、梅特卡夫估值模型、PEV等。
3.2 行业发展
铝较其他金属发现的比较晚一些。1808年英国化学家汉弗里·戴维爵士确定了明矾的存在,并将其中的铝称为Alumium(后改为Aluminum)。1825年丹麦化学家和物理学家汉斯·奥斯开始进行试验尝试提取铝,直到1827年弗里德里希·维勒用金属钾还原熔融的无水氯化铝得到较纯的金属铝单质。
中国铝工业自改革开放以来得到了飞速发展,目前已成为世界铝工业大国,并正在向铝业强国前进,我国在铝行业已形成铝土矿、氧化铝、电解铝、铝加工、研发较为完善的工业体系。2001年成为世界上第一大产铝国,同年成为铝挤压材净出口国;2002年进入原铝锭净出口国行列;2005年首次成为铝材净出口国;2008年中国已经成为世界最大铝消费与生产国。
数据统计显示,2007年至2013年,我国氧化铝产能呈现阶梯状增长,2007年我国氧化铝产能仅达到2600多万吨,而到了2013年,其已超过6200万吨,6年时间内,氧化铝产能规模增加近2.4倍。同时,氧化铝产能利用率在2008年达到84%之后呈现趋势性下滑,截止到2013年,其已回落至53%。2000年-2011年这段时间,电解铝由279.4万吨增长到1778.6万吨,增长了5.37倍。
铝型材方面,我国铝材、铝合金型材、工业铝型材产量在2006年已达879.3万吨,超过美国成为世界第一位,而之后我国铝型材一直呈现高速增长态势。
3.3 驱动因子
2022年,在国际金融市场博弈加剧、贸易竞争激烈、加快修复疫情对各国经济影响等诸多复杂不确定因素影响下,我国铝行业发展需要砥砺前行,保持良好的发展运营形势。
汽车业的驱动作用
汽车轻量化长期趋势不改,单车用铝量持续上升。随着“双碳”相关政策的落地实施,预计汽车轻量化进程将提速。2020 年工信部及汽车工程学会编制的《汽车轻量化技术发展路线》预测到 2025/2030 年,我国乘用车单车用铝量将分别达到 250/350 千克。国际铝业协会(IAI)预计 2022 年我国内燃机车乘用车单车用铝量 154 千克,纯电动乘用车单车用铝量 188 千克。
图:汽车用铝市场空间测算

资料来源:资产信息网 千际投行 iFinD
光伏产业的驱动作用
光伏产业快速发展,成为铝需求端新增长点。2021 年国内光伏装机量增速低于预期,产量保持高速增长。根据工信部发布数据, 受限于硅片紧缺和价格上涨,2021 年我国光伏新增装机容量为 53GWh,同比增加 10%, 低于此前预期;光伏组件产量 182GWh,同比增加 46.1%,光伏组件出口量占总产量比 例为 68%。2022 年随着上游硅片价格下降以及电价上涨,光伏运营商的利润空间有望恢 复,国内光伏新增装机量有望恢复快速增长。
预计 2022 年光伏行业用铝量 314 万吨,增量约 42 万吨。光伏行业用铝主要为组件 和装机所用支架两部分,我国出口光伏组件仅边框用铝,新增光伏装机用铝量则包括组件和支架两部分。据国际可再生能源署的数据,光伏边框用铝量约 1.3 万吨/GWh,光伏装机支架用铝量约 0.6 万吨/GWh。中国光伏行业协会预测,2022 年我国新增光伏装机将 超过 75GWh,光伏组件产量可达 206 GWh。据此我们预测 2022 年我国光伏行业用铝量 将达到 314 万吨,同比增长 16%,增量约 42 万吨。
图:2015-2021年我国光伏组件产量

资料来源:资产信息网 千际投行 铝加网
预计 2025 年光伏行业用铝量可达 489 万吨。“双碳”政策引导下,作为新能源中的 重要形式,光伏符合“十四五”规划的发展方向。国家能源局发布的《关于 2021 年风电、 光伏发电开发建设有关事项的通知》中明确到 2025 年光伏发电量占全社会用电量比重达 16.5%左右,据此我们预测“十四五”期间光伏装机量可达到 300-400GW,2025 年我国新增光伏装机量可达110GWh,光伏组件产量可达 332GWh,总用铝量可达 489 万吨。
电力领域的驱动作用
特高压输电工程建设拉动电力领域铝消费增长。“十四五”期间特高压输电工程建设提速,国家电网投资额创新高。2021 年,我国 电网基本建设投资完成额累计值为 4951 亿元,同比上升 1.1%,维持上行趋势。国家电 网 2022 年计划投资额为 5012 亿元,创历史新高。据中国能源报消息,“十四五”期间, 国家电网规划建设特高压工程“24 交 14 直”,总投资约 3800 亿元,占电网投资比重 17.0%,比“十三五”期间高出 3.8 个百分点,涉及线路 3 万余公里,较“十三五”期间 增加约 6000 公里。
图:2016-2022年国家电网投资额

资料来源:资产信息网 千际投行 铝加网
预计 2022 年特高压工程新增用铝量 42 万吨。据国家电网数据,截止 2020 年,我 国特高压工程累计线路长度 35868 公里。我们预测 2022 年我国新增特高压工程线路长度 7000 公里,恢复至 2019 年水平。据 SMM 数据,特高压直流/交流线路单位公里用铝量 约为 55.2/63.4 吨,据此测算 2022 年特高压工程新增用铝量约 42 万吨。
海外并购发展新机遇及出口市场的驱动作用
在金融危机的影响下,一些资源较为丰富的国家资产受到了严重影响,相对而言我国在金融危机方面的冲击影响作用较小,人民币贬值程度较低,同一时期我国具备较为明显的国力优势。在这生产原料价格大幅下滑的全球化形势下,我国铝业企业应善于把握“走出国门”的发展机会,在需求性较大的国家建立与国内产业互补的原材料生产、加工基地,不断抢占世界资源,更好地实现全球化发展。
2022 年出口窗口打开,铝制品出口预计大幅增长。受益于国内铝材加工业竞争力的 持续提升及海外需求增长,我国铝材出口量近年来一直稳定在 450 万吨以上。2021 年我 国未锻造的铝及铝材出口量达 562 万吨,同比增长 15.6%。2020 年开始,由于国内铝价 高于海外,加之国内疫情好转后下游铝制品需求增长,我国进口铝材量由 2019 年的 65 万吨上升到 2021 年的 321 万吨。进入 2022 年,由于海外铝价高于国内,铝材进口窗口 同样关闭,出口盈利空间则拉阔,预计 2022 年国内铝出口将大幅增长。
3.4 行业风险分析和风险管理
表:常见行业风险因子

资料来源:资产信息网 千际投行
市场变化风险
由于氧化铝、电解铝等大宗商品以及原材料价格受国内外宏观经济形势、双碳及能耗双控等国家和行业政策、市场供需基本面等因素影响,可能会出现市场波动,进而影响业内企业的盈利能力和利润水平。受市场供求关系影响,市场价格可能存在波动风险及向下游传导不及时风险。
为应对市场风险,业内企业需密切关注国内外宏观经济走势,加强国家和行业政策研究;密切关注市场竞争态势,持续优化营销策略;加强供应商管理,提高保供能力;科学研判原辅材料市场走势,降低采购成本,适度开展套期保值业务,以减少因铝价波动而产生的影响。
国际化经营风险
由于受海外政局影响,海外资源获取的不确定性增加;精通国际贸易规则的高端人才不足;汇率波动可能导致国际贸易汇兑损失风险。
为应对国际经营风险,一是要积极拓展国际铝土矿资源,增加回旋余地;二是密切关注政局动态,做好应急预案;三是组织好矿山生产,加大矿石保供力度;四是关注国际宏观形势变化,积极开展相关涉外法律法规研究;五是进行适当的套期保值避免进出口业务带来的汇率风险。
人员稳定风险
随着人力资源对标提升等专项工作的深入推进,未来发生安全稳定和劳动争议风险的可能性会加大。
为应对人员稳定风险,一是强化主体责任,建立领导人员包保责任制;二是加强专业支持,及时提供政策解答,做好劳动争议处理;三是制定维稳预案;四是加强舆论正向引导,完善信息公开和信息反馈机制,及时回应员工关切问题。
安全环保风险
安全方面,由于可能存在安全生产责任落实不到位,或设备设施陈旧,存在安全隐患。如安全隐患排查不全面、不深入,存在隐患识别不到位的风险。环保方面,电解铝企业能耗高,排放总量大,环保设施升级压力大。能耗双控、环保整治、减产停产等措施,倒逼企业加快实施节能减排升级改造。
为应对安全环保风险,安全方面,推进安全生产标准化建设,加强重点危险源管控;规范业务外包管理。环保方面,进一步提高环保设备技术水平,适应日益严格的环保要求,并制定完善、有效的应急管理机制和预案,实现消除风险的目标。
资源获取风险
当前部分地区铝土矿资源总量较低,保供压力大,增加了获取难度,抬高了资源获取成本。
为应对资源获取风险,选取优质目标矿区,积极参与矿权转让。做好技术尽职调查和可行性论证工作,尽量降低获取的风险。
行业竞争风险
基于铝加工行业多年来的快速增长和未来良好的市场空间,近年来进入行业的企业不断增多。此外,由于电解铝等原材料行业出现产能天花板,竞争逐渐向铝板带箔、工业型材等深加工产品领域延伸;铝材料、铝加工业特别是粗加工可能存在因市场过剩而导致市场竞争加剧,将对行业的低端产品带来一定的影响。
为应对市场竞争风险,业内企业需要积极关注行业竞争及市场需求的变化,适时调整产品结构,持续拓展高端领域产品应用,通过产品结构的优化避免低附加值产品市场所形成的过度竞争。
供应链风险
航空和汽车产品属于铝加工产业的高端产品,其供应链系统略显复杂,政治风险、汇率风险等都会引起相应的供应链风险。由于供应链网络上的企业之间是相互依赖的,任何一个企业出现问题都有可能波及和影响其他企业,进而影响整个供应链的正常运作,甚至导致供应链的断裂。例如在当前的疫情情况下,交通、运输行业的衰退导致飞机的生产和交付量降低。
为应对供应链风险,业内企业需要正确认识并重视供应链管理,认真分析,合理组织,深入了解疫情对供应链的影响程度,提前做好业务规划和风险防控工作。
3.5 竞争分析 - SWOT分析
优势
推崇循环发展的大环境下,国内铝行业产能持续增长,产业集中度不断提高,且技术创新速度不断加快。
劣势
铝本身存在着密度小、不耐腐、不耐磨、怕受撞击、导电性一般、熔点低、韧性不好、容易变形、硬度差的问题,而且目前在“碳中和”铝产业电耗将被监管,产能过剩的问题尚未解决。
机会
随着近年来我国“双碳”目标的确立,各大相关领域快速发展,铝材需求量也随之增长。在光伏用铝领域,受“双碳”目标驱动,能源结构调整的带动,光伏用铝成为我国铝材应用增长最快的细分领域,预计到2025年光伏年用铝量有望翻番。同时,汽车轻量化、电池箔等用铝需求持续增长,铝材行业将迎来新机遇。
威胁
我国铝土矿资源保障程度进一步降低。自然资源部2021年公布的2020年普查结果显示,2020年,我国铝土矿资源探明储量仅为57650.24万吨。这意味着,我国铝工业可持续发展的资源保障风险隐患在急剧加大,所以加大力度解决好低品位铝土矿资源综合利用问题已迫在眉睫。
我国铝土矿依赖进口的趋势进一步加剧。2021年,我国铝土矿进口量已超过1亿吨,对于2022年来说,我国铝土矿进口量仍将会进一步增长,其铝土矿外购成本和运输成本也将会随之增加。
随着我国氧化铝产量的增长,赤泥产生量将继续增长,赤泥对生态环境危害的隐患也在不断加剧。按每年进口铝土矿超亿吨计算,也就意味着约有6000多万吨的进口赤泥产生,赤泥产生量之大,将会引起相关部门高度重视。
3.6 重要参与企业
中国主要企业有中国铝业[601600.SH]、南山铝业[600219.SH]、天山铝业[002532.SZ]、中孚实业[600595.SH]、ST利源[002501.SZ]、云铝股份[000807.SZ]、东阳光[600673.SH]、神火股份[000933.SZ]、怡球资源[601388.SH]、*疆新**众和[600888.SH]、兴发铝业[0098.HK]、俄铝[0486.HK]、中国忠旺[1333.HK]、中国宏桥[1378.HK]、荣阳实业[2078.HK]。
全球的主要企业有力拓、美国铝业、俄罗斯铝业、挪威海德铝业等。
第四章 未来展望
作为全球重要的基础产业,铝行业在全球经济发展中的地位不可忽视。以下是我们对铝行业未来发展的展望:
1. 市场需求:
随着全球经济的发展,尤其是新兴市场的快速增长,对铝的需求预计将持续增长。铝因其轻质、耐腐蚀、导电性能好等特性,被广泛应用于航空航天、汽车、建筑、电力、包装等多个领域。随着这些领域的发展,对铝的需求将进一步增加。
2. 绿色和可持续发展:
面对环境保护和气候变化的挑战,铝行业需要寻求更绿色、更可持续的发展路径。这包括提高生产效率,减少能源消耗和环境污染,推广循环经济等。同时,铝也被视为实现绿色和可持续发展的重要材料,例如在新能源汽车、绿色建筑等领域的应用。
3. 技术创新:
技术创新是推动铝行业发展的重要动力。这包括开发新的生产技术和设备,提高生产效率和产品质量;开发新的铝合金和应用技术,扩大铝的应用领域;利用数字化和智能化技术,提升铝行业的管理和服务水平。
4. 全球化和区域化并行:
在全球化的趋势下,铝行业的发展将更加国际化,包括全球市场的开拓,国际合作的加强,全球供应链的优化等。同时,面对全球化带来的挑战,如贸易摩擦、地缘政治风险等,铝行业也需要加强区域化的布局和合作。
铝行业的未来发展受到多种因素的影响,包括全球经济形势、市场需求、政策环境、技术进步等。但无论如何,铝行业都将继续在全球经济发展中发挥重要作用。
Cover Photo by Lanju Fotografie on Unsplash