相信不少用笔记本的小伙伴们,都有过这样的体验:稍微开点应用,笔记本风扇立刻起飞(尤其是用一些风扇调教不怎么样的笔记本的同学),开个游戏,那噪音简直是一架喷气机在你的耳边轰鸣,这种情况在一些游戏本上尤其常见。
当你键盘底下那俩小风扇开始疯狂旋转时你的笔记本是这样的。

而你(和你旁边的小伙伴)内心的感受是这样的。

在家还好,只是影响一些使用体验,但是在学校,宿舍,办公室等场合,笔记本风扇一个不合时宜的起飞可能就非常容易破坏和周围人的关系了,遇上脾气暴躁的还可能会发生肢体冲突。那么这到底是什么原因呢?
一,笔记本厂出厂没有把风扇调教好
如果你接触的笔记本够多,你就会发现,有的笔记本核心温度在60度的时候,风扇转速极低,几乎感觉不到噪音,而有的笔记本四五十度的核心温度,风扇就开始像直升机起飞一样疯狂旋转。
这归功于一个叫风扇智能调速的功能,基本原理是,当核心温度处于x度以下时,风扇为y转速,当温度达到z度,此后每升高h度,风扇转速提高w%,直到风扇达到其最大转速。这方面是依靠笔记本厂家来设定的,也就是我们常说的风扇调教,而不同品牌的风扇调教方式,是不一样的。
有些笔记本开办公模式风扇转的比另一些笔记本开狂暴模式(非特指,不同厂家叫法不同)还要带劲,这就是厂家风扇调教的不同带来的差异。
二,cpu功耗设定的太激进
我们首先确定一个生活常识:在同一个cpu上,功耗越大的时候,温度会越高。我们再来确定一个概念——TDP,英文全称是“Thermal Design Power”,翻译过来是散热设计功耗,有部分小伙伴会把它当成cpu功耗,这是错误的,在笔记本领域,TDP的数值是参考厂家散热规模要做到什么程度用的(当然,在某牙膏厂i5到i9统一45wTDP下这东西现在基本没啥参考价值了)。而cpu的实际功耗则是厂家的调教决定,比如45wTDP的i5 10300H,在某些机型上可以达到70w功耗,而在另一些上则可能只有30w,这会带来巨大的温度差异。
三,cpu节电和加速技术
笔记本不同于台式机,cpu厂家考虑到笔记本续航和稳定性的需求,在移动版cpu中都采用了更加激进的节电技术,在没有负载时,移动版cpu的功耗低得多,也不会跑到很高的睿频,只有当你开启应用的时候,cpu才会开始满睿频,瞬时功耗提升。
在厂家调教不给力的情况下,波动的频率会让你的风扇忽大忽小。
四,笔记本散热能力下降
笔记本使用一段时间后,散热能力会因为进灰,硅脂干枯,铜管老化等原因散热能力比新买来时有所下降。这就导致了,部分原来风扇性能调教让你感觉还不错的电脑,在一两年后散热能力下降,温度上升以后噪音也开始起飞。
比如刚买时你在轻办公的时候cpu可能在55度,而厂家风扇设定在60度开始加速风扇,买来两年,散热能力下降了,你在轻办公的时候温度达到了65度,于是你感受到的风噪便截然不同。
那么如何改进风噪呢?
一,直接关闭cpu的睿频加速
此法适用于一些基础频率比较高的cpu,比如i7 9750h,基础频率达到了2.6ghz,即便只在默频状态下运行,也可以非常流畅的运行一些办公软件和一些对cpu频率要求不高的游戏。
可以在windows的电源管理选项中比较简单的完成。
首先,我们windows的搜索栏中输入控制面板,找到控制面板中的更改电池设置。

然后,点击左侧的创建电源计划,建立一个新的电源计划。

然后我们点击刚刚建好的电源计划后方的更改计划设置,找到处理器电源管理,将最小处理器状态和最大处理器状态都改为99,再找到英特尔显卡设置,将其调节为最大电池寿命。调整完以后你的cpu就只会在默频运行,而且核显也会稳定在最低频率。
这里记得不要在原来的电源计划中直接改,要新建一个,这样以后可以很方便的在需要性能和安静的风噪的时候快速切换。

二,调节cpu的功耗设置与频率
此法适用于厂家cpu功耗设定过于激进的电脑,如笔者买的风格比较偏商务向的用了i7 9750h的游戏本,厂家给出的pl1(长时最高功耗)来到了60w,pl2(短时最高功耗)则到了75w,性能释放非常良好,但是对笔者来说有些过于激进了,带来的风噪有时让我很头痛。
也适用于10750h,10875h等牙膏厂最新的频率过高的超级灰烬版14nm
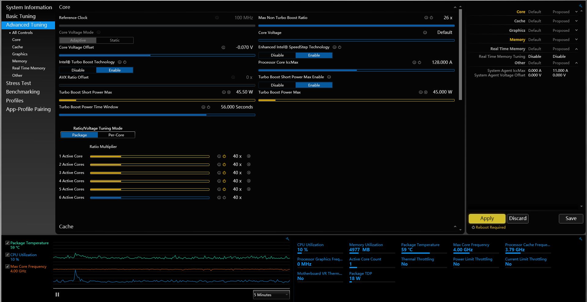
这里我们要*载下**一个英特尔官方的软件来调节。现在叫英特尔极限调试实用程序,又名英特尔至尊调试实用程序,曾用名英特尔至尊超频程序,简称XTU,这里我们就叫它XTU好了。
警告:这个软件有一定的危险性,非专业人士请不要动除了下面我说的几个参数以外的任何参数。
进入软件,在右侧点Advanced Tuning,会跳一个警告,不用管,点agree就可以了,然后可以看到这个界面。

被我拿红框圈出来的,左边是p2,右边是pl1,下面是cpu每个核心的最高频率,都可以直接拖动下面的蓝条来快速修改,用方向键的左右键或者单他旁边的箭头可以0.25w/次,1x倍频/次精准调节。这里推荐将pl1和pl2修改至一样的参数,所有cpu倍频修改到你最低的那个核心的倍频

比如这个样子,可以有效稳定你的温度,并且不会损失太多性能。经过我的实验,在默认的60/75w设置的pl1,2下,pl2时会比pl1高8°左右,会让风扇转速高出一个档次,而关闭pl2后可以避免这种波动。
而在此基础上进一步降低频率和功耗则可以有效降低温度,不同的电脑效果不同,需要自己实验。
再说几个注意事项:
1,绝对不要动其他的选项,除非你想挑战cpu的极限调试,而且很清楚这些选项的改变会带来什么后果,或者属于下面的第3条的情况。
2,用xtu调节频率只能在最大睿频频率和基础频率之间调节,带k可超频的cpu可以超过最大频率,进入超频状态,如果想要更低的频率请参考方法1关闭睿频的方法,将处理器状态调整至99以下,比如将处理器状态调整至98可以让9750h运行至。
3,有买到某款新的10875h机型的人反应机器出厂cpu被加压了50毫伏,在core voltage offset中受动降低后可以有效改善温度和频率。购买新的十代酷睿笔记本的小伙伴们可以打开xtu看一下core voltage offset选项中是不是正0.050v,如果是请降低到0或者更低。
4,用xtu每次调节cpu频率后都要重启才可以生效。
对性能和温度风噪的平衡需要自己根据自己机器具体情况去调试,在这里举个例子,我的9750h运行奥德赛,在4ghz,68w和3ghz,30w情况下,帧数几乎没有变动,但是温度会有20多度的差别,这时候就可以让cpu保持3ghz运行而不是一直满睿频。
三,维护笔记本散热组模
灰尘堆积,硅脂干涸,铜管老化都是温度飙升的元凶,通常情况,建议至少每半年清一次灰,至少一年更换一次硅脂。
更换更好的硅脂也可以改善核心温度,通常情况下,主流价位的笔记本出厂时不会用,太好的硅脂,因为在数以十万,百万计的出货量下,即便好一点的硅脂一克只高10块钱,积累起来也是一个巨大的成本,但是个人用户自己更换更好的硅脂乃至液金改善散热是比较划算的。
下面附上本人更换液金后cpu温度的变化。


可以看到在更换了导热更好的冶金(此前为7921硅脂)以后,在cpu压力测试中,同样以60w运行的9750h平均温度从86度降低到了78度(如果用原厂硅脂在60w运行时也会到90度,但是时间过去比较久,我没有保留那时的影像资料)。
而且更换冶金以后在75w短时高功耗中温度与60w时基本一致,在用硅脂时则出现了96°的峰值温度,风噪的差异也比较大。
关于液金的问题这里不细说了。
四,自行更改笔记本风扇调教方案
注意:这个方法需要主板支持才可以用。
使用SpeedFan软件或者进入bios中的pc health选项都可调节风扇的转速,pc health还可以调节风扇转速智能提高的逻辑。
不过这都需要主板支持的前提下才可以,我本人使用的笔记本BIOS中pc health是被屏蔽的,主板也不支持SpeedFan调速,我借了几台其他几个主流品牌的主流笔记本试了试,也都被屏蔽了pc health,适用面应当是比较窄的,感兴趣的可自己打开BIOS看看高级选项里有没有pc health。
以上是让起飞的笔记本平稳落地,改善舍友同事关系的小秘诀了,觉得有帮助的话别忘了点个赞和关注再走噢。