芯片产能不足和显卡挖矿的盛行一起将显卡价格抬上云端。截至目前,芯片产能方面依然紧缺,但是虚拟货币市场似乎似乎动荡不小,或许等等*党**们期待的“矿难”真的来了。不过,短时间内想要真正的低价或原价显卡,依然并不现实…

看到不少玩家朋友连750Ti这种古董显卡都祭出来充当亮机卡了,不服输的我当然也不能落后。拜托朋友翻出了一片他的珍藏显卡,GTX970名人堂,这片9系显卡保存得似乎还不错,我不仅要用它亮机,还想试试用来玩玩游戏。

9系显卡当道的时候我还没接触过电脑DIY,从网上查到的这片显卡发布时间大概是在2014年底或者2015年初,也就是说至少有6年时间了,还能有这成色,真心不错,无愧旗舰系列。

通过GPU-Z看下这片显卡的一些参数,核心型号为GM204,显卡基础频率为1228MHz,加速频率为1380MHz。4GB GDDR5尔必达显存,位宽为256bit,显存频率7GHz…这个配置在当下来讲应该都不算差,只是4G显存会有些不够。

GTX 970名人堂采用的是非公版设计,三风扇,8pin+8pin的外接供电,整体用料方面堪称豪华。白色PCB和散热,在显卡界应该称得上一款清流,整体外观即便在当下也能作为颜值担当。

接口方面,则是DVI+HDMI+DP*3的组合,接口全部使用屏蔽罩处理,不过挡板这边最引人关注的应该还是这颗传说中的一键超频按钮(实际上应该是风扇加速按钮),不过用过的玩家应该基本上对它也是又爱又恨(时间久了会失效,风扇会满速)不过好在,即便已经过保多年,影驰旗下用户平台影驰机友会依然在免费为玩家提供该按钮用于更换。

朋友自己早就用上了2080S显卡,所以这片卡已经吃灰有段时间了,那么这片6年前的显卡现在还有几分实力呢?下文实测告诉你!

先介绍下今天平台的配置清单:i7-10700处理器散片,微星B460 TOMAHAWK主板,影驰GTX970名人堂显卡,影驰星曜D4-3000 8G*2内存,擎PRO 1T M.2 固态,鑫谷开元G5机箱,安钛克HCG650金牌全模组电源,超频三凌镜240水冷...

10700加B460主板的平台,虽然算不上高端,但是对于绝大多数游戏玩家来讲完全足够了,板U匹配度高,也不会限制处理器的发挥。至于显卡方面建议3070及以下即可,再往上就有点浪费了。今天用来测试970显卡,那更是半点问题没有。

B460主板的风头被B560抢走了不少,但是对于10代不带K的酷睿处理器来讲,B460性价比依然是非常不错的。微星B460 TOMAHAWK主板,在整个B460系主板中应该属于走量型的产品,性能不错,价格也亲民。标准ATX板型,12+1+1相供电设计,CPU供电为8pin,双M.2固态硬盘接口,4条内存插槽,支持最高2933MHz内存(搭配i7处理器)。

机箱用的是鑫谷旗下的开元系列G5这款体积并不大的中塔规格机箱。支持ATX/M-ATX/ITX三种规格主板安装,磁吸侧透钢化玻璃设计(右侧),兼容240冷排,显卡安装方式为竖装,显卡限长320mm,已上市的大多数RTX30系显卡安装都没啥毛病。

开元G5采用的是鑫谷ATX3.0的架构,主板采用的是横置安装,显卡则是竖装,这种结构的好处是能减少主板上显卡pcie插槽的承重压力,同时也能更好地展示显卡的颜值。风道方面开元G5为水平风道设计,机箱支持前置3把12cm风扇,引导机箱外冷风水平直吹显卡等配件,然后通过机箱尾部2把12cm风扇或240冷排将机箱内热风排出机箱。

电源方面,选择的是650W的安钛克旗下高端金牌全模组电源HCG650。10代10700处理器单烤FPU功耗不超过160W,其他配件功耗有限,所以这个配置即使后面升级RTX3070显卡也基本没啥问题。

安钛克作为机电大厂,已经在这个领域深耕35年。HCG系列为其旗下高端系列。HCG650这颗电源,不仅通过了80plus金牌认证,官方数据实测数据显示其实际转化无限接近白金牌电源。电容方面则是采用全日系的豪华配置,功率强悍同时也更加耐用持久。另外,HCG系列电源还支持10年免费售后换新,让玩家也用得真正安心。

处理器散热方面,不支持超频的i7应该说比较好伺候,但是兼顾颜值,我选择的是一款支持神光同步的240一体水冷--超频三凌镜240。

超频三凌镜 GI-CX240 一体式水冷CPU散热器,铝制喷黑加厚冷排,两颗120mm ARGB风扇配置。冷头方面,采用的同样是全铝外壳,侧面也有一圈RGB灯效条环绕面,正面则是支持ARGB的全面屏,中间内嵌超频三logo,可支持灯效同步,同时镜面可360°转动,颜值非常不错,实测散热效果也很赞。

整机效果




言归正传,我们直接进入实测环节。打开鲁大师界面,验证下今天的配置信息。

直接开启鲁大师性能测试,整机得分109W,其中970显卡得分依然高达22W,这个成绩着实耀眼。

那么这片6年前的旗舰系列显卡散热情况如何呢?我们直接开启Furmark显卡拷机测试,室温30°,拷机19min,显卡核心温度最终在64.8°左右稳定下来,可以说相当优秀。

如果你还担心这片显卡不能稳定运行,那我们接着开启3DMARK显卡测试,我们先泡一下Time Spy压力测试,99.5%的通过率,足以证明这篇卡的健康状态。

Time Spy显卡得分3964;

Fire Strike显卡得分12653;

Fire Strike Extreme显卡得分5836,

连10700集显都能玩LOL的情况下,这款4G显存的旧卡我就不再用来体验这款游戏,而是选择了一款相对算得上大作的游戏《战争机器5》进行体验测试。
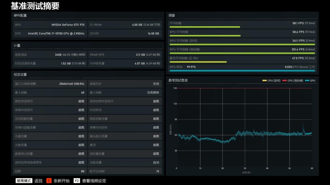
2K分辨率,超高画质条件下,游戏平均帧数为58.1FPS

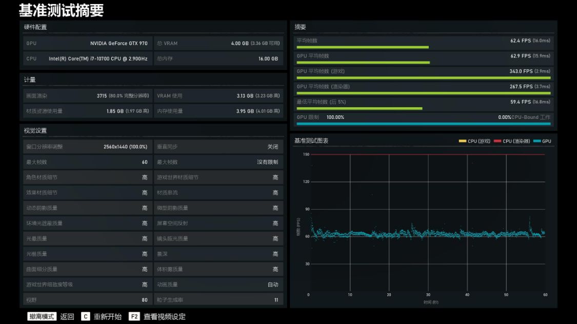
降低到高画质,游戏平均帧数为62.4FPS

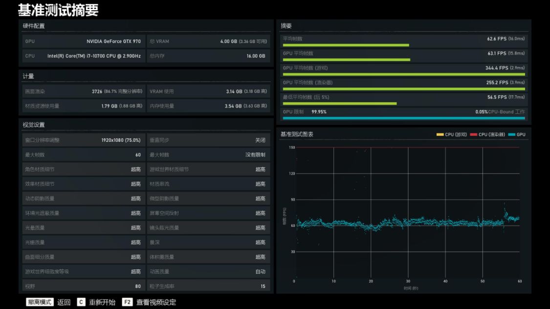
调整分辨率为1080P,超高画质条件下,游戏平均帧数为62.6FPS

降低到高画质,游戏平均帧数为72FPS

其实本还体验了《古墓丽影·暗影》以及《赛博朋克2077》,但是整体表现并不那么理想,所以就不放图了。

小结:
1,可能一开始就是我小觑了这片6年前的高端游戏显卡,从上文实测结果来讲,GTX970名人堂显卡即便再发布6年后的现在,依然有着相当抢眼的表现,真的不能以亮机卡的定位去衡量它,除了《英雄联盟》这种对显卡没啥要求的游戏,一些对显存没那么高要求的大作,用这片老爷卡在1080P分辨率下也还能有不错的游戏体验;当然,对于有更高追求的玩家朋友来讲,这卡肯定是完全不够用了,但是在过渡时期使用,真的还是蛮不错的…
2,另外,6年前的显卡,还能有这成色,一方面说明朋友保养得挺好的,另一方面可能也说明这片旗舰级的970显卡豪华的用料还是真的有意义的;
3,显卡价格会降下来么?那是必然的!但是即便是挖矿凉了,短期内也没法直接回到首发价位。同时也小小的建议,如果真的想接手被锻炼过的显卡,建议还是首选RTX30系显卡。