11代英特尔酷睿处理器发布后跟以往新品发布一样大火,只是这一次火的方式有些不一样,各种唱衰的声音在电脑DIY圈子流传。且不论真假,客观来讲,11代酷睿处理器确实优缺点都非常明显,但是到底值不值得入手,还是得看个人实际需求,无需盲从。

虽不专业,但一直还在努力。摸完11代i9之后,我又从朋友那借来了QS版本的i7-11700KF处理器,一番折腾经历分享给大家(所有测试均基于AVX512 OFF的前提下)。

先简单回顾下这颗U的参数:i7-11700KF,八核十六线程,主频3.6GHz,最高睿频5GHz,三级缓存16MB,TDP功耗125W,无核显。

一、CPU-Z测试
打开CPU-Z,开启跑分测试。默频状态,11700KF单核得分621.9,多核得分5789.4

全核OC5.0G的情况下,11700KF单核得分提升至670.2,多核得分提升至6940.7

继续OC至全核5.1G,单核得分达到676.0,多核得分7015.3。

特别说明,我借来的这颗U实际全核OC5.1 只跑了CPU-Z和鲁大师,单烤FPU无法通过。
二、鲁大师测试
先看下配置页面

然后默频状态开启测试,整机得分178W,其中CPU得分78W

将处理器超频全核5.0G后,再次开启测试,CPU得分为79.1W

勉强OC至5.1G,开启测试,整机得分183W,处理器得分81.2W,可以说跟11900K相当了。

三、功耗测试
默频状态,AVX512 OFF,单烤FPU,11700KF处理器温度76°,功耗212W。

OC5.0G之后,再次单烤FPU,AVX512 OFF,11700KF处理器温度94°,功耗来到282W。

整体来看,11代i7 确实是功耗跟发热量都比较惊人,在无限向11代i9靠齐。
四、Cinebench测试
①默频状态 R15跑出了2315的分数

R20跑出了单核594分多核5648分的成绩

在R23的测试中,则跑出了多核14606分和单核1546分的平均水平。

②OC至5.0G状态 R15达到了2535的成绩

R20再次测试,这颗CPU轻松的拿到了多核6136分,单核612分的分数

再次使用R23进行测试,多核得分15871分,单核得分1593分,看上去表现不错

Cinebench测试可以看出,11代i7性能表现还算不错。
五、内存测试
11代Intel平台在内存方面也带来新的玩法,全新设计的内存控制器,Gear1 Mode(同步)和Gear2 Mode(分频)两种模式可选。对于像我这种非技术型玩家来讲,其实有点懵逼,简单理解,同步模式下延迟低,而分频模式下频率可以跑更高,读写也更高,但是延迟相对也会更高。 测试平台内存型号为影驰HOF PRO RGB 4000Mhz 8G*2,内存颗粒为海力士DJR。开机默认频率2133MHz.

Gear2 Mode,内存频率4000MHz,读写速度58539/57524 MB/s,复制速度 52331MB/s,延时58.4ns。

Gear1 Mode,内存频率3733MHz,读写速度55292/54110 MB/s,复制速度 49256 MB/s,延时55.6ns。至于为嘛不直接4000 Gear1 ,我只能说抱歉,我能力有限。

测试平台主板型号为微星的Z590 GAMING CARBON WiFi暗黑主板,标准ATX板型,为满足11代和10代酷睿处理器超频需求,采用的是16+1+1相供电设计,外接CPU供电为双8pin,4根DDR4内存插槽,最高可支持超频5333Mhz内存。

如果你也跟我一样抓瞎不大会设置内存超频,可以好好利用下微星主板Z590主板bios设置中,名为Memory Try it的设置项,可以帮你根据内存颗粒分类载入内存自动超频一些设定。直接选择4800MHz,开启测试。可以看到这对内存,读写速度来到59680/65851MB/s,复制速度 56651 MB/s,延时53.9ns

六、PCIE4.0 固态测试
11代Intel终于原生支持Pcie4.0固态,至于表现如何咱们直接实测见真章。测试用固态为影驰2T容量的HOF EXTREME E18 SSD。

Pcie 4.0 x4传输模式下测试,用AS SSD Benchmark 进行测试,综合得分高达10782。

使用CrystalDiskMark 持续读写速度测试 CrystalDiskMark 1GiB 持续读写速度测试表现上也相当稳定,读取速度为6816.37MB/s,写入速度为6747.43MB/s。

当pcie4.0固态,不再是AMD一家独有,也许也可以开始展望4.0固态的加速普及。
七、3D-Mark测试
除了测试显卡,3D-Mark其实也能用来测试处理器。 默频状态,开启Time Spy测试,处理器得分9912

而在Time Spy Extreme 测试中,处理器得分为5108

OC 5.0G状态下,再次开启Time Spy测试,处理器得分为12766

而Time Spy Extreme 测试中,处理器得分为6197

八、游戏测试
①《古墓丽影》基准测试 在CPU默认频率1080P分辨率下,全高画质、不开光追(不支持DLSS),游戏平均帧率可以稳定到158FPS

在CPU默认频率2K分辨率下,全超高画质、开启光追和DLSS,游戏平均帧率依旧有80FPS的成绩

在CPU默认频率4K分辨率下,全超高画质、开启光追和DLSS,游戏平均帧率还能保持50FPS

在CPU默认频率4K分辨率下,全超高画质、不开启光追和DLSS,游戏平均帧率已经降到了32FPS

②战争机器5基准测试 在1080P分辨率、全高画质下,游戏平均帧数174FPS;

2K分辨率,全超高画质时,游戏平均帧数105FPS;

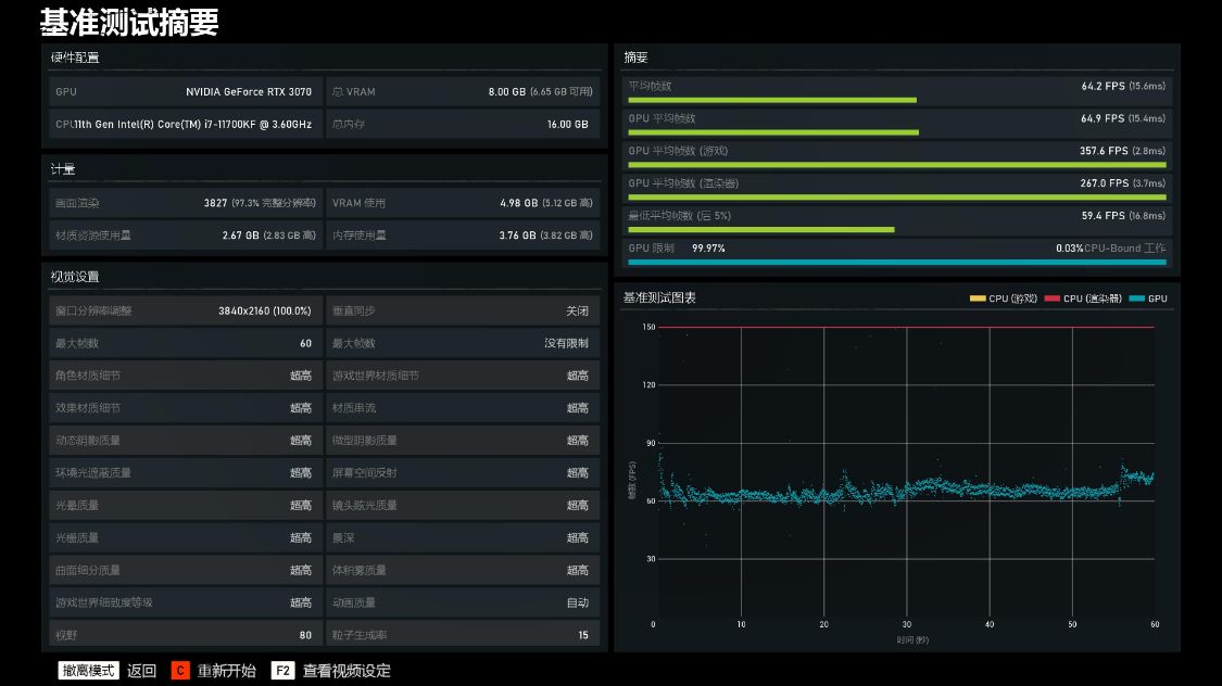
4K分辨率,全超高画质,游戏平均帧数64.2FPS;

九、其他配件推荐
散热器:海盗船新品 H150i ELITE 360白色水冷,拥有全新设计的外观和RGB风扇,同时还支持零转速模式,水冷头的RGB灯效也变化很大,而且冷头盖支持更换,冷头为美商海盗船标志性的矩形,已经提前预涂好了硅脂。实测也证明,11代i7,散热方面,搭配360水冷是个非常明智的选择。

机电:电脑DIY领域机箱电源的竞争同样激烈,颜值、风道、价格,全方位的竞争,当然最终受益的其实还是玩家。在同质化越来越严重的环境下,机电大厂安钛克直接放大招,推出了高性价比的“全民电竞”机电组合(专属Flux系列机箱+NE亲民金牌电源)。

上文测试平台配置选择的是个人更偏爱的白色机电套装,安钛克DP502 FLUX白色机箱和NE850白色金牌全模组电源。FLUX散热系统为安钛克专属,对于高功耗高热量的11代Intel平台和30系N卡来讲,都是非常不错的贤内助。

11代11700KF功耗在关闭AVX512的情况下都接近300W,而3070显卡功耗也在240W左右,整机功耗600W以上,而同时为了预留升级空间,所以选择850W的金牌电源应该算比较明智的选择。

安钛克 NE850金牌全模组电源(白色),在白色DIY配件盛行的当下,安钛克适时推出白色版本的NE金牌电源,很好的迎合了电脑DIY玩家的偏执需求。另外,这颗电源也拥有80plus金牌认证,并且采用的是全日系电容的豪华配置,支持单路12V持续输出,能完美保障高功率显卡和高功耗的11代处理器完美运行。售后方面,7年换新的售后承诺,也是绝对的业界良心。

十、测试小结
1,先声明,按我的水平,不够恰饭的资格,测评主要是爱好使然。其实在测试前已经看了不少各种身份的人对于11代处理器的测评内容,整体褒贬不一,结合我自己的测试,正如开头写到的那样,个人觉得11代11700KF高功耗高热量确实高到离谱(但是个人觉得,不排除Intel会有优化的可能),但是性能方面表现其实真的还是并不差的,至于值不值得入手的问题,关键还是在于你个人,当个等等*党**,直接上12代也没啥毛病;
2,我翻看了自己之前测试10代10700K处理器的内容,对比之下感觉这颗11700KF除了高功耗和高热量,性能方面似乎提升还是比较明显的。只是全核5.1G没能达成,还是有点小遗憾(希望有机会能借颗体质更好的U来再试试)。另外关于11代AI和指令集方面的性能,受限于本人水平和测试条件,也无法给大家提供参考,见谅!