如果说Redmi K50 Pro适合对性能要求高,同时关注续航和屏幕等核心体验的硬核用户,那么搭载天玑8100的Redmi K50则更适合想要旗舰级体验同时更关注性价比的用户。

相较于我们手头上Pro版本的幽芒配色,我们这次Redmi K50的配色则是墨羽。墨羽这个配色让人一下子就联想到Redmi K40系列的同款配色,事实上Redmi K50系列的墨羽配色也的确沿用了上一代的设计风格。

不过相比K40系列的墨羽配色,K50上的不仅融入了宇宙般高黑高亮的整体质感,还采用了纳米微晶工艺,将晶体样式微雕到膜片表面,最终通过UV转印将来自外太空橄榄陨石中的纹理设计定格在手机表面,给人一种蕴含着宇宙深处无限能量的想象。

鉴于Redmi K50和Redmi K50 Pro的屏幕完全一样,我们这里就不去多说,直接来看看它的性能。

Redmi K50首发搭载了联发科天玑8100 SoC。这枚SoC采用了台积电5nm工艺,安兔兔跑分82万,可以说性能表现非常优异;再加上Redmi K50采用了K50 Pro相同的满血版LPDDR5内存以及升级版的UFS 3.1高速闪存,整体硬件配置上并没有差K50 Pro太多。

游戏方面,Redmi K50采用了与Redmi K50 Pro相同的散热规格,面积高达3950mm²的不锈钢VC、7层石墨等一个都不落下。

实测环节我们依然选择《和平精英》、《王者荣耀》和《原神》三款当下的热门手游,并在系统设置-省电与电池中开启性能模式、在游戏工具箱中选择性能模式。
在开始测试前,我们使用温度枪测量了手机表面的温度,在室温20℃的情况下,静置时Redmi K50 Pro表面温度保持在25℃上下。

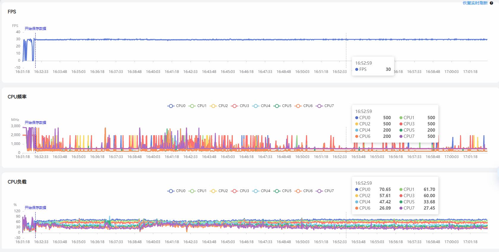
首先是压力较低的《和平精英》,由于软件方的限制,最高可开启高清画质下的30帧模式。

从监控软件来看,Redmi K50 30分钟的游戏过程中平均帧率稳定在29.83帧,并且卡顿(4次/小时)和最差丢帧(2帧)的表现都很不错。

从帧率和CPU调用的曲线来看,30帧的《和平精英》是完全没挑战的,看来游戏厂商还是尽早开启更高帧率和画质吧...

30分钟的游戏之后我们使用温枪测量了手机表面的温度,Redmi K50屏幕处为26.3℃,电池处中心为25.6℃,SoC正反两面分别为29.2℃和27.6℃,温度上升幅度非常低。

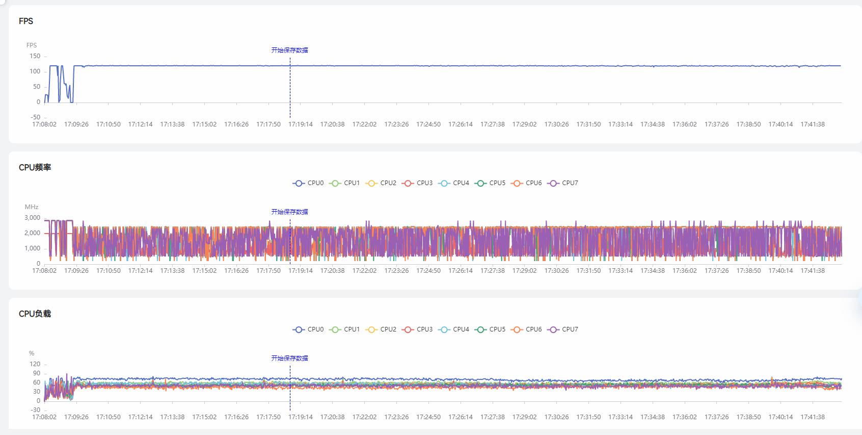
接着我们测试了可以开启120帧模式的《王者荣耀》,可以充分发挥Redmi K50这块120Hz高刷屏幕和天玑8100这块SoC的性能。

30分钟的测试下,Redmi K50能跑出119.75帧的满帧表现。

从测试图不难发现,这时Redmi K50的CPU压力明显上升,整体的调用率和CPU频率都大幅上升。值得一提的是,Redmi K50这颗天玑8100的多个核心是始终进行动态的调用,此消彼长,并不会出现一核着火多核围观。

30分钟的游戏之后我们使用温枪测量了手机表面的温度,Redmi K50屏幕处为33.3℃,电池处中心为30.9℃,SoC正反两面分别为36.1℃和34.7℃,温度普遍上升了5~10℃,手持时有一定的发热感。

虽然说120帧下的《王者荣耀》让Redmi K50的温度有了比较明显的上升,但是从测试来看这两款游戏新机都可以轻松应对,那么最后的测试重点还是要看《原神》的实测表现了。
首先我们选择在稻妻主城进行了30分钟的压力测试,来看一看Redmi K50的温控、帧率和性能释放表现如何。

在30分钟的压力测试下,Redmi K50 Pro跑出了56.02帧的平均帧数,70次/小时的卡顿数和最差24帧的丢帧情况,这一成绩还算不错。

重点还是要曲线变化图,可以看到前20分钟时Redmi K50仅会有偶尔小幅的帧率波动,整体曲线还是比较平缓的。而20分钟之后可以看到Redmi K50出现了比较明显的帧率波动,从60降至55,再降至50,最低会至45帧,随后再次回到55帧,依次反复。
猜测这样的温度变化应该是在20分钟时出现了撞墙(温度or功耗),手机需要通过降低帧率来控制温度。不过其实考虑到我们打手游的习惯,20分钟前可以满帧运行也基本足以应付我们的日常使用。

30分钟的游戏之后我们使用温枪测量了手机表面的温度,Redmi K50屏幕处为40.5℃,电池处中心为36.7℃,SoC正反两面分别为41.7℃和44.2℃,温度上升幅度较大,手持时很明显的发热感。

接着我们考虑到玩家的实际游戏场景,进行了5分钟的实测,进行释放技能、跑图等操作。可以看到在这样操作更复杂、特效更繁多的场景中Redmi K50平均帧率来到了57.47帧。

游戏方面总体来说天玑8100的表现还是很不错的,相比天玑9000仅在发热上有一定的劣势,不过如果考虑到短时高频的手游游戏场景,这一劣势我觉得完全是可以接受的。
续航和充电方面,Redmi K50采用了高达5500mAh电池,并且支持67W闪充,充满整部手机需要53分钟。

而根据我们2小时B站FHD视频、1小时4K视频录制、30分钟《和平精英》游戏的续航测试之后,整部手机还剩63%电,可以说相当令人满意。

根据官方数据,这部手机的续航最长可达1.32天。而这,还是建立在整部手机只有8.48mm的基础上——与Redmi K50 Pro厚度相同。


最后看看拍照。Redmi K50采用了48MP后置三摄,其中主摄为索尼IMX582,支持OIS光学防抖。

整体的成像风格并不是高饱和抓人眼球的思路,而是比较还原现场环境的真实风格,不过极限的HDR场景下对于高光的把控有待优化。
主摄和超广角均支持超级夜景拍摄,动态范围和成像的质感不错。
可以说,Redmi K50是K系列史上最强“标准版”:它有着和Redmi K50 Pro一样的旗舰级2K屏幕、一样的散热系统,甚至在电池容量上还要胜出一头;唯一参数上略微逊色的充电速度、SoC、主摄等,放在价位段内其他手机里也依然属于顶级水准。有了如此水准的产品,就不愁Redmi K50系列焊不住今年的旗舰手机大门了。