
小米 MIX 4
自从小米推出第一款MIX系产品,就给消费者留下了“黑科技”的印象,并且也一直在探索如何实现更高屏占比的“真全面屏”,从前置摄像头下置,到滑盖式升降前置摄像头,到*四代第**产品终于依靠屏下摄像头的技术,实现了前面板无视觉可见的开孔。
为了实现“真全面屏”,MIX 4牺牲了什么,消费者的体验究竟又是怎样?
外观设计:体重减轻,如玉质感不减
首先让我们看看小米 MIX 4的硬件参数:

硬件参数一览
小米 MIX系列产品的ID设计风格,相对而言比较有传承性,除了追求更窄的边框和更高的屏占比之外,另外就是其标志性的陶瓷机身,这次小米 MIX 4同样也采用了陶瓷机身。
小米官方宣称,MIX 4采用的是一体化轻量陶瓷机身——小米 MIX 4在增加了5G模块、更大底的主摄和潜望式长焦之后,其整体重量并无太大变化。这可能就得益于此。

影青灰后盖
不仅重量有所减轻,在常规的黑白配色之外,它还多出一款“影青灰”配色。相较于前两种配色,“影青灰”看上去更有质感。据说,这款颜色的灵感来源于北宋年间的传统陶瓷珍品影青瓷,观感上呈青绿淡蓝。
相较于玻璃后盖+金属中框的设计,陶瓷机身在外观上一体感更强,在手感上也是。没有了中缝,手感上更统一,不会有边缘的割手感。手感上更细腻,同样也需要注意后盖更加光滑易染指纹。

小米 MIX 4的“真·全面屏”
至于正面则是一块双曲面的AMOLED屏幕,曲面弧度正好,不会影响到你打游戏时候的精妙操作。点亮屏幕则是那块无挖孔的“真·全面屏”。这块屏幕被小米称之为“CUP全面屏(Camera Under Panel)”。从研发到全面量产,小米一共投入了5亿元,申请了60余项专利。

小米 MIX 4 前置摄像头
其原理也是通过将摄像头处的显示面板独立出来,再采用独特的像素排列,电路设计以及透明引线,以实现更多的光线进入到前置摄像头中。
屏下摄像头始终还是有物理遮挡,其进光量与传统的挖孔屏相比还是要少很多。MIX 4引入了多种算法用来解决画面不够通透,清晰度低,以及色温还原失准的问题。

小米 MIX 4 底部接口
硬件实现更多光线地进入是非常重要的事情,但笔者认为算法优化和矫正成像也是不可或缺的。如果你将预览取景和最后前置摄像头成像画面进行对比,就会发现这其中算法起到多么重要的作用。
拍照体验:坚守1亿像素+潜望式5倍长焦
小米 MIX 4的摄像头矩阵依旧是1亿像素超清主摄+1300万超广角+800万像素5倍超长焦的组合。其中主摄采用了1/1.33英寸的大尺寸感光元件,同时也支持4合1的成像方式。

后置摄像头模组
这里笔者放一些样张,供各位读者做参考:

主摄样张-1

主摄样张-2

主摄样张-3

主摄样张-4

主摄样张-5
从图中可以看到,在光线充足的情况下,主摄的表现可圈可点,无论是在色彩还原上,还是白平衡的控制上。面对逆光环境,它会自动开启HDR模式,以确保明暗处的曝光和细节。

超广角样张-1

超广角样张-2

超广角样张-3
至于超广角方面,看得出小米也花费了一番功夫在畸变矫正上面,只是相较于主摄,它的成像风格更加地艳丽。

长焦样张-1

长焦样张-2

长焦样张-3
5倍潜望式长焦镜头方面,则更多的是满足拍摄到这一需求,解析力相较于前两者略有不足,分享社交媒体倒是刚刚够用。

拍摄提示
至于夜景拍摄方面,MIX 4在进入到暗光环境之时,会自动提醒你是否要进入到夜景模式进行拍摄。

夜景模式未开启

夜景模式开启
成像质量方面,开启夜景模式之后,画面整体的纯净度提升并不太明显。如果是社交媒体上面的话,多数情况下,笔者还是建议不用开启夜景模式——毕竟夜景模式需要更长的手持曝光时间,反而会降低出片率。
性能&续航表现:压不住的“骁龙芯”
小米 MIX 4首发了高通系最新的旗舰级芯片骁龙888 Plus,相较于骁龙888,其主要提升在大核心的主频上,由此前的2.8GHz提升到了3.0GHz。架构方面,依旧采用的是1颗高性能大核+3颗性能大核(2.4GHz)+4颗低功耗小核心(1.8GHz),GPU方面也还是那颗Adreno 660。
其安兔兔跑分表现如下图所示:

安兔兔跑分成绩一览
可以看到,其跑分已经超过了81万分。然而,跑分工具仅仅是评测手机性能释放的一个标准,但具体使用体验如何,还是需要放在日常应用中测试。
这里笔者先采用了王者荣耀和和平精英两款国民级游戏作为游戏测试的基准:

王者荣耀(上)和平精英(下)游戏帧率一览
这里王者荣耀选择的是极致画面和90帧进行测试,而和平精英则是选择了HDR高清和极限帧率进行测试。从帧率图中,可以看出在游戏运行的初期,两款游戏分别都能保持最高帧率(90帧/60帧)运行,而到了10分钟和8分钟左右,游戏帧率就开始出现下降,然后在后期又出现了回升,最后再下降直到游戏结束。
从策略上来讲,发热降频会导致帧率波动这很正常,但出现了帧率持续维持在较低的水平,这一点就显示出了MIX 4在发热控制上面还是有一定的欠缺。

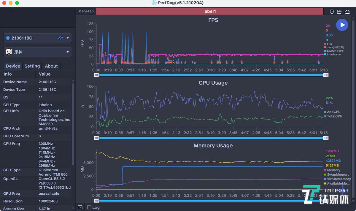
原神游戏帧率一览
至于另一款对于性能要求更高的原神,笔者选择的是中等画质(30帧)下新手村的郊野和城市内的场景,无论是在战斗还是跑图的过程中,都会出现帧率的波动。

哈曼卡顿认证扬声器
尽管小米 MIX 4的双扬声器和线性马达震动的表现都是旗舰机的水准,但如果要进行长时间的游戏,笔者还是建议各位将游戏的画面和帧率调低,以保证更统一和流畅的游戏体验。
小米 MIX 4搭载的是4500mAh电池,这里笔者采用的是“5小时续航测试法”——因为游戏过程的实验时间不可控,只能尽可能控制在4.5小时-5小时之间。
实验条件:全程打开蓝牙并连接蓝牙耳机,音量调整至50%,屏幕自动亮度关闭,手动调整至50%,微信微博等应用常驻后台,不清理。
实验应用:一小时地图导航,半个小时手机淘宝,半小时微信朋友圈,半小时抖音,半小时*今条头日**浏览,半小时微博浏览,两局王者荣耀游戏和一局和平精英游戏,并且全部都打开到手机支持的最高画质(游戏过程中,为了保证游戏体验,会断开蓝牙耳机,但依旧维持音量在50%左右)。

续航表现一览
经过一轮测试下来,小米 MIX 4剩余电量为42。根据笔者自身的经验而言,它能够坚持7-8个小时的日常使用时间。
小米 MIX 4搭载的是120W有线秒充功能,实际测试下来,5%的电量基础上能在5分钟内充入到49%电量,完全充满电耗时18分钟左右。如果开启了恒温秒充功能,耗时会更长一些,但机身温度相对而言会更低。
总结:旗舰颜值担当,性能还需打磨
除了性能释放上,小米 MIX 4还存在后劲不足的问题之外,其他方面小米 MIX 4称得上是全方位的旗舰表现——无论是质感十足的陶瓷外壳,还是黑科技十足的屏下摄像头。
小米 MIX 4不仅整合了此前小米手机上几乎全部的顶级配置,比如120W的有线秒充,旗舰机的骁龙芯片,甚至是UWB一指连的定位技术,还首发了骁龙888 Plus芯片。
至此,小米MIX系列对于“真·全面屏”的追求可以说已经取得了令人满意的结果了。此后MIX系列产品又将会以什么作为研发的方向,而小米又将会给“米粉们”带来怎样的黑科技,已经很难猜想了。
不过,比起手机产品,或许“米粉们”更加期待还是雷军为年轻人准备的“第一辆新能源汽车”,或许这才是下一代的“MIX”系产品。(本文首发钛媒体APP,作者/唐植潇)