前言
Adrenalin2020其实已经出来很久了,因为一直比较忙碌,所以拖到现在才开始写评测教程。
严格来说本人有两张A卡:
一张是应该是最后一批三星颗粒的蓝宝石超白Vega64大雕
国内

一张是工作机上200ge的核显vega3(滑稽)

本篇展示的主要是肾上腺素2020软件介绍和针对vega3的表现,基于Vega64的肾上腺素2020超频教程以及超频预设*载下**会在下一篇放出。
写文不易,如觉得写得不错,请记得点赞、关注、打赏三连,谢谢。
下篇已发布:vega64超频教程
一、关于AMD和NVIDIA显卡的区别
很多人装机的时候会问我买A卡还是N卡,其实挺简单的。。。
A.需要弄清楚的点:买显卡是用来干嘛?
如果是用来吃(干)饭(活),比如视频转码、直播、c4d这些,无脑N卡;

如果用来玩游戏,其实70%以上的游戏A卡和N卡区别不大,这是和超频几乎完全无关的设置,下面会有配置教程;

如果你是影音爱好者,无脑N卡,h265转码效率可是比x265香多了。

B.不需要纠结的点:功耗和跑分
功耗和实际使用有关,待机功耗会有区别,普通用户差不了几个钱,毕竟咱不是7x24一直保持显卡满载状态对吧;
跑分?软件的使用可不是单纯看算力。。。

C.一定要注意显卡与显示器的匹配
显示器的G-sync和Freesync功能都是防止画面撕裂的东西,G-sync是N卡用的,Freesync是A卡用的,防止画面撕裂这个功能非常实用!!!
很多人买A卡的重要的理由之一是因为支持Freesync的显示器比G-sync的便宜很多,比如我。。。

显示器的灰度响应时间和和刷新率尽量匹配你看到的评测数据,拖影和画面卡顿更多是显示器本身的问题,和显卡关系不是那么大。
这里我来手撕一下某些不良显示器卖家:很多看起来非常雷军的显示器在详情页填写的1ms响应时间只是黑白响应时间,灰度响应时间可能是5-8ms,这个属性的重要程度可以类比机械硬盘是smr和pmr!!!

关于超频
N卡一般采用加压+拉高频率的方法;
而大部分A卡为了默认配置跑分好看,电压给的很足,导致很容易在加压后温度过高撞墙降频,所以一般给A卡超频的方法是降低电压+拉高频率。
啥是Adrenalin
Adrenalin是当前A卡的官方驱动名称,中文翻译肾上腺素,身上可以用来查看系统信息、超频、针对游戏优化、串联智能设备等;
AMD的传统尿性是硬件堆料堆参数,软件适配优化和驱动调教慢慢做,每当驱动大版本更新后都能将用户的实际体验提升一截,所以江湖人送外号【鸡血驱动】。
二、Adrenalin2020基础功能介绍
说明1:防误解
因为vega3只是个独显,肾上腺素版本只包含一些基本功能;
由于2020版本的UI改动非常大,所以本节主要介绍各功能入口。
这个版块会有一些关于UI设计逻辑的吐槽,并不意味着2020版本对于实际性能没有提升!!!
这个版块会有一些关于UI设计逻辑的吐槽,并不意味着2020版本对于实际性能没有提升!!!
这个版块会有一些关于UI设计逻辑的吐槽,并不意味着2020版本对于实际性能没有提升!!!
说明2:驱动*载下**
地址:https://www.amd.com/zh-hans/support
点击网页,选择你的硬件型号即可跳转*载下**链接,*载下**完成双击安装包,一路next就行。

选择型号
说明3:关于肾上腺素2020和2019
第一次更新肾上腺素2020的时候一脸懵逼。。。什么鬼。。。界面的逻辑完全改掉了
这是2019版本的首页截图,非常清晰明了,上下两条将常用的功能在首页就能全部显示。

2019
2020对于一级界面的改动简直迷的不行。。。一眼望去只剩下首页、游戏、性能三个tab,其他的功能需要一层一层去找,非常麻烦,或许RD来自印度小厂外包?

2020
功能入口A.首页
这里包含快速启动游戏、最近的游戏数据展示、游戏的快捷启动入口、当前软件版本+可更新版本、AMD link状态。

首页
这里有个非常搞笑的地方,下图圈出的空白区域点击后跳转到AMD的radeon显卡首页,不知道是不是你我都知道的原因所以没显示图片还是说程序员偷懒连图片都懒得放?

空白区域
可以看到提示最新版本是20.1.4,但是点*载下**之后一直0%进度不动。

升级提示
到主站点击进入之后,显示了最新正式版是20.2.1,啥毛病这是。。。

最新版本
游戏玩家划重点,这里的调整全局图形是优化重点,暂不介绍,放在下一段。

调整全局图形
手动覆盖安装更新到20.2.1后,稍微清爽了一些

20.2.1
备注:个人强烈建议A卡用户自己手动*载下**完整驱动安装包覆盖安装升级,自带的升级经常出现*载下**缓慢问题。
功能入口B.游戏
相信大家多多少少会玩一些游戏,这里是针对游戏调整的入口。

游戏分类
1.全局图形
重要说明:如果在这里配置了覆盖应用程序设置后,你在游戏中配置这里修改的选项其实是不会生效的,包括调整低中高推荐配置。
点击全局图形和全局显示其实是跳转到下图圈出来的设置入口下面对应的子配置页面,真心觉得这样的多入口跳转同一页面不舒服。。。

是针对所有下面列出的游戏(特指驱动扫描出来的,一般都能扫描出来就是了)进行统一配置,非常强势的一项功能。

全局图形
点击进入后可以看到有三个预设加一个自定义,核显用户如果有游戏需求,这仨预设都不建议。
这里又是产品逻辑犯蠢的地方,自定义是灰色,无法直接点,更新之后第一次配置我还以为vega3不支持自定义配置。。。
你得先得修改任意一个预设的任何一个配置项,才能跳转成自定义配置,有点像fuze的“你先下游戏玩,玩到点再付款”策略。

无法点击的自定义
以我对2019的使用体验,建议配置照抄下面,开启Radeon chill、将能配置覆盖应用程序设置的选项全部覆盖:

配置1

配置2
2.全局显示
刚才的全局图形是针对游戏的配置,这里的全局显示是针对显示器的配置。

全局显示
个人觉得比较实用的也就是开启freesync,其他没啥一通花里胡哨的,体验并不怎么样。
HDMI链路保障可能有用,但是我用的是DP啊老哥。。。有用过的朋友可以在留言区说说感受。

具体配置
另外,本人是两台主机连接两个屏幕:主机A+主机B---显示器A;主机A----显示器A+显示器B这样的连接方式。
目前通过肾上腺素配置遇到了俩问题:
1.主机B---显示器A的配置会影响到主机A---显示器A的配置
2.主机A---显示器A+显示器B的情况下,显示器A只能和显示器B一样选择8bit,并不能选择10bit
有知道啥问题的老哥欢迎沟通下如何解决。
3.单游戏配置
在游戏这个配置页面可以看到单个游戏的图标,点击图标进去针对不同的游戏做单独配置的页面。

单个游戏
如果没有找到你想配置的游戏,可以点击右上方手动添加或者扫描游戏。

扫描添加
单独游戏配置里面的可配置选项其实和全局是一样的,不过配置完成只会对该游戏生效,毕竟每一个游戏对于硬件算例和编码器的需求是不一样的,合理微调可以提升画面质量。
这也是为什么说很多人说A卡不适合玩游戏其实是个错误的认知,在这里修改并覆盖游戏配置,即可调教好游戏的最终显示效果。

单独配置
不过话说回来如果不是穷,谁又会选择除了同价位PPT数据好看之外其他几乎没有什么优势A卡呢?(特别是生产力工具方面)
4.题外话
上面这些游戏是刚装机时候用来测试用的,懒得再为vega3这个核显再测试一遍,这里大概和大家报个vega3的利用肾上腺素2019替换游戏内配置后的数据作为参考:
堡垒之夜---720P,平均FPS50-55;1080P,平均FPS25-30
LOL极地大乱斗---1080P,平均FPS55-63
如果说你只是偶尔玩玩以撒的结合、挺近地牢、DNF,梦幻西游,lol(对于显卡众生平等)这些个游戏,200GE真的是一个不错的选择。
功能入口C.性能
这里用于显示硬件数据和更改整体预设。
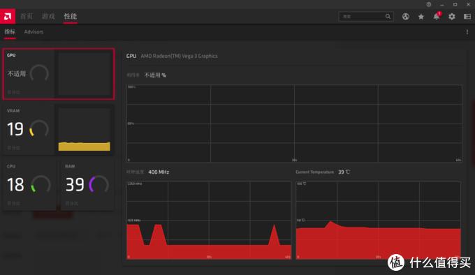
1.指标
核显版本的肾上腺素其实显示的东西不多,就是常规的显存使用率+温度,GPU使用率没有显示。

指标
点击右上角的三点,可以进入配置,这里依旧是跳转到设置下面的一个二级配置页面。

配置
猜猜我们看到了什么?默认开启哦(虽然我也没发现推了啥广告)~

广告
这里又一次体现了肾上腺素产品设计谜一样逻辑的地方,如果不开游戏内叠加,性能配置选项是这样的:

未开启游戏内叠加
开启之后上面的性能瞬间多出来一大坨可配置项,如果是第一次使用肾上腺素的用户80%以上都会产生这样一个想法:我做了什么。。。这些第一屏多出来的是啥。。。我该怎么回滚上一步。。。
如果说我硬在这黑,请看看游戏内叠加这个开关上面的三个带字【首选项】!!!你都将这些归类为首选项了,为啥不放在性能上面???????

蜜汁首选项
吐槽完毕继续介绍,想要显示即时硬件信息,得三步走:开启游戏内叠加→开启显示指标叠加→开启显示在视频/直播输出中这么简单的功能,咱能一步搞定么。。。

开启硬件信息显示
显示效果如下,是测试主机性能时非常实用的功能。

信息显示
2.Advisors
vega3只能选择这三个默认配置,没有啥可以选择的。。。
对于vega3来说(起码在我看来),切换这三个配置其实也没有肉眼可见的显示效果区别。

advisors
功能入口D.浏览器
点击右上的地球图标,可以打开肾上腺素自带的浏览器,人类迷惑行为。。。

跳转系统默认浏览器不香吗???
非得加一个使用率极低的内置浏览器以增加安装包大小???
恶意的揣测下个版本的release note:删除部分冗余功能,以提升使用流畅性???

内置浏览器
最迷惑的地方是当我无法用程序内升级更新的时候,想试试用这个浏览器*载下**完整包,结果压根无法*载下**,所以内置浏览器的意义是????
功能入口E.建议功能请求
这里点击是打开内置浏览器弹出AMD官网的建议反馈页面,原来内置浏览器为了反馈啊,佩服佩服。

反馈
功能入口F.消息
这里会推送一些重要信息,比如:首次启动后会检测显示器和主机信息,给出相匹配的优化建议,更换显卡、显示器等硬件会提示更换配置提升显示效果等等,版本更新也是在这儿显示的。

消息
功能入口G.设置
这里才是整个肾上腺素的核心地带,所有关键信息和配置都在这里。

设置
1.系统
这里可以查看详细驱动版本信息、操作系统信息和硬件(主要是显卡)详细信息。
另外,配置驱动更新、导入导出肾上腺素配置和重置数据也是在这里。

信息
强烈建议测试完超频后导出配置,如果因为你的配置不稳定,那么可能会导致大部分保存的配置恢复出厂设置,这一个小小的操作能节省不少配置时间。

导入导出
在硬件信息可以看到,我的这台设备核显的显存调用了2G,而在肾上腺素里面是无法手动配置显存大小的,一般是根据你的实际可用内存自动调整,2G封顶。
如果一定要调整显存大小,可以在BIOS里面配置,每家主板不一样(一般也没人会去动显存大小吧)。

显存大小
题外话:有很多新手朋友在群里会问,诶?我的内存是16G啊,为啥系统管理里面可用内存13.9G?

可用内存
很简单,你的内存被某些功能或硬件调用了,这台设备上,2G的内存就是被核显调用。
2.显卡
就是全局图形设置,不多赘述。

显卡
3.显示器
就是全局显示设置,同上。

显示器
4.视频
就这?就这!

视频
windows自带的显示器调色都比你强啊,亏你还是个显卡驱动。。。

windows自带显示器调整
5.热键
终于看到比2019版本优化的地方了,2019这里可是一团乱麻。。。
2020的快捷键清晰明了,在首次配置游戏的时候,这些快捷键非常有用,点赞点赞。

热键
6.设备
HTPC用户和发烧友有用,用于串联手机、电视等智能设备,普通用户可以无视。

设备
PS:AMD link需要站的高望的远才可以使用。
7.常规
前面已经吐槽过了,不多赘述。

常规
三、总结+超频篇预告
1.使用AMD核显的用户们:不推荐升级2020!!!
原因:核显的上限就在这儿,没必要为了那一丢丢提升使用这种难受的UI。
2.使用AMD独显的用户们:强烈建议升级2020版本!!!
原因:提升(特指预设)属实diao炸天,就算你不会手动超频,使用预设配置也很不错,另外新版本手动超频界面也好用了很多!!!

默认超频直接怼到1715