将普通的水通过增压设备加压到极高的压力(200-400MP),然后使高压水通过一个小孔喷射而出,形成高速射流(水射流),此高速射流速度可达约800-1000m/S,由于该射流具有极高的动能,它可以使物体迅速被冲蚀,如果射流与物体之间有相对移动时,它就可以对物体进行切割加工。纯水射流可以直接切割像橡胶、塑料、皮革等软基性材料,如果在水射流中加入颗粒磨料,使得该射流中的磨料就像一颗颗高速射出的“*弹子**”,则进一步加大了射流能量,增强了射流的“破坏力”, 这样即可以切割金属、石材、陶瓷、玻璃等几乎任何物质,这种切割方式我们称之为水射流磨料切割(也称加砂切割),简称水刀。结合数控机床技术和CAD/CAM技术,使得喷嘴按设定的轨迹运动,即可实现对任意曲线、曲面的工件进行切割加工。
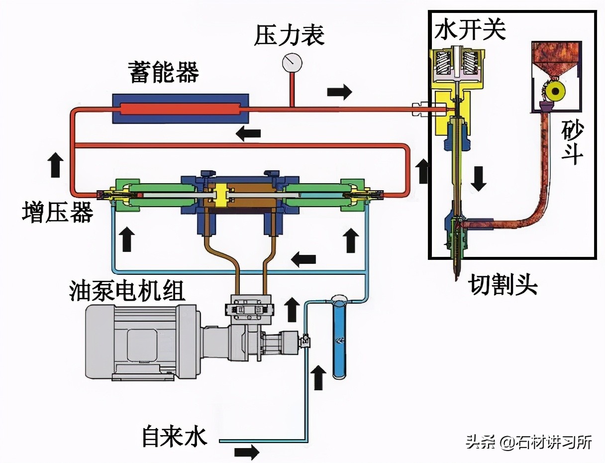
增压设备示意图

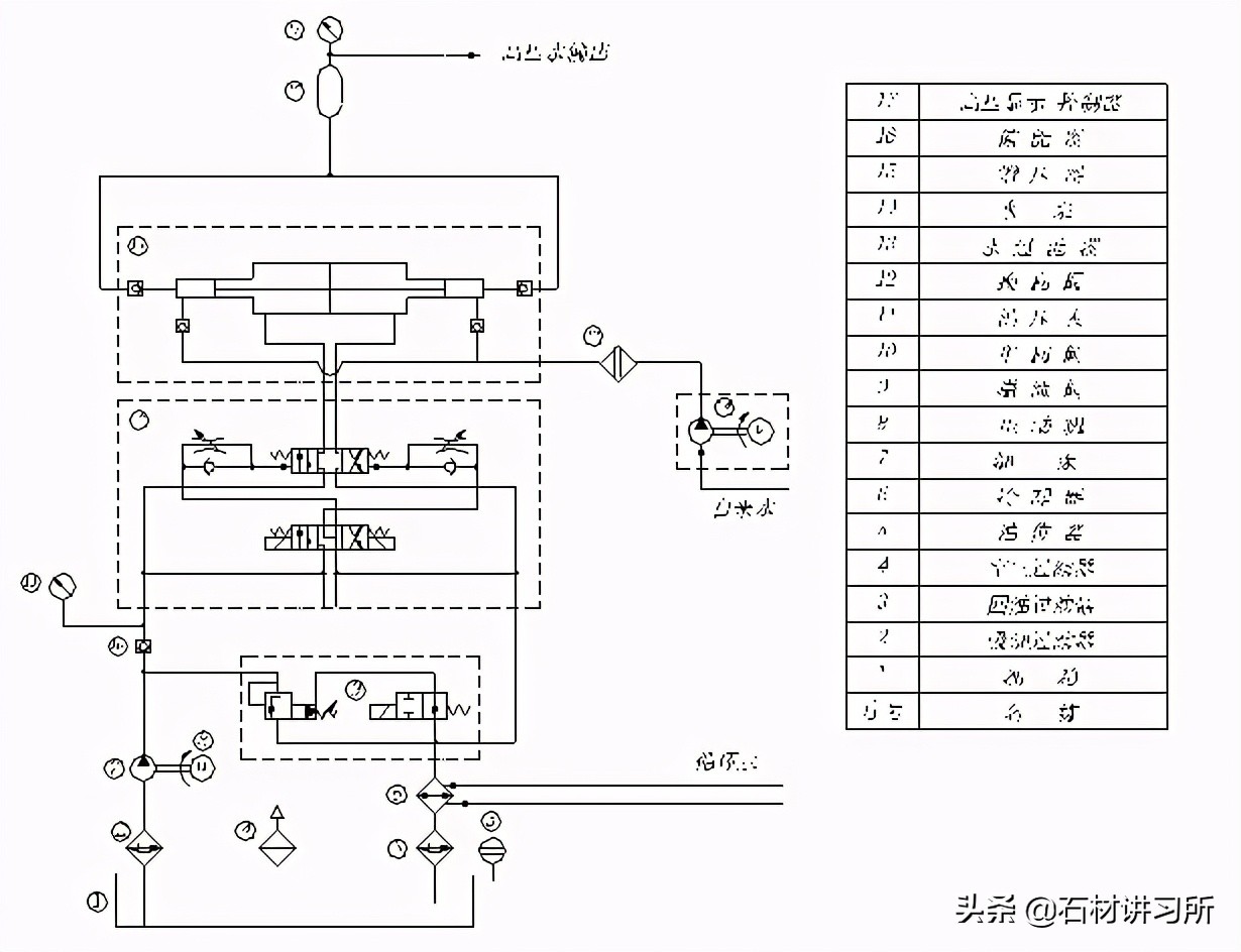
增压设备系统原理图

增压设备主要组成部分:液压油路系统、供水系统、增压器、高压蓄能器、油冷装置等。
油路系统

电动机--油泵--管路--换向装置--增压器--油冷装置--油箱--油泵
电动机驱动油泵抽吸油箱中的液压油,液压油通过油泵增压后经液压管路通过换向装置供给增压器中的低压油缸,推动该油缸中的低压活塞向一侧运动,到达一定行程后,换向装置使该侧停止供油,此路液压油经管路返回液压油箱,同时液压油通过换向装置向低压油缸的另一侧供油,从而推动低压活塞反向运动,周而复始,液压油推动低压活塞往复运动,低压活塞的运动方向由换向装置自动控制,该低压活塞的运动带动其两端的高压活塞运动。
供水系统

自来水--过滤装置--增压泵--增压器
普通的自来水首先经过水过滤装置,过滤装置一般为二级过滤,第一级过滤精度为5微米,第二级为1 微米,有时对水质要求较高的情况,还需再增加一级过滤,过滤精度约为0.5微米,过滤后的水通过增压水泵增压至6~8公斤/平方厘米,然后分成两路分别通过单向阀门进入增压器两端的高压缸内。
增压器
增压设备主要组成部分:油泵(油泵电机组)、增压器(增压器总成)、 蓄能器、供水系统等,其中核心部件为增压器。
增压器总成的主要组成:低压油缸(1个)、低压活塞(1个)、高压缸(2个)、高压活塞(2个,分别连接低压活塞两端)。

高压活塞在低压活塞的带动下分别在两端的高压缸中作往复运动,这样即可把高压缸中的低压水压缩形成高压水,再通过单向阀门输出。具体过程:当活塞往一个方向移动时,该端高压缸中的水被挤压形成高压水,并从单向阀输出,同时低压水通过单向阀门进入另一端的高压缸中,如此往复,即可在两端的高压缸形成高压水。两端的高压水汇合一起经喷嘴(切割头)射出形成高压水射流。
由于高压水是经过活塞不断往复运动压缩后产生的,而活塞又需要换向,因而从喷嘴射出的水射流压力是脉动的,而蓄能器可以起到稳流的作用。
水射流切割示意


加砂切割

赵红军:高级工程师、*京大南**地水刀股份有限公司总工程师。