有网友给我留言,说自己家里按照要求安装了回水泵,可是家里的热水也没有达到热水很及时的出现,还是要等待一小段时间的冷水,是不是自己家里的热水器有问题,如果换成零冷水的热水器是不是要好一些?

看见该网友粉丝的留言,我可以肯定地说问题不是在热水器,他家的问题大致出在以下:
1、他对改造后的热水效果有过于高估的成分
为啥这么讲呢?因为“秒出热水”的叫法,是有很大的销售话术在里面,它就类同于“用变频空调,一晚只用一度电”的广告一样,如果用户迷恋这样的叫法,就会被带入沟里。

毫不夸张地说,这个“秒出热水”的叫法,是被销售夸大了的,因为每个人对此的理解不一样,只要不超过10秒,都是正确的。
大家有可能听说等待10秒,应该不是问题吧?可是如果你冬季洗手时,且希望快速从厕所离开回到麻将桌上时,你估计等待这10秒的时间,就会非常的漫长。

2、他家里水管改造的循环管采用的方式不对
通过循环管的方式解决家里的热水问题,是比较正确的一种方式,可是热水循环管的连接方式有大循环和小循环的方式,这两种不同的循环方式,除了带来改造费用的不一样以外,还会带来热水时间的长短差异。

针对以上的情况,我们首先要从热水循环的原理说起:
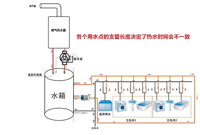
目前家里的热水器通常是在生活阳台或厨房,而水管以冷水管和热水管并联同行到各个卫生间,再分支到各个用水点。

热水管是从热源热水器开始,分别布置到各个用水点,实际上它是以一根主水管的形式布置到各个用水点的附近,然后再分支到各个用水点。
所以,热水管看似是一根管子,实际上它是以“树丫”分叉状态呈现的,室内用水点越多,分叉支路就越多;用水点越远,分叉的支路管道就越长。

热水从热水器流出,由于热水管里的热水在关闭水龙头的情况下,热水处于静止状态,热水管会向地面或墙面散热变冷,所以厨房、生活阳台的热水时间最快,最长的是房间那边卫生间的热水时间最长。

因此,要想一打开水龙头,在很短的时间内有热水,就必须要保证主水管及支管里随时都有热水。由于水龙头关闭,水管里变冷的“热水”,无法倒回到热水器,所以我们就需要重新布置一根热水管把变冷的“热水”抽回热水器加热,我们把这个新热水管叫“循环管”。然后把抽水的水泵叫“回水泵”、“循环泵”。

热水循环的形态是如何的?
前文说到布置热水循环管作为通道,让循环泵把热水管里的热水抽回到热水器加热后,再送入热水管里。理论上这样的说法是没有问题的,但是如果只是这么简单,网友就不会有热水不及时的疑问了。

方式一:热水循环管直接从主管最末端碰管后,返回到热水器。这样的方式,热水会直接从主水管的开头滑过到末端,然后回到热水器,只是把主水管里的冷水换成热水了,当用户使用热水时,要把支管里的冷水放掉后,主水管里的热水才会进入支管,所以用户使用热水时的时间,取决于这个用水点的支管长度。
采用这样的方式,各个热水点出热水的时间,有可能在10多秒,具体时间取决于支管的长度。

方式二:热水循环管直接从最远端的某一个热水点碰管后回到热水器。它是指从最远端的某一个卫生间里面的一个热水点碰管接循环管,它与前一种的方式区别是,热水会送到这个点,而不是在主管的末端结束。

用户在这个用水点使用热水的时间非常快的,可以达到2、3秒出热水的,因为热水已经就在它的接口上;甚至同在卫生间里的淋浴热水时间也不会太长,因为循环管碰管的地点缩短了淋浴热水支管的距离。

方式三:把各个热水点都串接起来,形成一个连通的回路,然后从最后一个热水点再碰管回到热水器。

由于以上的循环结果都感觉不太理想,特别是卫生间3个以上或支管较长的情况,用户想达到4星级酒店的热水时间标准,所以要采用这样的方式。
热水管把室内各个热水点都穿起来,中途没有支管,热水直接从主管道上接到水龙头,然后从最远端的最后一个热水点回到热水器。

通过热水器加热后的热水随时都能够保证在用水点的下方待命,只要你一打开龙头,2、3秒热水就将出现,且各个用水点的热水时间是一样的。

方式四:在最远端的热水点冷热水管之间接一个单向阀,利用冷水管作为每次热水循环的临时循环管。

这样的方式是使用在已经装修好、无法再增加循环管的户型里,单向阀的作用是搭接上冷热水管的桥梁,等待冷水管里的水回流到热水器时,单向阀的开关打开,热水管里的冷水进入冷水管回到热水器加热后继续回到热水管里。

使用这样的方式,热水的时间能够达到2、3秒的还是只有在安装单向阀那里的热水点,而其它区域的热水时间取决于支管的长度。

目前来说,家里的热水循环管道就是以上四种方式,但是我在工作中常看见使用第一种和第四种最多,其次是第二种,能够使用第三种得太少了,原因一是用户不太懂,没有整明白热水循环管布管方式不一样带来的实际效果就不一样,二是造价差异太大的原因。

家里的热水循环方式该如何选择呢?
从以上介绍,应该知道了家里要想热水时间快,就应该安装热水循环,其各个热水点的热水时间与热水器、循环泵是没有关系的;与热水管、循环管路的布置有直接关系。

前文提到了四种方式里,采用单向阀的方式,一般是只有运用在无法增加循环管的环境,这样的方式造价费用最便宜,能够解决某一个热水点的热水及时使用热水的需求,而其它热水点的热水时间只能得到缓解而已。

如果你家里户型较大,卫生间较多,要有较高的热水体验,就要采用方式三的方式,把各个热水点都串联起来,减少支管,这样就可以让各个热水点的出热水时间更快。
但是,这样的改造费用也是最高的,施工也是最复杂的,也只能这样才能让热水时间都一致,达到秒出热水的结果。

一般的双卫户型,只要你不要求各个热水时间都统一达到“秒出”,我认为采用第二种方式,从最远处的某一个热水点碰管,这样也是可以达到比较舒适的热水时间,改造费用要便宜得多。

总结
热水循环最先是运用在高档酒店宾馆里,随着生活水平的提高,大家对提高生活品质的要求也越来越高,热水循环也被使用在了家庭里。

对它的运用,简单地说分为有无循环管的做法两种,在有循环管的户型里,如果要达到”秒出“热水的效果,只有采用各个热水点串联大循环的方式。

我们还可以以解决最远的某一个热水时间为主要目标,然后这样会带来其它用水点的热水时间得到缩短也是不错的方式,主要是造价相对来说便宜,何乐而不为呢?