英特尔i9 12900k处理器 (处理器英特尔12代酷睿i9 12900)

写在开头

拿到12代处理器的时间很短,折腾的时间也非常有限。另外,所有的测试进行时平台BIOS也非正式版本(甚至可能有些软件可能都还没更新对新平台的支持),而且非极限/专业玩家测试,下文所有测试数据仅供参考。

今年3月,Intel发布11代酷睿,并宣称IPC相比上一代提升19%。2个季度之后的10月底,Intel全新的12代酷睿正式公布,巧合的是,官方同样宣称IPC相比上一代提升19%。这也让我不得不感慨,原来刀法最好的并不是黄教主。

这次真挤爆牙膏了,Intel12代酷睿i9-12900K处理器测评分享

12 代酷睿处理器采用了全新混合架构 Alder Lake ,性能核(P核)+ 能效核(E核),前者用于支持单一线程或轻线程工作负载(游戏、生产力应用),而后者则用于多线程应用(多任务处理)。同时,祖传的14nm也终于完成了自己的使命,迎来了全新的Intel 7(10nm)的工艺。另外,Intel还对我们熟悉的TDP进行了更名,新名字叫PBP(处理器基准功耗),另外还新增了个MTP(最大加速功耗),这也是Intel首次主动公布睿频状态下处理器功耗。

这次真挤爆牙膏了,Intel12代酷睿i9-12900K处理器测评分享

直接进入主题

i9-12900K,16 核(8 颗性能核与 8 颗能效核) 24 线程设计,拥有 30MB 三级缓存和 14MB 二级缓存。在英特尔 Turbo Boost Max 3.0 加持下,最大频率可以达到 5.2Ghz,性能核基础频率为 3.2GHz,最大睿频达到 5.1GHz,能效核基础频率 2.4GHz,最大睿频达到 3.9GHz,搭载英特尔 UHD 770 显卡。PBP功耗为125W,而MTP功耗则为241W;

这次真挤爆牙膏了,Intel12代酷睿i9-12900K处理器测评分享

在CPU外型与接口方面也做了改变,由原来的方方正正的外观,变成了现在的长方形,封装接口也变为LGA1700(下图为12代U与11代U对比)。

这次真挤爆牙膏了,Intel12代酷睿i9-12900K处理器测评分享

测试平台介绍

既是测试平台,同时也算是装机配置推荐

这次真挤爆牙膏了,Intel12代酷睿i9-12900K处理器测评分享

这次真挤爆牙膏了,Intel12代酷睿i9-12900K处理器测评分享

主板:微星Z690 CARBON WIFI主板

这次真挤爆牙膏了,Intel12代酷睿i9-12900K处理器测评分享

标准ATX板型,为了更好发挥12代酷睿处理器性能,微星Z690 CARBON WIFI主板采用了20(18相CPU供电+1相核显供电+1相SA供电)相数字供电的豪华设计,且均为75A的DrMOS。同时,支持PCIE5、配备5个M.2高速固态接口(其中4个支持pcie4.0)、4条DDR5内存卡槽设计,最大支持128G容量,内存超频最高支持6666MHz

这次真挤爆牙膏了,Intel12代酷睿i9-12900K处理器测评分享

作为微星MPG系列中的旗舰,Z690 CARBON WIFI主板表面(MOS管、M.2固态、南桥芯片位)有大面积的金属散热装甲覆盖,再加上通体黑色的设计,让主板看上去拥有非常不错的质感。预装好的一体挡板,出现在Z690主板上,似乎也挺理所当然的。

这次真挤爆牙膏了,Intel12代酷睿i9-12900K处理器测评分享

显卡:影驰旗舰系列的RTX 3080Ti HOF EXTREME显卡

这次真挤爆牙膏了,Intel12代酷睿i9-12900K处理器测评分享

不论颜值还是性能,这片显卡也足以匹配12代酷睿i9平台。珍珠白的配色搭配12层纯白PCB板让它依然是白色电脑配件中最靓的那个仔。配置方面,3080Ti HOF 采用的是GA102-225核心,拥有10240个流处理器,1365MHz的基础频率,1785MHz的加速频率,搭载了12G的GDDR6X 显存,与3090相同的384-Bit显存位宽。实际性能方面,也能无限接近3090显卡。

这次真挤爆牙膏了,Intel12代酷睿i9-12900K处理器测评分享

内存方面, 选择是影驰GAMER DDR5-4800MHz内存(无灯版本)

这次真挤爆牙膏了,Intel12代酷睿i9-12900K处理器测评分享

在外观设计上,采用了积木设计语言,内存两侧的外壳由蓝+红色的俄罗斯方块组成,同时,内存顶部预留了积木孔位,可玩性非常高。容量方面,选择是16GB*2的组合,频率方面则是4800MHz

这次真挤爆牙膏了,Intel12代酷睿i9-12900K处理器测评分享

硬盘:HOF Pro 20 2TB-PCIe M.2

这次真挤爆牙膏了,Intel12代酷睿i9-12900K处理器测评分享

2T的容量应该足够装下不少游戏大作,同时对pcie4.0的支持也能在今天的平台上有着更好的发挥。微星Z690暗黑主板第一M.2通道底部也有导热垫设计,但是如果选择自带马甲的固态,建议先将底部导热胶垫卸下。

机箱:影驰超新星机箱(白色)

这次真挤爆牙膏了,Intel12代酷睿i9-12900K处理器测评分享

规格上这是一款中塔机箱,但采用的是宽体设计,机箱宽(或者叫深度)高达220mm,机箱内部空间非常充沛,对于玩家装机非常友好。机箱最大可支持E-ATX主板安装,并兼容其他板型。另外,机箱最大可支持7把散热风扇安装,顶部和前板均可以支持360/240水冷安装。而风冷散热限为172mm,显卡限长则为378mm,可以很好的兼容目前在售所有主流显卡。

这次真挤爆牙膏了,Intel12代酷睿i9-12900K处理器测评分享

机箱整体结构稳定,采用了0.7mm厚的SPCC钢材+全新ABS塑胶+钢化玻璃三种材质,全景钢化玻璃侧透设计可以直接呈现机箱内部配件状况,并奉行简洁工业风,左侧钢化玻璃面板采用的是合页翻门设计,也方便用户便捷拆装配件。

这次真挤爆牙膏了,Intel12代酷睿i9-12900K处理器测评分享

充沛的内部空间不仅能支持RTX30系长显卡,机箱本身7槽pcie卡槽位置支持整体直接横插,可以方便用户在搭配显卡延长线的情况下直接实现显卡竖装。

电源:安钛克HCG1000 金牌全模组电源

这次真挤爆牙膏了,Intel12代酷睿i9-12900K处理器测评分享

很显然,12代酷睿依然是功耗大户,12900K处理器超频的情况下功耗跑到400W也不是啥难事,不过日常使用基本300W以下。而显卡方面350W+也算是常态,在加上其他配件的功耗,选配一颗1000W的电源也就理所当然。

这次真挤爆牙膏了,Intel12代酷睿i9-12900K处理器测评分享

目前国内电源市场真正走高端线路的其实并不多,也不一一点名,反正安钛克旗下HCG系列金牌全模电源还是值得信赖的,毕竟也是拥有35周年历史做背书。而且HCG系列本身就属于其旗下高端系列电源,不仅妥妥的80plus金牌认证,实际转化已经接近白金牌电源。此外,全日系豪华电容配置,供电稳定,输出有保障。10年免费换新的售后政策也让人用得安心,不管追求高性能还是纯粹爱折腾,这颗电源都值得推荐。

这次真挤爆牙膏了,Intel12代酷睿i9-12900K处理器测评分享

散热器:微星MPG CORELIQUID K360

这次真挤爆牙膏了,Intel12代酷睿i9-12900K处理器测评分享

寒霜K360采用第七代Asetek水泵设计,堪称业界顶级的散热方案,不少品牌的高端水冷产品都是用的Asetek水泵。K360冷头内置一颗6cm的微星TORX 3.0风扇,能为主板的供电模组散热,降低VRM温度。大面积纯铜散热底座,出厂预装好了散热硅脂,12代平台需要的1700扣具也直接安排上了,非常贴心。

这次真挤爆牙膏了,Intel12代酷睿i9-12900K处理器测评分享

这次真挤爆牙膏了,Intel12代酷睿i9-12900K处理器测评分享

这次真挤爆牙膏了,Intel12代酷睿i9-12900K处理器测评分享

此外,这款水冷散热还有个非常好玩的设计,便是冷头顶部有一块2.4英寸可定制化LCD屏。可显示平台运行参数,同时还支持个性化DIY图像创作。

这次真挤爆牙膏了,Intel12代酷睿i9-12900K处理器测评分享

这次真挤爆牙膏了,Intel12代酷睿i9-12900K处理器测评分享

性能测试

CPU-Z 1.98

这次真挤爆牙膏了,Intel12代酷睿i9-12900K处理器测评分享

默频状态,12900K单核得分827.8,多核得分11357.4

这次真挤爆牙膏了,Intel12代酷睿i9-12900K处理器测评分享

OC 5.2G 状态,12900K单核得分849.5,多核得分11867.6(超频仅针对P核,E核全默认)

这次真挤爆牙膏了,Intel12代酷睿i9-12900K处理器测评分享

而从媒体测试数据可知,上一代11900K单核得分708,多核得分6862

单烤FPU测试

默频状态,关闭AVX选项,单烤FPU,27min,12900K处理器温度84°左右,功耗则在240W左右

这次真挤爆牙膏了,Intel12代酷睿i9-12900K处理器测评分享

主板智能超频状态,单烤FPU,12900K功耗300W+,并迅速撞墙

这次真挤爆牙膏了,Intel12代酷睿i9-12900K处理器测评分享

关闭AVX选项,再次单烤FPU,12900K功耗也维持在270W+

这次真挤爆牙膏了,Intel12代酷睿i9-12900K处理器测评分享

P核OC 5.2G状态,单烤FPU测试,12900K功耗直接拉到330W+

这次真挤爆牙膏了,Intel12代酷睿i9-12900K处理器测评分享

CineBench R23

这次真挤爆牙膏了,Intel12代酷睿i9-12900K处理器测评分享

12900K处理器在CineBench R23测试中,单核得分1954pts,多核得分25418pts

这次真挤爆牙膏了,Intel12代酷睿i9-12900K处理器测评分享

而从我本人之前11900K在R23测试中,单核得分1650pts,多核得分16548pts

7-zip

这次真挤爆牙膏了,Intel12代酷睿i9-12900K处理器测评分享

这次真挤爆牙膏了,Intel12代酷睿i9-12900K处理器测评分享

在7-zip的测试中,12900K单线程评分8417MIPS,多线程评分121735MIPS

X264 FHD Benchmark

这次真挤爆牙膏了,Intel12代酷睿i9-12900K处理器测评分享

在X264 FHD Benchmark测试中,12900K的最终成绩是92.9FPS

这次真挤爆牙膏了,Intel12代酷睿i9-12900K处理器测评分享

而此前11900K的成绩为73.5FPS

3DMARK测试

这次真挤爆牙膏了,Intel12代酷睿i9-12900K处理器测评分享

Time Spy测试项目中,12900K处理器得分为18492

这次真挤爆牙膏了,Intel12代酷睿i9-12900K处理器测评分享

CPU Profile测试项目中,12900K最大线程得分为11714

FritzChess Benchmark

这次真挤爆牙膏了,Intel12代酷睿i9-12900K处理器测评分享

国际象棋基准测试,12900K处理器16线程下测试成绩为40465(同样16线程前提下,优于11900K,24线程似乎并不支持,所以权当跑了个寂寞)

鲁大师

这次真挤爆牙膏了,Intel12代酷睿i9-12900K处理器测评分享

默频状态,未关AVX,整机跑分236W,12900K处理器得分92W

这次真挤爆牙膏了,Intel12代酷睿i9-12900K处理器测评分享

OC5.2G状态,同样不关AVX,整机跑分243W,12900K处理器得分提升至98.9W(此前11900K处理器鲁大师跑分应该是80多万)

这次真挤爆牙膏了,Intel12代酷睿i9-12900K处理器测评分享

从上面这些测试,可以明显感知到对比上一代11900K,12900K不论在单核性能还是多核性能表现方面都有非常明显的提升。但同时,没了AVX512的12代酷睿,功耗方面同样较高,这也对散热有了更高的要求。

内存测试

这次真挤爆牙膏了,Intel12代酷睿i9-12900K处理器测评分享

对于D5,目前掌握的知识太少,所以只做简单测试,开机默认即4800MHz,读写速度74368/68394 MB/s,复制速度 67848 MB/s,延时86.8ns。

Pcie4.0固态测试

这次真挤爆牙膏了,Intel12代酷睿i9-12900K处理器测评分享

Pcie 4.0 x4传输模式下测试,用AS SSD Benchmark 进行测试,综合得分8411

这次真挤爆牙膏了,Intel12代酷睿i9-12900K处理器测评分享

CrystalDiskMark 持续读写速度测试 CrystalDiskMark 1GiB 持续读写速度测试表现上也相当稳定,读取速度为5008.6MB/s,写入速度为4239.65MB/s。

游戏体验

《古墓丽影·暗影》基准测试

1080P分辨率,超高画质,光追关,游戏平均帧数183

这次真挤爆牙膏了,Intel12代酷睿i9-12900K处理器测评分享

1080P分辨率,高画质,光追关,游戏平均帧数215

这次真挤爆牙膏了,Intel12代酷睿i9-12900K处理器测评分享

《战争机器5》基准测试

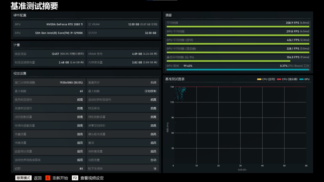
1080P分辨率,超高画质,游戏平均帧数208.9FPS;

这次真挤爆牙膏了,Intel12代酷睿i9-12900K处理器测评分享

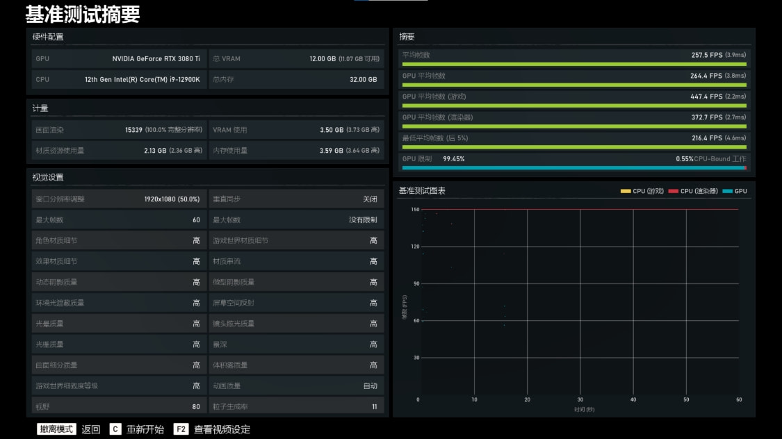
1080P分辨率,高画质,游戏平均帧数257.5FPS

这次真挤爆牙膏了,Intel12代酷睿i9-12900K处理器测评分享

《看门狗·军团》基准测试

1080P分辨率,极高画质,光追关,游戏平均帧数131

这次真挤爆牙膏了,Intel12代酷睿i9-12900K处理器测评分享

《刺客信条·奥德赛》基准测试

1080P分辨率,极高画质,游戏平均帧数113

这次真挤爆牙膏了,Intel12代酷睿i9-12900K处理器测评分享

几款3A大作的基准测试,12900K处理器的表现也明显优于我此前119K加3090显卡的组合;

这次真挤爆牙膏了,Intel12代酷睿i9-12900K处理器测评分享

测评小结

1,终于等来14nm的终结,至于到底是叫10nm还是Intel 7,其实并不重要。12900K处理器性能强大显而易见,搭配微星Z690暗黑主板也足够发挥全部性能,但也不得不承认,全新的12代i9对散热也提出了更高的要求,想要追求更高的性能,势必需要在散热方面花费更多精力与预算(同时也是对散热厂的考验)。当然,非OC使用,自动睿频最高可达5.2G的情况下,对于游戏玩家来讲也是完全足够,再加上24线程的加持,对生产力玩家来讲,就更为友好了!

2,12代i9平台的良配,3080Ti及以上势必是最优选择,而内存方面,目前还无法得知600系列平台上D4内存跟D5内存具体性能差距,所以暂时也无法下什么结论。

3,再次郑重承诺,以上仅为笔者之拙见,整套平台测试也是基于非正式发布环境,若描述不当敬请谅解。笔者也会继续学习,争取能更好的折腾手上这套最新的Intel 12代平台。至于win11系统和12代平台更配的结论,基于目前双方都是新近发布事实来讲,暂时可能无法真切体验到1+1>2的效果,但是,或许未来可期。