近几年互联网蓬勃发展,保险行业传统面对面的销售模式已逐步转移到移动互联网阵地。
随时拿手机勾选保险产品到支付购买,几分钟就完成了,这对IT系统也提出了更高的要求。如果页面响应出现问题,客户流失,就会给保险公司造成业务损失。
随着网上投保量与日俱增,如何快速发现IT系统故障,及时定位、修复问题、提升投保用户体验,成为保险公司科技部门普遍需解决的问题。除此之外,快速为业务部门提供数据统计、数据分析、业务发展等增值服务,促进企业发展,也将彰显保险科技部门的重要价值。
用户痛点
>对CIO决策领导层
IT系统运行状态能否对业务进行很好的支撑,能否实时地全局浏览各个系统的健康状态,能否看到一些重点险种、关键渠道的运行情况,这些信息都将为领导层提供决策依据。
>对运维经理
关心告警的准确性、实时性,也更加关心问题的定位、追踪、解决和责任判定;日常运维的使用友好,多手段的问题分析和追踪,以及对问题的复现、回溯等都是运维经理关心的问题。
解决方案
对于实时性的诉求,需要一套解决方案可实现数据搜索,速度快、扩展性强,还有重要一点:对现有业务系统无负担。
华青融天EZSonar业务监控系统,采用的正是旁路监控的技术对网络镜像流量进行解析,不占用现有的网络资源和计算资源,不对现有的应用软件进行修改。
华青融天采用了ElasticSearch实时分布式的大数据底层技术,从网络层到业务层可进行全栈数据分析解码,可实时的合并计算、汇聚存储和数据检索。
应用场景
「场景一」打通运维与业务的“任督二脉” ,让运维为业务创造价值
01 实时业务展现

通过EZSonar的业务墙宏观展示,可对全业务、数据库、投保、批改、接报案、理赔、单点登录等关键业务进行实时数据展示。
02 全业务路径

保险行业的全业务路径如:核心、双核心、理赔工作流、收付款、pos前置等业务节点,在全业务监控路径下,可以观测二级重要业务节点的交易量、响应时间、成功率和响应率。
03 关键子流程监控

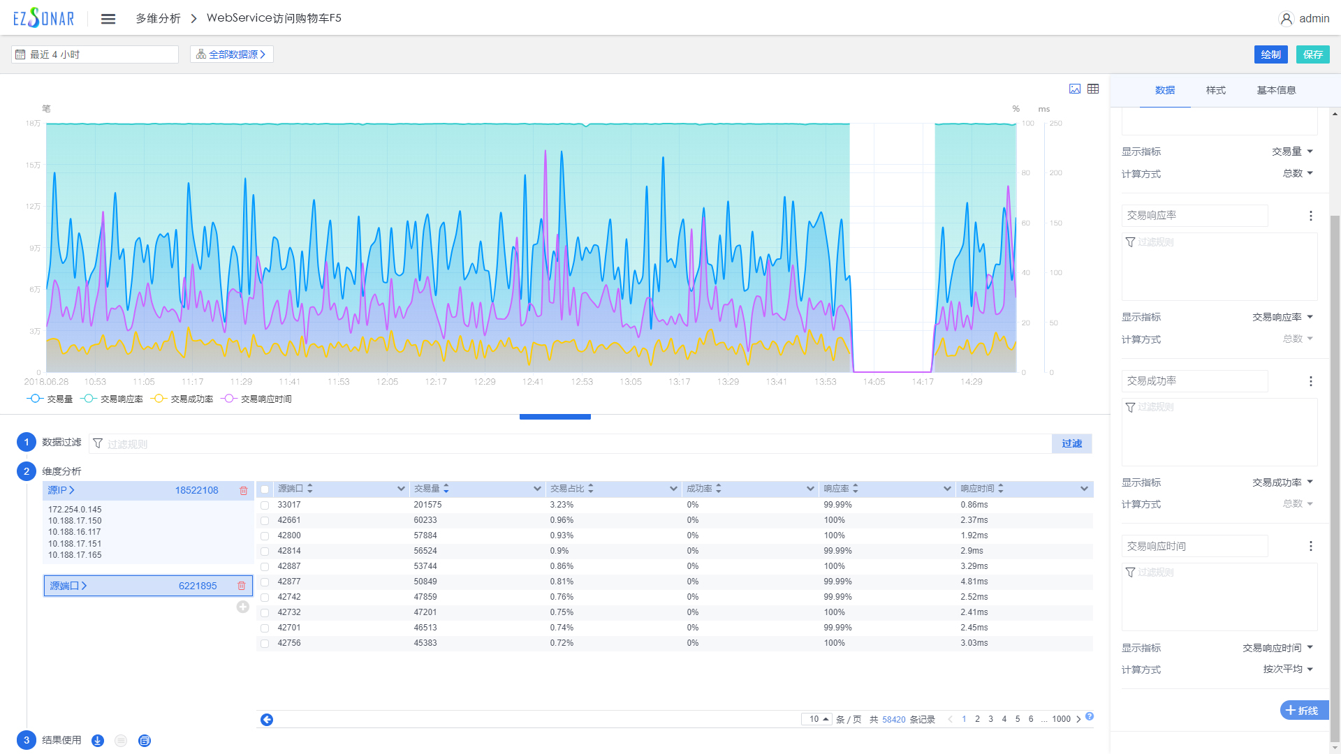
针对投保业务、理赔业务、接报案业务等关键子业务流程,EZSonar可对其进行实时业务路径监控。如对投保的关键子流程进行监控,可实时看到与核心系统有交互的投保查询、投保保单保存、提交核保等业务情况,监控指标包括节点之间的交易量、响应时间、交易成功率和交易响应率等。
04 公用平台监控

对公用平台监控,保障业务连续性,通过对数据库、收付系统等公用平台监控,可以发现各系统访问公用平台的性能情况。
「场景二」从被动运维转向主动运维
01 精细化告警

EZSonar可对各类保险渠道和交易类型等关键应用系统,进行多维度聚合告警、多指标复合告警、告警指标逻辑组合,实现精细化告警。
02 快速故障定位

通过业务路径的梳理和大数据实时展现,EZSonar打开了业务运行的黑箱,可监测任何一笔交易在业务路径节点的耗费时间,并能够清晰定位故障发生在哪一个节点,做到责任判定明确、快速定位故障。
03 数据库故障定位

EZSonar可对交易量、交易响应率、交易响应时间等数据指标进行监控,有效进行故障定位,为运维人员解决故障问题提供有力依据。
04 故障复现和问题回溯
根据保存的原始抓包数据,回溯故障业务,快速发现问题根源。
「场景三」打造多维可视化场景,让业务运维简单、明了
>对CIO决策领导层
01 大屏宏观展现

利于CIO把控全局
02 地域热点展现

展现某项险种的访问情况,图为访问量TOP5、最近24小时访问曲线
>对运维人员
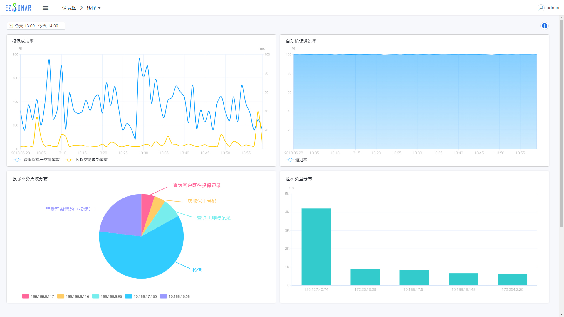
01 可视化仪表盘

可视化仪表盘,对重要系统运行状态一目了然,可以直观看到投保成功率、失败情况分布、自动核保通过率、险种类型分布等关键信息。
02 用户体验实时分析

根据应用系统响应时间、响应率、成功率评估用户体验效果,可对用户体验打分。还可通过多维分析,查找用户体验效果差的原因。
03 关键业务大屏展示

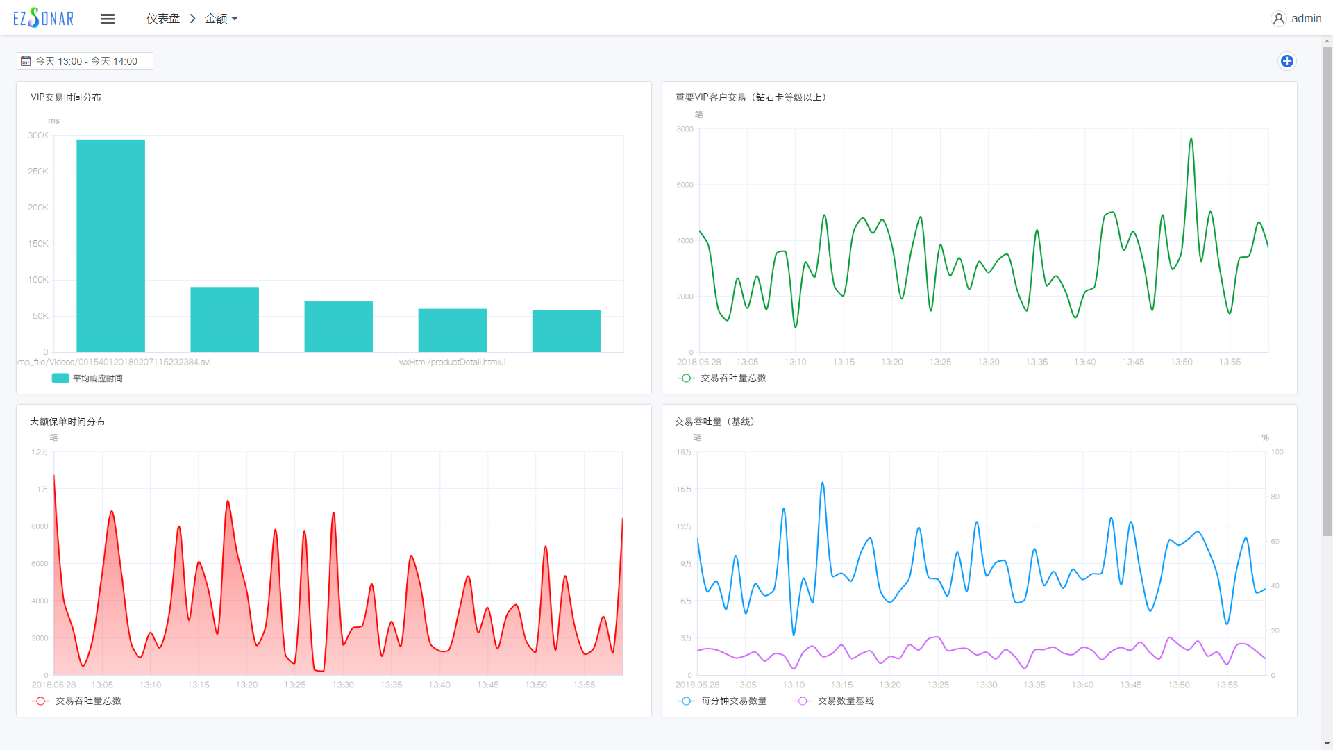
实时监控VIP交易时间、VIP客户交易情况、大额保单时间分布等,及时进行关键业务交易跟踪记录。
用户收益
- 从容应对移动互联网的业务挑战,赋能保险业务数字化转型
- 打通运维与业务的“任督二脉”,让运维不再脱离业务,为业务创造价值
- 全局把控保险业务端到端运行状态,保证业务连续性,挽回经济损失
- 从被动运维转变成主动运维,极大减轻了运维人员的巨大压力
- 大数据平台未来扩展能力强,降低投资总成本
- 旁路数据采集,不占用现有的网络资源和计算资源