车辆空调不给力,还真够受罪的,所以今天就想给大家介绍几招如何判断和解决空调不制冷的小技巧。
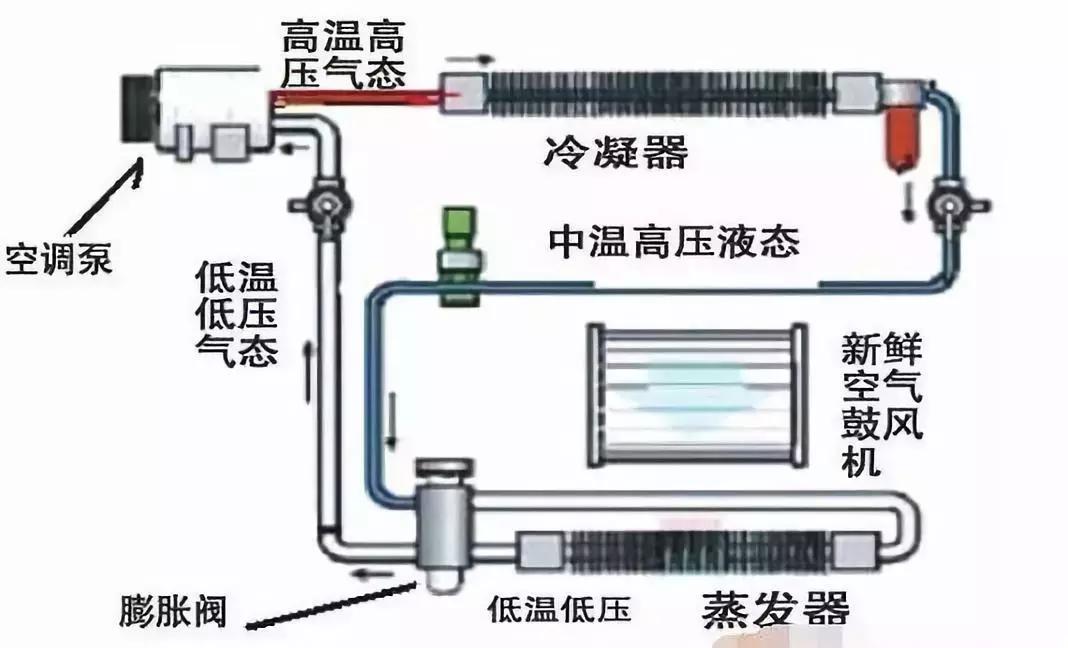
汽车空调使用的制冷剂现在主要是R134a,之前用的是R12,主要的区别是R134a不含氟,不与润滑油相容。制冷剂也就是人们俗称的“氟”,指的是氟利昂,因为对大气臭氧有伤害,现在基本上已经不用了。
但是现在市场上制冷剂产品鱼龙混杂,包装上写的是R134a,实际灌装的却是R12,这个大家要小心,去一些信誉好的店去买大品牌的产品。

之所以先介绍一下制冷剂,主要是因为,下面的内容主要都是围绕这它来的,制冷剂是空调系统的血液,如果血液系统出问题了,空调也就挂了。

1、制冷剂过多导致制冷效果下降
添加制冷剂过多,一般都是在维修时过量加注制冷剂而造成的,因为在空调系统中制冷剂所占容积的比例是有一定要求的。如果所占比例太多,反而会影响其散热量,因为散热量多制冷量就大;反之,散热量少则制冷量就小。同理,若在维修时过多地加入冷却机油,也会制冷系统的散热量下降。
检修方法:从干燥罐上方视液镜中观察到。如果汽车空调在运转时从视液镜中看不到一点气泡,压缩机停转后也无气泡,那肯定是制冷剂过多。如果加压的冷却机油量过多,空调系统正常运转时,能从视液镜中看到较为混浊的气泡。当然,若确为制冷剂过多,可以在空调系统低压侧的维修口处慢慢地放出一些即可。

2、制冷剂过少造成制冷剂不足
造成制冷剂不足的原因大多是由于系统中的制冷剂微量泄漏。倘若空调系统中制冷剂不足,从膨胀阀喷入蒸发器的制冷剂必须也会减少,则制冷剂在蒸发器内蒸发时。吸收的热量也将随之下降,制冷量也就下降了。
检修方法:制冷剂不足也可以从干燥罐上方的视液镜中观察到,在空调正常运转时,若视液镜中有连续不断的缓慢的气泡产生,则制冷剂不足。若出现明显的气泡翻转的情况,则表示制冷剂严重不足。制冷剂若不足,应添加制冷剂,但要注意,若从低压侧添加,禁止制冷剂瓶倒,若从高压侧加入禁止发动机启动。
另外,加注冷媒后过一段时间又开始不良,那你就要注意了。一般出现这种情况,多半是要放血的节奏,若是冷凝器泄漏则需要更换冷凝器,检查泄漏的办法也比较服费事,一般实在氟油中添加荧光剂用专用眼镜查看,就可以发现*点露**在哪!还有一种相对简单的办法适用于泄漏比较严重时,可以透过中网看到冷凝器表面有油阴湿的情况,有这种情况时一般都是冷凝器存在泄漏现象。
3、制冷剂与冷冻机油内含杂质过多、微堵而引起制冷量不足
倘若在整个空调系统中,制冷剂和冷冻机油内脏物过多,必然使过滤器的滤网出现堵塞,导致制冷通过能力下降,阻力加大,流向膨胀阀的制冷剂也会相对减少,故导致制冷量不足。因此,在维修空调时,选择合格的制冷剂是很关健的,尤其不宜选择那些“三天”产品。 (注:三天产品比喻只能用三天的产品)
4、空调制冷系统中有水份渗入造成制冷不足

汽车空调的制冷系统中有一个干燥罐,它的主要任务就是吸收制冷剂中的水分,以及防止制冷剂水分过多导致制冷量下降。而干燥罐内的干燥剂处于饱和状态的时候,水分及不能再滤出,当制冷剂通过膨胀阀节流孔时,由于其压力和温度的因素下降,冷却剂中的水便会在小孔中产生结冻现象,并导致制冷剂流通不顺畅,阻力增大,或完全不能流动,导致空调不能制冷。
5、冷凝器过脏,导致散热能力下降
夏天往往发现空调不良,去检测空调系统没有问题,高低压基本正常,去4s店修车时往往会推荐车主做一个清洗水箱的活动。清洗水箱、冷凝器的目的主要是散热,春天的杨絮柳絮都糊在冷凝器上就会造成发动机温度过高或空调不良这样的现象,所以每当过了春天车主们一定要检查水箱上是否糊了许多毛毛。清洗时一定要注意先用吹枪吹干净,在用水枪清洗不然适得其反,不仅空调不良油耗还会增加。

爱动空调系统综合保养:清洗+杀菌+除臭+抑菌

可视频空调清洗专用设备
6、压缩机驱动带过松老化
空调压缩机驱动带松驰,压缩机工作时会打滑,引起传动效率下降,使压缩机转速下降,压缩制冷剂的输送下降,从而直接使空调系统制冷能力下降。
检修方法:在发动机停转时,在驱动带中间位置用手拨动皮带,能转90°为佳,若转动角度过多,则说明驱动带松驰,应拉紧,若用手翻转不动,则说明驱动带过紧,应稍微再松一点。当然,若紧固无效或驱动带已有裂纹老化等损伤,应更换一条新的驱动带。

7、空调压缩机、节流阀或膨胀阀损坏
维修圈里有句俗话 “低压高,高压低要换压缩机”,也不知道是那位前辈大能总结的如此精辟。空调压缩机出现损坏的概率不大,所以大家不用太在意。至于膨胀阀和节流阀出现故障直接导致空调不良。这些检查起来比较繁琐需要找比较专业的修理厂修理。

介绍了这么多方法给大家,希望对大家能有所帮助,当遇到汽车空调不制冷的故障的时候,可以根据上面的方法进行简单的判断和维修。