2018国四来了!继续购买化油器摩托车还是贵几百块钱的电喷版,是大部分用户比较纠结的事情。有些人认为,还是化油器好,便宜,用习惯了!
大致原因有四:
1、同等产品,化油器比电喷版要便宜好几百甚至上千;
2、骑习惯了化油器那种感觉,也不愿意接受新东西;
3、化油器的好维修,自己动手都能捣鼓好;
4、电喷在摩托车行业上还是新东西,不想先尝试。
而另外有些人认为,当然是电喷好啊,贵有贵的道理!
大致原因有四:
1、电喷比化油器更省油,更经济实用;
2、电喷系统更智能,动力上更强劲平稳,而且还环保;
3、电喷系统主动提前供油,可以很好的解决特殊环境下不易启动的问题;
4、国四标准来临,化油器不能再使用了,当然要选择电喷了!
还有游离在中间难以抉择的佛系朋友认为:嗯,你们说的都有道理,
我无所谓,选车随缘吧!

时代在进步,我们所使用的任何东西都在不断更新换代中成长,没有任何的电子产品或机械类产品一成不变!想进步就必须要有新的技术出现!何况电喷系统早已在汽车上广泛使用,2018年摩托车的电喷时代来的稍显有些晚了点。但依然还是有人很迷茫,今天小编想从目前摩托车的电喷技术、电喷摩托车售后维修、经济环保以及国家政策导向这四个方面跟大家好好分析一下。
1、目前摩托车的电喷系统
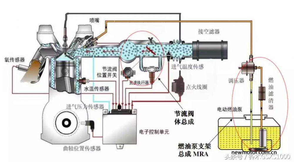
想了解目前的电喷技术,我们又必须要了解一些基本的发动机知识,比如电喷系统和化油器到底是干什么的?电喷系统的工作原理?什么是闭环电喷?
不论是电喷还是化油器,其主要职责是为内燃机热机部分提供满足做功所需的混合气(空气和燃油的高速雾状混合物),说简单一点,就是为发动机提供正常运转所需要的空气和燃油,只是按一定的比例进行了混合和雾化。所不同的是,电喷系统是根据发动机转速和档位以及外界含氧量,温度等一系列的信息反馈,系统性判断车辆当时所处的状态,从而根据事先设定的程序智能化的完成做功行程的油气供给,而化油器仅能依靠驾乘者的实时判断完成机械的油气供给。

电喷系统的工作原理
电机带动发动机旋转,曲轴位置传感器监测到转速信号后,将信号传输给ECU,ECU按照曲轴位置传感器信号,参考水温传感器、进气温度压力传感器、节气门位置传感器(节流阀位置开关)信号,计算启动需要油量和点火时刻,触发喷嘴和点火线圈工作点燃发动机。发动机运行过程中,油泵持续为喷油器提供燃油,同时ECU通过氧传感器反馈发动机燃烧情况,修正喷油量、点火时刻、气量补正,以达到系统稳定运行目的

闭环电喷
电喷系统通过氧传感器、进气压力温度传感器、缸温传感器、步进电机等设备,实时监测车辆实际运行情况,对ECU内部预设数据进行修正,以达到弥补车辆散差,耐久偏差,使车辆始终保持在一个稳定性好的运行环境,确保油耗、排放、驾驶性始终良好。(打个通俗的比方就像变频空调一样,可以自行调整)

电喷摩托车售后维修
电喷系统是智能化控制喷油,没有专业仪器是无法检测维修的,所以不能再像化油器那种懂点技术的自己就可以维修。但是,电喷车比化油器车更可靠,一般是不会出现问题的,即使有问题,到当地的品牌维修站一般也能搞定。
但是,没有经过专业培训的路边维修店对电喷故障就难以判断,所以,国四实施后,对于摩托车从业者而言,更应该专业化才能生存。

经济环保
电喷属于智能化供油,可以让你骑行过程省油、省心、省事。
省油:电喷油耗0.15元/公里,化油器0.2-0.25/公里,1公里省5分以上,1年6000公里可以省300-500元呢。省心:电喷能自动适应各种环境,比如乙醇汽油E0-E15、高原地区2000-5000米、高温50℃高寒地区-15℃均能自动适应,各种环境下迅速启动。省事:电喷车工厂出厂时各项性能指标均调试好,使用过程中不再做任何调试,不用担心冷车怠速不稳,长途油耗高问题。而且电喷系统会促使燃油在发动机内完成燃烧,从而大大降低了尾气的排放,所以电喷系统相对化油器更加环保了!

国家政策导向
国家工信部已经下发通知,2019年7月1日化油器车将不能上牌,到时买的车全部都是电喷了,化油器车即使现在上牌,以后年审将会很严格,如果卖二手车可能就不值钱了。

所以小编认为,电喷替代化油器已是必然趋势,举棋不定的朋友倒不如多到市场了解下现在的电喷产品,试一试、骑一骑自己亲自体验下再做判断。当然千万要注意不要买到假电喷哦!!如何判断假电喷我们下期详解!
那么,问题又来了,到底是买国产电喷还是合资电喷? 我们看到现在国内摩托车生产企业基本都是配套国外的电喷。如:五本、新本匹配的本田PGM-FI电喷技术,豪爵铃木匹配的日本三国DCP-FI电喷技术或日本电装电喷,轻骑铃木用的铃木专用的电喷。随着国四电喷的全面实施,国内一线摩托车品牌普遍选用博世、德尔福、马瑞利等世界知名的电喷品牌,很少使用国产电喷品牌。为什么一线摩托车产家不使用国产电喷,如叶盛、德利、菱电、朗杰、蓝摩等,笔者猜测可能是这些国产电喷在市场的反馈普遍较差的原因。

市场反馈差的原因到底是电喷的技术含量太高,国产造不出来,还是其他原因呢?国产缺乏好的电喷,主要原因是打价格战,专心做廉价电喷,硬件偷工减料,传感器能少用就绝不多用,内部代码也是山寨别人的。至少摩托车电喷系统,本身并不是什么特别有高技术含量和高工艺的东西,国产品牌如果花费成本和精力,完全可以做出品质良好的电喷系统,那为何国产电喷依然热衷于做廉价电喷,不想着做优质电喷打入主流摩托车企业?
国产电喷不行的关键不是技术问题
国产电喷不行的关键是成本问题。也就是硬件配置和软件上的问题。硬件配置其实可以通过提升采购标准解决,但国产电喷品牌并没有这么做。另一个关键问题就是ECU代码编写,硬件偷工减料(比如减少传感器),软件自然也就简化了,同时还需要采集车辆各种行驶环境下的工况数据,没有详实的数据,也就没有完善的电喷系统控制代码,而数据的采集、积累,归根结底还是成本的问题。

在国四到来之际,电喷技术的研发已经显得举足轻重了,在巨大的电喷技术市场,国内居然还没有一家可以获得市场认可的电喷品牌。国产电喷企业不做高品质电喷,主要问题不是缺乏技术或生产工艺,而是被现实所困,具体有以下三大原因:
一、用户不信任。由于国内用户对于国产的产品均存在不信任心理,导致就算同质量同价格的电喷产品,用户会优先选择国外品牌电喷,当然这不怪国内用户,是之前廉价的国产电喷产品的坏名声所致。
二、主流摩托车品牌不信任。现阶段国产电喷通常搭载在一些小品牌的车型上,用在主流品牌车型上得非常少,主流品牌一般也不敢采购国产电喷,担心会带来质量问题,坏了自家招牌。
三、国产电喷没有品牌溢价。很多国产摩托车品牌都会标榜自家用的是博世电喷、德尔福电喷、马瑞利电喷等,给自家的整车增加卖点。这些外资品牌的电喷也确实能提升整车溢价,反观国产电喷,恰恰相反,不但没有正溢价,反而有负溢价。比如你肯定没见过哪个摩托车品牌标注本车采用“叶盛”、“蓝摩”电喷。如果用了也绝口不提,羞于见人。这就导致哪怕国产电喷性能做到媲美外资电喷,价格还便宜一点(也不可能便宜太多,因为外资品牌电喷也都是在中国生产,国产电喷要做好,成本并不占太多优势),主流品牌也不会用国产电喷,因为用了成本少不了多少,却会拉低产品档次,理性的商业决策就是采购外资电喷。

这就是国产电喷所面临的恶性循环,只能做低价电喷,卖给小品牌摩托车,是不是和本土摩托车品牌很类似?明明能做好小排量摩托车质量,但做好质量,价格就会与合资品牌基本相当,就会没什么市场,风险太大,于是只能做一般质量的摩托车。
而且国产电喷面临的恶性循环比摩托车还严峻,因为电喷产品属于专业采购,全国就那几十家买主(摩托车企业)。电喷企业就是不惜成本造出好电喷,也几乎不可能打进这些大摩企,因为他们说服不了大摩企,这也不能怪大摩企不敢信任国产电喷,产品质量是天大的事情,越大的摩企越不敢赌,谁敢保证一向问题多多的国产电喷,给我的这批产品就是靠谱的?

而采购外资品牌电喷,虽然多花点钱,但产品质量可靠有保障,企业不用为电喷系统故障提心吊胆,对产品声誉有好处。如果你是大摩企老板,你怎么选?
这就是恶性循环的可怕,放在这种专业采购的电喷产业,几乎是无解的死局。照此恶性循环下去,等若干年后(或许不到10年),中国中小品牌摩托车企业基本被淘汰了,那些国产电喷企业也将被淘汰出局,届时摩托车电喷系统就完全依赖进口,这是完全有可能的。