一、主楼概况
主楼地下2层,地上29层,建筑总高度89.3m。
预留洞口尺寸:厨房为550×450,卫生间为370×300,文中尺寸数字单位均为mm。
排烟道安装尺寸为 500×400×3000;卫生间通风道尺寸为320×250×3000。
二、烟道安装做法
选用合格的成品排气道进行安装,排气道安装在二次结构完成后,在抹灰工程施工前从下往上顺序逐层进行安装固定工作。安装前应整修顶板预留洞,并划出烟道中心线,然后将排风道就位,对准中心线,周边用木楔固定,挂线校直。上下排烟道接合面用水泥砂浆密封,在各楼层洞口处安装二根直径14的钢筋做层托。
三、烟道安装施工工艺
1、工艺流程:
排气道洞口尺寸位置校正及清理→首层砂浆找平→首层排气道就位→复核
标高和校正排气道垂直度→烟道洞口封堵→安放排气道钢筋→上层排气道
就位。
2、主要施工方法:
2.1 安装前首先检查烟道,校对型号,清理管道毛边。然后用吊垂通线校正预留孔洞位置是否准确,清理预留空洞大小见下图:

若预留洞口有所偏移,将洞口剔打至满足烟道安装需要为止。
2.2 烟道安装顺序从下至上安装,首层安装时,先用1:2的水泥浆找平地面,烟边根部座浆,封堵。
2.3 首层烟道安装就位后,复核烟道标高和垂直度,位置调正后用木楔暂时固定四边。
2.4 安装吊模,分两次拆除临时木楔,并对称浇捣C20细石砼。
2.5 然后把两根14圆钢置于烟道顶,(钢筋在承托烟道前,应先在上层烟道下口距烟道外壁30mm处加工深度14mm凹口,使上下烟道接口紧密吻合。)然后安放、调正、固定上层烟道。烟道在楼层处连接平面图如下:

2.6 风帽安装:用M10水泥砂浆将风帽口盖板平置于风帽底座上,应注意盖板中心线与烟道中心线一致,将无动力排气风帽接口钢板圈,对准盖板预留孔,用膨胀螺栓与盖板固定,做防渗处理,再将无动力风帽套在接口钢板圈上用铝铆钉铆固。
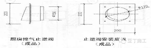
2.7 止逆阀安装:本工程采用D型防火止逆阀,止逆阀、止逆接口及其安装底板均为成品.安装详图如下:

四、排烟道安装验收质量标准
1、烟道原材标准:
1.1 烟风道的规格尺寸、垂直度、壁厚等应符合要求,应有出厂合格证及检验报告。
1.2 烟风道表面应平整,无孔洞,不得有凹凸不平、麻面、裂缝等现象,内拐角为圆角,两端部位平整无飞边
1.3 排气道安装过程中,防止杂物掉管道内,管口应采取遮盖。
2、安装质量要求:
2.1 烟风道安装完毕后中心线必须在同一条直线上。
2.2 排烟道安装完毕后接缝处不得有漏缝和通缝。
2.3 排烟道洞口剩余缝隙的回补应符合要求,保证封堵密实。
2.4 层托的安装应严格按要求施工,保证数量及质量。
2.5 出屋面的施工做法应严格按图集进行施工,保证排风效率。
2.6 缝隙封堵处的防水处理应做好,保证不漏水。
2.7 安装允许误差:

五、成品保护
1、翻拆施工架子要小心,防止破坏已安装好的排烟道。
2、成品堆放在平整场地上,堆放高度不得超过4皮。在搬运和安装时应轻抬轻放,不得冲击碰撞,并不得在管道上堆放其他物体或行走。
3、烟风道安装完毕后,在墙面抹灰时注意对烟风道的保护。
4、注意保护好楼地面,不得直接在楼地面上拌和砂浆及堆放砂浆。
5、烟风道上不得固定、吊挂任何管线及物品。
6、排烟道安装施工过程中及每天完毕后,为防止杂物掉入管道内损坏排烟道,管口均应采取多层板进行封盖。
7、层托钢筋安装固定后,任何人不得私自拆除和毁坏。
8、排气管道严禁锤击管壁。
—— THE END ——
在微信号豆丁施工回复数字1获取施工技术资料
豆工施工隶属豆丁建筑网(http://jz.docin.com)
技术文档丨行业资讯丨交流平台