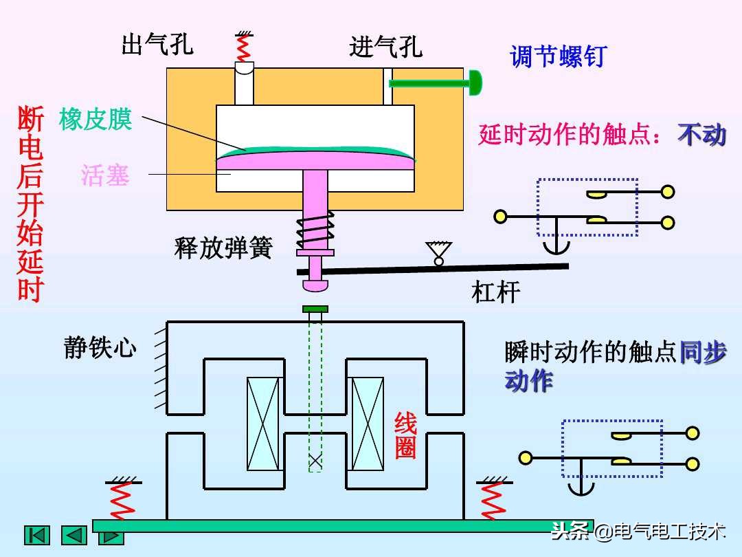
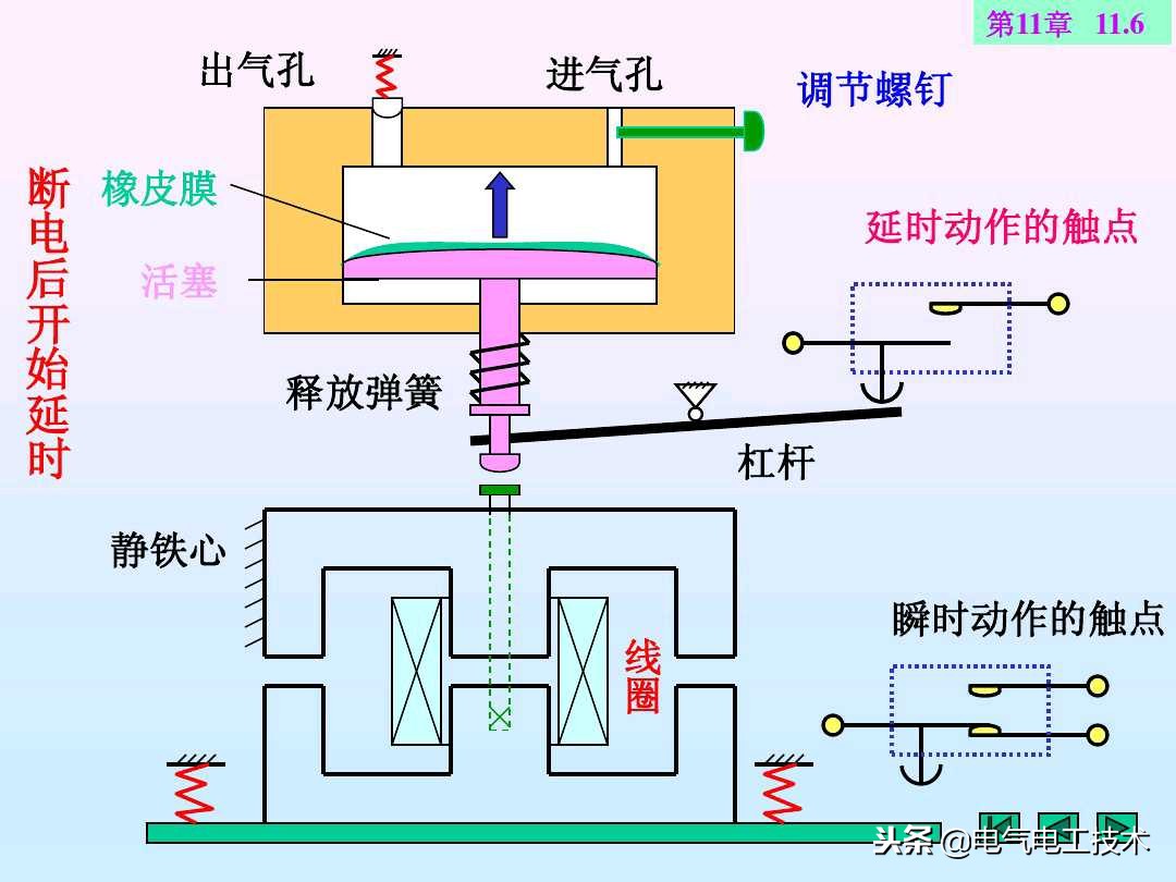
时间继电器是电工作业经常都会用到的电路元器件,常用的时间继电器有通电延时时间继电器和断电延时时间继电器,这两种时间继电器是非常容易弄混乱的,就算是老电工也不免得很多都会弄乱,关于时间继电器的基础电路,也是电工入门的重要电路,今天我们就结合具体的例子,来看一下时间继电器的基本使用和常见电路,都是实用的电工基础技能!

















时间继电器是电工作业经常都会用到的电路元器件,常用的时间继电器有通电延时时间继电器和断电延时时间继电器,这两种时间继电器是非常容易弄混乱的,就算是老电工也不免得很多都会弄乱,关于时间继电器的基础电路,也是电工入门的重要电路,今天我们就结合具体的例子,来看一下时间继电器的基本使用和常见电路,都是实用的电工基础技能!
















