这个周末,一位宝妈朋友联系我。这位宝妈自打几年前怀孕就辞职在家,现在孩子即将上小学了。她说这几年以来她全心扑在照顾孩子和家庭上,可以说是“两耳不闻窗外事”,感觉自己跟社会已经脱节,做什么都没有信心。现在她想在照顾孩子和家庭之余也干点事,一方面是挣些钱贴补家用,更重要的是重拾个人信心、事业信心、生活信心。在选什么项目、怎么选项目时她感觉很迷茫,希望我给她一些建议。
一、 项目选择
项目选择可以大体从面向的这六个群体来考虑:男人、女人、老人、小孩、企业、个人。
1) 男人
脱发产品、黑发产品、增高产品、戒烟产品、等。
2) 女人
女人都爱美,一般比较关注的是祛斑产品、祛痘产品、减肥产品、美白产品、丰胸产品、眼纹产品、美容(美甲、双眼皮、苹果肌、隆鼻)、化妆教程、穿衣搭配、情商提高、魅力提升、怀孕胎教、生孩子、月子餐、产后修复、等。
3) 老人
老人都希望自己身体一直健康,比较关注老人机、去三高产品、抗衰老、心脑血管、颈椎产品、风湿关节炎、等;另外,老人也有情感需求,可以开个老年婚介所。
4) 小孩
每一个家长都希望自己的孩子聪明,一般比较关注孩子的右脑开发、教育孩子、益智玩具、宝宝英语、口语提升、幼儿识字、心算学习、快速记忆、心理问题,等。
5) 企业
企业都是要赚钱的,一般对管理软件、企业内训、企业家培训、企业管理、营销方案、外包服务、咨询顾问、等有需求。
6) 个人
对于个人创业者,一般会关注招商加盟、创业项目、成*学功**、口才提升、潜能开发、技能培训(小吃类、修理类、养殖类),等。
二、 需求分析
把大体项目规划出来以后,再结合自身的兴趣爱好以及专长、能力来初步选定几个意向的具体项目;然后再对这几个具体项目进行需求分析,看看需求量大小。
在进行需求分析时,通常可以借助于三个工具:百度指数、微信指数、淘宝网。
1、 百度指数
在百度上输入“百度指数”,然后在“百度指数”上输入想搜索的词,你就可以看到这个词每天在百度上的搜索量是多少。一般来说,搜索指数日均搜索量大于200的项目都可以做。
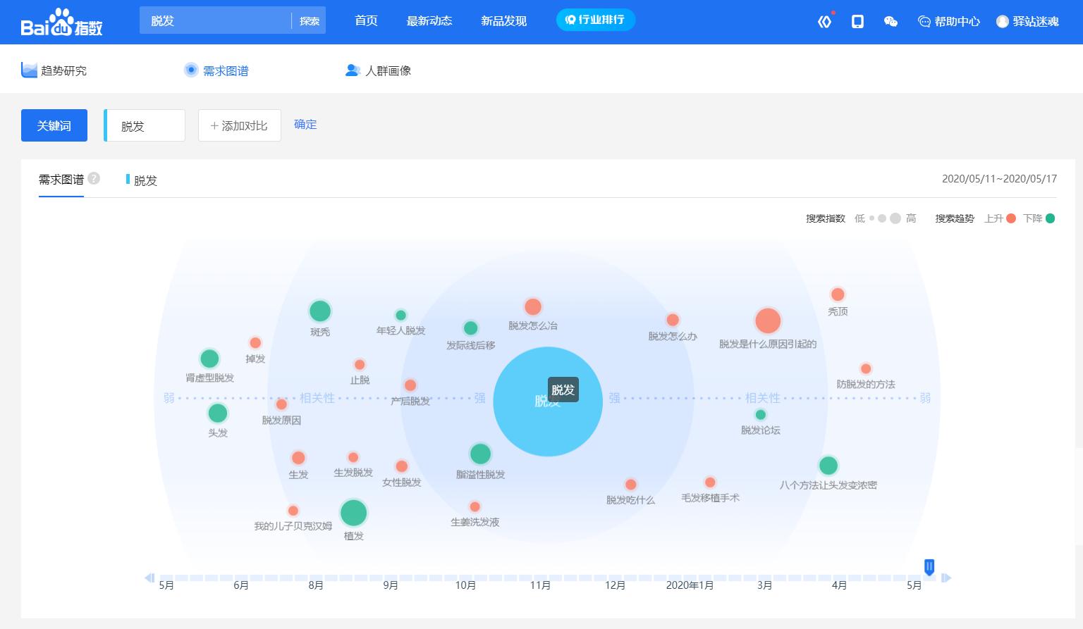
举个例子,比如我搜索“脱发”,搜索出来的界面如截图所示:

从上图可以看出,“脱发”这个词百度上日均搜索量是1238次,搜索量可以说是挺大。

从上图可以看出,相关词搜索热度。

从上图可以看出,搜索“脱发”这个词的人群分布排列是:华东、华北、华南、华中、西南、东北、西北。

从上图可以看出,搜索“脱发”这个词的人群按所在省份排列是:广东、北京、山东、江苏、河南、浙江、河北、四川、上海、湖北。

从上图可以看出,搜索“脱发”这个词的人群按所在城市排列是:北京、广州、上海、深圳、成都、杭州、武汉、西安、郑州、苏州。

从上图可以看出,搜索“脱发”这个词按搜索人群的年龄来划分,20-29岁这个年龄段占的比例最大,达到了55.02%; 50岁以上的人搜索的很少,仅占0.63%;按照性别来划分,男性占56%,女性占44%。
以上就是百度指数。根据数据分析,你就能知道你的需求客户在哪里,都是什么年龄段的,等相关信息,可以做到广告的精准投放以及精准营销。
2、 微信指数
在微信“搜一搜”上输入“微信指数”,在“微信指数”上输入你想搜索的词。“微信指数”指的是每天在微信上的搜索量。
同样的,举个例子,比如我搜索“商业计划书”,搜索出来的界面是这样的:

从图上可以看出,搜索量达到了88718,也就是8万多次,搜索量可以说是非常之大,这也就证明了“商业计划书”这个需求量是很大的。
3、 淘宝网
从淘宝网上根据淘宝销量来进行分析。比如我搜索“连衣裙”,搜索出来的截图如下,可看出连衣裙的销量很大,说明需求量大,可以去操作。

总结:
第一点:根据需求分析,再结合自身的兴趣爱好、专长和能力选定一个具体的项目。
第二点:一旦确定下来项目,干了没有半年就不要轻易放弃,因为不到半年时间你对这个项目还没深入了解,如果换来换去,可能哪个项目都做不成。
第三点:边做边摸索,边摸索边做,找到正确的方法坚持做,那一定能够挣钱;
第四点:光做还不行,要做好就一定要不遗余力的去做,永不放弃地去塑造每一个细节。周润发在电影《无双》里说过这样的一句话“这个世界上,一百万人里才有一个主角,而这个主角必定是把事情做到极致的人”。
宝妈朋友说,她先前非常迷茫,跟我沟通之后她有了一些思路,觉得我教她的这些非常有价值。我分享出来免费送给大家。
分享知识,对我而言,是一种快乐。