今天说一下各种开关的接线,首先说家里的单开,就是一个开关控制一个灯的接线。

单开
不管是几个开关控制几个灯,开关都是控制的火线的通断,所以灯直接接零线,然后火线和控制线进开关。如果是两个接点的触摸开关声控开关感应开关,接法类似。

火线入接火线火线出接灯

声控
如果接点比较多的感应声控触摸开关,接法如下,我们挑几个常见的说一下。

三个接点的触摸开关
右边两个点标注火线输入接火线,火线输出接灯,左边的零线输入接零线,同时还是这根零线再接灯。零线都是直接接灯,不需要输入输出。

四个点的声控开关
L接火线A是控制线接灯,N接零线同时这个点再接灯,F点是预留给消防专用的接入线,不需要的就不接。

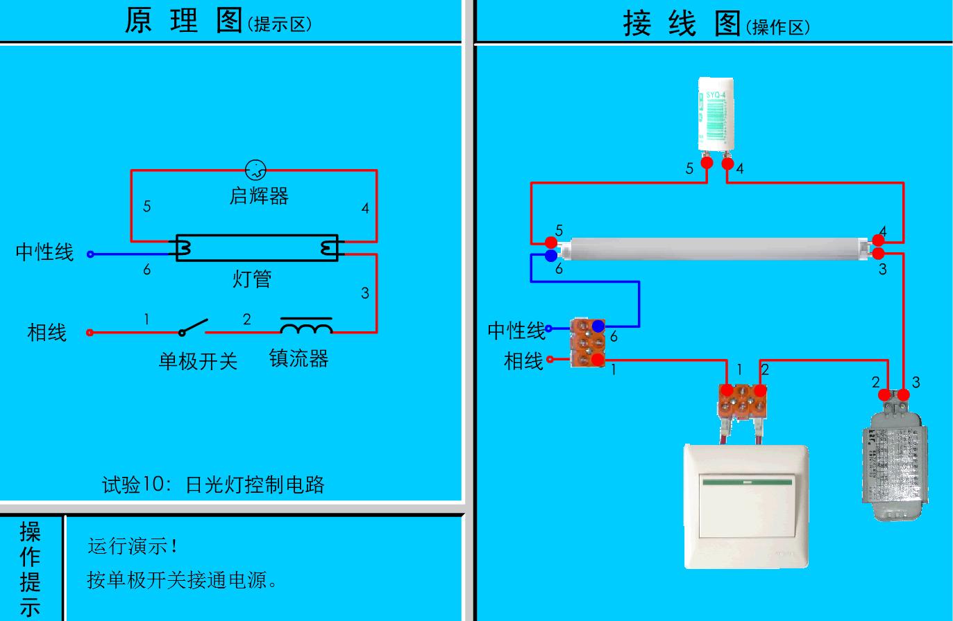
电棒的接线
这个现在用的也不多了,慢慢的被LED灯替代了,简单提一下要点。镇流器是串到单开上的,而启辉器是并联的灯管。

老式的电棒改LED灯

LED控制器
LED现在用的比较多,驱动分阻容降压和恒流两种,个人感觉恒流的比较稳定比较耐用。如上图的控制器接线,白色线一端为电线输入端不需要区分零火线,输出端红色是正极黑色是负极这个千万别接反了。

三色的LED灯
有的LED灯可以发出很多种颜色,接法都是类似的。一根公共线(共阴或者共阳),剩下的几条线都是颜色的控制线。如上图白色公共线,红黄绿控制三种颜色橙色控制蜂鸣器。

欢迎留言点评
(图片采集自网络)