
- ROG Z790 HERO+ROG 4090 ,华硕 GT502 白色 *药弹**库 装机秀


- 前言
今天带来的是华硕GT502白色*药弹**库机箱的装机。今年华硕不仅在主板和显卡领域发力,推出了多款X670和Z790系列高中低多款主板,也更新了重量级的ROG和TUF系列4080、4090显卡,当然这些个人认为属于常规更新和规模增强。而个人认为华硕在机电散领域的突飞猛进才是ROG全家桶的真正发力点,不仅在MATX上推出了冰立方机箱,还在ATX上增加了GT502*药弹**库,这款GT502使用的是双面高透钢化玻璃的仓结构,在285x450x446mm的宽高深尺寸中可兼容400mm长显卡、200mm长电源、163mm风冷和360冷排,以及兼容8槽PCIe。而此次的装机中使用了13700KF+ROG Z790 HERO主板+ROG 4090猛禽O24G显卡,散热则是使用了最新8代ASETEK技术的龙王3代360水冷压制13700KF游刃有余,存储设备上则是使用了海盗船的DDR5 6000统治者铂金内存和1TB的威刚S70B翼龙固态硬盘,最后使用的电源则是支持ATX3.0技术的TUF GAMING 装弹手850W电源,带这个配置也是刚刚好。 配置清单: CPU:英特尔(Intel)13代 酷睿 i7-13700KF 处理器 主板:华硕(ASUS)玩家国度 ROG MAXIMUS Z790 HERO主板 内存:美商海盗船(USCORSAIR)32GB(16G×2)套装 DDR5 6000 统治者铂金灯条 显卡:华硕 (ASUS)ROG-STRIX-GeForce RTX 4090-O24G -GAMING 猛禽显卡 SSD:威刚(ADATA) XPG 翼龙 S70B BLADE 1TB SSD固态硬盘 电源:华硕(ASUS)TUF GAMING 装弹手850W 金牌全模组电源 散热:华硕(ASUS) ROG龙王3代 RYUO III 360 ARGB 一体水冷 机箱: 华硕(ASUS)TUF GAMING GT502 白色*药弹**库机箱 风扇:华硕(ASUS)TUF GAMING 白色侠光 TF120 机箱风扇 3只装
- 整机展示:

由于采用的双仓设计,所以GT502在双面高透钢化玻璃下空间相当富余,哪怕是这块巨无霸级别的ROG4090也还有比较大的富余

整机展示

前面板展示,左边的钢化玻璃能完整的展示内部配件,右边则是TUF GAMING的logo和灯效铭牌,中间地带的前置IO也是除了常规配置和10Gtype-C外还有灯效控制按钮,不过个人比较喜欢最方便的主板奥创联动

顶盖上则有四个钢制拉环,前后2个编织提手可承重30KG,我的小身板也能提起这个机箱,一般情况下本人只能是抱机箱了

整机内部配置,顶部的360龙王3代水冷,后置3个出风口安装了三把TUF白色侠光风扇与白色的GT502完美契合

ROG 4090 猛禽O24G显卡尾部出风口上的满满质感

新的TUF GAMING 装弹手金牌电源不仅全模组还是ATX3.0规格,一条600W的12VHPWR压纹线解决了与4090猛禽的连接问题

龙王3代360水冷真空镀膜镜片下使用了Matrix LED 点阵冷头,可在奥创中自定义专属动画、监控信息等等

龙王三冷头的ROG标

Z790 HERO 的ROG标使用的Polymo动态灯效

美商海盗船的统治者铂金内存

龙王三与统治者铂金

坐落在主板底部的XPG S70B翼龙SSD

TUF GAMING 850W电源与GT502尾部的铭牌logo:ASUS CASE

透过高透钢化玻璃能看到主机内部的猛禽4090显卡的灯效,此处也是采用双面侧透的机箱才能完全展现的尾部灯效

再来个RGB灯效的展示

再来个RGB灯效的展示

4090猛禽配置的显卡支架,上面有刻度可在下次使用时无需再重新测量高度,同时它还是一把小螺丝刀

整机45°

整机45°

盖上侧板的整机侧面,Z790HERO的polymo灯效正好显示了大ROG标和小HERO

双仓结构的背板,这里上半部分可支持360冷排位,下半部分左边有硬盘架和右边的电源进风口

机箱理线空间相当充足,毕竟电源都能放置了,这里没有安装冷排架和电源架

俯视TUF GAMING装弹手电源

整机灯效
- 配件解析
- TUF GAMING GT502 白色*药弹**库机箱

白色的海景房,格外显得大气,整个机箱的做工都是非常好的,手感也可以,钢化玻璃个人也觉得是使用的非常透的材料。在285x450x446mm的宽高深尺寸中可兼容400mm长显卡、200mm长电源、163mm风冷和360冷排

机箱背部设计,注意到左右顶部有两个按钮,按下可以开启两边的背板,而右边主仓具有8槽PCIe。对于双仓结构,个人觉得在高度限制的位置下非常不错,特别是对于水冷用户,底部的电源移至另一仓解决了万一漏水保护电源的目的

机箱的侧面

按下左上角那个按钮提取出钢化玻璃侧板,可见内部结构白化做得相当到位,中间散热安装位置开孔相当大,而机箱两边的胶条也是近白的灰色

机箱的背板,醒目的标注了502 TUF型号,以及底部的HDD和PSU使用位置

打开背板可以看到上面的冷排架和左下角的HDD安装支架

右边的360冷排位安装了三块挡板

机箱底部可拆卸风扇架,虽然标注兼容3X12CM或2X14CM,但是使用得当也能兼容360冷排

顶部的360冷排架

顶部空间安装标准冷排也是比较宽裕的

机箱底部的脚垫和可拆卸防尘网

冷排架拧下四个螺丝之后并不是直接掉下来的,而是上面有挂钩需要从上面滑出取下

机箱顶部

这个编织提手在使用的时候个人觉得非常牢固,而且为魔术扣设计,拆卸也方便,两个不锈钢环也是非常结实完全足够承受30KG的分量

机箱双仓结构的中层为前置IO,从上至下依次是开机键、重启键、两个USB3.0、灯光控制键、10G type-C口、HDD LED

底部的logo,带ARGB效果
- 华硕 玩家国度 ROG MAXIMUS Z790 HERO主板

主板使用的是13代纯血ROG,MAXIMUS Z790 HERO,主板包装也是分量满满,红黑风格暗纹底部配合中间的型号标识,一看就是华硕主板

这一代HERO主板继续强化性能,颜值上采用了polymo灯效加强视觉效果,同时这代HERO也加入了金属背板的设计,供电上也是采用的20+1(90A)的超强供电为后面到来的13900KS提供强大的性能保障,另外还设计了前置60W充电功能的支持;提供的5组M.2也在M.2扩展卡上支持PCIE5.0 M.2支援;同时还具有两个雷电4接口

主板的附件也是富有ROG特色

除了天线、SATA线、RGB线、M.2螺丝外还有风扇支架、驱动优盘,最后还配置了一块分量十足的PCIE5.0 M.2扩展卡

主板全貌,一体化挡板处的全镜面Polymo动态灯效非常大范围,芯片组散热也是巨大一只眼睛

这一次,终于在HERO上增加了全金属的背板,中间有条斜线外还有大眼睛和HERO标识

一体式I/O散热装甲和VRM散热鳍片上,标注了MAXIMUS HERO,而镜面下是polymo动态灯效,可在奥创中方便控制灯效

20+1(90A)的核心供电,已经这两块高高层叠的散热切割设计,中间具有热管连接和高效导热垫,保证了Z790HERO的超频能力

4条单边卡扣设计的DDR5内存插槽最大支持128GB,AEMP II超频技术支持频率最高DDR5 7800+MHz 底部ATX24P下方则是支持60W充电的前置TYPE-C口,只需要连接口子右边的6P显卡供电口即可

双8procool II高强度供电接口为13代CPU提供强力后盾,左边也是一排的风扇接口和Q-CODE侦错灯

LGA 1700插座,黑化设计

PCIe区域,两条PCIe5.0 16X高强度安全插槽,底下还有一条PCIe4.0 16X插槽;另外Z790HERO板载支持3条PCIe4.0 M.2 和提供一个HYPER M.2扩展卡支持一条PCIe5.0 M.2和一条PCIe4.0 M.2; 眼睛上面的Q-RELEASE显卡易拆键也是非常好用,特别是像遇到4090和4080这种大块头显卡;

底部是这次Z790HERO更强大的地方,左边一颗PCIe切换芯片可以在PCIE4.0和PCIE3.0之间切换,免去了在延长线使用显卡特别是上水冷时免去了需要拔卡的烦恼

SUPREME FX声卡下则是使用的当下最强力的ALC4082和ES9218四路DAC芯片,达到了-114dB THD+N、121dB DNR,具有32位384kHz解码能力

主板的接口依次是清除CMOS、BIOS刷写按钮、集显HDMI、四个蓝色USB3.2GEN1、五个红色USB3.2GEN2、两个40G雷电四、一个type-C、2.5G有线和WIFI6E无线以及镀金音频接口
- ROG-STRIX-GeForce RTX 4090-O24G -GAMING 猛禽显卡

这次使用的显卡则是目前顶级的4090 OC 24G猛禽,顶级的4090配合华硕最强力的散热模组,充分发挥ADA LOVELACE架构的潜能

全新设计的新一代猛禽,显卡全金属的设计配合大色块和大字体的设计,处处都透露出一个大,而这颗AD102-300的4090在台积电4NM的制程下于608mm2中提供了763亿晶体管,可谓恐怖至极,同时改显卡提供了16384个CUDA处理器和24G GDDR6X显存,boost评论达到了2610MHz

显卡的背板在斜纹下中间有个亮镀色的ROG标,和右边的通风设计

显卡的顶部则是标志性的GEFORCE RTX的logo和带有RGB效果的ROG标,另外本次散热器不仅大,而且采用全金属设计

风扇使用的是更升级的双滚珠轴流风扇,比上一代多出23.8%的风量实现更低温度和更低噪音,不过依然是中间顺时针两边两个逆时针旋转方式

上一代30系猛禽的灯带不是金属材质,这次这里终于回归金属材质,另外整个散热器采用3.5SLOT设计,并且底部为真空腔均热板,12VHPWR接口提供了600W最高输出能力,同时显卡提供了双BIOS按钮可供选择

背板右边的通风设计,中间有一个两面设计的ROG大眼睛

3.5SLOT设计,够厚够大,上面依然有两个华硕专为显卡设计的4P PWM风扇接口

接口依然是3DP1.4A+2HDMI2.1,依然比标准公版多一个HDMI2.1接口

显卡的附件,一个英伟达1转4供电转接线为普通电源准备,这里使用了ATX3.0的TUF GAMING电源所以不需要转接线,另外4090猛禽还提供了一个带刻度螺丝刀功能的显卡支架,也是比较有意思的设计
- 美商海盗船 32GB(16G×2)套装 DDR5 6000 统治者铂金

内存是美商海盗船的统治者铂金 DDR5 6000 32G(16GX2)套装

内存相当厚实,不愧为海盗船顶级的统治者铂金内存,且为一体化铝合金配合顶部的LED设计,中间则是海盗船LOGO和DOMINATOR PLATINUM RGB

内存两头的切角正好是45度的,右上角有DDR5 / DHX (散热技术标识),蕴含美商海盗船对内存的所有顶级设计

内存顶部为RGB导光区域,中间透光为DOMINATOR,两边各5个正方形导光孔,每条内存有12颗可独立寻址高亮度CAPLLIX LED
- 威刚(ADATA) XPG 翼龙 S70B BLADE 1TB SSD固态硬盘

固态硬盘采用的是威刚的 GAMMIX S70 BLADE 翼龙S70B SSD,其带有600+GB的SLC动态缓存,顺序读写性能可达7400/6400 MB/S

较薄的马甲能让S70B能支持PS5的扩容,使用的是12nm制程工艺的InnoGrit IG5236CAA主控,拥有8个NAND通道,三星缓存,双面的威刚颗粒,支持LDPC纠错机制和RAID阵列,并且带5年保固

背面是保修贴纸,使用的1TB型号刚刚好够用,接下去如果游戏或者文件存储较多可以考虑2TB型号
- 华硕(ASUS) ROG龙王3代 RYUO III 360 ARGB 一体水冷

asetek GEN7已经推出很久了,国内各个厂家也推出了很多方案优化,华硕在这个13代CPU上市的恰当时机推出了asetek GEN8解决方案,让这个越来越热的CPU终于又有了强力的水冷方案

而华硕也是结合asetek GEN8,推出了龙王三代,铝制滚花、真空镀膜镜片的Anime Matrix LED显示屏点阵冷头,更大纯铜底板、更高流量、更低噪音的设计,让第八代asetek每100W负载比上一代设计低2摄氏度

ROG AS 12S定制冷排风扇,兼顾气流穿透和风量风噪控制,扇叶为连体设计,2200 RPM下达到3.88H2O静压、70.07CFM流量、36.45dB(A)的噪音

冷排两边默认有透明硬塑保护,防止鳍片运输中压弯或者变形

取下保护塑料,冷排的鳍片都是非常工整的

冷排侧面具有华硕的ROG标,冷排的厚度为30mm,非曾经的27mm

冷头圆柱体的铝制滚花金刚石切割设计,真空镀膜镜片的Anime Matrix LED点阵显示屏,外圈有华硕总部地址和ROG logo

内部全新设计的第八代asetek水泵和全新三相电机,编织橡胶管40cm长度

底部为方形加大尺寸的纯铜底板

风扇与水冷合体,水冷管上还配置有一个魔术扎带方便调整走管
- 华硕TUF GAMING 白色侠光 TF120风扇

为增加风道流通配置了三只装的华硕TF120风扇,风扇为双层LED阵列的ARGB、FDB流体动力轴承设计,标配了一个RGB控制器

1900RPM下提供2.5mmH2O静压、76CFM风量、29dB(A)噪音
- 华硕TUF GAMING 装弹手850W 金牌全模组电源

这次电源使用了全新推出的原生ATX3.0电源,TUF GAMING 装弹手金牌全模组电源,15CM的机身尺寸可以保持更好的兼容性,而标配的全套压纹线又省去了专门定制模组线的费用,并且10年质保的华硕品质更是用得放心

135mm的双滚珠轴承风扇提供了较好的散热效果,进风口中间设计了TUF的logo

电源的正面依然设计了TUF GAMING的logo,已经铭牌上标注了电源的所有参数和多种认证信息以及金牌认证

电源的侧面也是TUF GAMING的logo和850W标注,这款电源在采用105°日系电容的同时,采用了保护性PCB涂层,避免了因为湿气、灰尘及极端温度下导致的短路

电源的全模组接口设计,原生的ATX3.0提供了一组12VHPWR接口和3组PCIE/CPU接口

电源的出风口设计

全模组的压纹线非常好用,而且标配了600W的12VPWR压纹线,4090用得放心
- 整机测试

CPUZ2.03测试13700KF的单核868.5分,多核12400.4分

CineBench R23 测试成绩单核 2078,多核30221

CineBench R20 测试成绩单核 803,多核11565

PCMARK10的办公生产及数位内容创作得分为9968

鲁大师综合性能得分达到了324万

设置了XMP情况下测试海盗船统治者铂金DDR5 6000 套装灯条内存的带宽读取92GB/S、写入83GB/S、拷贝84GB/S,延迟70.7ns

威刚S70B翼龙固态硬盘在TxBENCH 和CrystalDiskMark的测试中表现不错

华硕ROG STRIX 4090猛禽OC的GPU-Z信息,4090的规格确实相当强悍

本机的双烤机测试中,CPU达到了220W的89°和4090猛禽达到了480W的65°,双烤机温度表现良好

单烤FPU测试中CPU基本在85度左右,功耗在215W左右,频率为8个P核5.3Ghz和8个E核4.2Ghz,这个规模下360龙王3水冷表现也是相当满意的

FurMark测试中显卡甜甜圈烤机10分钟后GPU核心64.1度、热点78.6度、显存56°,显卡功耗在已经达到了469W,表现非常好

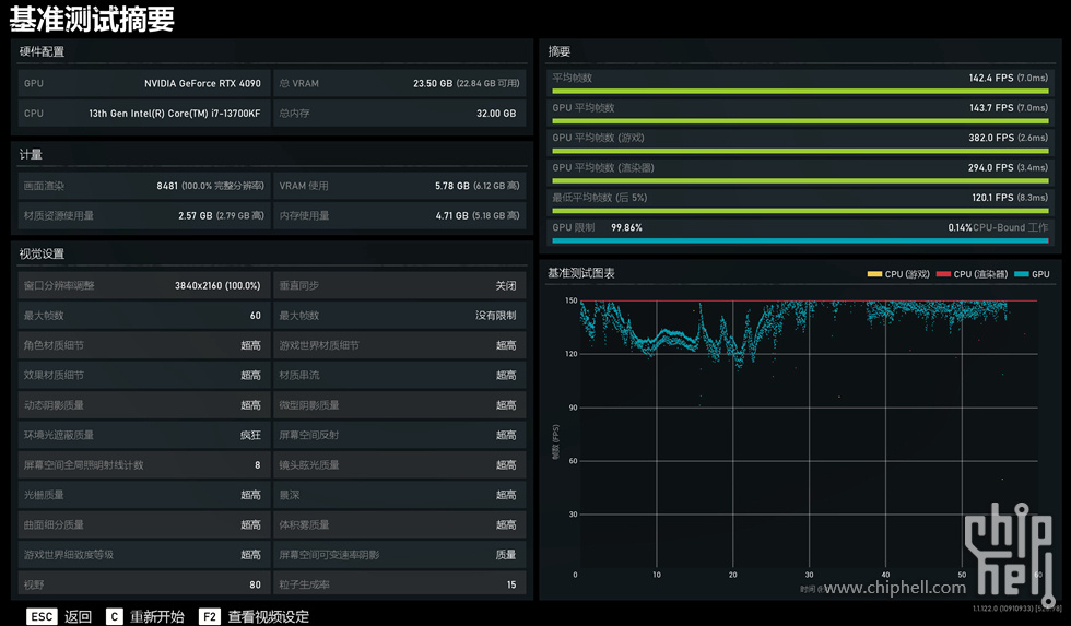
战争机器5在4K分辨率超高特效下测试平均142FPS

古墓丽影·暗影在4K分辨率开启DLSS和最高光线追踪下测试平均162FPS

荒野大镖客2在4K分辨率的最高特效下并开启最高DLSS测试平均130FPS

FAR CRY 6 在4K最高特效下测试平均120FPS

地平线5在4K的极端特效下测试平均159FPS

2077在4K分辨率超级光线追踪特效下测试平均112FPS

3D MARK PORT ROYAL 光线追踪测试成绩 25640

3D MARK TIME SPY EXTREME 测试成绩 17118

3D MARK TIME SPY 测试成绩 33183

3D MARK FIRE STRIKE ULTRA 测试成绩 24856

3D MARK FIRE STRIKE EXTREME 测试成绩 40902

3D MARK FIRE STRIKE 测试成绩 56084

目前的美商海盗船控制软件iCUE界面虽然没有改动但是灯效已经升级为Murals,特效比之前更灵动了

龙王3水冷在奥创软件中的设置界面,加入了AniMe Matrix特效的设置并有多重动画模式,修改完之后右上角的应用就可以了


以上就是本次装机的全部内容了,文中表述仅代表个人观点,如有问题可相互交流,感谢您的阅览全文完
本文转自CHH论坛