由生产、处理和储存压缩空气的设备所组成的系统称为气源系统。典型的气源系统由下列几部分组成:
空压机、后部冷却器、缓冲罐、过滤器(包括油水分离器、预过滤器、除油过滤器、除臭过滤器、灭菌过滤器等等)、干燥机(冷冻式或吸附式)、稳压储气罐、自动排水排污器及输气管道、管路阀件、仪表等。上述设备根据工艺流程的不同需要,组成完整的气源系统。
空气压缩系统:
空气压缩机(空压机)的种类很多。
1、按工作原理可分为三大类:容积型、动力型(速度型或透平型)、热力型压缩机。
2、按润滑方式可分为无油空压机和机油润滑空压机。
3、按性能可分为:低噪音、可变频、防爆等空压机。
4、按用途可分为:冰箱压缩机、空调压缩机、制冷压缩机、油田用压缩机、天然气加气站用、凿岩机用、风动工具、车辆制动用、门窗启闭用、纺织机械用、轮胎充气用、塑料机械用压缩机、矿用压缩机、船用压缩机、医用压缩机、喷砂喷漆用。
5、按型式可分为:固定式、移动式、封闭式。
容积式压缩机—直接依靠改变气体容积来提高气体压力的压缩机。
活塞式压缩机—是容积式压缩机,其压缩元件是一个活塞,在气缸内做往复运动。
回转式压缩机—是容积式压缩机,压缩是由旋转元件的强制运动实现的。
滑片式压缩机—是回转式变容压缩机,其轴向滑片在同圆柱缸体偏心的转子上作径向滑动。截留于滑片之间的空气被压缩后排出。
液体-活塞式压缩机—是回转容积式压缩机,在其中水或其它液体当作活塞来压缩气体,然后将气体排出。
罗茨双转子式压缩机—属回转容积式压缩机,在其中两个罗茨转子互相啮合从而将气体截住,并将其从进气口送到排气口。没有内部压缩。
螺杆压缩机——是回转容积式压缩机,在其中两个带有螺旋型齿轮的转子相互啮合,使两个转子啮合处体积由大变小,从而将气体压缩并排出。螺杆式空气压缩机中的螺杆压缩组件,采用最新型数控磨床内部制造,并配合在线激光技术,确保制造公差精确无比 。其可靠性和性能可确保 压缩机的运转费用在使用期内一直极低。调整压缩机、一体式压缩机和干燥剂系列都是L/LS系列压缩机中的新产品。
速度型压缩机—是回转式连续气流压缩机,在其中高速旋转的叶片使通过它的气体加速,从而将速度能转化为压力。这种转化部分发生在旋转叶片上,部分发生在固定的扩压器或回流器挡板上。
离心式压缩机—属速度型压缩机,在其中有一个或多个旋转叶轮(叶片通常在侧面)使气体加速。主气流是径向的。
轴流式压缩机—属速度型压缩机,在其中气体由装有叶片的转子加速。主气流是轴向的。
混合流式压缩机—也属速度型压缩机。其转子的形状结合了离心式和轴流式两者的一些特点。
喷射式压缩机—利用高速气体或蒸汽喷射流带走吸入的气体,然后在扩压器上将混合气体的速度转化为压力。
永磁变频压缩机—由于变频化的螺杆空压机利用了变频器的无级调速特点,通过控制器或变频器内部的PID调节器,能平缓启动;对用气量波动比较大的场合,又能快速调节响应。
组成结构
1:油循环系统
在启动前,首先启动油泵控制系统,油泵控制系统启动后保证空压机各润滑部件润滑良好,同时油泵控制系统可通过内置的温控阀来调节内部油压和油温,以满足系统需要。
2:气路循环系统
压缩机工作时,空气经过自洁式空气过滤器被吸入,通过PLC自动清洗过滤器,空气在经过进口导叶自动调节后进入一级压缩,经一级压缩后的气体温度较高,然后进入中间冷却器进行冷却(水走管内,气走管外,中冷器的水流量要求为110m/h)之后进入二级压缩系统,为避免系统中的气体倒入压缩腔内(避免带压起动)在压缩机的排气管道安装有一只悬挂全启式止回阀,压缩机排出的气体推开止回阀进入排气消声器,然后进入一级后冷器,二级后冷器,再进入排气主管道。
3:水路循环系统
冷却水通过管道进入空压机中间冷却器对一级压缩排出的气体进行冷却降温,再进入后冷器对排气进行冷却,另一路冷却水进水管道经过主电机上部的两组换热器冷却电机绕组,还有一路对油冷却器进行冷却。
4:配电系统
空压机为2000kW高压电机(10kV)采用全压启动,控制柜为户内交流、金属铠装抽出式开关设备,开关设备由固定的柜体和可抽出部件即手车两大部分组成,实现控制、保护、监测的目的,具有“五防”功能。
5:屏保护系统
中央信号装置分为事故信号和预告信号两种。事故信号的主要任务是在断路器事故跳闸时,能及时地发出音响信号,并使相应的断路器灯光位置信号闪光。预告信号的主要任务是在运行设备发生异常现象时,瞬时或延时发出音响信号,并使光字牌显示出异常现象的内容。
6:直流电源系统
PZ32系列全自动免维护铅酸蓄电池直流电源成套设备,由充电装置屏,直流馈电屏和蓄电池组成,具有自动稳流,自动稳压,自动调压等功能,为中央信号屏和高压控制系统提供电源。
7:DTC控制系统
DTC控制屏是空压机的“大脑”,各类现场传感器的数值,最终汇总至DTC控制屏,在DTC控制屏上显示各类运行参数,并监视空压机各部分的运行状态,当某些参数超出允许范围时,DTC会发出相应的报警或自动使空压机停机。
为什么要用空气来做压缩介质?
因为空气是可压缩、清晰透明的,并且输送方便(不凝结)、无害性、安全、取之不尽。
惰性气体是一种对环境不起化学作用的气体,标准压缩机能一样压缩惰性气体。干氮和二氧化碳均为惰性气体。
空气的性质:
干空气成分:氮气(N2),氧气(O2),二氧化碳(CO2);78.08%,20.93%,0.03%。
密度:在0℃、760mmHg 柱时,R0=1.293kg/m3。
“级”和“段”
在容积式压缩机中,每经过一次工作腔压缩后,气体便进入冷却器中进行一次冷却,这成为一“级”。
而在动力式压缩机中,往往经过两次或两次以上叶轮压缩后,才进入冷却器进行冷却,把每进行一次冷却的数个压缩“级”合称为一个“段”。
在日本把容积式压缩机的“级”称为“段”,中国个别地区、个别文献受此影响,也把“级”称为“段”。
压力压强:
压缩机行业中所指的压力指的是压强(P)。
面积上作用1N的力为1Pa,即1Pa=1N/㎡,Pa为压力基本单位,当压力数值大时可用kPa(1kPa=1000Pa)与MPa(1MPa=1000000Pa)。
1.标准大气压(atm)
2.表压与绝压
①、用压力表测得的压力为表压力,它是容器内的压力与当地的大气压之差,是以大气压力为零点测得的压力,用P(G)表示。
②、以绝对真空为零点的压力我们称为绝对压力,是容器内的压力与当地大气压之和,用P(A)表示。
表压与绝压的关系:表压+大气压=绝压
通常在压缩机铭牌上给出的排气压力为表压力。
3.工作压力
吸、排气压力,是指空压机吸、排气的压力
压缩机首级汽缸工作腔进气法兰和末级汽缸工作腔排气法兰接管处测得的气体压力称为压缩机的吸、排气压力。
在某些场合,压缩机的排气压力也称“背压”
螺杆空压机吸、排气压力指的是整个空压机的吸、排气压力,一般说空压机的工作压力指的是排气压力。
Ⅵ空压机常用的压力单位换算:
1MPa(兆帕)=1000kPa(千帕)=1000000Pa(帕斯卡)
1bar(巴)= 0.1MPa
1atm(标准大气压)=0.1013MPa=1.013bar=760mmHg=10.33mH2O
1kgf/cm2(工程公斤力)=0.981bar=0.0981Mpa
1psi(Lb/in2 )=0.07031kgf/cm2=0.06893 bar=6.893kpa
1MPa=145psi
Psi(lb/in2 )磅/平方英寸,常用在欧美等英语区国家的产品参数上
通常在空压机行业说的“公斤”是指“bar”
压缩方法:
Ⅰ等温压缩:气体被压缩时温度始终保持恒定的压缩方法。
Ⅱ绝热压缩:既不加热也不从外部取走热量的绝热状态下的压缩方法。
Ⅲ多边曲线压缩(实际使用的压缩方法):它是把产生的一部分热放散、与外部有热交换的、与等温压缩及绝热压缩不同的压缩方法。
压缩比例,(压力比、压比):
Ⅰ内压缩比(即内压力比)
气体经内压缩后的终了压力(绝压)与起始压力(绝压)的比值。
Ⅱ外压缩比(即外压力比)
压缩机的出口排气压力(绝压)与进口吸气压力(绝压)的比值。
对于螺杆空压机来说,内压缩比指的是螺杆主机吸、排气口的压力比(绝压),外压缩比指的是空压机吸、排气口的压力比(绝压)。
一般说到空压机的压缩比指的是外压缩比,吸气压力就是指当地大气压,排气压力是指空压机的额定工作压力,比如优耐特斯空压机UD110-8,其排气压力为8bar,则压缩比为9。
对于多级压缩机来说,压力比也称总压力比,是指末级排气管接管处测得的排气压力与首级进气接管处测得的吸气压力之比。相应各级名义吸、排气压力之比称为级的压力比。
容积流量:
容积流量在中国又被称为排气量或铭牌流量。
通俗的讲在所要求的排气压力下,空压机单位时间内排出的气体容积,折算到进气状态,也即第一级进气接管处的吸气压力与吸气温度和湿度时的容积值。也就是吸气的容积.
按国家标准,空压机的实际排气量为标称流量的±5%时均为合格。
如果转速没有变化,压力变化理论上不影响排气量,具体说,影响容积流量,不影响质量流量。因为我们一般所说的排气量是指进气流量,所以是没有变化的。
气体含油量:
Ⅰ、单位体积的压缩空气中所含的油(包括油滴、悬浮粒子、油蒸气)的质量,换算到绝对压力0.1MPa、温度20℃和相对湿度65%大气条件下的值。单位:mg/m3(指绝对值)
Ⅱ、PPM一种表示微量物质在混合物中的含量的符号,指每一百万份中的份数或百万分率(分重量比PPMw和体积比PPMv)。(指比值)
通常我们所说的PPM为重量比。(1kg的百万分之一为毫克)
1PPMw=1.2mg/m3(PA=0.1MPa、t=20℃、φ=65%)
一般喷油螺杆空压机的排气含油量为5PPM以下,但离心机和无油机排气气体是无油的,考虑到空气中本来含有的油颗粒,达到100%是绝不可能的。
温度衡量
Ⅰ、温度
温度是指衡量某一物质在某一时间能量水平的方法。(或更简单的说,某一事物有多少热或多少冷)。
温度范围是根据水的冰点和沸点。
在摄氏温度计上,水的冰点为零度,沸点为100 度。
在华氏温度计上,水的冰点为32 度,沸点为212 度。
海拔高度:
按海平面垂直向上衡量,海拔只不过是指海平面以上的高度。海拔在压缩机工程方面是个重要因素,因为海拔高度越高,空气变得越稀薄,绝对压力变得越低。
既然高海拔上的空气比较稀薄,那么电动机的冷却效果就比较差,这使得标准电动机只能局限在一定的海拔高度内运行。
状态参数:
压缩机运行所在的进、排气压力和进气温度状态参数称为压缩机的“工况”,压缩机铭牌上所标的参数工况称为“额定工况”,偏离“额定工况”运行则称为“变工况”。
防护等级:
是表示电气设备防尘,防异物,防水等密闭程度的值,用IPxx表示(xx为两个阿拉伯数字):每个数字所表示的含义不同
0无专门的防护1防护大于50mm的固体、防滴2防护大于12mm的固体、150防滴3防护大于2.5mm的固体、600防淋水4防护大于1mm的固体、防溅5防尘、防喷水6尘密、防海浪或防强力喷水7/浸入8/潜水。
防爆等级:
在可能出现爆炸性气体、蒸汽、液体、可燃性粉尘等引起火灾或爆炸危险的场所时,必须对执行器提出防爆要求,根据不同应用区域选择防爆形式和类别。防爆等级可以通过防爆标志EX及防爆内容来表示。
防爆标志内容包括:防爆型式+设备类别+(气体组别)+温度组别。
电气术语
功率 、电流 、电压 、相 、频率 、变频
即改变频率,在空压机应用中,通过改变电源的频率以改变电机的转速,从而达到调节流量的目的。由于通过变频调节流量可以精确到0.1bar,大大减少了无用功从而达到了节能的目的。
直联:直接联结,在空压机行业是指用联轴器联结。
加载/卸载:空压机的工作状态,一般是指空压机有完整的吸、排气过程为加载状态,反之为卸载状态。
风冷/水冷,是指冷却方式。
噪音; 单位:dB(A)(分贝)
电机方面的知识:
1、中小型异步电机型号的表示方法:
2、电机安装型式代号。
3、电机的绝缘等级和允许温升(海拔高度≤1000m)。
4、电机出线方式。
5、电机的同步转速与电频率、极数的关系。
6、电机的安全使用系数。
操作规程及安全维护:
空压机是不少企业主要的机械动力设备之一,保持空压机安全操作是非常必要的。严格执行空压机操作规程,不仅有助于延长空压机的使用寿命,而且能确保空压机操作人员安全,下面我们来了解一下空压机操作规程。
一、在空压机操作前,应该注意以下几个问题:
1.保持油池中润滑油在标尺范围内,空压机操作前应检查注油器内的油量不应低于刻度线值。
2.检查各运动部位是否灵活,各联接部位是否紧固,润滑系统是否正常,电机及电器控制设备是否安全可靠。
3.空压机操作前应检查防护装置及安全附件是否完好齐全。
4.检查排气管路是否畅通。
5.接通水源,打开各进水阀,使冷却水畅通。
二、空压机操作时应注意长期停用后首次起动前,必须盘车检查,注意有无撞击、卡住或响声异常等现象。
三、机械必须在无载荷状态下起动,待空载运转情况正常后,再逐步使空气压缩机进入负荷运转。
四、空压机操作时,正常运转后,应经常注意各种仪表读数,并随时予以调整。
五、空压机操作中,还应检查下列情况:
1.电动机温度是否正常,各电表读数是否在规定的范围内。
2.各机件运行声音是否正常。
3.吸气阀盖是否发热,阀的声音是否正常。
4.空压机各种安全防护设备是否可靠。
六、空压机操作2小时后,需将油水分离器、中间冷却器、后冷却器内的油水排放一次,储风桶内油水每班排放一次。
七、空压机操作中发现下列情况时,应立即停机,查明原因,并予以排除。
1.润滑油终断或冷却水终断。
2.水温突然升高或下降。
3.排气压力突然升高,安全阀失灵。
安装场所选择
1.空压机安装时,须宽阔采光良好的场所,以利操作与检修。
2.空气之相对湿度宜低,灰尘少,空气清净且通风良好,远离易燃易爆,有腐蚀性化学物品及有害的不安全的物品,避免靠近散发粉尘的场所。
3.空压机安装时,安装场所内的环境温度冬季应高于5度,夏季应低于40度,因为环境温度越高,空气压缩机排出温度越高,这会影响到压缩机的性能,必要时,安装场所应设置通风或降温装置。
4.如果工厂环境较差,灰尘多,须加装前置过滤设备。
5.空压机安装场所内空压机机组宜单排布置。
6.预留通路,具备条件者可装设天车,以利维修保养空压机设备。
7.预留保养空间,空压机与墙之间至少须有70公分以上距离。
8.空压机离顶端空间距离至少一米以上。
为了使空压机能够正常可靠地运行,保证机组的使用寿命,须制定详细的维护计划,执行定人操作、定期维护、定期检查保养,使空压机组保持清洁、无油、无污垢。
清洁周期:
A.维修及更换各部件时必须确定:空压机系统内的压力都已释放,与其它压力源已隔开,主电路上的开关已经断开,且已做好不准合闸的安全标识。
B.压缩机冷却润滑油的更换时间取决于使用环境、湿度、尘埃和空气中是否有酸碱性气体。新购置的空压机首次运行500小时须更换新油,以后按正常换油周期每4000小时更换一次,年运行不足4000小时的机器应每年更换一次。
C.油过滤器在第一次开机运行300-500小时必须更换,第二次在使用2000小时更换,以后则按正常时间每2000小时更换。
D.维修及更换空气过滤器或进气阀时切记防止任何杂物落入压缩机主机腔内。操作时将主机入口封闭,操作完毕后,要用手按主机转动方向旋转数圈,确定无任何阻碍,才能开机。
E.在机器每运行2000小时左右须检查皮带的松紧度,如果皮带偏松,须调整,直至皮带张紧为止;为了保护皮带,在整个过程中需防止皮带因受油污染而报废。
F.每次换油时,须同时更换油过滤器。
G.更换部件尽量采用原装公司部件,否则出现匹配问题,供应商不会负责。
清洁散热:
空压机每运行2000h左右,为清除散热表面灰尘,需将风扇支架上的冷却器吹扫孔盖打开,用吹尘气枪对冷却器进行吹扫,直至散热表面灰尘吹扫干净。尚若散热表面污垢严重,难以吹扫干净,可将冷却器卸下,倒出冷却器内的油并将四个进出口封闭以防止污物进入,然后用压缩空气吹除两面的灰尘或用水冲洗,最后吹干表面的水渍。装回原位。切记!勿用铁刷等硬物刮除污物,以免损坏散热器表面。
排冷凝水:
空气中的水分可能会在在油气分离罐中凝结,特别是在潮湿天气,当排气温度低于空气的压力*点露**或停机冷却时,会有更多的冷凝水析出。油中含有过多的水份将会造成润滑油的乳化,影响机器的安全运行,可能引起的原因;
1.造成压缩机主机润滑不良;
2.油气分离效果变差,油气分离器压差变大;
3.引起机件锈蚀;因此,应根据湿度情况制定冷凝水排放时间表。
排放方法:
冷凝水的排放方法、应在机器停机、油气分离罐内无压力、充分冷却、冷凝水得到充分沉淀后进行,如早上开机前。
1、先打开放气阀排除气压
2、拧出油气分离罐底部的球阀前螺堵。
3缓慢打开球阀排水,直到有油流出,关闭球阀。
4拧上球阀前螺堵。
维护建议:
安全阀在整机出厂前已调定,供应商不提倡用户私自调整安全阀。如确需调整,则应在当地劳动安全部门或供应商维修人员指导下进行,以免造成不良后果。
①、每周:
a.检查机组有无异常声响和泄漏
b检查仪表读数是否正确
c.检查温度显示是否显示正常。
②、每月:
a.检查机内是否有锈蚀、松动之处,如有锈蚀则去锈上油或涂漆,松动处上紧
b.排放冷凝水。
③、每三个月:
a.清除冷却器外表面及风扇罩、扇叶处的灰尘
b.加注润滑油于电动机轴承上
c.检查软管有无老化、破裂现象
d.检查电器元件,清洁电控箱。
压缩机补油:
在运行状态下,压缩机的油位应保持在最低与最高油位之间,油多会影响分离效果,油少会影响机器润滑及冷却性能,在换油周期内,如果油面低于最低油位,应及时补充润滑油,方法是:
①、停机等内压释放完毕(确认系统无压力),拉下电源总开关。
②、打开油气分离罐上的加油口,补充适量的冷却润滑油。
③、空气压缩机正常运行后的换油时间参见定期维护保养表。
清洗方法
空压机长期运行会导致设备被水垢堵塞,将会使效率降低、能耗增加、寿命缩短。如果水垢不能被及时地清除,就会面临设备维修、停机或者报废更换的危险。长期以来传统的清洗方式如机械方法(刮、刷)、高压水、化学清洗(酸洗)等在对空压机清洗时出现很多问题:
不能彻底清除水垢等沉积物,并对设备造成腐蚀,残留的酸对材质产生二次腐蚀或垢下腐蚀,最终导致更换设备,此外,清洗废液有毒,需要大量资金进行废水处理。企业可采用高效环保清洗剂避免上述情况,其具有高效、环保、安全、无腐蚀特点,不但清洗效果良好而且对设备没有腐蚀,能够保证空压机的长期使用。
控制噪音:
空压机噪声污染的控制噪声是人们不需要的一种声音,是一种公害已经提升到日程需要加以解决,噪声的污染是多方面的,但是对于空压机噪声的污染分类有下,噪声级在40dBA以上,对于睡眠就有不同程度的影响,长时间暴露在噪声之下,要引起永久性耳聋,往往好会引起消化不良、精神不佳、恶心呕吐、甚至出现人身伤亡事故。
空压机是量大面广的通用机械产品,广泛应用于机械、矿山、化工及建筑等部门,它所产生的噪声级别高、影响大,已经成为重要的环境噪声污染源之一,从生产到制造各个部门来说,解决空压机噪声问题可以一步提高产品的质量,解决空压机噪音能大大有助于改善民生和环境污染,空压机噪音污染需要合理的控制,国家已经在这方面加大了投资力度,
噪声污染也是环境污染的一个重要因素,生活在工厂或公路附近的人们,或多或少会受到机械设备以及汽车的噪声的困扰。将噪声污染指标作为考核工厂和生活环境的指标,早就被国家列入环境保护达标的指数当中。那么,设备生产供应商也应该有责任、有义务通过技术手段来减低机械设备运行过程中的噪声污染,更好的营造低分贝工作以及生活环境。
注意事项:
1、空气压缩机应停放在远离蒸汽、煤气迷漫和粉尘飞扬的地方。进气管应装有过滤装置。空气压缩机就位后,应用垫块对称楔紧。
2、经常保持贮存罐外部的清洁。禁止在贮气罐附近进行焊接或热加工。贮气罐每年应作水压试验一次,试验压力应为工作压力1.5倍。气压表、安全阀应每年作一次检验。
3、操作人员应经专门培训,必须全面了解空气压缩机及附属设备的构造、性能和作用,熟悉运转操作和维护保养规程。
4、操作人员应穿好工作服,女同志应将发辫塞入工作帽内。严禁酒后操作,不得从事与运行无关的事情,不得擅自离开工作岗位,不得擅自决定非本机操作人员代替工作。
5、空气压缩机起动前,按规定做好检查和准备工作,注意打开贮气罐的所有阀门。柴油机启动后必须施行低速、中速、额定转速的加热运转,注意各仪表读数是否正常后,方可带负荷运转。空压机应逐渐增加负荷启动,各部分正常后才可全负荷运转。
6、空气压缩机运转过程中,随时注意仪表读数(特别是气压表的读数),倾听各部音响,如发现异常情况,应立即停机检查。贮气罐内最大气压不许超过铭牌规定的压力。每工作2~4h,应开启中间冷却器和贮气罐的冷凝油水排放阀门1~2次。搞好机器的清洁工作,空压机长期运转后,禁止用冷水冲洗。
7、空气压缩机停机时应逐渐开启贮气罐的排气阀,缓慢降压,并相应降低柴油机转速,使空压机在无负荷,低转速下运转5~10秒。空压机停转后,柴油机在低转速下继续运转5秒再停机。冬季温度低于5度,停机后应放尽未掺加防冻液的冷却水。
8、在清扫散热片时,不得用燃烧方法清除管道油污。清洗、紧固等保养工作必须在停机后进行。用压缩空气吹洗零件时,严禁将风口对准人体或其他设备,以防伤人毁物。
9、定期(每周)对贮气罐安全阀进行一次手动排气试验,保证安全阀的安全有效性。
10、搞好机器的清洁工作,空压机长期运转后,禁止用冷水冲洗。
空压机原理:
空气压缩机的种类繁多,目前我们工厂所使用的大多都是螺杆式空气压缩机。
任何螺杆式空压机都可以分解成以下几个系统:
主机/电机系统 冷却/分离系统 气路/调节系统 控制/电器系统及保护系统


主机的工作过程可分为三个阶段:

电机:
按冷却形式分类:开启式,封闭式。
按电压等级分类:380V,6000V…
与螺杆空压机配套电机的特殊要求:
起动转矩大(30%负荷);
起动电流不能增大;
电机温升不能太高--100K;
转差率要求高--1%;
绝缘要求高--F级;
输出端端盖刚性要求高。
一般电机温升的参数

温升对电机寿命的影响;
温升越大,电机绝缘的老化速度越快;
温升每升超过极限5度,绝缘寿命降低一半。


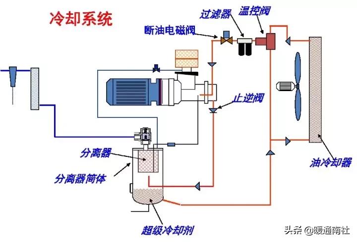
温控阀作用:使压缩机在刚启动时冷却剂绕过油冷却器,使温度很快上升,从而避免压缩机系统内部产生水汽; 通过温控元件的开启度,控制冷热冷却剂的混和量,使压缩机的喷油温度控制在最佳点。
过滤器作用:防止异物进入主机,提高冷却剂寿命。
断油电磁阀作用:当机组运转时确保向各供油点注油,当机组停机时切断整个油路,以免冷却剂从压缩机吸气口冒出。
止逆阀作用:防止反转以及停机时冷却油进入主机。
油分离系统的作用:将压缩空气从润滑油中分离出来,确保润滑油留在系统中,
降低用户空气管道中的含油量。
气路/调节系统:
最小压力阀,(MPV)设置为在4.0 Bar时开启,防止分离器受低压冲击,保持其压力,有助于分离系统阻止管网压力在机组卸载或停机时进入冷却系统。


后冷:冷却离开机组的压缩空气,使得多达70% 的水含量至冷凝析出
后冷 C.T.D.;
冷温度差别:
定义为:环境冷却空气温度和后冷却器压缩空气出口温度之间的差值;
标准C.T.D = 8/12℃。
控制/电器系统:
压力开关作用:控制机组的工作压力范围。
设定规则:1) 机组的额定压力2) 用户设备最低的允许压力3) 压差应大于1 bar。
压力开关调整:
起跳压力:根据机组的额定压力和用户的要求设定,最大起跳压力=额定压力+0.2BAR。
回跳压力:大于6BAR,切换差:大于1BAR。

压力调节器作用:根据管网压力的高低和用气量的变化自行调节压缩机的进气量,使管网压力始终处于稳定的状态。
条件:用气量60% ~ 100% (额定);
易损件:膜片。
压力调节器调整:
调节压力=起跳压力- 0.3~0.4BAR;
调节压力过高将使调节控制失效;
调节压力须在压力开关调整完毕后进行设定,若压力开关的压力改变,调节压力应重新设定。

液压缸:
作用:控制蝶阀动作。
属易损件,控制模式的选择是否恰当,将直接影响液压缸的使用寿命。

控制方式:
继电器控制;PLC控制(II);INTELLISYS控制。

保护系统:
主机高温保护--温度开关
过流保护--主电机热继电器
风扇电机热继电器
压力容器保护----安全阀
注意事项:
按时更换油过滤芯;
第一次150小时,以后最多2000小时;
按时更换冷却剂;
矿物油最多2000小时或一年;
超级冷却剂最多8000小时或二年;
按时更换空滤芯;
按时更换油分离芯(MAX 1bar);
定期清洗冷却器(MAX 98℃;
按时对电机进行保养;
定期清洗回油过滤器;
定期清洗后冷却器和疏水阀。
空压机常见故障原因分析:
1 、故障现象:机组排气温度高(超过 100℃)
· 机组润滑油液位太低(应该从油窥镜中能看到,但不要超过一半);
· 油冷却器脏,需采用专用清洗剂进行除油垢处理;
· 油过滤器芯堵塞,需更换;
· 温控阀故障(元件坏), 清洗或更换;
· 风扇电机故障;
· 冷却风扇损坏;
· 排风管道不畅通或排风阻力(背压)大;
· 环境温度超过所规定的范围(38℃ 或 46℃);
· 温度传感器故障;
· 压力表是否故障(继电器控制机组)。
2 、故障现象:机组油耗大或压缩空气含油量大
· 润滑油量太多,正确的位置应在机组加载时观察,此时油位应不高于一半;
· 回油管堵塞;
· 回油管的安装(与油分离芯底部的距离)不符合要求;
· 机组运行时排气压力太低;
· 油分离芯破裂;
· 分离筒体内部隔板损坏;
· 机组有漏油现象;
· 润滑油变质或超期使用。
3 、故障现象:机组压力低
· 实际用气量大于机组输出气量; · 放气阀故障(加载时无法关闭); · 进气阀故障,无法完全打开; · 最小压力阀卡死,需清洗、重新调整或者更换新件; · 用户管网有泄漏; · 压力开关设置太低(继电器控制机组); · 压力传感器故障; · 压力表故障(继电器控制机组); · 压力开关故障(继电器控制机组); · 压力传感器或压力表输入软管漏气。
4 、故障现象:机组排气压力过高
· 进气阀故障,需要清洗或更换; · 压力开关设置太高(继电器控制机组); · 压力传感器故障; · 压力表故障(继电器控制机组)· 压力开关故障(继电器控制机组)。
5 、故障现象:机组电流大
· 电压太低; · 接线松动,检查有无发热烧焦的痕迹; · 机组压力超过额定压力; · 油分离芯堵塞,需更换; · 接触器故障; · 主机故障(可拆下皮带用手盘车数转检查 ); · 主电机故障(可拆下皮带用手盘车数转检查 ),并且测量电机的启动电流。
6 、故障现象:机组无法启动
· 熔断丝坏; · 温度开关坏; · 检查主电机或者主机是否有卡死的现象,以及电机是否反转; · 主电机热继电器动作,需复位; · 风扇电机热继电器动作,需复位; · 变压器坏;· 故障未消除(PLC 控制机组); · PLC 控制器故障。
7 、故障现象:机组启动时电流大或跳闸
· 用户空气开关问题; · 输入电压太低; · 星三角转换间隔时间太短(应为 10—15秒); · 进气阀故障(开启度太大或卡死 ); · 接线松动,检查有无发热的痕迹; · 主机故障(可拆下皮带用手盘车数转检查); · 主电机故障(可拆下皮带用手盘车数转检查)并且再次开机测量启动电流。
8 、故障现象:风扇电机过载
· 风扇变形; · 风扇电机故障; · 风扇电机热继电器故障(老化),需重新调整或更换新件; · 接线松动; · 冷却器堵塞; · 排风阻力大。
9 、故障现象:主机卡死,造成机组跳机
· 机组采用了劣质的润滑油,在高温高压下使主机摩擦阻力加大,造成主机咬死;
· 主机的轴承长时间使用,需要更换;
· 皮带或者对轮的安装不正确。
冷冻式干燥机:
用于冷干机内的制冷剂类型:
R22:目前一般的冷干机产品;
R134a:环保制冷剂-R22替代品;R404a:特殊的和根据需要。
冷干机系统流程图:

冷干机的特点-换热器
内部导流板增加空气扰动,提高传热效率;
使用中齿铜管,以缩小管径,提高传热系数;
铜管内的麻花条可以增加空气扰动,大大提高传热系数。
标准运行条件:

系统零部件介绍:


冷干机的维护保养:
1.定期用压缩空气或毛刷清除冷凝器表面积灰,定期给风扇电动机加润滑油并检查和紧固螺钉。一般一周1~2次。 2.自动排水器应定期清洗。 3.使用前,检查各压力值,只有操作装置和安全装置一切正常,冷干机才能使用。
本文来源于互联网,暖通南社整理编辑。