◆文/福建 林宇清
一、概述
车辆空调是利用车上物体与外界进行热交换的原理,调节车内温度。在冬天使用采 暖装置提高车内温度,在夏天使用制冷装置降低车内温度,并通过鼓风机不同的挡速进 行空气流速调节,使车内温度达到令人舒适的功能。图1 所示为空调出风情况示意。

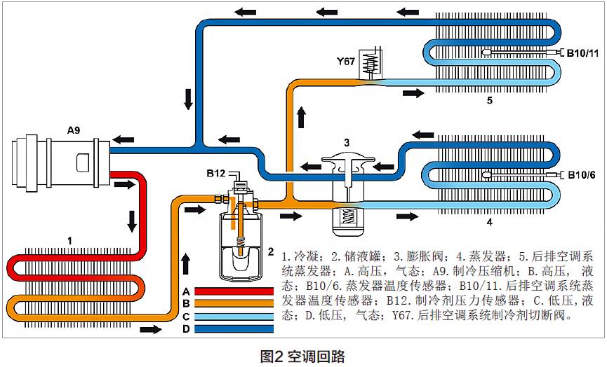
空调系统主要由压缩机、冷凝器、干燥管、膨胀阀、蒸发箱、相关的连接管路、鼓风机、 传感器、电磁阀、风门马达以及空调电脑等组成,其中控制单元是整个系统的中枢,读 取各传感器和CAN 网络信号,据此控制空调工作,并将该系统的工作情况传送至CAN 网络。图2 所示为空调回路。

二、维修注意事项
在对空调故障数据的统计和分析中, 发现有相当一部分比例属于重复维修或是 未及时检查所致。例如,第一次客户投诉 空调不凉,维修厂更换了压缩机。但是过 一段时间后,客户再次投诉同样的问题, 纠其原因是技术人员没有遵守相关的规定 进行维修。空调作为一个单独的循环系统, 对它的维护和修理必须要严格按照规定 进行,主要有以下五个方面。
1.打开制冷剂管路后, 应立即使用合 适的密封塞将所有连接孔密封,防止湿气 和灰尘进入系统导致制冷输出降低和造 成部件损坏,例如空调不制冷、管路堵塞、 压缩机损坏等;另外,必须更换干燥罐。 图3 所示为制冷剂储液罐。

2. 所有新部件应存放在干燥、封闭 的区域内,只能在安装的前一刻拆下密 封塞。干燥罐或干燥剂应在打开包装后 20min 之内安装,然后仔细排空系统, 进 一步排出已渗透的湿气。图4 所示为带 密封塞的压缩机。

3. 当压缩机润滑油的颜色为黑色时, 应立即检查空调管路;如果管路存在黑色 粉末,说明压缩机已磨损,必须更换,且 还要对管路进行彻底清洗。另外,在加注 时必须根据WIS 要求校正机油和冷媒的 加注量,防止加注不足或过多而引起的部 件损坏。图5 所示为加注量。

4. 在雨季,电路容易遇水腐蚀,其 后果可能导致线路短路,使包括空调系统在内的电控系统出现故障,严重的可引起火灾,烧毁车辆。因此,在雨天行驶尤其 是涉水后,即使车辆正常行驶,也必须到 维修厂进行全面检查,时刻注意电路防潮 保养。图6 所示为空调部件腐蚀情况。

5. 在空调抽真空时,为了保证将空调 系统内的空气与水分彻底排空,抽真空的 时间最好不要少于20min,将系统抽真 空至500Pa,并在抽真空后封闭所有的 阀和关闭抽注机,进行保压10min 后观 察空调系统是否存在泄漏。
相关文章