首发当天给大家带来了快速开箱和上手,很多值友都期待详细评测,现在它来了,希望能够通过我的体验,来看看这个“安卓之光”到底顶不顶。

巅峰影像,安卓之光,小米11ultra首发开箱

小米11Ultra
本次评测重点解答一些大家关心的问题
1、67W无线充电与67W有线充电体验,80W无线充电器值得买么?
2、小米11Ultra兼容小米10Ultra的120W充电器么?兼容10至尊55W无线充么?
3、小米11Ultra的1/1.12英寸超大底像机表现如何?
一、开箱
▼小米11Ultra的包装盒风格与10Ultra银色炫酷风格不同,回归沉稳商务的感觉,玫瑰金的烫字很典雅。

▼包装盒内除了手机,随机附赠了一共透明保护套。

▼陶瓷的白色质感,无论是观感还是手感,都突出一个润字,与玻璃还是有一些区别的,我觉得不是心理感受。

▼巨大的个性分明的摄像头模组,左上角是1/1.12英寸三星GN2主摄,与主摄平行放置的是一枚4800W像素IMX586主摄级别传感器超广角镜头,下方横向放置的是采用120X(光学5X)潜望镜长焦镜头。摄像头模组的右侧1/3处,是小米11Ultrar独有的背屏。

▼顶部镶嵌了一个玻璃装饰片,镶嵌的制作工艺精度很好,没有明显缝隙。顶部可以看到红外发射窗,拾音器孔以及喇叭孔,顶部对称式双扬声器,SOUND BY harman/kardon字样,11Ultra也是经过哈曼卡顿专业团队调教,声音表现应该值得期待。

▼底部与顶部都采用相似的平面切削的设计;type-c接口,喇叭孔,拾音器接口,以及卡槽都位于机身底部。机身底部的扬声器开孔造型与顶部略有不同。

▼由于采用了屏下指纹,机身右侧的按键比较细长了,边框在按键区域略有加宽,按键回馈清晰手感扎实。由于前后四曲面玻璃,使得金属中框与手接触的部分收得很窄,视觉效果不错。

▼11Ultra采用的也是6.81 英寸的AMOLED 四曲面柔性屏,分辨率达到了WQHD 3200 x 1440,与小米11不同的是,11Ultra上这块屏幕支持“Dolby Vision”,这也是国产手机首次支持杜比视界。

▼开箱和外观的部分,小米11Ultra的正面几乎与前代没有区别,设计的重点集中在背部。无论是标识性的摄像头模组,还是陶瓷后盖以及过渡圆润精致的金属中框,握持的感觉非常爽。这突起4mm的摄像头模组和背屏设计,彰显着“安卓之光”那种天生的骄傲,出去聚会应该知道手机应该怎么放了吧,没错,一定是扣着放的。

二、性能及游戏
▼11Ultra自然是采用的安卓阵营的旗舰处理器,高通骁龙888,甚至11Ultra的宣传中也将性能放在了相当后面的位置。其前作10Ultra的性能表现在非游戏手机中是非常出色的,11Ultra延续了堆料的传统并采用了更好的散热,自然也对11Ultra的性能表现有了一定的期待。

▼安兔兔V9版本连续跑分,室温情况下最高81.8万分,最低81.3万分,平均81.5万分,平均温升7摄氏度左右,我也在安装冰封散热背夹的情况下测试过跑分,温升控制在3摄氏度左右,但是性能差距不大,所以可以看出11Ultra散热还是比较稳的,温度对于性能影响因素不敏感,但另一个角度可以看出11Ultra的性能调教也没有太激进。

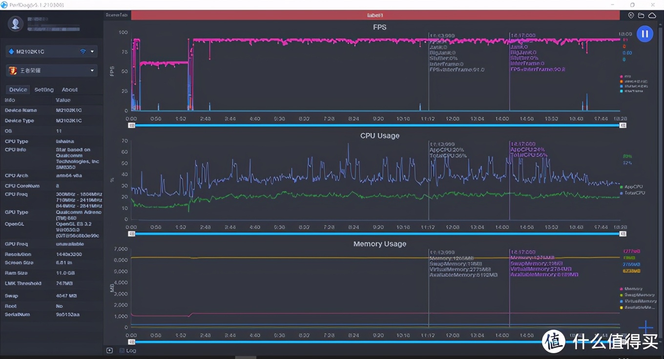
▼跑完分,还是要结合实际游戏来体验一下。王者荣耀最高画质、超高分辨率加超高帧率的情况下。

▼波动较大处为呼出键盘导致,实际游戏过程中帧率最高91帧,最低87帧,帧率波动4帧。整体流畅度还是非常不错的,只是在90帧模式下机身发热和功耗都稍微有一点点高,调为60帧温度控制更好,并且电池也更加耐用。这就要看个人的取舍了。

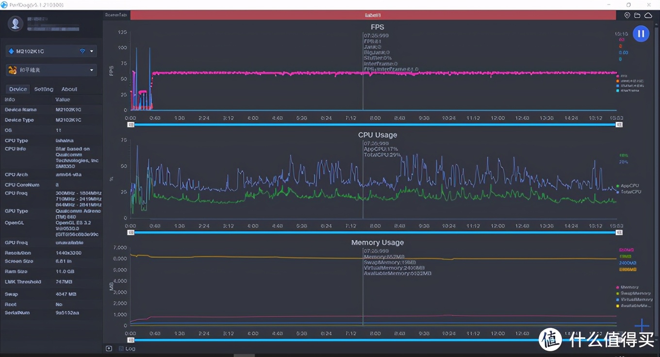
▼由于和平精英暂时没有为11Ultra开启90或者120帧模式,所有测试都在超高清60帧下完成。

▼和平精英60帧表现稳定,全程几乎无波动,还是希望游戏尽快开放高帧率选项,让11Ultra的性能得到发挥。

▼在连续1个半小时的游戏中,机身正面偏上(听筒方向)的位置附近出现最高温,大约42.5摄氏度。

▼机身背面的温度大约是44摄氏度,由于皮革保护套一定程度上会影响散热效率,但实际游戏过程中并没有因为发热出现明显的降频卡顿,11Ultra的全相变散热技术在均热上的贡献还是很大的。

▼当然,均热归均热,想要将热量快速带离手机,还是需要用到辅助散热措施。说到这里就要说说新发布的黑鲨冰封散热背夹Pro了,逼格满满,唯一的缺点是由于散热面积大,散热器的横向宽度不小,这导致它用在10Ultra上会与纵向布局的摄像头干涉。而用在11Ultra上,简直完美,可以完全居中且不影响开关机按键。

▼11Ultra搭载了目前安卓阵营旗舰的性能硬件配置,实际性能调教目前来看不激进,但在散热堆料上已经打下了基础,剩下的就是持续优化,达到一个性能与发热的最佳平衡,有可能像10Ultra一样成为非游戏手机中最稳888。

三、可能是最全的11Ultra充电测试
说充电之前,先说说11Ultra上这块纳米硅负极电池,这是一种采用了新型负极材料的电池,能够在同等体积下拥有更高的电池容量。这使得11Ultra在相较于10Ultra机身大幅变薄的基础上,还能塞下5000mAh的大电池。小米也是第一个将此技术电池大规模使用在量产手机当中,5000mAh大电池,在实际使用过程中非常爽,11Ultra中高度使用一天妥妥的。
1、67W无线
▼首先抛出结论,199的无线充电器套装,太香了!
为何这样说,120W的充电器+6A数据线就已经值回票价了,相当于无线充白送,关键是这个无线充是小米史上,已市售的功率最大,做工用料最扎实的风冷立式无线充了。
无线充的包装风格与11Pro Ultra是几乎一样的,正面的轮廓让我想到了星际迷航。

▼小米80W无线充电座套装,型号是MDY-13-ED输入最大20V 6A 120W,输出80W Max,最高给小米11Ultra提供67W的无线充电。

▼由于造型独特,使用了大块的亚克力材质,80W无线充电器的包装非常豪华,座充在包装内也受到了很好的保护。

▼120W有线充电器,为座充提供能量来源。这个充电器与小米10Ultra的原装充电器一致。

▼从这个交度可以看到,这个全新的80W无线座充造型更加简洁科幻,从侧面看上去就是两个对顶的三角形,仔细来看80W座充的结构设计与之前的风冷立式无线充有较大区别,出风口由手机中部改为手机底部,可以给处于高速无线充电状态的手机进行更加有效的散热,同时风扇进风口也由后部改到了底部。

▼后部没有了进风口,更加简洁,整体性更强。只有一个type-c接口和一个类似闪电的logo。

▼进风口改到座充底部,透过格栅可以看到一个尺寸更大的风扇。底部盖板使用了铝合金材质,并且底板是一个异型一体支架,整个座充底部是金属一体的“底盘”,这样即使侧面看起来两个三棱柱的连接处似乎只有一条线,但是也非常的稳固。同时金属支架作为直接接触桌面的部分,也保护了底座前方的亚克力棱柱不会轻易磕坏或磨损。

▼亚克力的透明质感,配合现代的三角造型,充满科技感的充电动画配合醒目的67W Max字样,非常提气。

▼测试过程中,120W电源适配器最高给无线座充提供了71W的输入功率,屏幕显示充满用时37分钟,后续涓流充电5分钟,42分钟完全充满。

▼充电15分钟时,处于高功率状态,机身表面温度37.2摄氏度,存在发热但是因为座充可以从手机底部出风提供散热,所以不用担心高功率的无线充电会过热。

▼与发布会给出的时间一致,仅用37分钟从1%充至100%,这个速度放在主流的有线快充里,也绝对是靠前的水平了。

2、50W无线充电
▼由于将11Ultra放在10Ultra的55W立式风冷无线充上能够成功激活50W Max无线闪充,所以我很好奇功率稍低的50W无线充电多久能够充满5000mAh电池容量的11Ultra。

▼屏幕显示充满耗时44分钟,后续涓流充电5分钟,完全充满耗时49分钟。电源适配器端最大功率为57W。

▼将50W及67W无线充电对比发现,67W无线充速度提升还是比较明显的。但是50W的速度也能够保证一个很好的充电体验,使用场景基本上都是放上去一会儿,不知不觉就已经充入超过预期的电量。

3、有线67W适配器
▼作为套装的配套产品,小米为11Pro Ulitra系列提供了一个全新的67W充电器。

▼67W,其实就是11V 6.1A Max,比66W 11V 6A最大电流高了一点点,所以搭配的魔改USB-A to C数据线也是最大6A的版本,这与120W充电器上配套那一根是一致的。

▼67W与120W比较,体积上小一圈,但是设计几乎相同,无法折叠的电源插头也“继承”了下来。

▼67W比120W矮小并且厚度上也要略薄一些。

▼重量方面,120W充电器重量达到了183.4g,这个重量对于外出携带来说确实太有分量了,而67W充电器重量仅111.7g,轻了1/3,虽然还是属于较沉的范围,结合它的充电表现,外出起码我愿意放到包里了。


▼有点让我意外的是,小米11Ultra没有给67W有线充电设计67W Max的充电标识,只有常规的mi turbo charge字样和小数点后两位显示,在逼格上略逊一筹。

▼不到37分钟即可完成1%-100%的充电,全程最高电流达到了6.1A,但最大功率只来到了56.5W,虽然没有用到极限功率,但也完成了宣传的快充效果。

4、有线120W适配器
▼使用120W有线充电器,大约37分钟充满,最大电流6.03A,最大功率55.3W,都略小于“原配”67W有线充电器。

▼充电过程中手机温热,背面最高温度大约36摄氏度。

▼将120W充电曲线与67W比较,我们发现120W前期输出稳定,但后期67W充电器反超,最终比120W快大约一分钟充满,这样来看67W比66W多的0.1A电流确实有实际意义,可能在某些极限情况下11Ultra可以触发11V电压挡位来到67W最大功率。

▼充电部分小结:
120W 67W充电器都可以给11Ultra满血充电,80W无线座充给11Ultra充电与有线体验几乎一致。对于+199获得无线充电套装的消费者来说,大家使用过程中大可随意充,拿起谁用谁,想用无线用无线,想使有线使有线,方便。

四、拍照
▼无论是从这次小米给11Ultra定的宣传标语“巅峰影像”,还是从这个巨大的摄像头模组来看,相机绝对是小米11Ultra的最大卖点。

▼这三枚镜头,各个都是旗舰水平;主摄采用了小米和三星联合研发的1/1.12英寸的定制级的超大底GN2传感器,单像素面积达到了1.4μm,并配备了f/1.95的超大光圈和OIS光学防抖的8P镜头;超广角与长焦镜头都采用了4800W像素的IMX586。

▼主摄支持双原生ISO Fusion超动态技术,在大光比的环境下也能保留暗部细节,这组从蓝色管道透视的图片,其实当时管道内部是非常暗的,但管道内部的蓝色依旧明亮,雨水的细节也得到保留。

▼GN2的色彩表现偏浓郁,火烈鸟的烈焰红色与草地的强烈对比,非常讨好眼球。接近一英寸的大底传感器配合主摄f/1.95大光圈带来了自然的背景虚化效果。

▼食物的色彩真实,不过分浓艳,但又能勾起人的食欲。

▼小米11Ultra的GN2传感器支持全像素全向8核对焦,并且新增了64点激光对焦系统,使得对焦更快更精准,抓拍好动的喵星人,完全不在话下。

▼可以看到喵星人的对焦准确,眼睛上部分的毛发非常清晰,同时主摄的解析力也十分不错,画面细节丰富。

1、白天
▼小米11超广角相机得到了升级,采用了4800W像素主摄级别的IMX586传感器,镜头等效12mm焦距,并且拥有128°超广角视角。超大视野尽收眼底。

▼主摄等效24mm焦距,白平衡与色彩倾向调教与超广角一致。由于是阴天,得益于超大传感器,主摄像头的画面更加明亮通透。

▼10X光学变焦镜头的长焦相机,等效120mm焦距,同样拥有4800W像素IMX586传感器,在120mm端可获得超级清晰的照片,同时防抖能力出色,可以明显感受到与镜头移动反方向的抖动抑制。注意画面正中间显示两排黄色字的LED屏幕。

▼将变焦推到120X的时候,竟然可以看清LED屏幕上的文字和限速标识,这两个细节是在主摄画面中完全看不清的,更不用说超广角了,大家可以向上翻两张图片寻找一下。

2、夜间
▼夜景画质升级,我个人认为是这次小米11Ultra相较于前作10Ultra最大且最明显的升级之一。主要体现在三个方面。
1、夜景超广角画质提升明显,得益超广角镜头的传感器升级至IMX586,更大的传感器尺寸带来了更大的进光量,使得超广角夜景拍照的效果能够接近主摄的夜景表现,这让超广角夜景拍出的照片可用性大幅提升。

2、小米与三星联合定制的1/1.12英寸超大底传感器夜景表现简直逆天的存在,画面整体亮度均衡,宽容度高,高光无过曝,灯光颜色还原准确,树木颜色接近人眼看到的感受,可以说入门相机都不一定能够超越。

3、潜望镜长焦镜头终于加入了夜景模式,使得拍摄夜间建筑物的细节成为了可能,每一个格栅,每一颗LED灯,都十分清晰,同时噪点控制优秀。

3、RAW格式
在小米11Ultra相机的专业模式下,可以开启记录RAW格式文件,这使得专业摄影师和爱好者可以拥有更大的后期调整空间,进一步压榨GN2这个大底相机的潜力。
▼看似过曝,白茫茫一片的天空,实则暗藏云朵。


▼平淡无奇的霓虹灯,调整后可以鲜艳无比。


▼长焦端也支持RAW格式输出,通过调整色彩通道,可以风格化照片。


▼RAW格式也方便后期对白平衡进行调整,除了更多暗部细节,画面细节RAW格式同样保留更多,jpeg格式墙砖接缝处涂抹感严重,接缝很大,海报细节几乎丢失,而下方RAW格式的墙砖接缝就更加自然,海报保留的细节也更多。


4、8K录像
▼小米11Ultra的三颗镜头都支持8K录像,潜望镜镜头+8K录像,这一组合非常魔性。比如隔着5米远看着这诱人的铁板肉串。

▼视频截图,串串分明,辣椒粉清晰可辨。

▼在回看的过程中,你甚至可以双击或者双指缩放进行放大,就问你受得了不。

五、其它
背屏
▼这块背屏,雷军爆料其实来自于小米手环,雷总说采用这块屏幕的另一个原因是成本能得到最佳的控制。这块1.1英寸的AMOLED屏幕,分辨率为126*294,最高亮度≥450nit,虽然参数一般,但是由于AMOLED屏幕的特性,在显示黑色背景的图片或文字时,整体性很强。

▼背屏的设置入口在“特色功能”的“背屏”里。

▼可以开启双击亮屏,但是亮屏的时间最长为30秒,个人建议开放一个常亮模式,这样才能方便别人看到嘛

▼除了默认的时钟,还有可自定义的文字,以及图片甚至GIF图。

▼在自定义文字界面,不仅可以设置自定义文字的内容,还可以选择文字颜色,字体大小以及字体粗细,甚至行间距字间距都可以调整,总有一种可以调到你满意。

▼默认的时间显示,格式和小米10至尊纪念版可视皮革保护套的小窗的息屏显示内容很像。

▼消息通知可以选择显示消息内容,如果觉得需要保护一下隐私,也可以手动关闭通知内容,仅显示通知应用。

▼如果有未读消息,则屏幕里会出现一个红点来提示。

▼这块背屏除了可以自定义各种图片,GIF表情包,还可以设置为公司logo,随时随地向boss表示自己的衷心。

▼当然,有了这块背屏,还可以轻轻松松进行各种联名,这些联名都快被玩坏了。

▼由于OLED屏幕黑色不发光的特性,显示白色字体简直浑然天成。

▼出现了哈苏怎么能少的了母公司呢。

皮革手机壳
▼11Ultra虽然标配包装盒里没有数据线和充电器,但依旧保留有透明手机壳。

▼透明手机壳采用几乎全包的设计,K40上的USB防尘塞看来是K40“专享”了。

▼白色的小米11Ultra搭配透明的保护壳很精致素雅,但是橙色的皮革保护壳更添一分活力。

▼售价149元的皮革保护壳,xiaomi字样为金属高光材质。

▼侧面按键也为金属材质,并在内部与手机接触的地方采用了一层内衬保护金属按键不与机身原按键摩擦。

▼皮革保护套内部植绒,给人感觉更高级。

▼摄像头保护圈单独为泄压阀开了口,这次11Ultra的保护套终于让摄像头保护圈略高于摄像头了,完全保护摄像头模组边缘不受磕碰。

IP68防水
▼刚刚说到手机壳上为泄压阀开了一个孔,小米的旗舰手机也支持IP68级别的防水了。(再次申明,进水不保修哦)

大家都知道,水压随着水深增加,手机入水,手机内部和外部就会产生压强差,而小米11 Ultra采用高透泄压阀,只透气,不透水,与专业潜水表类似,通过泄压阀平衡内外压强,降低进水风险。
其实,高透泄压阀不仅可以一定程度降低深水损坏概率,而且在飞机上起降、冷热变化强的环境,都会给手机寿命带来一定的帮助。需要注意的是支持IP68防水并不代表万无一失。
任何防水设备都有有效期,随着日常使用,如磨损、跌落变形等,都会造成气密性能下降,产生进水风险,所以防水最大的作用应该是遇到极端情况可以最大限度保护手机,如果需要水下拍摄使用最好还是加一个防水壳。

六、总结
▼首先回到文初提出的几个问题,其实大家看到这里应该就有自己的答案了。
67W无线充电与67W有线充电速度神奇的一致,80W无线充电器套装+199元简直白送!非常值得入手体验。同时小米11Ultra兼容小米10Ultra的120W充电器,虽然只能工作在11V 6A Max 66W模式下,但与67W充电器速度差异不大,小米11Ultra兼容10Ultra的55W无线充电器,也支持50W Max充电,但速度与80W座充的67W Max还是有些差距,属于可以使用但80W座充体验更佳。

▼这块6.81 英寸的2K 120Hz AMOLED 四曲面柔性屏,显示效果细腻,100% P3色域,色彩表现不错,虽然没有K40系列上越级的TureTone,但提供原色模式可选;120Hz+2K+DC能够同时开启,功能性直接拉满;1700nit的峰值亮度,让小米10Ultra成为首个支持“Dolby Vision”的国产手机。

▼陶瓷机身,精密的工艺,虽然拥有巨大的摄像头模组,但手机的平衡并未打破,拿在手里没有头重脚轻的感觉,这需要表扬小米的结构堆叠工程师。温润圆滑的触感,可以算得上"轻"薄的机身,但实际拿起又有一种坠手感,说像工艺品倒不至于,但不带手机壳拿在手里确实有一种莫名的紧张感,这种内心感受恰好反映出它“高端”的手感。

▼顶级的性能,顶级的拍照,顶级的无线充电,能在一款手机上看到三个顶级,还是非常难得的,它注定是一款不妥协的产品,最能体现小米“生生不息”的精神。
价格方面,12+256GB版本相较于小米10Ultra有500元小幅上涨,但是除了Soc例行升级外,GN2超大底主摄、超广角镜头升级至4800W像素、升级至5000mAh纳米硅负极电池、新增2K屏幕、哈曼卡顿双扬声器、IP68防水、陶瓷后盖、背屏等诸多实用功能,当然也有取舍,更高能量密度的电池让有线充电功率从120W下降至67W,可以说11Ultra确实加价了,但是加的量也同样多,算是一个足料“超大杯”。
如果你恰好实力雄厚,注重手机影像功能,且喜欢有质感的手机,可以去线下店体验一下手感,以及这个巨大的摄像头模组。
基于miui 12.0.10稳定版的体验过程中也偶尔遇到相机程序不太稳定的问题,特色的背屏也仅支持普通拍照模式使用,希望小米能持续优化,发挥出强大硬件的全部性能。更期待它在miui12.5的表现。

这就是本次详测的全部内容了,如果大家觉得不错,欢迎点赞收藏评论讨论哦,如果喜欢可以给个关注,我会持续带来科技数码类的体验文章。
本文经“什么值得买”社区作者@yzkyzk授权转载,文章内容仅代表作者观点,与本站立场无关,未经授权请勿转载。
