不起眼的“小人物”也能崛起为“大人物”,这样的通俗道理同样发生在一家荷兰光刻机公司——ASML(阿斯麦)身上。
上世纪八十年代初,飞利浦在实验室里研发出stepper(自动化步进式光刻机)原型,而当时,由于这款原型机不够成熟,以及光刻机市场太小,飞利浦去美国和P&E、GCA、Cobilt、IBM等公司谈了一圈也没人愿意合作。
后来,荷兰本土ASM International公司闻讯主动要求与飞利浦合作,不过后者认为ASM只有半导体前后道的经验,而且“体量太小”玩不了光刻机。但在ASM老板Arthur Del Prado苦苦追求下,双方谈判一年多后,决定各出资210万美元成立占股50:50的合资公司ASML。
然而,1984年4月1日ASML成立时,飞利浦狡猾地把十六台还没做好的库存PAS2000光刻机折价180万美元算出资,也没有再拨付经费,甚至不提供办公室。31个ASML初期员工就在飞利浦大厦外的简易木棚房办公。

ASML最早成立时的简易平房,后面的玻璃大厦是飞利浦
另一方面,同样在八十年代初,为了不被强劲发展的美日甩开距离,欧洲共同体在高科技领域推出政府资助主导的“尤里卡计划”。在这个计划框架内,关于集成电路的子计划叫做JESSI,而JESSI里面最重要的一个项目叫做MEGA。
飞利浦和德国的西门子是MEGA项目的核心主导。两大巨头计划五年内各出资约15亿马克,其中两国政府资助约5亿马克,目标是在八十年代末赶上日本人。不过,考虑到内存业投资巨大和风险巨大,两个公司进行了分工:飞利浦负责SRAM,西门子负责DRAM。
也是在1984年,MEGA项目正式启动。西门子采取直接引进日本的技术,包括东芝DRAM技术、佳能光刻机等,并于1987年顺利量产了1Mb DRAM,且业务蒸蒸日上。然而,由于SRAM的市场需求不旺,以及英特尔把它集成到CPU里(cache缓存)。这导致飞利浦的年产能足够当时全球用三到四年,其SRAM项目最终失败。
此后,亏了血本的飞利浦开始将战略眼光转向东亚,于1987年与台湾“政府”资助1亿美元的工研院成立合资公司——台积电,占股为27.5%。飞利浦孤注一掷,毫无保留地把MEGA生产线开放给台积电学习,然后再原封不动地把整条生产线搬到台湾给台积电。事实证明,飞利浦之后从这项合作中获益颇丰。
不过,值得注意的是,在1988年底台积电生产线快装好的时候,发生了一场意外的火灾。台积电把所有被烟熏过的光刻机退回ASML,并重新下了17台新机的订单。ASML刚好资金非常紧缺,这些订单在关键时刻救了急。结果为火灾买单的保险公司,成了当时ASML最大的客户。

实际上,八十年代末正值半导体市场大滑坡,导致一众美国光刻机厂商都碰到严重的财务问题,纷纷破产或倒下。但也许时势造英雄,某种程度上,飞利浦在MEGA项目上的失败催生了台积电,而台积电的一场大火扭转了ASML的命运。
经过如此因缘巧合、互相扶持,ASML和台积电从两个当时默默无闻的小公司崛起成如今的半导体行业绝代双骄。他们的运数夹带着历史的偶然和图腾下的必然,而历史遗弃了飞利浦和美国公司的“傲慢与偏见”。
美国的“先发”和谢幕
二战结束后不久。1947年,美国贝尔实验室发明第一只点接触晶体管。八年后,贝尔实验室再使用800只晶体管组装了世界上第一台晶体管计算机TRADIC。自此,光刻技术开始萌生发展。早期的晶体管计算机,主要应用在军事领域。
到了六十年代初,仙童半导体发明了至今仍在使用的掩膜版曝光刻蚀技术,并且建立了世界上第一台2英寸集成电路产线。这使得计算机具备体积更小、适用,性能更优秀的可能,在这之前,诸如IBM的701和650系列计算机均是使用电子管的庞然大物。使用晶体管的计算机有所改善,但也不甚理想。
IBM选择了仙童半导体的光刻工艺和产线,并为IBM360计算机投入总计50亿美元,这一金额是美国研制第一颗原*弹子**曼哈顿工程的2.5倍。1964年4月7日,IBM360的六个型号推出约一年半后,于1966年底IBM公司年收入超过了40亿,纯利润高达10亿美元,跃升美国十大公司行列。五年内IBM360共售出了32300台,创造了当时电脑销售奇迹。
IBM360被誉为“改变人类生活”的伟大发明,它的巨大成功反过来推动了美国、日本等厂商的光刻技术和集成电路产业发展。当时,冷战正进行到关键时候,美国对半导体和集成电路的需求越来越大,美国国内供应短缺。日本利用这个机会迅速接过该产业。而此前日本半导体应用主要在收音机领域,美国根本不予重视。六十年代末,意在电子产业图腾的日本尼康和佳能开始进入光刻领域。

IBM360计算机
不过,那时的掩膜版是1:1尺寸紧贴在晶圆片上,而晶圆也多只有1英寸大小。光刻还算不上高科技,半导体公司通常自己设计工装和工具,只有GCA、K&S和Kasper等少数公司做过一些相关设备。比如GCA公司开发的光学图形发生器和分布重复精缩机。
七十年代初,光刻机技术更多集中在如何保证十个甚至更多个掩膜版精准地套刻在一起。之后,美国公司开始竞赛。Kasper仪器公司首先推出了接触式对齐机台,并借此取得了领先,Cobilt公司则开发出了自动生产线。但接触式机台后来很快被接近式机台所淘汰,因为掩膜和光刻胶多次碰到一起太容易污染。
此外,当时拿到美国军方投资的Perkin Elmer公司推出了投影式光刻系统,搭配正性光刻胶极为好用而且良率颇高,因此迅速占领了市场。1978年,GCA公司推出真正现代意义的自动化步进式光刻机(Stepper),通俗一点说是机器曝光完一块挪个位置再刻下一块,实现“自动化”,其分辨率比投影式高5倍,达到1微米。

不过,由于刚开始Stepper生产效率相对不高,Perkin Elmer在后面很长一段时间仍处于主导地位。80年代一开始,GCA的Stepper还稍微领先,但很快尼康发售了自己首台商用Stepper NSR-1010G,拥有更先进的光学系统,而且极大提高了产能。
八十年代,尽管美国光刻机厂商“群雄争霸”,但光刻机市场仍仍未成熟,还只是一个小市场,一年卖几十台的公司就算大厂。同时因为半导体厂商相对固定,一台机器能用很多年。这导致哪家的机器落后一点,就没人愿意买。技术领先成为夺取市场的关键,赢家通吃。
GCA和尼康一起挤压了其它厂商的份额,尤其是Perkin Elmer的投影式光刻。P&E的市场份额从80年超过三成快速跌到84年不到5%。但是,由于GCA的镜片组来自德国蔡司,不像尼康自己拥有镜头技术,合作方面的磨合问题使得GCA产品更新方面一直落后了半拍。
1982年,尼康在硅谷设立尼康精机,开始从GCA手里夺下一个接一个大客户:IBM、Intel、TI、AMD等。在日本国内,半导体产业大发展,东京电子、 NEC、东芝等厂商的采购也推动了尼康的发展。两年后,尼康已经和GCA平起平坐,各享三成市占率。Ultratech占约一成,Eaton、P&E、佳能、日立等剩下几家每家都不到5%。

糟糕的是,1986年前后半导体市场大滑坡,此前在世界范围内强势崛起的日本NEC、东芝和日立等开始收缩,三星则在政府资助下利用“反周期规律”收割市场,这导致美国绝大多数光刻机厂商都碰到严重的财务问题。同期,GCA和P&E的新产品开发都停滞了下来。但美国人显然不会就此罢休,于1986年和1991年两度逼迫日本签订有利美国的《半导体协定》。
利用“政治手腕”的美国半导体并没有迅速改善,而在光刻机厂商中,1988年GCA资金严重匮乏被General Signal收购,又过了几年GCA找不到买主被关闭。General Signal旗下另外一家Ultratech最终被MBO收购,但是规模也不大。1990年,P&E光刻部也支撑不下去被卖给SVG。美国的光刻机时代宣告结束。
不过,当时日本的半导体产业由于内部问题、行业萧条和美国、韩国的外部冲击,开始走向了衰败,但日本的光刻机仍然占据优势。1980年还占据大半壁江山的美国三雄,到八十年代末地位完全被日本“微影双雄”取代。
日本、荷兰争霸
九十年代的光刻机市场,实际是尼康、佳能与新晋的ASML的竞争。虽然ASML的光刻机初期销量惨淡,第一年只售出一台,但最终还是获得飞利浦的支撑。此时,尼康和佳能仍在“收拾”美国市场。而ASML着重开发新兴市场,先后于香港设立地区总部,于韩国设立办事处,并且活跃在中国内地、俄罗斯等地
推出两代光刻机后,1994年ASML的市场份额只有18%,但设计超前的8英寸PAS5500成为扭转时局的重要产品,另外1995年的IPO也给ASML插上了翅膀。率先采用PAS5500的台积电、三星和现代(后来的Hynix)很快决定几乎全部光刻改用ASML。

由于ASML对半导体新兴市场的主动出击,公司获得了极大的发展。1999年公司营收首次突破10亿欧元,达到12亿欧元;而2000年时营收更是翻了两倍以上,达到27亿欧元。此后,ASML在全球市场和光刻技术不断攻城略地。
在技术方面,半导体领域的原生驱动力是摩尔定律。这个预言中间改过一次,美国戈登·摩尔博士1965年最早的预言是集成电路密度每年翻倍,而1975年他自己改成每两年翻倍。但谁也没想到,光刻光源被卡在193nm无法进步长达20年。
为了实现摩尔定律,光刻技术就需要每两年把曝光关键尺寸(CD)降低30%-50%。根据瑞利公式:CD=k1*(λ/NA),光刻机厂商能做的就是降低波长λ,提高镜头的数值孔径NA,降低综合因素k1。而当时降低波长λ成为最直接有效的方法。
九十年代末,科学家和产业界提出了各种超越193nm的方案,其中包括157nm F2激光,电子束投射(EPL),离子投射(IPL)、EUV(13.5nm)和X光,并形成了以下几大阵营:157nm F2,13.5nm EUV LLC,1nm 接近式X光,0.004nm EBDW或EPL,还有0.00005nm IPL。
不过,以上所有方案和阵营都以失败告终,它们败给一个工程上的简单解决办法:在晶圆光刻胶上方加1mm厚的水,水可以把193nm的光波长折射成134nm。自此,浸入式光刻成功翻越157nm大关。加上后来不断改进的高NA镜头、多光罩、FinFET、Pitch-split、波段灵敏的光刻胶等技术,浸入式光刻机一直做到如今的7nm。
2002年,台积电的林本坚博士在一次研讨会上正式提出了浸入式193nm的方案,这基本上宣判了半导体界正在开发的各种光刻技术方案的死刑,而ASML抓住机会,在一年的时间内就开发出了样机并在之后推出浸入式产品XT:1700i,该光刻机比之前最先进的干法光刻机分辨率提高了30%,可以用于45nm量产。世界各大半导体厂商广为采纳,而XT:1700i也成为ASML对尼康、佳能的致命一击。

林本坚博士
在ASML推出浸入式光刻机XT:1700i的前后脚,尼康也宣布自己突破完成了157nm产品以及EPL产品样机。然而,浸入式方案属于小改进大效果,ASML产品成熟度高,所以很少有厂商去订尼康的新品。随后,尼康被迫也宣布去做浸入式光刻机,但为时已晚。
一方面,光刻机就像印钞机,材料成本可以忽略不计,而时间就像钻石一样珍贵。新产品需要至少1-3年时间由前后道多家厂商通力磨合,哪一家厂商尽早量产就有更多时间去改善问题和提高良率。另一方面,ASML和台积电的合作也更为紧密,ASML自然深度获得台积电的浸入式方案技术。反过来,选择ASM产品的台积电、三星、海力士也在之后崛起成为世界三大半导体豪强。
佳能当年的数码相机称霸世界、利润可观,对一年销量只有百来台的光刻机重视不够。直到现在佳能还在卖350nm和248nm的产品,给液晶面板以及模拟器件厂商供货。尼康在ASML的阻击下遭遇了大溃败,其在2000年前后还是全球光刻机老大,但之后一直呈现下滑态势,直至ASML如今统领光刻机近八成市场份额。
实际上,2000年后,由于缺乏新一代157nm激光需要配置的反折射镜头技术,这也是让ASML焦虑的地方。而美国SVG拥有最成熟的157nm光学技术。另外,在美国能源部和几大芯片巨头合建的EUV光刻联盟里,ASML还只是个小配角。在技术升级战略的重要关头,ASML决定报价16亿美元收购市值只有10亿的SVG。
不过,这次收购同样遭到美国政府和商会的阻挠,美国外国投资委员会在收购协议上加了一堆条件,其中包括不许收购SVG负责打磨镜片的子公司Tinsley,以及保证各种技术和人才留在美国等。另外,美国华尔街资本还大举买入ASML股份实现对该公司控股。如今,ASML的三大股东资本国际集团、贝莱德和英特尔均来自美国。
上述条件让ASML“顺理成章”地成为了半个美国公司。而与此同时,ASML也享受到美国强劲基础科学带来的好处,为多年后在EUV一支独秀做了有力铺垫。2015年,EUV光刻机可量产的样机发布。虽然售价高达1.2亿美元一台,但还是收到各半导体厂商诸多订单,排队等交货。

售价1亿美元以上的EUV光刻机,该机重达180吨,超过10万个零件,需要40个集装箱运输,安装调试需要超过一年
中国的后发追赶
在世界半导体起伏浪潮下,中国也开始在核心的光刻机领域追赶。2002年,上海微电子成立。公司致力于半导体装备、泛半导体装备、高端智能装备的研发制造,产品包括前道光刻机、后道封装光刻机、平板显示光刻机、检测设备、搬运设备等。
2006年,上海微电子承接了光刻机国家重大科技专项—— “核高基”02专项的浸没光刻机关键技术预研项目(已通过国家验收)和90nm光刻机样机研制(已通过专家组现场测试)任务。另外,中电科45所将从事分步投影光刻机研发任务的团队整体迁至上海参与其中,参与这个项目。

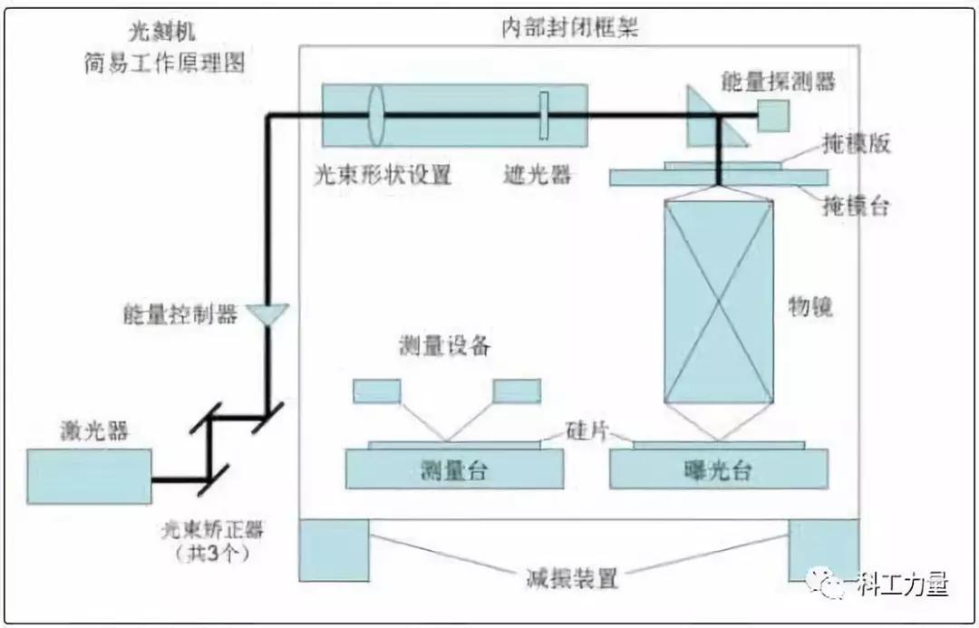
浸没式光刻机原理
目前,上海微电子前道光刻机实现90nm制程,封装光刻机市占率领先。其中,IC后道封装光刻机国内市场占有率达到80%,全球市场占有率40%。此外据传上海微电子65nm制程设备正在进行整机考核,对65nm的进行升级后就可以做到45nm。
根据了解,我国光刻机设备的研制起步也不晚。从上世纪七十年*开代**始,先后有清华大学精密仪器系、中科学院光电技术研究所、中电科45所投入研制。其中,清华大学精密仪器系研制开发了分步重复自动照相机、图形发生器、光刻机、电子束曝光机工件台等半导体设备。另外,中科学院光电技术研究所在1980年研制出首台光刻机,中电科45所1985年研制我国同类型第一台 g线1.5um分步投影光刻机等等。
不过,八十年代底,中国开始奉行的“造不如买”的政策,一大批企业纷纷以“贸工技”为指导思想。产业抛却独立自主、自力更生的指导方针,盲目对外开放。由于没有了顶层设计,中国的集成电路在科研,教育以及产业方面出现了脱节:研发方面单打独斗,科研成果转化成产品微乎其微。

尽管中国愿意买,但仍然遭到*锁封**。在1996年签订的《瓦森纳协议》框架下,欧美国家最先进的几代光刻机一直对华禁售。出售的光刻机也都有保留条款,禁止给国内自主CUP 做代工,即使是小批量生产用于科研和国防领域的芯片,也存在一定风险,这很大程度上影响了中国半导体产业的发展。
2000年之后,中国半导体产业幡然醒来。进入了海归创业和民企崛起的时代。中星微的邓中翰于1999年回国,中芯的张汝京于2000年回国,展讯的武平和陈大同于2001年回国,芯原的戴伟民于2002年回国,兆易的朱一明于2004年回国。他们带着丰富的经验和珍贵,涌入了中国半导体产业的大潮。
中国半导体厂商的发展,使得他们需要采购更多光刻机设备,而这推动了国内光刻机发展。目前国内从事集成电路前道制造用光刻机的生产厂商只有上海微电子和中国电科旗下的电科装备等。不过,尽管上海微电子在后道光刻机在市场上有不俗表现,但在ASML、尼康、佳能统治的前道光刻市场上则几乎空白。国内的长江存储、中芯等也选择了ASML的前道光刻机。要真正实现不被“卡脖子”,这一领域还有待奋发突破。
另外,由于前道光刻机属于高精尖技术,ASML因其技术优势而招来了重大窃密案。ASML于5月4日发表声明指出,加州圣克拉拉市法院判决XTAL窃取其商业机密一案,ASML胜诉,公司将获得 8.45亿美元赔偿,并可接手已破产的XTAL的大部分知识产权。而ASML的CEO彼得·韦尼克(Peter Wennink)日前向荷兰国家电视台证实,中国政府并没有针对该公司的“阴谋”,是韩国公司支持针对ASML的间谍活动。

中国科技产业曾不少落后于西方,但在统筹建设下实现了快速追赶和不少超越。目前,上海已建成中国集成电路产业的“桥头堡”。7月16日,上海市经济和信息化委员会发布《上海市智能制造行动计划(2019-2021年)》。其中包括在集成电路领域,推动光刻机、刻蚀机等关键技术装备研制和产业化,提升芯片制造产业链的智能化和自主可控水平。由此预见,国产光刻机将在政策指引下“集中力量”进一步发展。
可以看出,光刻机首先被美国公司发明出来并赚了一波钱后,产业基本上在美国、日本和欧洲各地打转,这些玩家互斗同时也掏走了世界各地半导体厂商的腰包。而在此后,美国对日本、荷兰厂商的傲慢最终“自食其果”,在芯片业制造价值链顶端落幕。如今,中国、韩国等仍在寻找发展光刻机的机会。其中,上海微电子已崛起为重要新生力量,或许,历史的偶然和必然也能让它成为下一个ASML而“燎原”呢。
附录:光刻工艺的过程
第一步 铺胶
涉及流体力学、表面物理和化学

第二步 量测与曝光量测
涉及 光学、数学

曝光
涉及 光学、数学、高分子物理与化学、表面物理与化学
