电磁阀基础知识概述
电磁阀:是用来控制流体方向的自动化基础元件,属于执行器;通常用在机械控制和工业阀门上面,通过一个电磁线圈来控制阀芯位置,切断或接通气源以达到改变流体流动方向的目的,来对介质方向进行控制,从而达到对阀门开关的控制。
电磁阀是由几个气路和阀芯组成的,由阀芯把各个气路之间接通或者断开。
电磁阀的作用原理:
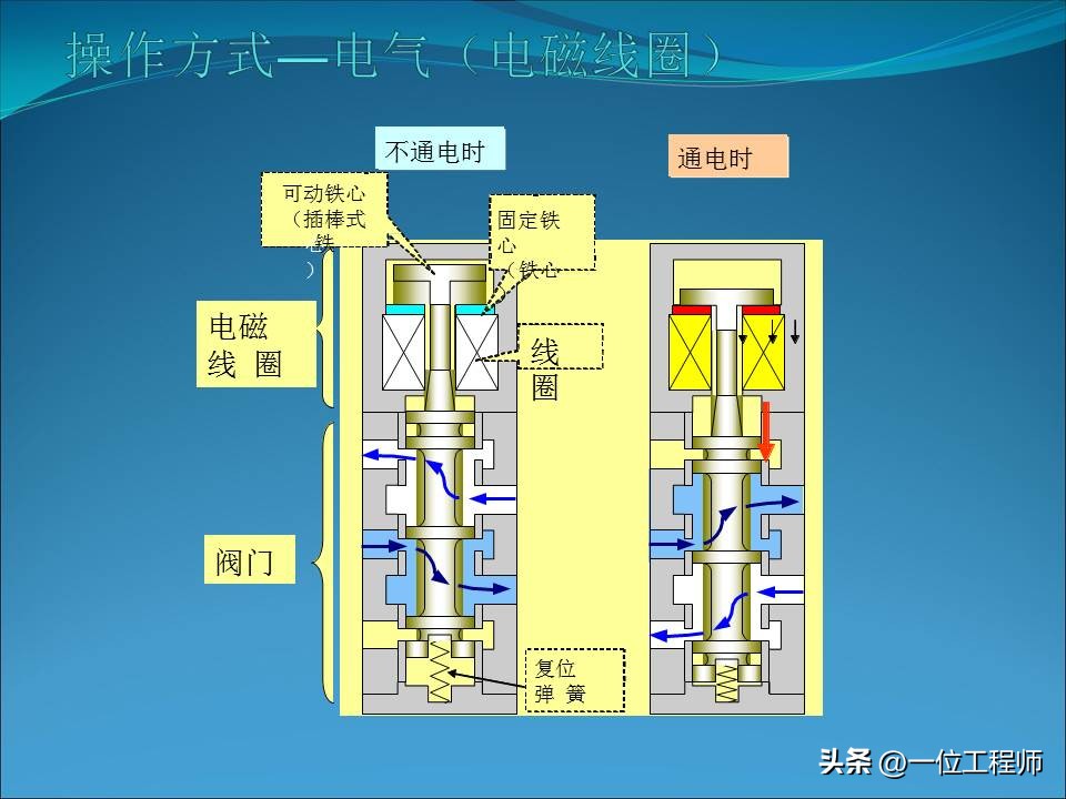
得电时利用电磁线圈产生的电磁力的作用,推动阀芯移动,实现各个气路的通断,单电控的失电时在弹簧力的作用下回复原位;双电控的保持原位;先导式的按功能而定。
50页内容图解电磁阀的拆解















































1000G机械、液压、电气、非标等领域都需要的资料
1000G机械相关领域全部资料涉及的面很广,具体来说内容涵盖传统机械行业、机械加工、材料类、材料成型、电气行业、液压行业、机电类、机械传动、一千多份非标设备三维模型和非标设计等等领域。
具体内容有:文档手册类(千余份工程师设计手册、机械设计手册、机电相关手册、液压类手册、自动化类手册、材料成型手册、非标设计手册等等,所有历史文章的PPT源文件等)。
常用的设计工具(500套自动计算表格,其中包括各类传动校核、选型设计表格、尺寸自动计算表格、轴承校核、齿轮校核与设计等等)。
视频教程类(十余款常用的机械设计软件的教程,其中包括UG各版本、SolidWorks、CATIA、proe、CAD、Adams等等基础知识)。
我相信这1000G全部资料对于提升你的能力一定会有很大的帮助。同时在工作中遇到相关问题的时候,这些资料也能提供很好的指导作用。






如需获取以上1000G机械领域相关资料的,可以后台留言咨询获取。