年前朋友就和我商量说要装四台商用剪辑主机,公司业务规模扩大,之前剪辑机器都不够用。
只是年前显卡就已经开始溢价了,朋友也没太在意,想着十五过后再装,显卡也不会涨太多。
我们都低估了显卡市场的行情,年后3080一路溢价飞奔,超出预算太多,只能妥协一下, 用2080Ti替代,等到市场行情稍微正常一些,再继续升级。


整机以实用稳定优先,适当考虑一些性价比和特色配件,同时电源考虑日后升级3080乃至3080Ti,功率上不能太低。

配置表:
CPU: AMD 锐龙5900X
主板:华擎B550 Steel legend 钢铁传奇
内存:金士顿骇客神条DDR4 3600 16G X2
SSD:希捷酷玩520 1T
机箱:安钛克DF700 FLUX
电源:安钛克NEO ECO 850W
散热:利民PA120 BLACK塔式散热器
附件: 利民TL-C12 Pro 12cm机箱散热器X3
显示器:明基PD3200U 4K显示器
键盘:IKBC Bilibi联名版茶轴机械键盘
显卡:空气显卡3080,暂时用2080Ti替代
850W日后可以稳压3080,不选用水冷还是处于稳定考虑,毕竟这台主机日后负荷压力挺大的,风冷能压住就用风冷,水冷毕竟还是有漏液的隐患。
所以机箱方面选用了全塔,大空间也有利于散热和日后升级,同时安钛克DF700本身就自带了5只风扇,搭配利民的3只风扇,整机散热不是问题。
显示器方面没有什么太多说的,就三点要求,大,4k,色彩精准。
出片规格方面是根据甲方需求,但是一般拍摄都是拍摄4k素材,所以一台4K显示器是刚需,屏幕大是朋友的需求,色彩精准则是最基本的要求。
32寸应该是桌面非带鱼屏能承受的最佳规格了,毕竟苹果的XDR显示器也是限制在了32寸这个规格。
机箱&硬件展示
先来聊聊安钛克DF700 FLUX。

DF700 FLUX是安钛克主打的强力散热系列,专为新卡做了一个散热风道,同时也做了一定外观优化设计,看起来没有那么刻板。

内部结构一览,前面板和顶部均支持3只12cm风扇,或者两只14cm风扇,后面板也支持一只12cm风扇,电源仓顶部同样可以安装两只12cm风扇。
如果不考虑水冷,这台机箱总共可以安装9只12cm风扇,挺适合高负荷运行的主机。

DF700 FLUX本身也集成了ARGB控制器,通过顶部的LED按键可以一键切换。

顶部集成了双USB3.2接口,一个LED控制按键以及电源,同时具备磁吸防尘网,方便打理。

锐龙9 5900X,12核24线程,挺适合剪辑后期工作,单核性也挺强,TDP为105W。
朋友从一开始就没考虑intel,目前后期剪辑流程来看,确实是A的CPU搭配N的显卡更适合。

主板来自华擎的B550 Steel legend 主板,按理说5900X应该搭配X570使用,但是最近各家B550的新品表现都很不错。

大板的优势,四条内存插槽,不过从现状来看,双16G两根内存已经可以妥妥满足剪辑后期需求了。

双M2插槽均提供了散热装甲,能为高负荷运行的固态SSD提供良好的散热。

接口方面,2.5Gbps网口是这代B550更新的一个实用亮点,配合2.5Gbps路由器,可以轻松发挥SATA接口硬盘的性能,在局域网内搭配2.5Gbps NAS,快速备份商业拍摄素材。

从做工和供电规格来看,华擎这块B550主板挺贴切它的slogan:钢铁传奇,精工品质。

内存来自金士顿的骇客神条DDR4 3600 灯条。

作为内存行业的大佬来说,这套骇客神条销量还不错,支持RGB灯光设计,高品质内存颗料的选择也带来了一定的可靠性和兼容性,当然还有超频带来的性能提升。

这套内存本身高度设定也还不错,能兼容绝大部分风冷散热器,适合专注风冷的玩家和消费者。

固态SSD来自希捷的酷玩520,既然搭建了AMD平台,那么索性直接选择PCI Gen-4规格的1T固态。
目前11代intel CPU也开始发力了,至少不久的将来我们就可以在intel平台享受这个极速。

酷玩520的读写速度理论极致分别为5000MB每秒、4400MB每秒,高性能的定位足以满足性能发烧友、繁重的剪辑后期以及游戏玩家的需求。

选择1T容量是为了安全冗余,1TB的写入寿命为1800TBW,加上5年的质保,和3年内免费原厂数据救援服务1次,可靠性有保证。

电源来自安钛克的NEO ECO 850W金牌全模组,850W功率就是为应付后续升级。

NEO ECO 850W金牌全模组采用的是扁平线设计,装机过程理线相对轻松,质地也比较偏软。
当然选中安钛克的理由还是7年换新的质保,考虑到这是一台繁重任务的剪辑后期主机,稳定长期的电源供电是最重要的,7年换新等于吃了一颗定心丸。

利民PA120 BLACK塔式散热器,六热管双塔散热器,TPC能力高达245W。应付TDP为105W的5900X,标配TF7导热硅脂,可以轻松压制。

全黑化的设计可以搭配组建一台黑武士风格主机,同时不带RGB灯效也让不喜欢RGB灯光的消费者有更多选择。

直径6mm的逆重力热管,同时底部也做了避让内存的切角处理,兼容一些较高盔甲内存。

利民TL-C12 Pro散热风扇,S-FDB轴承,到手份量明显比一般12cm机箱风扇重很多,其实CPU本身热量倒还是可以,但是考虑到3080甚至3080Ti可怕的功耗带来的热量,上Pro专业风扇倒也是无可厚非。

明基的PD3200U设计显示器,32寸规格我也是第一次体验,我之前一直用的27寸4K规格显示器,对比32寸后感觉回不去了。
具体表现在图标和字体上,因为尺寸的放大带来的点距增大,视觉体验会舒服很多。
其他方面主要还是看中PD针对设计和影视后期优化,当然色彩精准度也是足够优秀,能满足剪辑后期流程的工作。

读卡器和USB接口以及耳机插口位于侧面,方便使用,视频接口提供了双HDMI2.0以及一个DP接口和Mini DP接口,在刷新率只有60Hz的场景下,HDMI接口带宽足够用。

键盘就是朋友耍的一个小性子了,公司年轻剪辑后期较多,IKBC Bilibi联名版茶轴机械键盘就很二次元,放在公司适当活跃下氛围。

IKBC Bilibi联名版茶轴机械键盘为无线2.4G/有线双模,日常剪辑还是会连有线使用,毕竟更稳定。

我个人也感觉挺有意思的,算是这台剪辑后期主机的一个小亮点。
装机展示

我这几年自己和帮朋友装的主机,仅仅有两台是intel,绝大部分是AMD,可见AMD真香还要持续很长一段时间,就是风水轮流转,当下AMD显卡功耗低于N卡,AMD 9系CPU因为持续涨价,性价比反而没有intel高。





ATX装机最好的一点就是轻松,不会像ITX那般容易翻车,安钛克DF700 FLUX 也没有什么特别要注意的方面。

成品效果如图,得益于后部走线,机箱还是蛮整洁的,当然如果有更高的需求,可以上定制电源线。
这个机箱最大的优势提供了足量的风扇位,电源顶部也预留了风扇位,为显卡提供垂直风道,当后续上3080这种功耗大户的时候,散热效率会提高很多。

背部理线也没什么难度,稍微调整下就能盖上背板。

点亮主板,内部空间还是挺大的,3.5寸机械硬盘盘位位于底部和背面,可以降低内部集成热量,同时不影响散热风道。
整机搭配展示


机箱本身自带RGB控制器和按键,可以快速调整RGB灯光,整机灯光也能协调一致。
主机性能测试
首先是CPU-Z中的优秀成绩,拿到手后这颗5900X测试性能一枝独秀。

单核跑分成绩也是相当优秀,其中单核成绩直接超越了3950X,为676.9。
多核成绩相对于16核32线程的3950撕裂者,也并没有拉开太大差距,成绩为9931,和3950只有1000分不到的差距。
多线程倍率14.67。

CINEBENCH R15中跑分成绩单核266cb,多核3720cb;R20中跑分成绩单核630cb,多核8484cb。
V-ARY用于测试处理器和显卡渲染成绩,成绩为16611,选用传统CUDA(显卡和CPU共同完成)渲染成绩为862,选用RTX(N卡)渲染成绩为1091。
后续升级3080表现会比2080Ti更强。

3D Mark主要是针对于显卡,目前3080性能相对2080Ti大约提升30%左右,尤其是对于4K分辨率下的游戏流畅度提升,这个参数就仅供参考了。

PC Mark10总成绩9704分,数位内容创作成绩也是仅次于游戏性能,分数达到12116,其中照片编辑分为是14650,渲染与视觉化分为18515,视频编辑分数为6558。

希捷酷玩520固态成绩,在三款测速软件都能达到4200以上读取,4000MB每秒左右写入,另外在测试软件中速度曲线表现平稳。

华擎B550 Steel legend 钢铁传奇超频相对设置比较简单,设置超频相当油耗,同时金士顿这两条内存体质挺好,比如小超到3733频率,也可以提升不错的性能。

左侧为默频测试成绩,3600MHz下读写速度为65G/52G以及63G,延迟67.8ns。
右侧成绩为小超到3733MHz,读写67G/53G以及62G,延迟75.4ns。

同时在20分钟拷机测试中,机箱整体散热控制的良好,自带风扇和利民机箱风扇表现偏向静音且低噪音。

20分钟稳定拷机测试,CPU稳定没超过68度,稳定在70度以内,2080Ti显卡温度稳定在74度左右,显存温度大约在86度。
而主板温度只有40度左右,表现良好,机箱风扇也没有全速运行,噪音控制也不错。
聊聊这块占据一半生产力的显示器

我之前用过最大的显示器也就是27寸规格,不过此前是2K分辨率,升级到4K分辨率并没有太久,27寸的4K表现整体观感还是优秀的,但是仅仅是图片和视频的观感,软件上的文字相对27寸2k会小很多,就挺吃力的。

32寸规格4K分辨率下软件字体相对会大一些,观感没那么吃力,或许因为这个原因朋友才选择明基32寸PD3200U。
27寸放大到175%依旧感觉有些吃力,而32寸放大到150%,观感体验就会很好了。
以Lightroom为例,右侧调整菜单区域文字明显会大很多。

涉及到视频剪辑,在一定范围内屏幕是越大越好,人眼的适应能力是非常强悍的,在近距离下32寸体验的不适会很快消失,然后你就会发现无法离开32寸这个规格。

PD3200U自带多种图像模式,除了用于剪辑,这台主机有时候也会客串一下其他用途,所以自带的动画设计和CAD/CAM模式就非常实用。

另外在色彩精确度上表现也非常精准,兼容后期照片处理也可以游刃有余,不至于掉链子。
至于影视后期,朋友公司一些大的商单是有一台覆盖P3广色域的专业显示器专门调色的,各司其职,流程也是挺严谨的。
而对于一些小的商单,没有电影机拍摄需求的场景下,PD3200U这类显示器也可以应付得了。
最近朋友公司的商单都有保密需求,暂时没有能拿到测试素材,不能完整的测试这台生产力的输出渲染时效,也是比较遗憾了。
我用红蜘蛛5测试了PD3200U的素质,测试前已经预热了1个小时左右。

色域方面提供了100%sRGB,79%Adobe RGB色域,以及85%P3色域。

在色彩精确度方面,标准模式下测得德尔塔E数值平均值仅有0.76,绝大部分色彩精确度差异都在1以内。


在色调响应方面,光度为2.2,与参考2.2曲线几乎一致。灰阶方面,100%输入RGB时,色温在6900K左右。

亮度方面,最大亮度310cd/㎡,最低亮度56.5cd/㎡,对比度在50%亮度下为750:1,白点为6800K。

色度均匀性方面,67%亮度下4号区域最接近6500K,1号7号区域差距最大,数值接近为2.9ΔE。

亮度均匀性方面,67%亮度下,5号区域亮度最高,5号区域最低,差值19%。

明基PD3200U提供了不错的显示面积和优秀的观感体验,可以合理应付生产力场景,至于32寸剪辑后期合理不合理,看看隔壁的XDR可以窥见一些现状。
也简单跑了跑游戏体验
没能拿到工程项目文件测试,我只好转而测试了三款游戏,基于2080Ti和3080大约30%的差距体验,各位看官自己脑补一下帧数即可。

画质全开场景下,4K分辨率下2080Ti可以跑到平均84帧的极限地平线4。

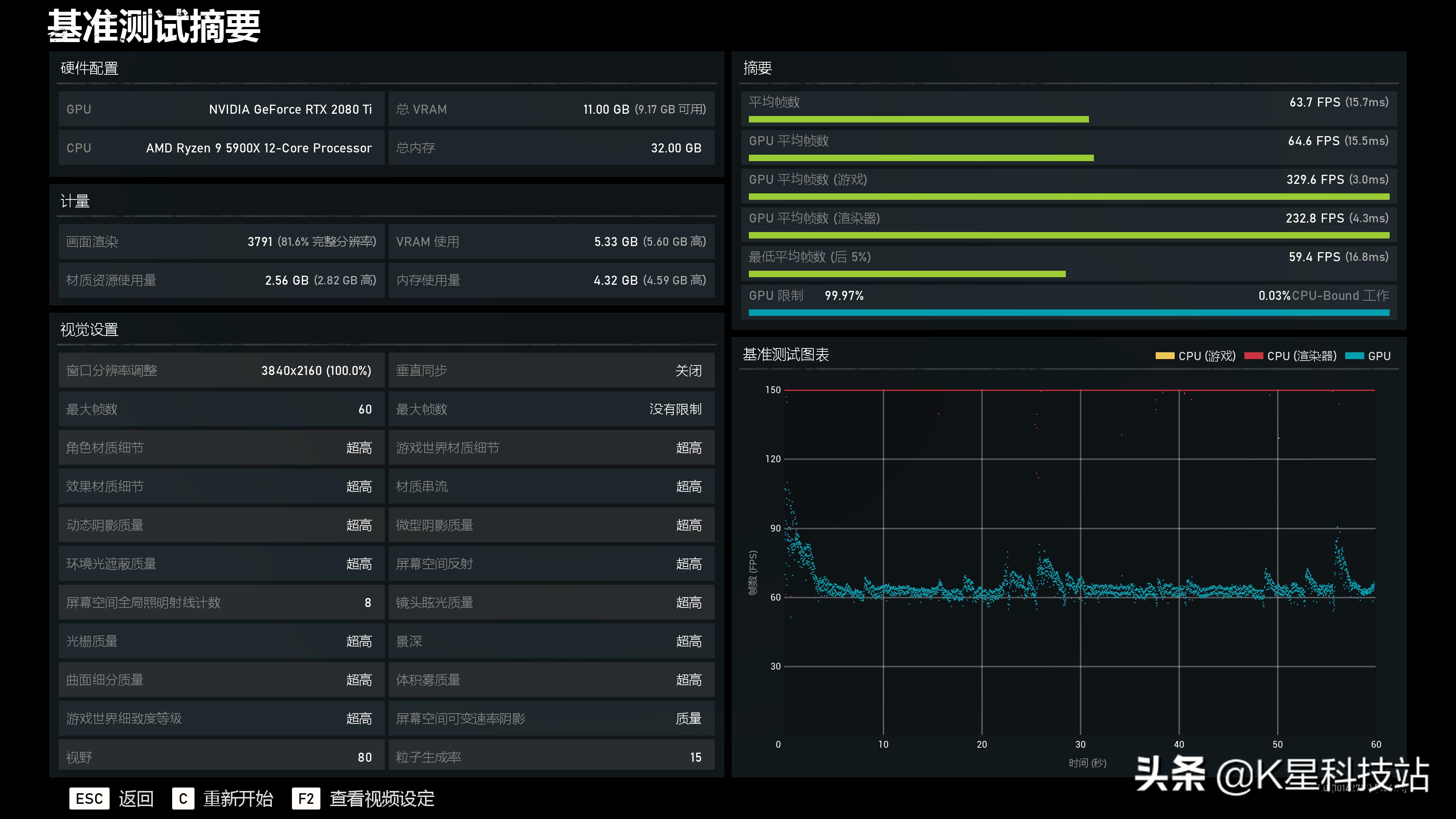
画质全开的场景, 4K分辨率下2080Ti可以跑到64帧的战争机器5。

以及画质全开,4K分辨率可以跑到75帧的孤岛惊魂5。

以上就是这么多了,原本两台双3070的生产力主机也下调了显卡预算,只打算用上一代的2060,只能说这波显卡挖矿操作,不仅仅是影响游戏玩家,连带很多做后期,用不到专业图形卡的公司也很被动,只不过他们预算相对充足,下调预算也能保证一定性能。
N卡溢价下的妥协,波及面太广了,当失去消费玩家,市场被游戏主机和手游占据,那时候显卡只能成为专业而小众的产品?我不希望这一切会发生。