
不久前,我们发布了免费的公有云SaaS管理平台
→免费的SaaS云管平台来了
派网SaaS采用多租户多企业组织架构模式,能够对分散在各地的Panabit实现集中远程管理,让运维工作更加轻松便捷。
▶派网SaaS地址:https://saas.panabit.com
派网SaaS上线后,得到了诸多小伙伴们的肯定与好评,我们倍感欣慰。同时,我们也收获了很多中肯的建议,在此基础上,经过一个多月的持续更新优化,我们的公有云SaaS管理平台又新增了一波酷炫新功能!
Update
新增功能一:设备运维
如何简单高效地管理多台设备,一直是网络管理者重点关心的问题。
派网SaaS新增的设备运维模块,包含配置备份、批量设备升级与批量APP升级等功能,一键批量管理多台设备,简化运维的同时,大大提高工作效率*。
*注:设备运维功能,需提前在网关设备的应用商店中手动安装【SaaS客户端】APP后,方能正常使用▼

批量配置文件备份
可以轻松地对设备进行配置文件批量备份,并将备份永久保存和*载下**,再也不用担心配置丢失了。

批量备份

永久保存与*载下**
批量设备升级
支持对设备进行批量的版本升级,并能自动筛选出与所选升级包相匹配的设备以供选择。此外,我们还详细记录每次升级的日志,以及升级前后的版本详情。这使得设备升级过程更加可控和透明,让用户更好地了解设备的状态。

批量版本升级
批量APP升级
除了设备升级,平台还支持对设备上运行的APP进行批量升级。可以选择一批设备,并一次性将最新的APP版本应用到它们上面,确保设备上始终运行着最新的APP版本,以提供更好的功能和性能。

批量升级APP
自定义升级包
SaaS平台默认提供官方最新的软件升级包。此外,我们还支持用户上传自定义的网关设备升级包和APP升级包。用户能够灵活地满足不同设备的特定需求,并根据自己的要求进行升级。
上线前任务预配置
平台还支持对未上线设备预先配置升级版本、升级APP和配置备份等任务。这样,当设备上线后,它们将自动应用所配置的升级版本和APP,并自动备份配置,减少上线的工作量。
Update
新增功能二:集中监控
多设备监控
SaaS平台支持集中监控多台Panabit设备的上下行带宽和连接数趋势,一目了然地查看各个设备的网络性能表现。

多设备集中监控
阈值标记线
为了让用户更直观地了解设备的状态,我们引入了阈值标记线功能。设置带宽阈值,通过标记线可以清楚地看到哪些网关的带宽或连接数超过阈值,哪些低于阈值,有助于及时发现并解决网络性能问题。

阈值标记
Update
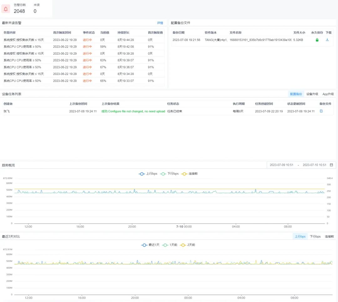
新增功能三:单设备视图
新增的单设备视图,可以更方便地查看单台设备的相关信息。
在单设备视图中,可以看到该设备的最新未读告警、配置文件备份列表、设备任务列表,以及最近三天的上下行流量和连接数趋势图对比。还可以选择特定的时间范围,查看该设备在该时间范围内的上下行流量和连接数的趋势图。

单台设备的详细信息
总而言之,派网SaaS的功能更新,使得设备管理更加高效、便捷,同时提供了强大的监控和分析能力,帮助用户更好地管理自己的网关设备。新功能的引入将进一步提升网络管理人员的工作效率和操作体验,为用户提供更可靠、稳定的服务。未来,派网SaaS将继续致力于不断改进和创新,以满足用户不断变化的需求,为用户带来更加优质的管理体验。

更多精彩:
无线全覆盖,买菜嗖嗖快
IPv6功能强化、全新界面升级,诚意满满的更新它来了
卡巴斯基都被黑,你能幸免吗?