天气越来越寒冷
南北方大战又开始了
到底是北方冷还是南方冷这个问题上
吵的水深火热

北方人有暖气傍身所以即便外面是零下,到了屋子里依然温暖如春
而南方虽然室外温度不到零下,但是室内温度比室外还低
所以很多怕冷的南方家庭就考虑“如何过冬”
地暖、暖气片、空调选哪个?

南方人遇到的第一个“难题”
就是到底应该选择哪一款“取暖手段”?
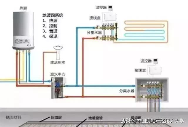
①地暖
简单说,地暖就是一种由地面向上辐射散热的取暖方式,通常分为电地暖和传统水地暖。北方的部分家庭安装队就是电暖,但是电暖的费用实在太高了,一个是安装费用高,还有一个就是电费高。所以更加常见的是水暖,如果按照100平左右的面积计算的话,水暖的安装费用大约是3万元。然后水暖是要烧天然气的,用天然气将水加热到40度,一天下来的话,大约需要然后15立方,为了计算方便,我们将天然气的价格大致取2.5元每立方。这么算下来的话,一天就需要15*2.5=37.5元的燃气费,一个月下来的话就是1000元左右了。

②暖气片
相对来说,暖气片的成本比地暖略低一些。同样是100平的面积,一般是三室两厅的布局,假如每个房间1块的话,大约需要4块暖气片(餐厅和客厅共用1块)。按照5000元一片计算,那就是2万元。暖气片对水温的温度要求比地暖高,需要将水烧到80度。不过暖气片里的温水是可以循环的,所以一天大约10立方的燃气就够用了。这么计算下来的话,一天的燃气费是25元,一个月就是750元了。

③空调
除了南方地区,北方地区基本都不会用空调取暖,因为空调的取暖效果并不好,在北方几乎没什么作用。不过南方地区,空调取暖还是比较常见的,经济实惠,且能足以应付家庭需求。同样按照100平三室两厅的布局设计的话,假设每间房都需要安装1台空调,那就是4台。空调的价格并不高,普遍是2000~3000元,好一点的5000~6000元,假设按3000元计算,也就1万2。空调取暖需要耗电,一般一天空调1个小时是0.8度。一般来说,一个家里同时开2台空调就差不多了,按在家时间12小时计算,一天大约是19.2元,比暖气片更加便宜。

所以,冬天取暖最划算的其实是空调,不过空调的取暖效果并不好,如果是在北方的话,用暖气片还是更好一些。南方的话地暖取暖效果更好一些,冬天有地暖,舒适感和生活品质都提升了一个层次
现在多南方有能力的人家就会安装地暖。比如我的同事最近就被地暖的事情烦坏了
最近同事却抱怨说家里一个月电费光是电暖就用了2500,可是家里却一点暖和气都没有,根本就不暖。他问这是怎么一回事,去他家里看了才知道。为什么他家里每个月这么多电暖费,却一点都不暖了,怕是都在给楼下邻居烧地暖了。

家里地暖装好了
却不暖这怕是最闹心的事情了
不如看看以下几点你中了几招?
原因一:初次使用或长期未使用
如果是家里的地暖是初次使用或长期未使用时水温较低,加热升温缓慢,外界气温较低,都是会出现10几个小时才能达到理想温度的现象,升温时间过长,还会导致业主误以为是地暖的问题。
解决办法:这其实并不是地暖本身的质量问题,只要在初始加热时耐心等待升温即可,但现在一般的集中供暖室温都在18℃。

原因二:有效散热面积小
地暖产生的热量都是由下向上进行传导的,如果地面物品较多,就会影响散热效果,如果有效散热面积小,就会容易导致误以为是地暖不热。
解决办法:把家里地面上的东西清理干净,少铺一些地毯,家具要采用有腿家具,这些也会让家里的地暖热起来。

原因三:管道内有气
如果家里的主管热而回水管不热,这说明管道内有气,导致热水不能进入回路循环。
解决办法:打开家里的分水器,将管道内的气排出,直到放出热水。

原因四:过滤器堵塞
如果是供暖管不热,这主要是因为水质太差导致过滤器堵塞,这就影响了系统的正常循环。
解决办法:如果家里有活口扳子,打开过滤器,清洗一下里面的过滤网,再安装回去即可。如果怕自己操作不当损坏过滤器,也可找专业人员来进行清洗,虽说花点钱,但自己更省心。

原因五:家里的地暖长期未按时清洗
地暖在使用过程中管道内会出现结垢,这看似微乎其微的结垢会导致水温下降。如果是集中供暖还会出现淤泥、菌藻等,如不定期处理,甚至会造成地暖管路出现堵塞情况

解决办法:每年冬天在启用地暖的同时一定要先清理一下,管道中的水和杂物不清理就会直接影响到效果。很多人都不知道,这就是为什么安装了地暖屋里还不暖和了。清洗地暖是耗时间的活,一定要找专业的清洗公司来进行清洗,一般来说地暖管道3-5年清洗一次,如果水质较差,就要短时间清洗一次,其它设备则在每年使用前都要进行清洗
只要按照上述解决办法,家里的地暖温度就会上去了,再也不用担心后半夜冻得瑟瑟发抖了