1.电气控制图和PLC梯形图对比

2.PLC外部控制元件接线图

3.自带热保护的三菱PLC自锁控制接线

4.PLC系统构成图

5.家庭配电空开

6.液位开关供水电路实物图接线

7.星三角降压启动接线图


8.电接点压力表如何接线

9.双电容控制电机正反转接线图



10.西门子PLC电梯控制程序

11.三菱PLC常用指令含义

12.传统继电器控制转化为PLC控制

13.家庭单相电表接线

14.时控开关手动自动控制

15.自动感应门控制系统接线

16.220V水泵排水电路接线图

17.电动卷帘门控制的接线方法

18.网络监控连接图


19.空调耗电量安全数值

20.空调电流电线开关计算

21.电工常用符号含义

22.常用的电气元件名称及元件图形符号

23.电工必须掌握的十大电气元件

24.接触器字母代表的含义

25.变频器主电路和制动电阻的接线

26.家庭配电箱的配置接线

27.电工常用公式

28.接触器结构图

29.时间继电器结构图

30.步进驱动器端子简介

31.电流互感器接线图

32.门禁系统的接线方法





33.变频器的模拟量控制

34.变频器启动

35.变频器两线制正反转与调速

36.供水控制电路的手动和自动接线

37.恒压供水电气原理图

38.PLC与变频器的实物接线图

39.PLC外部接线图

40.汽车点火开关线路图

41.浮球开关控制水泵手动与自动接线

42.变频器的主电路和控制电路

43.三种中间继电器控制方法介绍



44.时控开关控制380V电机

45.中间继电器接线方法

46.PLC最经典的几种控制程序






47.家庭用线计算公式

48.交流接触器选型标准

49.电路图和梯形图对比

50.GND和COM的区别

51.三菱PLC定时器时间间隔

52.时间继电器的接线



53.脚踏开关控制电机顺逆转

54.三菱伺服电机接线图


55.所有电能表参数

56.三相电机的绕线方法



57.380V电机选导线/空开/接触器

58.变频启动,工频运行

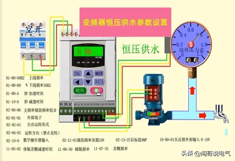
59.变频器恒压供水参数设置

60.自锁互锁联锁原理图

61.变频器过载和过流的区别

62.变频器的接线

63.色环电阻读数方法

64.三相电机接线方法

65.三相电动机的点动和联动控制电路

关注我,学习更多电气知识!