洁净手术部一般位于医院外科大楼或医技大楼的顶层。其规模和配置是医院医技实力的体现,也是医院倾力打造的重点对象。洁净手术部的设计是一个系统性工程,平面布局、装修工艺、净化空调系统及设备配置等环环相扣,必须悉数考虑。首先,洁净手术部的平面布局应合理。既要便于消防疏散又要满足洁污分离、流程短捷。
1、手术部净化工程空调自控系统设计目标
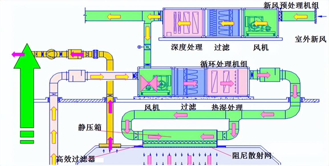
净化空调系统应使手术部处于受控状态,建立起恒定的压力梯度。压力由大到小的顺序依次为:特殊洁净手术室——一般洁净手术室——洁净走廊——清洁走廊,以此形成合理的气流流向和防止外界污染物的侵入。在手术室运行工况下,洁净空调机组向净化区域送风以达到温湿度和正压要求。在值班工况下,冷热源关闭,新风机组正常运行,循环机组低速运行,以维持一定的洁净度和正压要求。净化空调机组的段位设置依次为:进风段、风机段、中效段、表冷段、加湿段、出风段,使得机组保持正压状态,以防止外界污染的侵入。手术部净化空调的特点是:区域小,大风量,高能耗。因此在满足洁净度和温湿度要求的同时,应注意系统设计的节能性。
首先在保证净化效果的前提下适量减少换气次数和送风量。因为随着洁净装修材料的改良发展和工艺水平的不断成熟提高,经过多年实测证明,按过往惯用的换气次数送风量有余,可适当减小空调送风量来降低净化空调系统的能耗和初投资。
其次,要在控制上进行优化配置。如:新风机组和循环机组均采用变频控制,实现风量无级调节,从而实现新风的按需供应和维持好手术室的气流模式和洁净度;精确控制过渡季节机组的新风、送风,保证自然新风的冷量得到充分使用,以有效降低系统能耗;让手术室新排风与手术室门联锁等等。控制好手术部内尤其是手术室内的温湿度,这是洁净手术部的重要控制指标。因为温湿度不光影响病人和医护人员的舒适度,更是控制细菌繁殖的重要手段。所以,在进行系统设计计算和设备选型中要考虑好各项因素,不能马虎了事。所设计和使用的空调自控也要成熟可靠。按负荷计算结果为洁净手术部净化空调系统配置独立冷热源,以作为大楼冷热源系统的备用。
最后,空调水系统宜为洁净区域设置独立的空调水立管,以利于调节和控制水量。在夏季和过渡季节的大部分时间里,手术部使用大楼空调水来运行。在过渡季节少部分时间和冬季大楼冷源停开时切换到备用冷热源来运行。另外还要重视空调机组的噪声和减振处理。选用低噪音运行平稳的设备产品;在空调机组的送回风管上设置消声效果达标的管道消声器或消声弯头;还要控制好空调风管的风速等,以保证手术室内噪声达标。

网络图片
2、影响净化空调系统运行的因素
2.1 温度差的影响
在使用空调时需要对温度进行预先设定,然后空调会通过制冷系统将室内温度控制在预设好的数值上。因此在使用空调时,设定的温度和显示温度的差距越大,空调工作需要的耗能就越多,也就是说温差大小直接关系着空调制冷的能耗多少。但是许多人在使用空调时都会将温度设置在固定的数值,而忽略了室内温度的实时变化,这样既不利于节能环保,也对人的身体健康无益。而空调制冷自控系统可以帮助使用者对制冷温度进行合理的调控,且可以根据室内温度对空调数值进行及时的调整,减少消耗,实现节能的目的。
2.2 压力对空调能耗的影响
净化空调在正常运行时压力会保持在标准数值范围内,但是随着使用时间变长,空调内部会积累灰尘,这些灰尘降低了空调的清洁程度,阻碍了空气在空调中的流通,这会影响到空调的正常运转,此时空调需要增大冷凝压力才能保证正常的制冷。但是增大冷凝压需要消耗更多的电量,不利于节约能耗。一般情况下,空调会定期做清洁保养,确保空气正常流通,减少电量的浪费。但是这种做法耗时耗力,且容易被遗忘忽视,而空调制冷自控节能系统能够根据室内环境变化进行及时的调整,保障空调的顺畅运行,使空调在最节能的情况下进行制冷。
2.3 设计的影响
在净化空调系统设计中,合理设置监控点可以帮助实现空调的专业化监督设计,在进行控制时,要依照现实需要、具体使用和经济预算等多个角度来制作表格,具体规划配置和数量,进行科学合理的设计,实现对监控点的科学管理。
3、净化空调系统自控节能实现的具体路径
3.1 加强对水电线路的控制
要实现净化空调系统的自控节能,就要对水电线路进行有效控制。首先要对供配电系统的运行进行适度调整,保证能够进行正常输电,通过无功补偿来提升电流功率,将功率补偿技术直接运用到空调内部的功率运行中,达到用电的节能。然后是水路方面,在施工安装时要确保水路管道的质量,把防结冰和制冷等技术结合起来,保障水循环的顺畅,降低能源消耗。外界的温度是随时发生变化的,空调制冷自控系统也要根据室温变化进行调节,对水电系统的有效控制可以帮助制冷系统维持在稳定状态,提高控制系统对外界的感知能力,使空调在最节能的状态下实现更好地制冷效果。
3.2 净化空调系统的节能设计
空调制冷的自控节能系统的设计要着重考虑空调的主要能耗,要强化控制系统对温度差和温度变化的感知能力,提高空调冷凝系统的运行效率,将空调的制冷和自控节能两项技术进行有效的结合,减少不必要的能耗。在进行空调的制造时,要严格按照相关标准和操作规范进行,确保空调温空系统的安全执行力。
要严把验收关卡,落实责任制度,对空调的射界和选型进行严格把控,并根据选型和制造调剂,完善控制管理体系,保障空调自控节能系统的质量。
3.3 加强专业技术人员的管理培训
通过研发空调的自控技术实现制冷系统的节能,这项技术的研发需要运用到大量的专业知识,因此企业必须加强对专业技术人员的管理培训,不断提升专业人员的知识含量和技术手段,要不断吸收行业中的先进理念和技术,对净化空调系统的自控节能技术进行深度优化和开发,让更多人能够通过这项技术实现制冷和节能的并存,推动绿色环境和资源节约型社会的建设。结束语随着人民生活水准的提高,空调已经成为了人民大众必需的电器产品,制冷产业也在我国家电业占据了重要地位。为了使人民的生活更加高效便捷,必须加快发展空调制冷技术,实现智能化操控,让净化空调系统的运作能够更加高效、低耗,为构建绿色生态环境和环保型社会奉献更多的力量。
4、结束语
综上所述,近年来伴随我国经济的飞速发展,人们对高质量医疗的追求日益增长。手术治疗水平的提升和拓展成为医疗建设的关注点。不断优化手术部洁净空调系统的设计和建造是适应手术治疗快速发展的必要手段。目前,我国医院外科大楼手术部净化空调的系统设计还存在一定问题,也存在着设计水平和建造水平的差异。为此,应当把握好实用可靠、节能和因地制宜等原则,掌握好新技术新工艺,不断优化系统设计,让手术部净化空调朝着高质量、智能化、绿色化的方向不断发展。
来源:网络
如有侵权,请联系删除
